1.2.5 Analizar datos de Google Analytics mediante Customer Journey Analytics

Objetivos

  • Conexión de nuestro conjunto de datos de BigQuery a Customer Journey Analytics (CJA)
  • Conecte y únase a Google Analytics con datos de fidelidad.
  • Familiarícese con la IU de CJA

1.2.5.1 crear una conexión

Vaya a analytics.adobe.com para obtener acceso a Customer Journey Analytics.

demostración

En la página de inicio de Customer Journey Analytics, vaya a Connections.

Aquí puede ver todas las diferentes conexiones realizadas entre CJA y Platform. Estas conexiones tienen el mismo objetivo que los grupos de informes en Adobe Analytics. Sin embargo, la recopilación de los datos es totalmente diferente. Todos los datos proceden de conjuntos de datos de Adobe Experience Platform.

Haga clic en Crear nueva conexión.

demostración

Verá la interfaz de usuario de Crear conexión.

demostración

Para el nombre, utilice este : --aepUserLdap-- - GA + Loyalty Data Connection.

Debe seleccionar la zona protegida correcta para utilizarla. En el menú de zona protegida, seleccione la zona protegida, que debe ser --aepSandboxName--. En este ejemplo, la zona protegida que se va a usar es Tech Insiders.

Promedio de eventos diarios en menos de 1 millón.

En el menú del conjunto de datos, ahora puede empezar a añadir conjuntos de datos. Haga clic en Agregar conjuntos de datos.

demostración

Los conjuntos de datos que se agregarán son:

  • Demo System - Profile Dataset for CRM (Global v1.1)
  • Demo System - Event Dataset for BigQuery (Global v1.1)

Busque ambos conjuntos de datos, marque su casilla de verificación y haga clic en Siguiente.

demostración

A continuación, verá esto:

demostración

Para el conjunto de datos Demo System - Event Dataset for BigQuery (Global v1.1), cambie ID de persona a loyaltyId y establezca el tipo de origen de datos a Datos web. Habilite ambas opciones para Importar todos los datos nuevos y rellenar todos los datos existentes.

demostración

Para el conjunto de datos Demo System - Event Dataset for BigQuery (Global v1.1), compruebe que el ID de persona esté establecido en crmId y establezca el tipo de origen de datos en Datos web. Habilite ambas opciones para Importar todos los datos nuevos y rellenar todos los datos existentes. Haga clic en Agregar conjuntos de datos.

demostración

Entonces, estarás aquí. Haga clic en Guardar.

demostración

Después de haber creado su conexión, es posible que pasen unas horas antes de que los datos estén disponibles en CJA.

A continuación, verá la conexión en la lista de conexiones disponibles.

demostración

1.2.5.2 Crear una vista de datos

Con la conexión terminada, ahora puede progresar para influir en la visualización de. Una diferencia entre Adobe Analytics y CJA es que CJA necesita una vista de datos para limpiar y preparar los datos antes de la visualización.

Una vista de datos es similar al concepto de grupos de informes virtuales en Adobe Analytics, donde define definiciones de visitas según el contexto, filtros y también cómo se llaman los componentes.

Necesitará un mínimo de una vista de datos por conexión. Sin embargo, en algunos casos de uso, es recomendable tener varias vistas de datos para la misma conexión, con el objetivo de proporcionar perspectivas diferentes a equipos diferentes.

Si quiere que su empresa se base en los datos, debe adaptar cómo se ven los datos en cada equipo. Algunos ejemplos:

  • Métricas de UX solo para el equipo de diseño de UX
  • Utilice los mismos nombres para los KPI y las métricas para Google Analytics que para Customer Journey Analytics, de modo que el equipo de análisis digital solo pueda hablar un idioma.
  • vista de datos filtrada para mostrar, por ejemplo, datos de 1 mercado solamente, o de 1 marca, o solo de dispositivos móviles.

En la pantalla Conexiones, marque la casilla de verificación que aparece delante de la conexión que acaba de crear. Haga clic en Crear vista de datos.

demostración

Se le redirigirá al flujo de trabajo Crear vista de datos.

demostración

Ahora puede configurar las definiciones básicas para la vista de datos. Cosas como el huso horario, el tiempo de espera de sesión o el filtrado de vista de datos (la parte de segmentación similar a los grupos de informes virtuales en Adobe Analytics).

La conexión que creó en el ejercicio anterior ya está seleccionada. Su conexión se llama --aepUserLdap-- - GA + Loyalty Data Connection.

A continuación, asigne un nombre a la vista de datos según esta convención de nomenclatura: --aepUserLdap-- - GA + Loyalty Data View.

Escriba el mismo valor para la descripción: --aepUserLdap-- - GA + Loyalty Data View.

Antes de realizar cualquier análisis o visualización, es necesario crear una vista de datos con todos los campos, dimensiones y métricas y su configuración de atribución.

Campo
Convención de nomenclatura
Nombre de conexión
--aepUserLdap-- - GA + Loyalty Data View | vangeluw: GA + vista de datos de fidelización
Descripción
--aepUserLdap-- - GA + Loyalty Data View
ID externo
--aepUserLdap--GA

Haz clic en Guardar y continuar.

demostración

Haga clic en Guardar.

demostración

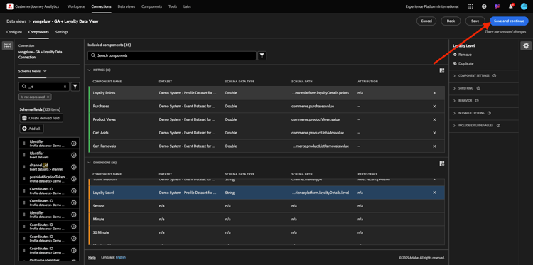
Ahora puede agregar componentes a la vista de datos. Como puede ver, algunas métricas y dimensiones se añaden automáticamente.

demostración

Agregue los siguientes componentes a la vista de datos. Asegúrese también de actualizar los nombres de campo a nombres descriptivos. Para ello, seleccione la métrica o dimensión y actualice el campo Nombre del componente en el menú derecho.

Tipo de componente
Nombre original del componente
Nombre para mostrar
Ruta del componente
Métrica
commerce.checkouts.value
Cierres de compra
commerce.checkouts.value
Métrica
commerce.productListRemovals.value
Eliminaciones del carro
commerce.productListRemovals.value
Métrica
commerce.productListAdds
Adiciones al carro
commerce.productListAdds
Métrica
commerce.productViews.value
Vistas del producto
commerce.productViews.value
Métrica
commerce.purchases.value
Compras
commerce.purchases.value
Métrica
web.webPageDetails.pageViews
Page Views
web.webPageDetails.pageViews
Métrica
puntos
Puntos de fidelización
_experienceplatform.loyaltyDetails.points
Dimensión
nivel
Nivel de fidelización
_experienceplatform.loyaltyDetails.level
Dimensión
channel.mediaType
Traffic Medium
channel.mediaType
Dimensión
channel.typeAtSource
Traffic Source
channel.typeAtSource
Dimensión
Código de seguimiento
Canal de marketing
marketing.trackingCode
Dimensión
gaid
GOOGLE ANALYTICS ID
_experienceplatform.identification.core.gaid
Dimensión
web.webPageDetails.name
Título de página
web.webPageDetails.name
Dimensión
Proveedor
Explorador
environment.browserDetails.vendor
Dimensión
Tipo
Device Type
device.type
Dimensión
loyaltyId
ID de lealtad
_experienceplatform.identification.core.loyaltyId
Dimensión
commerce.order.payments.transactionID
El ID de transacción
commerce.order.payments.transactionID
Dimensión
eventType
Tipo de evento
eventType
Dimensión
timestamp
Marca de tiempo
timestamp
Dimensión
_id
Identificador
_id

Luego tendrá algo así:…

demostración

A continuación, debe realizar algunos cambios en el contexto de persona y sesión para algunos de estos componentes cambiando Configuración de atribución o persistencia.

Cambie Configuración de atribución para los siguientes componentes:

Componente
Traffic Source
Canal de marketing
Explorador
Traffic Medium
Device Type
GOOGLE ANALYTICS ID

Para ello, seleccione el componente, haga clic en Usar modelo de atribución personalizado y establezca el Modelo en Más reciente y la Caducidad en Ventana de informes de persona. Repita este proceso para todos los componentes mencionados anteriormente.

demostración

Después de realizar los cambios en la configuración de atribución para todos los componentes mencionados anteriormente, debe tener esta vista. Haz clic en Guardar y continuar.

demostración

En la pantalla Configuración, no se requieren cambios. Haga clic en Guardar y finalizar.

demostración

Ya está listo para analizar los datos de Google Analytics en Adobe Analytics Analysis Workspace. Vamos a pasar al siguiente ejercicio.

1.2.5.3 Crear su proyecto

En Customer Journey Analytics, ve a Workspace. Haga clic en Crear proyecto

demostración

Seleccione Proyecto Workspace en blanco y haga clic en Crear.

demostración

Ahora tiene un proyecto en blanco:

demostración

Primero, guarde el proyecto y asígnele un nombre. Puede utilizar el siguiente comando para guardar:

Sistema operativo
Método abreviado
Windows
Control + S
Mac
Comando + S

Verás esta ventana emergente. Utilice esta convención de nombres:

Nombre
Descripción
--aepUserLdap-- – GA + Loyalty Workspace
--aepUserLdap-- – GA + Loyalty Workspace

A continuación, haga clic en Guardar.

demostración

A continuación, asegúrese de seleccionar la vista de datos correcta en la esquina superior derecha de la pantalla. Esta es la vista de datos que creó en el ejercicio anterior, con la convención de nombres --aepUserLdap-- - GA + Loyalty Data View.

demostración

1.2.5.3.1 Tablas improvisadas

Las tablas improvisadas funcionan, más o menos, como tablas dinámicas en Excel. Selecciona algo de la barra izquierda, lo arrastra y lo suelta en la forma libre y obtendrá un informe de tabla.

Las tablas improvisadas son casi ilimitadas. Puede hacer (casi) cualquier cosa y esto aporta mucho valor en comparación con Google Analytics (ya que esta herramienta tiene algunas limitaciones de análisis). Esta es una de las razones para cargar datos de Google Analytics en otra herramienta de análisis.

Veamos dos ejemplos en los que necesita utilizar SQL, BigQuery y algo de tiempo para responder preguntas sencillas que no son posibles de hacer en la interfaz de usuario de Google Analytics o en Google Data Studio:

  • ¿Cuántas personas llegan al cierre de compra desde el explorador Safari divididas por canal de marketing? Compruebe que el explorador Safari está filtrando la métrica de cierre de compra. Acabamos de arrastrar y soltar la variable Explorador = Safari en la parte superior de la columna de cierre de compra.

  • Como analista, puedo ver que el Canal de marketing social tiene bajas conversiones. Utilizo la atribución de último contacto como predeterminada, pero ¿qué sucede con el primer contacto? Al pasar el ratón por encima de cualquier métrica, se muestra la configuración de la métrica. Ahí puedo seleccionar el modelo de atribución que desee. Puede realizar la atribución en GA (no en el estudio de datos) como una actividad independiente, pero no puede tener otras métricas o dimensiones no relacionadas con el análisis de atribución dentro de la misma tabla.

Respondamos a estas preguntas y a algunas más con Analysis Workspace en CJA.

En primer lugar, seleccione el intervalo de fechas correcto (Hoy) en el lado derecho del panel. Seleccionar Aplicar.

demostración

NOTE
Si acaba de crear la conexión de datos y la vista de datos, es posible que tenga que esperar un par de horas. CJA necesita tiempo para rellenar los datos históricos cuando hay una gran cantidad de registros de datos.

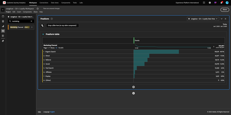
Vamos a arrastrar y soltar algunas dimensiones y métricas para analizar los canales de marketing. Primero use la dimensión Canal de marketing y arrástrela y suéltela en el lienzo de la tabla de forma libre. (Haga clic en Mostrar todo en caso de que no vea la métrica inmediatamente en el menú Métricas)

demostración

A continuación, verá esto:

demostración

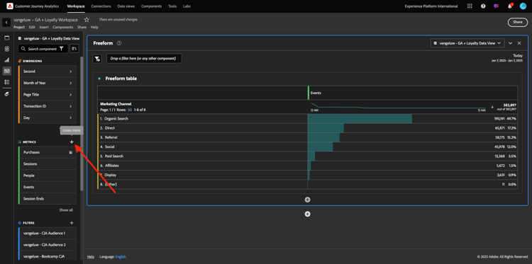
A continuación, debe agregar las métricas a la tabla de forma libre. Debe agregar estas métricas: Personas, Sesiones, Vistas del producto, Cierres de compra, Compras, Tasa de conversión (Métrica calculada).

Para poder hacerlo, debe crear la Métrica calculada Tasa de conversión. Para ello, haga clic en el icono + junto a Métricas:

demostración

Como nombre para la métrica calculada, use Tasa de conversión y use tasa de conversión para identificador externo. A continuación, arrastre las métricas purchase y sesiones al lienzo. Establezca Formato en Porcentaje y Lugares decimales en 2. Finalmente, haga clic en Guardar.

demostración

Haga clic en Guardar.

demostración

A continuación, para usar todas estas métricas en la tabla de forma libre, arrástrelas y suéltelas una por una en la tabla de forma libre. Consulte el ejemplo siguiente.

demostración

Terminarás con una mesa como esta…

demostración

Como se mencionó anteriormente, las tablas de forma libre le proporcionan la libertad que necesita para realizar análisis en profundidad. Por ejemplo, puede elegir cualquier otra Dimension para desglosar una métrica específica dentro de la tabla.

Por ejemplo, vaya a dimensiones, busque y seleccione la variable Browser.

demostración

A continuación, verá una descripción general de los valores disponibles para esta Dimension.

demostración

Elija el Dimension Safari y arrástrelo y suéltelo sobre una métrica, por ejemplo Cierres de compra. A continuación, verá esto:

demostración

Al hacerlo, acaba de responder una pregunta potencial que tenía: ¿Cuántas personas llegan a la página de cierre de compra utilizando Safari, divididas por canal de marketing?

Respondamos ahora a la pregunta sobre la atribución.

Busque la métrica Compra en la tabla.

demostración

Pase el ratón sobre la métrica y aparecerá el icono Settings. Haga clic en ella.

demostración

Aparecerá un menú contextual. Marque la casilla de verificación de modelo de atribución no predeterminado.

demostración

En la ventana emergente que verá, puede cambiar fácilmente los modelos de atribución y la ventana retrospectiva (que es bastante compleja de lograr con SQL).

demostración

Seleccione Primer contacto como modelo de atribución.

demostración

Elija Persona para la ventana retrospectiva.

demostración

Ahora haga clic en Aplicar.

demostración

Ahora puede ver que el modelo de atribución para esa métrica en particular es Ahora Primer contacto.

demostración

Puede realizar todos los desgloses que desee, sin límites de tipos de variables, segmentos, dimensiones o intervalos de fechas.

Algo aún más especial es la capacidad de unirse a cualquier conjunto de datos de Adobe Experience Platform para enriquecer los datos de comportamiento digital de Google Analytics. Por ejemplo, datos sin conexión, de centro de llamadas, de fidelidad o CRM.

Para mostrar esa funcionalidad, vamos a configurar su primer desglose que combine datos sin conexión con datos en línea. Elija la dimensión Nivel de fidelidad y arrástrela y suéltela en cualquier Canal de marketing, por ejemplo, Búsqueda orgánica:

demostración

A continuación, analicemos qué Tipo de dispositivo utilizan los clientes que llegaron al sitio usando Búsqueda orgánica con un Nivel de fidelidad que es Bronce. Tome el Dimension Device Type, arrástrelo y suéltelo en Bronze. A continuación, verá esto:

demostración

Puede ver que, para el primer desglose, se utiliza Nivel de fidelidad. Esta dimensión proviene de un conjunto de datos y un esquema diferentes a los que utilizó para el conector BigQuery. La ID de persona loyaltyID (Sistema de demostración - Esquema de evento para BigQuery (Global v1.1)) y loyaltyID (Sistema de demostración - Esquema de perfil para fidelidad (Global v1.1)) coinciden entre sí. Por lo tanto, puede combinar eventos de experiencia de Google Analytics con datos de perfil del esquema de fidelización.

Podemos seguir dividiendo las filas con segmentos o intervalos de fechas específicos (tal vez para reflejar campañas de TV específicas) para hacer preguntas a Customer Journey Analytics y obtener respuestas sobre la marcha.

Lograr el mismo resultado final con SQL y, a continuación, una herramienta de visualización de terceros es todo un desafío. Especialmente cuando haces preguntas y tratas de obtener las respuestas sobre la marcha. Customer Journey Analytics no tiene este desafío y permite a los analistas de datos consultar los datos de forma flexible y en tiempo real.

1.2.5.3.2 Análisis de abandonos o Funnel

Los canales son un excelente mecanismo para comprender los pasos principales de un recorrido del cliente. Estos pasos también pueden proceder de interacciones sin conexión (por ejemplo, desde el centro de llamadas) y, a continuación, puede combinarlos con puntos de contacto digitales en la misma funnel.

Customer Journey Analytics le permite hacer eso y mucho más. Si recuerda el Módulo 13, hemos sido capaces de hacer clic con el botón derecho y hacer cosas como:

  • Analizar a dónde van los usuarios después de un paso de visitas en el orden previsto
  • Cree un segmento desde cualquier punto de funnel
  • Consulte Tendencia en cualquier fase de una visualización de gráfico de líneas

Veamos otra cosa que puede hacer: ¿Cómo va mi Funnel de Recorrido del cliente este mes frente al mes anterior? ¿Qué hay de móvil frente a escritorio?

A continuación creará dos paneles:

  • Análisis de funnel (enero)
  • Análisis de funnel (febrero)

Verá que estamos comparando una funnel en diferentes periodos de tiempo (enero y febrero) divididos por Tipo de dispositivo.

Este tipo de análisis no es posible dentro de la interfaz de usuario de Google Analytics o es muy limitado. De modo que, una vez más, CJA añade mucho valor a los datos capturados por Google Analytics.

Para crear la primera visualización de abandonos. Cierre el panel actual para empezar con uno nuevo.

Fíjese en el lado derecho del panel y haga clic en la flecha para cerrarlo.

demostración

A continuación, haga clic en + para crear un panel nuevo.

demostración

Ahora seleccione la visualización Visitas en el orden previsto.

demostración

Como analista, imagine que desea comprender lo que está sucediendo con su funnel de comercio electrónico principal: Inicio > Búsqueda interna > Detalles del producto > Cierre de compra > Compra.

Empecemos por agregar algunos pasos nuevos a funnel. Para ello, abra la dimensión Nombre de página.

demostración

A continuación, verá todas las páginas disponibles que se han visitado.

demostración

Arrastre y suelte Home en el primer paso.

demostración

Como segundo paso, use Almacenar resultados de búsqueda

demostración

Ahora necesita agregar algunas acciones de comercio electrónico. En las dimensiones, busque la dimensión Tipo de evento de Dimension. Haga clic en para abrir la dimensión.

demostración

Seleccione Product_Detail_Views y arrástrelo y suéltelo en el paso siguiente.

demostración

Seleccione Product_Checkouts y arrástrelo y suéltelo en el paso siguiente.

demostración

Cambie el tamaño de la visualización de abandonos.

demostración

La visualización de abandonos ya está lista.

Para empezar a analizar y documentar las perspectivas, siempre es buena idea realizar una visualización de Texto. Para agregar una visualización de Texto, haga clic en el icono Gráfico en el menú de la izquierda para ver todas las visualizaciones disponibles. A continuación, arrastre y suelte la visualización Text en el lienzo. Cambie el tamaño y muévalo para que se parezca a la imagen siguiente.

demostración

Y, de nuevo, cambie su tamaño para adaptarlo al tablero de mandos:

demostración

Las visualizaciones de visitas en el orden previsto también permiten desgloses. Use la dimensión Tipo de dispositivo abriéndola y arrastrando y soltando algunos de los valores uno por uno en la visualización:

demostración

Al final, tendrá una visualización más avanzada:

demostración

Customer Journey Analytics le permite hacer eso y mucho más. Al hacer clic con el botón derecho en cualquier lugar de la visita en orden previsto, puede…

  • Analizar a dónde van los usuarios desde un paso de abandonos
  • Cree un segmento desde cualquier punto de funnel
  • Tendencia de cualquier paso en una visualización de Línea
  • Compare cualquier funnel con diferentes periodos de tiempo de forma visual.

Por ejemplo, haga clic con el botón derecho en cualquier paso de la visita en el orden previsto para ver algunas de estas opciones de análisis.

demostración

1.2.5.3.3 Análisis y visualización de flujo

Si desea realizar análisis de flujo avanzados con Google Analytics, debe utilizar SQL para extraer los datos y, a continuación, utilizar una solución de terceros para la parte de visualización. Customer Journey Analytics le ayudará con eso.

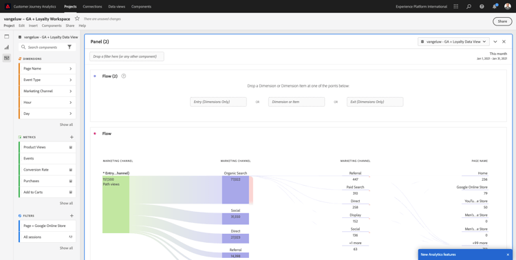
En este paso, configurará un análisis de flujo para responder a esta pregunta: ¿Cuáles son los principales canales de contribución antes de una página de aterrizaje específica? Con dos arrastrar y soltar y un clic, como analista, puede descubrir el flujo del usuario hacia la página de aterrizaje con los dos últimos toques de los canales de marketing.

Otras preguntas que Customer Journey Analytics puede ayudarle a responder:

  • ¿Cuál es la combinación principal de canales antes de una página de aterrizaje específica?
  • ¿Qué hace que un usuario salga de la sesión cuando llega a Product_Checkout? ¿Dónde estaban los pasos anteriores?

Comencemos de nuevo con un panel en blanco para responder a estas preguntas. Cierre el panel actual y haga clic en +.

demostración

Ahora seleccione la visualización Flujo.

demostración

Ahora vamos a configurar un análisis de flujo de canal de marketing de varias rutas. Arrastre y suelte la dimensión Canal de marketing en el área Dimensiones de entrada.

demostración

Ahora puede ver las primeras rutas de entrada:

demostración

Haga clic en la primera ruta para verla en profundidad.

demostración

Ahora puede ver la siguiente ruta (Canal de marketing).

demostración

Vamos a hacer un tercer análisis en profundidad. Haga clic en la primera opción de la nueva ruta, Referencia.

demostración

Ahora debería ver la visualización de esta manera:

demostración

Vamos a complicar las cosas. Imagine que desea analizar cuál era la página de aterrizaje después de dos rutas de marketing? Para ello, puede utilizar una dimensión secundaria para cambiar la última ruta. Busque la dimensión Nombre de página, arrástrela y suéltela de esta manera:

demostración

Ahora verá lo siguiente:

demostración

Vamos a hacer otro análisis de flujo. Esta vez analizará lo que ha sucedido después de un punto de salida específico. Otras soluciones de Analytics requieren el uso de SQL/ETL y, de nuevo, una herramienta de visualización de terceros para lograr lo mismo.

Traer una nueva visualización de flujo al panel.

demostración

A continuación, tendrá esto:

demostración

Busque el tipo de evento Event Type de Dimension y arrástrelo y suéltelo en el área Exit dimension.

demostración

Ahora puede ver qué rutas de tipo de evento condujeron a los clientes a la salida.

demostración

Vamos a investigar lo que pasó antes de la salida de la caja-acción. Haga clic en la ruta Product_Checkouts:

demostración

Aparecerá una nueva ruta de acción con algunos datos que no son reveladores.

demostración

¡Analicemos más a fondo! Busque en Dimension Page Name y arrástrelo y suéltelo en la nueva ruta generada.

demostración

Ahora tiene un análisis de flujo avanzado en minutos. Puede hacer clic en las diferentes rutas para ver cómo se conectan desde la salida a los pasos anteriores.

demostración

Ahora dispone de un potente kit para analizar canales y explorar rutas de comportamiento del cliente a través de puntos de contacto digitales, pero también sin conexión.

No olvide guardar los cambios.

1.2.5.4 compartir el proyecto

IMPORTANT
El contenido siguiente está pensado para su información - Usted NO tiene que compartir su proyecto con otra persona.

Para su información: puede compartir este proyecto con compañeros para colaborar o analizar preguntas comerciales juntos.

demostración

demostración

Pasos siguientes

Ir a Resumen y beneficios

Volver a Ingesta y análisis de datos de Google Analytics en Adobe Experience Platform con el conector Source de BigQuery

Volver a Todos los módulos

recommendation-more-help
4bbf020c-24db-4a43-b239-88fab142f02d