Información general sobre los paneles de control

Le damos la bienvenida a la información general sobre los paneles de control. Los paneles de control de LLM Optimizer ayudan a los expertos en marketing a realizar un seguimiento de la visibilidad y la opinión de la marca en las plataformas de búsqueda por IA, a identificar las oportunidades de optimización y a implementar cambios prescriptivos para mejorar las citas y el rendimiento.

Las vistas clave incluyen Información general, Presencia de marca, Agente y Tráfico de referencia, Inspector de URL, Oportunidades, Collaboration y Configuración del cliente.

Panel de control Presencia de marca

Panel de control Presencia de marca

Realiza un seguimiento de cómo aparece su marca en las plataformas de búsqueda LLM, incluido el análisis de opinión y la comparación con otras marcas.

Más información

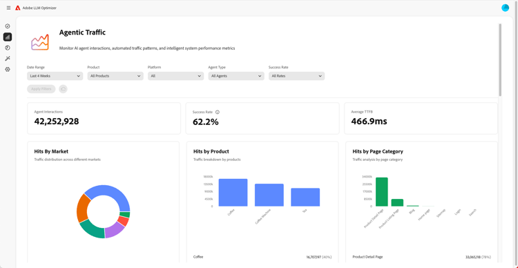
Panel de control Tráfico agéntico

Panel de control Tráfico agéntico

Cubre el tráfico de los LLM que el análisis tradicional pasa por alto, lo que le ayuda a conectar el descubrimiento asistido por IA con la participación y los ingresos.

Más información

Panel de control Tráfico de referencia

Panel de control Tráfico de referencia

Mide las visitas humanas que se originan a partir de citas generadas por IA que le permiten descubrir la participación real de los usuarios de IA

Más información

Panel de control Colaboración

Panel de control Colaboración

Permite habilitar el trabajo en equipo interfuncional, ya que permite invitar a compañeros a un espacio de trabajo compartido.

Más información

Panel de control Oportunidades

Panel de control Oportunidades

Identifica y prioriza datos procesables que mejoran la visibilidad de la marca y el rendimiento de las citas en plataformas de búsqueda con tecnología de IA

Más información

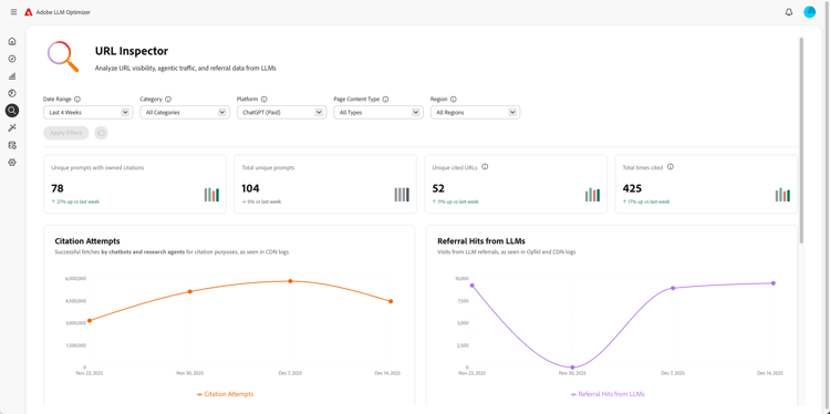
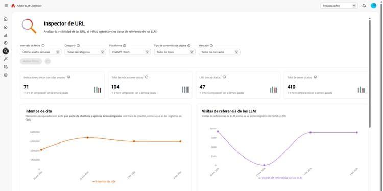
Panel de control Inspector de URL

Panel de control Inspector de URL

Le ofrece visibilidad sobre el rendimiento de sus direcciones URL propias en entornos de búsqueda basados en IA.

Más información

Panel de control Configuración del cliente

Panel de control Configuración del cliente

Permite a las organizaciones controlar cómo funciona Adobe LLM Optimizer para sus necesidades específicas.

Más información

recommendation-more-help
41a85d8c-31b3-4f79-8fce-b1a6885bc707