Adobe LLM Optimizer

Adobe LLM Optimizer es una aplicación basada en la IA generativa para la optimización de motores generativos, diseñada para ayudar a las marcas a mejorar su visibilidad, precisión e influencia en entornos de búsqueda basados en la IA. Proporciona datos sobre la presencia de marca en respuestas generadas por IA, ofrece recomendaciones de contenido prescriptivo y automatiza las correcciones de la optimización.

Introducción a LLM Optimizer

Información general sobre LLM Optimizer

Información general sobre LLM Optimizer

Obtenga información sobre cómo Adobe LLM Optimizer aumenta la visibilidad de la marca en la búsqueda basada en la IA.

Más información

Guía de inicio rápido

Guía de inicio rápido

Aprenda a familiarizarse rápidamente con LLM Optimizer.

Más información

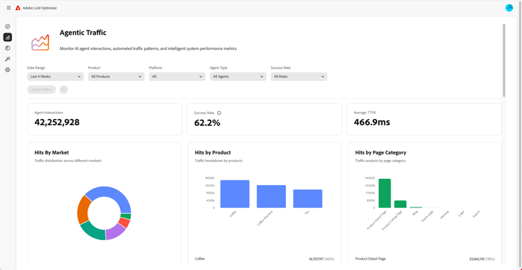
Información general sobre los paneles de control

Información general sobre los paneles de control

Obtenga información sobre cómo obtener datos y recomendaciones para su sitio con los paneles de control.

Más información

Más información sobre LLM Optimizer

Prácticas recomendadas para configurar categorías, temas, indicaciones y hacer el seguimiento de otros

Prácticas recomendadas para configurar categorías, temas, indicaciones y realizar el seguimiento de otros

Aprenda a configurar LLM Optimizer para una monitorización de marca y un análisis de contenido estratégico personalizados.

Más información

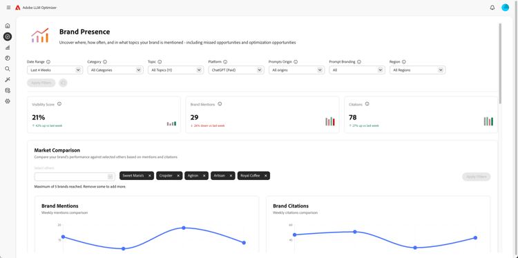
Prácticas recomendadas para la optimización de LLM con Adobe LLM Optimizer

Prácticas recomendadas para la optimización LLM con Adobe LLM Optimizer

Descubra cómo LLM Optimizer puede ayudarle a impulsar la autoridad de la marca en búsqueda y detección por IA.

Más información

Explorar las funcionalidades de Adobe LLM Optimizer

Explorar las funcionalidades de Adobe LLM Optimizer

De forma a la presencia de su marca en los resultados de la búsqueda por IA con Adobe LLM Optimizer. Obtenga información GEO, aumente la visibilidad en los LLM e impulse un crecimiento de tráfico cuantificable.

Más información

Optimizar en Edge

Optimizar en Edge

Optimize at Edge

Obtenga información sobre cómo ofrecer optimizaciones en LLM Optimizer sin necesidad de realizar cambios en la creación.

Más información

recommendation-more-help
41a85d8c-31b3-4f79-8fce-b1a6885bc707