1.2.5 Analyze Google Analytics Data using Customer Journey Analytics

Objectives

  • Connect our BigQuery Data Set to Customer Journey Analytics (CJA)
  • Connect and join Google Analytics with Loyalty Data.
  • Become familiar with CJA UI

1.2.5.1 Create a Connection

Go to analytics.adobe.com to access Customer Journey Analytics.

demo

On the Customer Journey Analytics homepage, go to Connections.

Here you can see all the different connections made between CJA and Platform. These connections have the same goal as report suites in Adobe Analytics. However, the collection of the data is totally different. All data is coming from Adobe Experience Platform datasets.

Click Create new connection.

demo

You’ll then see the Create Connection UI.

demo

For the name, use this : --aepUserLdap-- - GA + Loyalty Data Connection.

You need to select the correct sandbox to use. In the sandbox menu, select your sandbox, which should be --aepSandboxName--. In this example, the sandbox to use is Tech Insiders.

Set the Average number of daily events to less than 1 million.

In the dataste menu, you can now start adding datasets. Click Add datasets.

demo

The datasets to add are:

  • Demo System - Profile Dataset for CRM (Global v1.1)
  • Demo System - Event Dataset for BigQuery (Global v1.1)

Search for both datasets, check their checkbox and then click Next.

demo

You’ll then see this:

demo

For the dataset Demo System - Event Dataset for BigQuery (Global v1.1), change the Person ID to loyaltyId and set the Data source type to Web Data. Enable both options for Import all new data and Backfill all existing data.

demo

For the dataset Demo System - Event Dataset for BigQuery (Global v1.1), verify that the Person ID is set to to crmId and set the Data source type to Web Data. Enable both options for Import all new data and Backfill all existing data. Click Add datasets.

demo

You’ll then be here. Click Save.

demo

After having created your Connection it may take a few hours before your data is available in CJA.

You’ll then see your connection in the list of available connections.

demo

1.2.5.2 Create a data view

With your connection done, you can now progress to influencing visualization. A difference between Adobe Analytics and CJA, is that CJA needs a data view in order to clean and prepare the data before visualization.

A data view is similar to the concept of virtual report suites in Adobe Analytics, where you define context-aware visit definitions, filtering and also, how the components are called.

You’ll need a minimum of one data view per connection. However, for some use-cases, it’s great to have multiple data views for the same connection, with the goal of giving different insights to different teams.

If you want your company to become data-driven, you should adapt how data is viewed in each team. Some examples:

  • UX metrics only for the UX Design team
  • Use the same names for KPIs and Metrics for Google Analytics as for Customer Journey Analytics so that the digital analytics team can speak 1 language only.
  • data view filtered to show for instance data for 1 market only, or 1 brand, or only for Mobile Devices.

On the Connections screen, check the checkbox in front of the connection you just created. Click Create data view.

demo

You’ll be redirected to the Create Data View workflow.

demo

You can now configure the basic definitions for your data view. Things like Time zone, Session Timeout or the data view filtering (the segmentation part similar to Virtual Report Suites in Adobe Analytics).

The Connection you created in the previous exercise is already selected. Your connection is named --aepUserLdap-- - GA + Loyalty Data Connection.

Next, give your data view a name following this naming convention: --aepUserLdap-- - GA + Loyalty Data View.

Enter the same value for the description: --aepUserLdap-- - GA + Loyalty Data View.

Before doing any analysis or visualization we need to create a data view with all the fields, dimensions and metrics and their attribution settings.

Field
Naming Convention
Name Connection
--aepUserLdap-- - GA + Loyalty Data View | vangeluw - GA + Loyalty Data View
Description
--aepUserLdap-- - GA + Loyalty Data View
External ID
--aepUserLdap--GA

Click Save and continue.

demo

Click Save.

demo

You can now add components to your data view. As you can see, some metrics and dimensions are added automatically.

demo

Add the below components to the data view. Also make sure to update the field names to friendly names. To do that, select the metric or dimension and update the Component name field in the right menu.

Component Type
Component Original Name
Display Name
Component Path
Metric
commerce.checkouts.value
Checkouts
commerce.checkouts.value
Metric
commerce.productListRemovals.value
Cart Removals
commerce.productListRemovals.value
Metric
commerce.productListAdds
Cart Adds
commerce.productListAdds
Metric
commerce.productViews.value
Product Views
commerce.productViews.value
Metric
commerce.purchases.value
Purchases
commerce.purchases.value
Metric
web.webPageDetails.pageViews
Page Views
web.webPageDetails.pageViews
Metric
points
Loyalty Points
_experienceplatform.loyaltyDetails.points
Dimension
level
Loyalty Level
_experienceplatform.loyaltyDetails.level
Dimension
channel.mediaType
Traffic Medium
channel.mediaType
Dimension
channel.typeAtSource
Traffic Source
channel.typeAtSource
Dimension
Tracking code
Marketing Channel
marketing.trackingCode
Dimension
gaid
Google Analytics ID
_experienceplatform.identification.core.gaid
Dimension
web.webPageDetails.name
Page Title
web.webPageDetails.name
Dimension
Vendor
Browser
environment.browserDetails.vendor
Dimension
Type
Device Type
device.type
Dimension
loyaltyId
Loyalty ID
_experienceplatform.identification.core.loyaltyId
Dimension
commerce.order.payments.transactionID
Transaction ID
commerce.order.payments.transactionID
Dimension
eventType
Event Type
eventType
Dimension
timestamp
Timestamp
timestamp
Dimension
_id
Identifier
_id

You’ll then have something like this:

demo

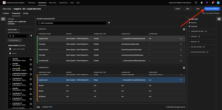
Next, you need to make some changes to the Person and Session context for some of these components by changing the Attribution or Persistence Settings.

Please change the Attribution Settings for the below components:

Component
Traffic Source
Marketing Channel
Browser
Traffic Medium
Device Type
Google Analytics ID

To do that, select the component, click Use custom attribution model and set the Model to Most Recent, and the Expiration to Person Reporting Window. Repeat this for all of the above mentioned components.

demo

After making the changes in attribution settings for all of the above mentioned components, you should then have this view. Click Save and continue.

demo

On the Settings screen, no changes are required. Clickl Save and finish.

demo

You are now ready to to analyze Google Analytics data within Adobe Analytics Analysis Workspace. Let’s move to the next exercise.

1.2.5.3 Create your Project

In Customer Journey Analytics, go to Workspace. Click Create Project

demo

Select Blank Workspace Project and click Create.

demo

You now have a blank project:

demo

First, save your project and give it a name. You can use the following command to save:

OS
Short cut
Windows
Control + S
Mac
Command + S

You’ll see this popup. Please use this naming convention:

Name
Description
--aepUserLdap-- – GA + Loyalty Workspace
--aepUserLdap-- – GA + Loyalty Workspace

Next, click Save.

demo

Next, make sure to select the correct data view in the upper right corner of your screen. This is the data view you created in the previous exercise, with the naming convention --aepUserLdap-- - GA + Loyalty Data View.

demo

1.2.5.3.1 Freeform Tables

Freeform tables work, more or less, as pivot tables within Excel. You pick something from the left bar and you drag and drop it into the Freeform and you’ll get a table report.

Freeform tables are almost limitless. You can do (almost) anything and this brings so much value when compared to Google Analytics (since this tool has some analysis limitations). This is one of the reasons to load Google Analytics data into another analysis tool.

Let see two examples where you need to use SQL, BigQuery and some time to answer simple questions that are not possible to do within the Google Analytics UI or Google Data Studio:

  • How many people arrive to the checkout from Safari Browser split by marketing channel? Please see that the checkout metric is being filtered by the Safari Browser. We just dragged and dropped the variable Browser = Safari on top of the checkout column.

  • As an analyst, I can see the Social Marketing Channel has low conversions. I’m using Last Touch attribution as default, but what about First touch? Hovering over any metric, the metric settings are displayed. There I can select the attribution model I want. You can do Attribution in GA (not in data studio) as a standalone activity, but you can’t have other metrics or dimensions not related to attribution analysis within the same table.

Let’s answer this questions and some more with Analysis Workspace in CJA.

First, select the right date range (Today) on the right side of the panel. CLick Apply.

demo

NOTE
If you just created the Data connection and Data view you might need to wait a couple of hours. CJA needs some time to backfill historical data when there is a big amount of data records.

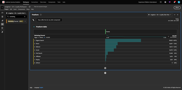
Let’s drag and drop some dimensions and metrics to analysis the Marketing channels. First use the dimension Marketing Channel and drag and drop it to the canvas of the Freeform table. (Click on Show All in case you don’t see the metric immediately in the Metrics menu)

demo

You’ll then see this:

demo

Next, you need to add the Metrics to the Freeform Table. You should add these Metrics: People, Sessions, Product Views, Checkouts, Purchases, Conversion Rate (Calculated Metric).

Before you can do that, you need to create the Calculated Metric Conversion Rate. To do that, click the + icon next to Metrics:

demo

As a name for the Calculated Metric, use Conversion Rate and use conversionRate for External ID. Then drag the Metrics purchase and Sessions onto the canvas. Set Format to Percent and Decimal Places to 2. Finally, click Save.

demo

Click Save.

demo

Next, in order to use all these Metrics in the Freeform Table, drag and drop them one by one onto the Freeform Table. See the example below.

demo

You’ll end up with a table like this one:

demo

As mentioned above, Freeform tables give you the freedom you need to perform deep dive analysis. For instance, you can pick any other Dimension to break down a specific Metric inside the table.

As an example, go to dimensions and search and select the Browser variable.

demo

You’ll then see an overview of available values for this Dimension.

demo

Pick the Dimension Safari and drag and drop it on top of a Metric, for example Checkouts. You’ll then see this:

demo

Doing this, you just answered a potential question you had: How many people arrive to the checkout page using Safari, split by Marketing Channel?

Let’s now answer the Attribution question.

Find the Purchase metric in the table.

demo

Hover over the metric and a Settings icon will appear. Click it.

demo

A contextual menu will appear. Check the checkbox for non-default attribution model.

demo

In the popup you’ll see, you can easily change the attribution models and lookback window (which is quite complex to achieve with SQL).

demo

Select First Touch as your attribution model.

demo

Choose Person for the Lookback Window.

demo

Now click Apply.

demo

You can now see that the attribution model for that particular metric is now First Touch.

demo

You can do as much breakdown as you want, without limits of types of variable, segments, dimension or date ranges.

Something even more special is the ability to join any dataset from Adobe Experience Platform to enrich the digital behavioural data from Google Analytics. For example, offline, call center, loyalty or CRM data.

To showcase that functionality, let’s configure your first breakdown thats combines offline data with online data. Pick the dimension Loyalty Level and drag and drop it onto any Marketing Channel, for instance, Organic Search:

demo

Next, let’s analyze which Device Type is used by customers that came to the site using Organic Search with a Loyalty Level that is Bronze. Take the Dimension Device Type and drag and drop it onto Bronze. You’ll then see this:

demo

You can see that for your first breakdown, Loyalty Level is used. This dimension comes from a different dataset and different schema than the one that you used for the BigQuery connector. The Person ID loyaltyID (Demo System - Event Schema for BigQuery (Global v1.1)) and loyaltyID (Demo System - Profile Schema for Loyalty (Global v1.1)) match with each other. Therefor, you can combine Experience Events from Google Analytics with Profile Data from the Loyalty Schema.

We can keep splitting the rows with segments or specific date ranges (maybe to reflect particular TV campaigns) to ask questions to Customer Journey Analytics and get the answers on the go.

Achieving the same end result with SQL and then a third-party visualization tool is quite a challenge. Especially when you’re asking questions and trying to get the answers on the fly. Customer Journey Analytics doesn’t have this challenge and allows Data Analysts to query the data flexibly and in real-time.

1.2.5.3.2 Funnel or fallout analysis

Funnels are a great mechanism to understand the main steps in a customer journey. These steps can also come from offline interactions (for example, from the call center) and then you can combine them with digital touch-points in the same funnel.

Customer Journey Analytics allows you to do that and much more. If you remember Module 13, we where able to right click and do things like:

  • Analyze where the users are going after a fallout step
  • Create a segment from any point of the funnel
  • See the Trend at any stage in a Line Graph visualization

Let’s see another thing you can do: How is my Customer Journey Funnel this month against the previous month? What about mobile vs desktop?

Below you’ll create two panels:

  • Funnel Analysis (January)
  • Funnel Analysis (February)

You’ll see that we are comparing a funnel over different periods of time (January and February) split by Device Type.

This type of analysis is not possible within the Google Analytics UI, or is very limited. So CJA again adds lot of value to the data captured by Google Analytics.

To create your first fallout visualization. Please close the current panel to start from with a new one.

Look at the right side of the panel and click the arrow to close it.

demo

Next, click + to create a new panel.

demo

Now select the Fallout Visualization.

demo

As an analyst, imagine that you want to understand what’s happening with your main ecommerce funnel: Home > Internal Search > Product Detail > Checkout > Purchase.

Let’s start by adding some new steps to the funnel. To do that, open the Page Name dimension.

demo

You’ll then see all available pages that have been visited.

demo

Drag and drop Home to the first step.

demo

As second step, use the Store search results

demo

Now you need to add some ecommerce actions. In the Dimensions, search for the Dimension Event Type dimension. Click to open the dimension.

demo

Select Product_Detail_Views and drag and drop it into the next step.

demo

Select Product_Checkouts and drag and drop it into the next step.

demo

Resize your Fallout visualization.

demo

Your fallout visualization is now ready.

To start analyzing and documenting the insights, it’s always a good idea to a Text visualization. To add a Text visualization, click on the Graph icon in the left menu to see all available visualizations. Then drag and drop the Text visualization onto the canvas. Resize and move it so that it looks like the below image.

demo

And again, resize it to fit the dashboard:

demo

Fallouts visualizations also allow breakdowns. Use the Device Type dimension by opening it and drag and drop some of the values on by one onto the visualization:

demo

You’ll end up with a more advanced visualization:

demo

Customer Journey Analytics allows you to do that and much more. By right-clicking anywhere in the fallout, you can…

  • Analyze where the users are going from a fallout step
  • Create a segment from any point of the funnel
  • Trend any step in a Line visualization
  • Compare any funnel to different periods of time in a visual way.

As an example, do a right-click in any step of the fallout to see some of these analysis options.

demo

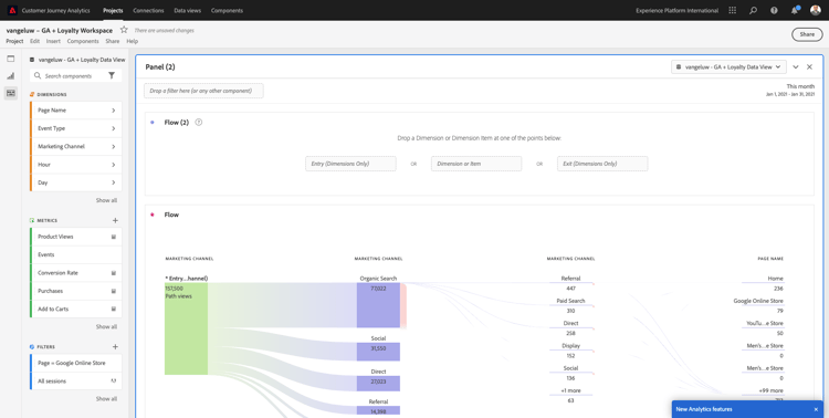
1.2.5.3.3 Flow Analysis & Visualization

If you want to do advanced flow analysis using Google Analytics, you need to use SQL to extract the data and then use a third-party solution for the visualization part. Customer Journey Analytics will help with that.

In this step, you’ll configure a flow analysis to answer this question: What are the main contributing channels before a specific Landing Page. With two drag and drops and one click, as an analyst, you can discover the flow of the user towards the Landing Page with the two last touches of marketing channels.

Other questions that Customer Journey Analytics can help you answer:

  • What is the main combination of channels before a specific Landing Page?
  • What causes a user to exit the session when he/she arrives to the Product_Checkout? What where the previous steps?

Let’s start with a blank panel again to answers these questions. Close the current panel and click +.

demo

Now select the Flow visualization.

demo

Let’s now setup a multi-path Marketing Channel Flow Analysis. Drag and drop the Marketing Channel dimension onto the Entry Dimensions area.

demo

You can now see the first entry paths:

demo

Click the first path to drill down on it.

demo

You can now see the next path (Marketing Channel).

demo

Let’s do a third drill-down. Click on the first option within the new path, Referral.

demo

Now you should see the visualization like this:

demo

Let’s complicate things. Imagine you want to analyze what the landing page was after two marketing paths? To do this you can use a secondary dimension to change the last path. Find the Page Name dimension and drag and drop it like this:

demo

You’ll now see this:

demo

Let’s do another flow analysis. This time you’ll analyze what happened after a specific exit point. Other Analytics-solutions require the use of SQL/ETL and again, a third-party visualization tool to achieve the same thing.

Bring a new Flow Visualization to the panel.

demo

You’ll then have this:

demo

Find the Dimension Event Type and drag and drop it to the Exit dimension area.

demo

Now you can see which Event Type-paths drove customers to the exit.

demo

Let’s investigate what happened before the exit from the checkout-action. Click on the Product_Checkouts path:

demo

A new action path will appear with some data that is not insightful.

demo

Let’s analyze further! Search the Dimension Page Name and drag and drop it to the new generated path.

demo

You have now an advanced flow analysis done in minutes. You can click the different paths to see how they connect from the exit to the previous steps.

demo

You now have a powerful kit to analyze funnels and explore paths of customer behavior across digital but also, offline touch points.

Don’t forget to save your changes!

1.2.5.4 Share the project

IMPORTANT
The below content is intended as FYI - You do NOT have to share your project with anyone else.

FYI - You can share this project with colleagues to collaborate or to analyze business questions together.

demo

demo

Next Steps

Go to Summary & benefits

Go back to Ingest & Analyze Google Analytics data in Adobe Experience Platform with the BigQuery Source Connector

Go back to All modules

recommendation-more-help
4bbf020c-24db-4a43-b239-88fab142f02d