Engagement Overview dashboard

This dashboard provides a comprehensive view of engagement and showcases real-time metrics of account and individual interactions through snapshot donut charts and trend-revealing line charts over time. It helps you monitor and strategize your engagement efforts effectively.

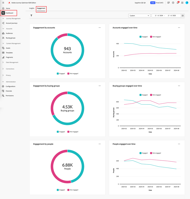
To access the Engagement dashboard, select the Dashboard item in the left navigation. Then select the Engagement tab at the top of the page.

Engagement dashboard {width="800" modal="regular"}

Engagement by accounts / buying group / people

The circle charts divide accounts, buying groups, or people into engaged and non-engaged categories. The central figure displays the total count within each category, providing an at-a-glance understanding of overall engagement.

Engagement by accounts and by people {width="500"}

Accounts / buying groups / people engaged over time

These line charts display the engagement levels of accounts or people over time. With distinct lines for ‘Engaged’ and ‘Not Engaged,’ visualized alongside a time-stamped horizontal axis, you can pinpoint trends and patterns. You can hover over a line to reveal precise metrics for any given date.

Engagement by accounts and by people over time {width="500"}

Filter the data

You can filter the displayed data by date range and attributes.

Date range filter

Use the Date range filter at the top right to filter the data according to the date range.

Filter the displayed data by date range {width="380"}

For the Custom range, you can use the calendar tool to specify a start and end date. The end date defaults to the current day.

Filter the displayed data by attributes {width="380"}

Attribute filter

Click the Filter ( Filter icon ) icon at the top left to filter the displayed data using any of these attributes:

  • Solution interest
  • Engagement type
  • Region
  • Industry
  • Buying group member role

Filter the displayed data by attributes {width="500"}

Select as many values for each attribute that you want to use to filter the data and click Apply.

Engage with the data

To engage with the data, use the menu at the top-right of each chart.

Engagement dashboard data - action menu {width="300"}

Drill through

For a circle chart, choose Drill through for an in-depth analysis of individual group engagement data.

The global filters (data range and attributes) are applied to the dashboard are carried over. Click the Filter ( Filter icon ) icon at the top left to change the attribute filters for the drill-through view. Use the date range selector at the top right to change the date range for the drill-through view.

Drill through to access the graph data {width="700" modal="regular"}

Engagement by accounts
Engagement by buying groups
Engagement by people
  • Account name

  • Status

  • People engaged (number)

  • Engagement activities (number)

  • Last Engagement (date)

  • Buying group

  • Account

  • Solution interest

  • Status

  • Engagement activities (number)

  • Name

  • Status

  • Email (address)

  • Engagement activities (number)

  • Last engagement (date)

You can click the menu icon at the top-righ and choose View more to view extended data and insights.

View more

Choose View more for extended data and insights.

Engagement by accounts and by people {width="700" modal="regular"}

Depending on the chart, there is extended data for the following:

Engagement by accounts / buying groups / people
Accounts /buying groups / people engaged over time
  • Engaged

  • Not Engaged

  • Date

  • Accounts / Buying groups / People (number)

  • Engaged / Not engaged

To copy the extended data, click Download CSV at the top right.

recommendation-more-help
6ef00091-a233-4243-8773-0da8461f7ef0