New Relic One user-access

Learn about the New Relic One application performance monitoring (APM) service for AEM as a Cloud Service and how you can access it.

About New Relic One introduction

Adobe places a great emphasis on the monitoring, availability, and performance of your application. AEM as a Cloud Service includes access to New Relic One monitoring, giving teams comprehensive visibility into system and environment performance metrics as part of the standard product offering.

This article outlines how to manage access to New Relic One application performance monitoring (APM) features in AEM as a Cloud Service environments. Effective management of these features supports optimal performance and maximizes the benefits of AEM as a Cloud Service.

When a new production program is created, the New Relic One sub-account associated with your AEM as a Cloud Service Program is automatically created. This sub-account must be activated to begin ingesting data.

Features transaction-monitoring

New Relic One APM for AEM as a Cloud Service has many features.

  • Direct access to a dedicated New Relic One account.

  • Instrumented New Relic One APM agent that shows exact method calls with line numbers, including external dependencies and databases.

  • Holistic performance optimization by combining key metrics from infrastructure-level monitoring and application (Adobe Experience Manager) monitoring.

  • Automatic change trackers for Cloud Manager pipeline executions, AEM upgrades and Code Restore operations. These trackers let teams correlate deployments with application performance changes directly in New Relic One.

Activate your New Relic One sub-account activate-sub-account

For a newly created program, a New Relic One sub-account is created for you. However, you must activate it for it to ingest data. This activation is not automatic. Follow these steps to activate your sub-account.

NOTE
A user in the Business Owner role must be logged in to manage the New Relic One sub-account.

To activate your New Relic One sub-account:

  1. Sign into Cloud Manager at experience.adobe.com.

    1. In the Quick access section, click Experience Manager.
    2. In the left side panel, click Cloud Manager.
  2. Select an organization that you want.

  3. On the My Programs console, click a program for which you want to manage your New Relic One users.

  4. From the left side menu, under Services, click Data icon or Environments icon Environments.

  5. On the Environments page, near the upper-right corner, click More icon , then click Activate New Relic.

    Activate New Relic

  6. Run a pipeline for the same environment to successful completion to finish the sub-account activation.

When the sub-account is deactivated, there is no data ingestion.

Manage New Relic One users manage-users

You can define the users of your New Relic One sub-account associated with your AEM as a Cloud Service Program.

NOTE
A user in the Business Owner or Deployment Manager role must be logged in to manage New Relic One users.

To manage New Relic One users:

  1. Sign into Cloud Manager at experience.adobe.com.

    1. In the Quick access section, click Experience Manager.
    2. In the left side panel, click Cloud Manager.
  2. Select an organization that you want.

  3. On the My Programs console, click a program for which you want to manage your New Relic One users.

  4. From the left side menu, under Services, click Data icon or Environments icon Environments.

  5. On the Environments page, near the upper-right corner, click More icon , then click Manage Users.

    Manage New Relic users

  6. In the Manage New Relic users dialog box, do the following:

    • Enter the first and last name of the user that you want to add
    • Enter their associated e-mail address
    • Click Add icon Add. Repeat this step for each user that you want to add.
    • Click Close icon to remove a user.

    Add users

  7. Click Save.

Once the users are defined, New Relic sends a confirmation email to each one. From there, they can complete the activation process and sign in.

NOTE
If you are managing the New Relic One users, you must also add yourself as a user too. Being the Business Owner or Deployment Manager does not suffice to have access to New Relic One.

Activate your New Relic One user account activate-user-account

Once a New Relic One user account is created, as described in Manage New Relic One Users, New Relic sends those users a confirmation email to the provided address. To use those accounts, users must first activate their accounts with New Relic by resetting their passwords.

To activate your New Relic One user account:

  1. Click the link provided in the email from New Relic.

  2. On the New Relic sign in page, click Forgot your password?

    New Relic login

  3. Enter the email address where you received the confirmation email, and select Send my reset link.

    Enter email address

  4. New Relic sends you an email containing a link to confirm the account.

If you do not receive a confirmation email from New Relic, see the troubleshooting section.

Open New Relic One accessing-new-relic

Once you have activated your New Relic account, you can open New Relic One by way of Cloud Manager or directly.

To open New Relic One by way of Cloud Manager:

  1. Sign into Cloud Manager at experience.adobe.com.

    1. In the Quick access section, click Experience Manager.
    2. In the left side panel, click Cloud Manager.
  2. Select an organization that you want.

  3. On the My Programs console, click a program for which you want to open New Relic One.

  4. From the left side menu, under Services, click Data icon or Environments icon Environments.

  5. On the Environments page, near the upper-right corner, click More icon , then click Open New Relic.

    Open New Relic

  6. In the new browser tab that opens, sign in to New Relic One.

To open New Relic One directly:

  1. Go to New Relic’s login page.

  2. Sign in to New Relic One.

Verify your email verify-email

If you are asked to verify your email during login to New Relic One, it means that your email is associated with multiple accounts. You can choose which account to access.

If you do not verify your email address, New Relic attempts to log you in with the most recently created user record associated with your email address. To avoid verifying your email during each login, click the Remember Me checkbox in the login screen.

For more help, open a support ticket by way of the AEM Support Portal.

Use change tracker change-tracker

Cloud Manager automatically sends change trackers to New Relic One whenever supported pipeline executions, AEM upgrades and Code Restore are complete. These trackers appear as change events in New Relic’s Change Tracking view, letting your team correlate deployments with shifts in application performance, error rates, and throughput.

Supported pipelines and workflows supported-pipelines

The following Cloud Manager pipelines and the last two workflow types generate change trackers in New Relic One:

Pipeline/Workflow type
Description
Full-stack (CI_CD deploy)
Full-stack pipeline executions. The trace includes the pipeline name and execution ID.
Web tier config
Web tier configuration pipeline executions. The trace includes the pipeline name and execution ID.
Front-end
Front-end pipeline executions. The trace includes the pipeline name and execution ID.
Config
Configuration pipeline executions. The trace includes the pipeline name and execution ID.
AEM update
AEM version upgrades. For example, from version {} to version {}. Trackers are created when the environment change event completes.
Restore code
Code restores operations from a specific repository and branch.
NOTE
Change trackers are currently supported only for Skyline environments. Pipelines that are out of scope, such as scale-up pipelines and service pack pipelines, do not generate trackers.

View change trackers in New Relic One view-change-trackers

After a supported pipeline execution completes, you can view the corresponding change tracker in New Relic One.

To view change trackers in New Relic One:

  1. Access New Relic One by way of Cloud Manager or directly.

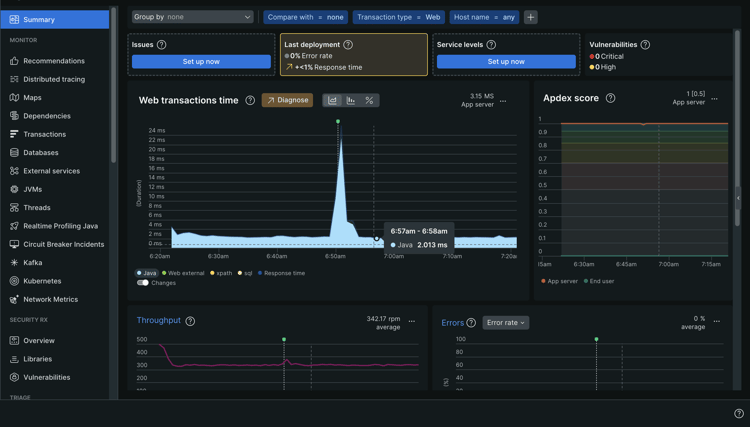
  2. Navigate to APM & Services and select the application for the relevant environment.

  3. On the application summary page, look for change tracker indicators on the chart. Hover over a tracker to see deployment details.

    Change tracker indicators on the Web transactions time chart

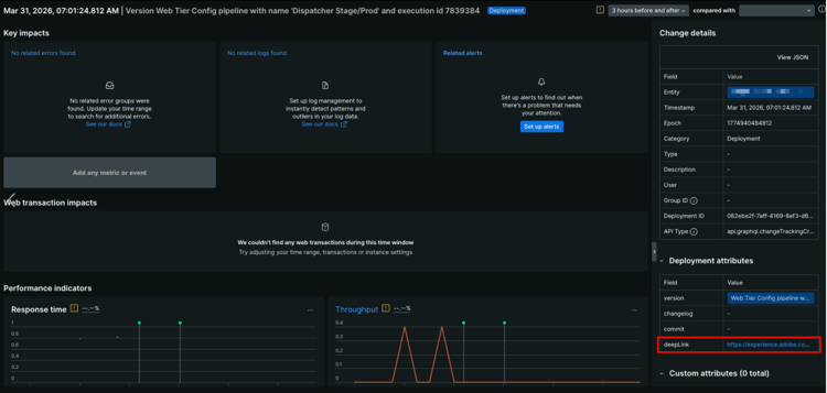
  4. Click any change event in the chart to open a detailed view.

    Deployment attributes panel with the deepLink URL highlighted Detailed view of a change event.

    The Change details panel on the right shows, among other things, the Entity, Timestamp, Epoch, Category, Deployment ID, and API type.

    For each change tracker that Cloud Manager sends to New Relic One, the Deployment attributes panel on the lower right shows the following attributes:

    table 0-row-2 1-row-2 2-row-2 3-row-2 4-row-2
    Attribute Description
    version A description string that includes the pipeline name, and execution ID.
    changelog Reserved for future use.
    commit Reserved for future use.
    deepLink Click the URL to link back to the pipeline execution page in Cloud Manager.
  5. To view a full list of change trackers, in the left sidebar, under Events, click Change tracking.

    The Change events table shows each deployment with its timestamp and version description.

    Change tracking option with Change events table showing

TIP
Use change trackers alongside New Relic One’s performance indicators, such as Response time and Throughput. These indicators help you identify whether a particular deployment introduced performance regressions or improvements. You can compare metrics from before and after a deployment directly on the change event detail page.

Troubleshoot New Relic One user access troubleshooting

If you were added as a New Relic One user, as described in Manage New Relic One Users, and cannot locate the original account confirmation email, you can do the following troubleshooting steps.

To troubleshoot New Relic One user access:

  1. Navigate to New Relic’s login page at login.newrelic.com/login.

  2. Click Forgot your password?.

    New Relic login

  3. Enter the email address that was used to create your account, and select Send my reset link.

    Enter email address

  4. New Relic sends you an email containing a link to confirm the account.

If you complete the sign-up process and are unable to log in to your account due to email or password error messages, log a support ticket by way of the Admin Console.

If you do not receive an email from New Relic, do the following:

Usage notes usage-notes

  • A maximum of 30 users can be added. If the maximum number of users has been reached, remove users to be able to add new users.
  • Users added to New Relic are of the type Basic. See the New Relic documentation for details.
  • AEM as a Cloud Service only offers the New Relic One APM solution and does not provide support for alerting, logging, or API integrations.
NOTE
If no user login activity is detected in your New Relic One sub-account for 30 days or more, the APM agent is stopped. Data is not sent from AEM Cloud Service to New Relic. Data is not sent again until your sub-account is reactivated.
Follow the same steps in the Activate Your New Relic One Sub-Account section of this document to re-activate your New Relic One sub-account.

For more help or additional guidance on New Relic One offerings for your AEM as a Cloud Service Program, open a support ticket by way of the AEM Support Portal.

Frequently asked questions faqs

What does Adobe monitor with New Relic One?

Adobe monitors the AEM as a Cloud Service author, publish and preview (where available) services via New Relic One’s Java plug-in. Adobe enables custom New Relic One APM telemetry and monitoring across non-production and production AEM as a Cloud Service environments.

Your New Relic One account is attached to a primary Adobe-maintained account and has multiple applications reporting into it; three per AEM as a Cloud Service Environment.

  • One application for the Author service per environment
  • One application for the Publish service per environment (including Golden Publish)
  • One application for the Preview service per environment

Note:

  • Each application uses one license key.
  • AEM as a Cloud Service environments report to only one New Relic One account.
  • Full monitoring metrics and events for both New Relic One are retained for three months.
Does Adobe send alert notifications from New Relic One?
Adobe provides New Relic One access for observability purposes only and does not use it for customer alerting or internal operational alerting. Notifications for any incidents are sent using user notification profiles.
Who can access the New Relic One cloud service data?
Full read access is granted for up to 30 members of your team. Read access includes all APM metrics collected by the New Relic One agent.
Is custom SSO configuration supported?
Custom SSO configuration is not supported for the New Relic One account provisioned by Adobe.
What if I already have an on-premises New Relic subscription?

New Relic One is the new observability platform from New Relic and it enables Adobe support and your teams to observe, monitor, and view metrics and events, all in one place.

New Relic One provides users the ability to search across all accounts where they have access and visualize the data from all services and hosts in one view.

Adobe support monitors AEM as a Cloud Service with New Relic One and other tools, while your teams can still use New Relic for on-premises services and infrastructure. They are able to visualize the data from both Adobe New Relic One account and customer-managed New Relic accounts.

note note
NOTE
To view both data sets within New Relic One, a user must have the right permissions and use the same login methodology for both accounts (Adobe New Relic One and the customer-managed New Relic accounts).
The APM agent for my New Relic One account is stopped. What happened?
APM agents are stopped if no activity is detected for 30 days or more. Follow the same steps in the Activate Your New Relic One Sub-Account section of this document to re-activate your New Relic One sub-account.
recommendation-more-help
fbcff2a9-b6fe-4574-b04a-21e75df764ab