1.2.5使用Customer Journey Analytics分析Google Analytics資料

目標

  • 將我們的BigQuery資料集連線至Customer Journey Analytics (CJA)
  • 使用忠誠度資料連線並加入Google Analytics。
  • 熟悉CJA UI

1.2.5.1建立連線

前往analytics.adobe.com存取Customer Journey Analytics。

示範

在Customer Journey Analytics首頁上,前往​連線

在這裡,您可以看到CJA與Platform之間建立的所有不同連線。 這些連線與Adobe Analytics中的報表套裝有相同的目標。 不過,資料的收集是完全不同的。 所有資料都來自Adobe Experience Platform資料集。

按一下​建立新連線

示範

然後您會看到​建立連線 UI。

示範

對於名稱,請使用此: --aepUserLdap-- - GA + Loyalty Data Connection

您需要選取要使用的正確沙箱。 在沙箱功能表中,選取您的沙箱,應為--aepSandboxName--。 在此範例中,要使用的沙箱是​技術內部人員

將​ 每日事件平均數量 ​設定為​小於100萬

在資料集功能表中,您現在可以開始新增資料集。 按一下​新增資料集

示範

要新增的資料集包括:

  • Demo System - Profile Dataset for CRM (Global v1.1)
  • Demo System - Event Dataset for BigQuery (Global v1.1)

搜尋這兩個資料集,核取其核取方塊,然後按一下​下一步

示範

然後您會看到以下內容:

示範

針對資料集Demo System - Event Dataset for BigQuery (Global v1.1),將​ 人員ID ​變更為​忠誠度ID,並將​ 資料來源型別 ​設定為​網頁資料。 啟用​ 匯入所有新資料 ​和​ 回填所有現有資料 ​的兩個選項。

示範

針對資料集Demo System - Event Dataset for BigQuery (Global v1.1),確認​ 人員ID ​已設定為​crmId,並將​ 資料來源型別 ​設定為​網頁資料。 啟用​ 匯入所有新資料 ​和​ 回填所有現有資料 ​的兩個選項。 按一下​新增資料集

示範

到時您就會在這裡。 按一下​儲存

示範

建立​ 連線 ​後,可能需要幾個小時才能在CJA中使用您的資料。

之後,您會在可用連線清單中看到您的連線。

示範

1.2.5.2建立資料檢視

連線完成後,您現在可以逐漸影響視覺效果。 Adobe Analytics和CJA的差異在於,CJA需要資料檢視,才能在視覺化之前清除和準備資料。

資料檢視類似於Adobe Analytics中虛擬報表套裝的概念,您可以在其中定義內容感知造訪定義、篩選以及元件的呼叫方式。

每個連線至少需要一個資料檢視。 不過,對於某些使用案例,針對相同的連線擁有多個資料檢視是很好的選擇,其目的是為不同的團隊提供不同的深入分析。

如果您希望公司成為資料導向型公司,您應該調整每個團隊中檢視資料的方式。 部分範例:

  • 僅限UX設計團隊的UX量度
  • 對Google Analytics的KPI和量度使用與Customer Journey Analytics相同的名稱,好讓數位分析團隊只能說1種語言。
  • 資料檢視經過篩選,僅顯示1個市場、1個品牌或行動裝置的例項資料。

在​ 連線 ​畫面上,勾選您剛建立的連線前面的核取方塊。 按一下​建立資料檢視

示範

您將會被重新導向至​ 建立資料檢視 ​工作流程。

示範

您現在可以設定資料檢視的基本定義。 時區、工作階段逾時或資料檢視篩選等(區段部分類似於Adobe Analytics中的虛擬報表套裝)。

您在上一個練習中建立的​ 連線 ​已經選取。 您的連線名為--aepUserLdap-- - GA + Loyalty Data Connection

接下來,依照此命名慣例為資料檢視命名: --aepUserLdap-- - GA + Loyalty Data View

為描述輸入相同的值: --aepUserLdap-- - GA + Loyalty Data View

在執行任何分析或視覺效果之前,我們需要建立資料檢視,其中包含所有欄位、維度和量度及其歸因設定。

欄位
命名慣例
連線名稱
--aepUserLdap-- - GA + Loyalty Data View | vangeluw - GA +忠誠度資料檢視
說明
--aepUserLdap-- - GA + Loyalty Data View
外部 ID
--aepUserLdap--GA

按一下​儲存並繼續

示範

按一下​儲存

示範

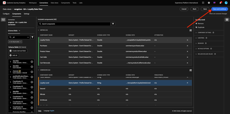
您現在可以將元件新增至資料檢視。 如您所見,有些量度和維度會自動新增。

示範

將下列元件新增至資料檢視。 也請務必將欄位名稱更新為好記名稱。 若要這麼做,請選取量度或維度,並更新右側功能表中的​ 元件名稱 ​欄位。

元件型別
元件原始名稱
顯示名稱
元件路徑
量度
commerce.checkouts.value
結帳
commerce.checkouts.value
量度
commerce.productListRemovals.value
購物車移除
commerce.productListRemovals.value
量度
commerce.productListAdds
購物車新增次數
commerce.productListAdds
量度
commerce.productViews.value
產品檢視
commerce.productViews.value
量度
commerce.purchases.value
購買
commerce.purchases.value
量度
web.webPageDetails.pageViews
頁面檢視
web.webPageDetails.pageViews
量度
熟客點數
_experienceplatform.loyaltyDetails.points
維度
level
熟客級別
_experienceplatform.loyaltyDetails.level
維度
channel.mediaType
流量Medium
channel.mediaType
維度
channel.typeAtSource
流量來源
channel.typeAtSource
維度
追蹤程式碼
行銷管道
marketing.trackingCode
維度
gaid
GOOGLE ANALYTICS ID
_experienceplatform.identification.core.gaid
維度
web.webPageDetails.name
頁面標題
web.webPageDetails.name
維度
廠商
瀏覽器
environment.browserDetails.vendor
維度
類型
裝置類型
device.type
維度
loyaltyId
忠誠度 ID
_experienceplatform.identification.core.loyaltyId
維度
commerce.order.payments.transactionID
交易 ID
commerce.order.payments.transactionID
維度
eventType
事件類型
eventType
維度
時間戳記
時間戳記
timestamp
維度
_id
識別碼
_id

之後,您將會看到類似以下的內容:

示範

接下來,您必須變更​歸因或持續性設定,以變更其中部分元件的人員和工作階段內容。

請變更下列元件的​歸因設定

元件
流量來源
行銷管道
瀏覽器
流量Medium
裝置類型
GOOGLE ANALYTICS ID

若要這麼做,請選取元件,按一下​使用自訂歸因模型,並將​ 模型 ​設定為​最近,並將​ 有效期 ​設定為​人員報告期間。 對上述所有元件重複此步驟。

示範

在變更上述所有元件的歸因設定後,您應該就會擁有此檢視。 按一下​儲存並繼續

示範

在​ 設定 ​畫面上,不需要變更。 按一下​儲存並完成

示範

您現在已準備好在Adobe Analytics Analysis Workspace中分析Google Analytics資料。 讓我們移至下一個練習。

1.2.5.3建立您的專案

在Customer Journey Analytics中,移至​Workspace。 按一下​建立專案

示範

選取​ 空白Workspace專案 ​並按一下​建立

示範

您現在有一個空白專案:

示範

首先,儲存專案並命名它。 您可以使用下列指令來儲存:

作業系統
捷徑
Windows
Control + S
Mac
Command + S

您將會看到此快顯視窗。 請使用此命名慣例:

名稱
說明
--aepUserLdap-- – GA + Loyalty Workspace
--aepUserLdap-- – GA + Loyalty Workspace

接著,按一下​儲存

示範

接下來,請務必在熒幕右上角選取正確的資料檢視。 這是您在上一個練習中建立的資料檢視,其命名慣例為--aepUserLdap-- - GA + Loyalty Data View

示範

1.2.5.3.1自由格式表格

自由表格或多或少都可作為Excel中的樞紐分析表。 您從左側列選取某專案,然後將其拖放至自由格式,即可取得表格報表。

自由表格幾乎是無限的。 您幾乎可以執行任何操作,而且與Google Analytics相比,這會帶來太多價值(因為此工具有一些分析限制)。 這是將Google Analytics資料載入其他分析工具的原因之一。

請看兩個您需要使用SQL、BigQuery和一點時間回答在Google Analytics UI或Google Data Studio中無法做到的簡單問題的範例:

  • 有多少人從依行銷管道分割的Safari瀏覽器到達結帳處? 請參閱Safari瀏覽器正在篩選結帳量度。 我們剛才將Browser = Safari變數拖放至結帳欄上方。

  • 身為分析師,我可以看到社交行銷管道的轉換率很低。 我使用「上次接觸」歸因作為預設值,但「首次接觸」呢? 將滑鼠游標暫留在任何量度上,會顯示量度設定。 在那裡,我可以選取我想要的歸因模型。 您可以在GA中將「歸因」 (不在Data Studio中)當作獨立活動來執行,但同一表格中不能有其他與歸因分析無關的量度或維度。

讓我們在CJA中利用Analysis Workspace來回答這些問題及更多問題。

首先,在面板右側選取正確的日期範圍(Today)。 CLick 套用

示範

NOTE
如果您剛才已建立​ 資料連線 ​和​資料檢視,您可能需要等候幾個小時。 當有大量的資料記錄時,CJA需要一些時間來回填歷史資料。

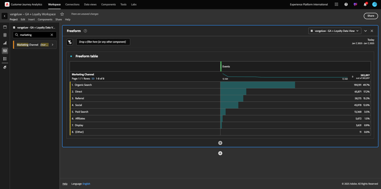
拖放一些維度和量度以分析行銷管道。 首先使用維度​行銷管道,並將其拖放至​ 自由格式表格 ​的畫布。 (按一下「全部顯示」,以防您在「量度」功能表中未立即看到量度)

示範

然後您會看到以下內容:

示範

接下來,您需要將量度新增至自由表格。 您應該新增這些量度: 人員工作階段產品檢視結帳購買轉換率 (計算量度)。

您必須先建立計算量度​轉換率,才能執行此作業。 若要這麼做,請按一下量度旁的​ + ​圖示:

示範

作為計算量度的名稱,請使用​ 轉換率 ​並針對​ 外部識別碼 ​使用​轉換率。 然後將量度​ 購買 ​和​ 工作階段 ​拖曳到畫布上。 將​ Format ​設為​ Percent ​並將​ 小數位數 ​設為​2。 最後,按一下​儲存

示範

按一下​儲存

示範

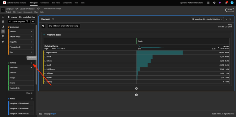
接下來,若要在​ 自由格式表格 ​中使用所有這些量度,請逐一拖放至​ 自由格式表格 ​上。 請參閱下列範例。

示範

您最後會得到一個這樣的表格:

示範

如上所述,自由表格​提供您執行深入分析所需的自由。 例如,您可以挑選任何其他Dimension來劃分表格內的特定量度。

例如,前往維度並搜尋,然後選取​ 瀏覽器 ​變數。

示範

接著,您會看到此Dimension可用值的概觀。

示範

選取Dimension Safari,並將它拖放到量度上,例如​結帳。 然後您會看到以下內容:

示範

這樣做時,您剛才回答了一個可能的問題:有多少人使用Safari (依行銷管道分割)進入結帳頁面?

現在來回答歸因問題。

在資料表中尋找​ Purchase ​量度。

示範

將滑鼠停留在量度上,就會顯示​ 設定 ​圖示。 按一下它。

示範

隨即顯示內容功能表。 勾選​ 非預設歸因模型 ​的核取方塊。

示範

在顯示的快顯視窗中,您可以輕鬆變更歸因模型和回顧視窗(使用SQL要達到這一點相當複雜)。

示範

選取​ 首次接觸 ​作為歸因模型。

示範

選擇回顧期間的​人員

示範

現在按一下​套用

示範

您現在可以看到該特定量度的歸因模型現在是「首次接觸」。

示範

您可以視需要進行任意多的劃分,沒有變數、區段、維度或日期範圍型別的限制。

更特殊的功能是從Adobe Experience Platform加入任何資料集,讓Google Analytics的數位行為資料更為豐富。 例如離線、客服中心、忠誠度或CRM資料。

為了展示該功能,讓我們設定您結合離線資料與線上資料的第一次劃分。 挑選維度​忠誠度等級,並將其拖放到任何​行銷管道,例如​有機搜尋

示範

接下來,讓我們分析使用具有​忠誠度等級 (即​銅級)的​ 有機搜尋 ​來到網站的客戶,使用的是哪種​裝置型別。 取得Dimension 裝置型別,並將其拖放至​Bronze。 然後您會看到以下內容:

示範

您可以看到在第一次劃分時會使用「忠誠度等級」。 此維度來自與您用於BigQuery聯結器不同的資料集和結構描述。 人員ID loyaltyID (示範系統 — BigQuery的事件結構描述(全域v1.1))與​loyaltyID (示範系統 — 忠誠度的設定檔結構描述(全域v1.1))彼此相符。 因此,您可以結合Google Analytics的體驗事件與忠誠度綱要的設定檔資料。

我們可以不斷分割具有區段或特定日期範圍的列(也許是為了反映特定電視促銷活動),以便向Customer Journey Analytics詢問問題並在行動中取得答案。

使用SQL取得相同的最終結果,然後使用協力廠商的視覺化工具是很困難的挑戰。 尤其是當您提出問題並嘗試即時取得答案時。 Customer Journey Analytics沒有這項挑戰,可讓資料分析人員靈活且即時查詢資料。

1.2.5.3.2 Funnel或流失分析

漏斗是瞭解客戶歷程中主要步驟的絕佳機制。 這些步驟也可以來自離線互動(例如,來自客服中心),然後您可以將其與同一funnel中的數位接觸點結合。

Customer Journey Analytics可讓您完成更多工作。 如果您還記得單元13,我們可以用滑鼠右鍵按一下,並執行下列動作:

  • 分析使用者在流失步驟後前往何處
  • 從funnel的任何點建立區段
  • 在折線圖視覺效果中檢視任何階段的趨勢

讓我們看看另一個您可以做的事:本月的Customer Journey Funnel與上個月比較如何? 行動與桌上型電腦呢?

在下方,您將建立兩個面板:

  • funnel Analysis (1月)
  • funnel Analysis (2月)

您將看到我們正在比較funnel在不同時段(一月和二月)的不同分割方式(依裝置型別)。

Google Analytics UI中不提供此型別的分析,或此類分析非常有限。 因此CJA再次為Google Analytics所擷取的資料增加了大量價值。

建立您的第一個流失視覺效果。 請關閉目前的面板,以從新面板開始。

檢視面板的右側,然後按一下箭頭以將其關閉。

示範

接著,按一下​ + ​以建立新面板。

示範

現在選取​ 流失 ​視覺效果。

示範

身為分析人員,假設您想瞭解主要電子商務funnel的最新狀況:首頁>內部搜尋>產品詳細資料>結帳>購買。

我們先來新增一些步驟至funnel。 若要這麼做,請開啟​ 頁面名稱 ​維度。

示範

接著,您就會看到所有已瀏覽過的可用頁面。

示範

將​ Home ​拖放至第一個步驟。

示範

作為第二個步驟,使用​存放區搜尋結果

示範

現在您需要新增一些電子商務動作。 在維度中,搜尋Dimension 事件型別​維度。 按一下以開啟尺寸。

示範

選取​Product_Detail_Views,然後將其拖放到下一個步驟。

示範

選取​Product_Checkouts,然後將其拖放到下一個步驟。

示範

調整流失視覺效果大小。

示範

您的流失視覺效果現已準備就緒。

若要開始分析和記錄深入分析,文字​視覺效果永遠是好主意。 若要新增​ 文字 ​視覺效果,請按一下左側功能表中的​ 圖表 ​圖示,檢視所有可用的視覺效果。 然後將​ 文字 ​視覺效果拖放到畫布上。 調整大小並移動,使其看起來像下面的影像。

示範

再次調整其大小以符合儀表板:

示範

流失視覺效果也允許劃分。 使用​ 裝置型別 ​維度,方法是開啟該維度,並將部分值依序拖放到視覺效果上:

示範

最後會產生更進階的視覺效果:

示範

Customer Journey Analytics可讓您完成更多工作。 在流失中的任何位置按一下滑鼠右鍵,您可以……

  • 分析使用者從流失步驟前往的位置
  • 從funnel的任何點建立區段
  • 分析線條視覺效果中任何步驟的趨勢
  • 以視覺方式比較任何funnel與不同時段。

例如,在流失的任何步驟中按一下滑鼠右鍵,即可檢視其中的部分分析選項。

示範

1.2.5.3.3流量分析和視覺化

如果您想要使用Google Analytics進行進階流量分析,則需要使用SQL來擷取資料,然後使用協力廠商解決方案來處理視覺效果部分。 Customer Journey Analytics會協助解決這個問題。

在此步驟中,您將設定流量分析以回答以下問題:在特定登陸頁面之前,主要貢獻管道為何。 只要拖放兩下和按一下滑鼠,分析人員就能瞭解使用者最後兩次接觸行銷管道時,朝向登陸頁面的流程。

Customer Journey Analytics可協助您回答的其他問題:

  • 特定登陸頁面之前的管道主要組合為何?
  • 是什麼導致使用者在到達產品_Checkout時退出工作階段? 前面的步驟為何?

讓我們從空白面板開始再次回答這些問題。 關閉目前的面板,然後按一下​+

示範

現在選取​ 流量 ​視覺效果。

示範

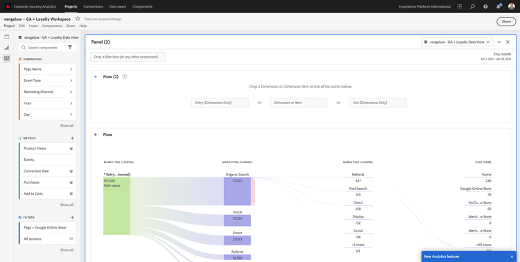
現在來設定多路徑行銷管道流量分析。 將​ 行銷管道 ​維度拖放至​ 登入維度 ​區域。

示範

您現在可以看到第一個進入路徑:

示範

按一下第一個路徑,向下展開該路徑。

示範

您現在可以看到下一個路徑(行銷管道)。

示範

讓我們進行第三次深入研究。 按一下新路徑中的第一個選項​轉介

示範

現在您應該會看到如下的視覺效果:

示範

讓事情更複雜一些。 想像您要分析兩個行銷路徑後的登陸頁面是什麼嗎? 若要這麼做,您可以使用次要維度來變更最後一個路徑。 找到​ 頁面名稱 ​維度,並像這樣拖放:

示範

您現在會看到以下內容:

示範

讓我們再來一次流量分析。 這次您將分析特定退出點後所發生的情況。 其他Analytics解決方案需要使用SQL/ETL以及第三方視覺化工具來達成相同目標。

將新的​ 流量視覺效果 ​帶入面板。

示範

之後,您將會擁有此專案:

示範

尋找Dimension 事件型別,並將其拖放至​ 退出維度 ​區域。

示範

現在您可以檢視哪些​事件型別 — 路徑將客戶帶往退出。

示範

讓我們調查退出結帳動作前所發生的情況。 按一下​ Product_Checkout ​路徑:

示範

會出現新的動作路徑,其中包含部分見解不佳的資料。

示範

讓我們進一步分析! 搜尋Dimension 頁面名稱,並將其拖放到新產生的路徑中。

示範

您現在可在數分鐘內完成進階流量分析。 您可以按一下不同的路徑,以檢視它們如何從退出點連線到前面的步驟。

示範

您現在擁有功能強大的套件,可分析漏斗並探索數位及離線接觸點之間的客戶行為路徑。

別忘了儲存您的變更!

1.2.5.4共用專案

IMPORTANT
以下內容僅供參考 — 您​ 不需要 ​與任何人共用您的專案。

僅供參考 — 您可以與同事共用此專案,以進行共同作業或一起分析業務問題。

示範

示範

後續步驟

移至摘要與優點

返回使用BigQuery Google Analytics Connector在Adobe Experience Platform中擷取和分析Source資料

返回所有模組

recommendation-more-help
4bbf020c-24db-4a43-b239-88fab142f02d