New Relic One user-access

了解 AEM as a Cloud Service 的 New Relic One 应用程序性能监控 (APM) 服务,以及如何访问该服务。

关于New Relic One introduction

Adobe 非常重视应用程序的监控、可用性和性能。AEM as a Cloud Service包括访问New Relic One监控,作为标准产品的一部分,它使团队能够全面了解系统和环境性能指标。

本文概述了如何在AEM as a Cloud Service环境中管理对New Relic One应用程序性能监控(APM)功能的访问。 有效管理这些功能可支持最佳性能并最大限度地发挥AEM as a Cloud Service的优势。

创建新的生产程序时,会自动创建与您的AEM as a Cloud Service程序关联的New Relic One子帐户。 必须激活此子帐户才能开始摄取数据。

功能 transaction-monitoring

AEM as a Cloud Service 的 New Relic One APM 具有许多功能。

  • 直接访问专用的New Relic One帐户。

  • 检测了New Relic One APM代理,该代理使用行号显示准确的方法调用,包括外部依赖项和数据库。

  • 通过结合基础架构级监控和应用程序(Adobe Experience Manager)监控的关键指标,实现整体性能优化。

  • 用于Cloud Manager管道执行、AEM升级和代码恢复操作的自动更改跟踪器。 这些跟踪器允许团队直接在New Relic One中将部署与应用程序性能更改相关联。

激活您的New Relic One子帐户 activate-sub-account

对于新创建的项目,将为您创建New Relic One子帐户。 但是,您必须激活它才能摄取数据。 此激活不是自动的。 按照以下步骤激活您的子帐户。

NOTE
必须登录具有​ 业务负责人 ​角色的用户才能管理New Relic One子帐户。

激活您的New Relic One子帐户:

  1. experience.adobe.com登录Cloud Manager。

    1. 在​ 快速访问 ​部分,单击 Experience Manager
    2. 在左侧面板中点击 Cloud Manager
  2. 选择所需的组织。

  3. 在​ 我的程序 ​控制台上,单击要为其管理New Relic One用户的程序。

  4. 从左侧菜单的​ 服务 ​下,单击 数据图标或环境图标 环境

  5. 在“环境”页面的右上角附近,单击 更多图标 ,然后单击​激活New Relic

    激活New Relic

  6. 为同一环境运行管道以成功完成子帐户激活。

停用子帐户时,不会摄取任何数据。

管理New Relic One用户 manage-users

您可以定义与AEM as a Cloud Service项目关联的New Relic One子帐户用户。

NOTE
必须登录具有​ 业务负责人 ​或​ 部署管理器 ​角色的用户才能管理New Relic One用户。

要管理New Relic One用户:

  1. experience.adobe.com登录Cloud Manager。

    1. 在​ 快速访问 ​部分,单击 Experience Manager
    2. 在左侧面板中点击 Cloud Manager
  2. 选择所需的组织。

  3. 在​ 我的程序 ​控制台上,单击要为其管理New Relic One用户的程序。

  4. 从左侧菜单的​ 服务 ​下,单击 数据图标或环境图标 环境

  5. 在“环境”页面的右上角附近,单击 更多图标 ,然后单击​管理用户

    管理New Relic用户

  6. 在​ 管理New Relic用户 ​对话框中,执行以下操作:

    • 输入要添加的用户的名字和姓氏
    • 输入其关联的电子邮件地址
    • 单击 添加图标 添加。 对要添加的每个用户重复此步骤。
    • 单击 关闭图标 可删除用户。

    添加用户

  7. 单击​保存

定义用户后,New Relic会向每位用户发送一封确认电子邮件。 然后,他们便可以完成激活过程并登录。

NOTE
如果您正在管理New Relic One用户,则还必须将自己添加为用户。 作为​ 业务负责人 ​或​ 部署管理器 ​没有足够的权限访问New Relic One。

激活您的New Relic One用户帐户 activate-user-account

创建New Relic One用户帐户后(如管理New Relic One用户中所述),New Relic会向提供的地址发送确认电子邮件。 要使用这些帐户,用户必须首先通过重置密码来使用 New Relic 激活其帐户。

激活您的New Relic One用户帐户:

  1. 单击来自New Relic的电子邮件中提供的链接。

  2. 在New Relic登录页面上,单击​忘记密码?

    New Relic 登录

  3. 输入您收到确认电子邮件的电子邮件地址,然后选择​发送我的重置链接

    输入电子邮件地址

  4. New Relic会向您发送一封电子邮件,其中包含确认帐户的链接。

如果未收到来自New Relic的确认电子邮件,请参阅疑难解答部分

打开New Relic One accessing-new-relic

在您激活您的New Relic帐户后,您可以通过Cloud Manager或直接打开New Relic One。

通过Cloud Manager打开New Relic One:

  1. experience.adobe.com登录Cloud Manager。

    1. 在​ 快速访问 ​部分,单击 Experience Manager
    2. 在左侧面板中点击 Cloud Manager
  2. 选择所需的组织。

  3. 在​ 我的程序 ​控制台上,单击要为其打开New Relic One的程序。

  4. 从左侧菜单的​ 服务 ​下,单击 数据图标或环境图标 环境

  5. 在“环境”页面的右上角附近,单击 更多图标 ,然后单击​打开New Relic

    打开New Relic

  6. 在打开的新浏览器选项卡中,登录到 New Relic One。

要直接打开New Relic One,请执行以下操作:

  1. 转到New Relic的登录页面

  2. 登录 New Relic One。

验证您的电子邮件 verify-email

如果在登录New Relic One期间要求您验证电子邮件,则意味着您的电子邮件与多个帐户相关联。 您可以选择要访问的帐户。

如果您不验证您的电子邮件地址,New Relic 会尝试使用与您的电子邮件关联的最近创建的用户记录登录。要避免在每次登录时验证您的电子邮件,请单击登录屏幕中的​ 记住我 ​复选框。

有关更多帮助,请通过 AEM 支持门户打开支持问题。

使用更改跟踪器 change-tracker

每当受支持的管道执行、AEM升级和代码恢复完成后,Cloud Manager都会自动将更改跟踪器发送到New Relic One。 这些跟踪器在New Relic的​ 更改跟踪 ​视图中显示为更改事件,使您的团队能够将部署与应用程序性能、错误率和吞吐量中的变化关联起来。

支持的管道和工作流 supported-pipelines

以下Cloud Manager管道和最后两种工作流类型在New Relic One中生成更改跟踪器:

管道/工作流类型
描述
全栈(CI_CD部署)
全栈管道执行。 跟踪包括管道名称和执行ID。
Web层配置
Web层配置管道执行。 跟踪包括管道名称和执行ID。
前端
前端管道执行。 跟踪包括管道名称和执行ID。
配置
配置管道执行。 跟踪包括管道名称和执行ID。
AEM更新
AEM版本升级。 例如,从版本{}到版本{}。 环境更改事件完成后创建跟踪器。
还原代码
代码从特定存储库和分支中恢复操作。
NOTE
更改跟踪器当前仅支持Skyline环境。 超出范围的管道(例如按比例放大管道和Service Pack管道)不会生成跟踪器。

在New Relic One中查看更改跟踪器 view-change-trackers

在受支持的管道执行完成后,您可以在New Relic One中查看相应的更改跟踪器。

要在New Relic One中查看更改跟踪器:

  1. 通过Cloud Manager或直接访问New Relic One

  2. 导航到​APM和服务,并为相关环境选择应用程序。

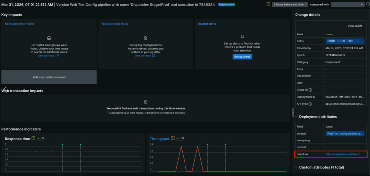
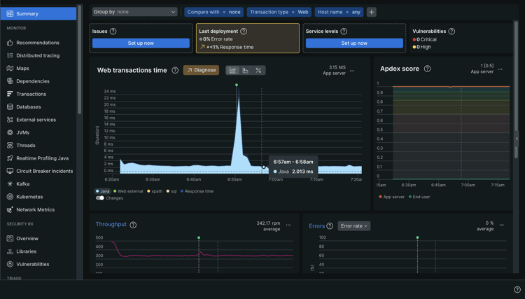
  3. 在应用程序摘要页面上,查找图表上的更改跟踪器指示器。 将鼠标悬停在跟踪器上可查看部署详细信息。

    更改Web事务时间图表上的跟踪器指示器

  4. 单击图表中的任何更改事件可打开详细视图。

    突出显示deepLink URL的 部署属性面板 更改事件的详细视图。

    右侧的​ 更改详细信息 ​面板除其他外显示实体、时间戳、纪元、类别、部署ID和API类型。

    对于Cloud Manager发送到New Relic One的每个更改跟踪器,右下方的​ 部署属性 ​面板会显示以下属性:

    table 0-row-2 1-row-2 2-row-2 3-row-2 4-row-2
    属性 描述
    版本 包括管道名称和执行ID的描述字符串。
    changelog 保留供将来使用。
    提交 保留供将来使用。
    deepLink 单击URL以链接回Cloud Manager中的管道执行页面。
  5. 要查看更改跟踪器的完整列表,请在左侧边栏中的​ 事件 ​下,单击​更改跟踪

    更改事件​表显示每个部署及其时间戳和版本说明。

    更改跟踪选项,更改事件表显示

TIP
将更改跟踪器与New Relic One的绩效指标结合使用,如​ 响应时间 ​和​吞吐量。 这些指标可帮助您确定特定部署是否引入了性能回归或改进。 可直接在更改事件详细信息页面上比较部署前和部署后的量度。

New Relic One用户访问权限疑难解答 troubleshooting

如果您被添加为New Relic One用户(如管理New Relic One用户中所述),并且找不到原始帐户确认电子邮件,则可以执行以下疑难解答步骤。

要对New Relic One用户访问权限进行故障排除:

  1. 导航至 New Relic 的登录页面,网址为 login.newrelic.com/login

  2. 单击​忘记密码?

    New Relic 登录

  3. 输入用于创建帐户的电子邮件地址,然后选择​发送我的重置链接

    输入电子邮件地址

  4. New Relic会向您发送一封电子邮件,其中包含确认帐户的链接。

如果您完成了注册过程,并且由于电子邮件或密码错误消息而无法登录到您的帐户,请通过Admin Console提交支持工单。

如果您没有收到来自New Relic的电子邮件,请执行以下操作:

使用说明 usage-notes

  • 最多可以添加 30 个用户。如果已达到最大用户数,请移除用户,以便能够添加新用户。
  • 添加到New Relic的用户为​ Basic ​类型。 有关详细信息,请参阅New Relic文档
  • AEM as a Cloud Service 仅提供 New Relic One APM 解决方案,不支持警报、日志记录或 API 集成。
NOTE
如果在您的New Relic One子帐户中连续超过30天未检测到​ 用户登录 ​活动,则APM代理将停止。 数据不会从AEM Cloud Service发送到New Relic。 在重新激活您的子帐户之前,不会再次发送数据。
按照本文档的激活您的New Relic One子帐户部分中的相同步骤重新激活您的New Relic One子帐户。

有关AEM as a Cloud Service计划的New Relic One产品的更多帮助或更多指导,请通过AEM支持门户打开支持工单。

常见问题解答 faqs

Adobe使用New Relic One监视什么?

Adobe 监控 AEM as a Cloud Service 作者,并通过 New Relic One 的 Java 插件发布和预览(如果可用)服务。Adobe 支持跨非生产和生产 AEM as a Cloud Service 环境的自定义 New Relic One APM 遥测和监控。

您的New Relic One帐户附加到Adobe维护的主帐户,并有多个应用程序向其报告;每个AEM as a Cloud Service环境三个。

  • 每个环境一个Author服务应用程序
  • 每个环境一个Publish服务应用程序(包括Golden Publish)
  • 每个环境一个预览服务应用程序

注意:

  • 每个应用程序使用一个许可证密钥。
  • AEM as a Cloud Service 环境仅向一个 New Relic One 帐户报告。
  • New Relic One的全面监控指标和事件将保留三个月。
Adobe是否从New Relic One发送警报通知?
Adobe仅出于可观察性目的提供New Relic One访问权限,不将其用于客户警报或内部运营警报。 使用用户通知配置文件发送任何事件的通知。
谁可以访问New Relic One云服务数据?
您的团队最多可以有 30 名成员获得完全读取权限。读取权限包括由New Relic One代理收集的所有APM指标。
是否支持自定义SSO配置?
Adobe 设置的 New Relic One 帐户不支持自定义 SSO 配置。
如果我已有本地New Relic订阅,该怎么办?

New Relic One 是 New Relic 推出的新可观察性平台,它使 Adobe 支持和您的团队能够在一个地方观察、监控和查看指标和事件。

New Relic One 为用户提供了跨所有帐户搜索的能力,用户可以在一个视图中访问和可视化来自所有服务和主机的数据。

Adobe支持使用New Relic One和其他工具监控AEM as a Cloud Service,而您的团队仍然可以使用New Relic提供本地服务和基础架构。 他们能够以可视化图表形式查看来自 Adobe New Relic One 帐户和客户管理的 New Relic 帐户的数据。

note note
NOTE
要在 New Relic One 中查看这两个数据集,用户必须具有正确的权限,并对这两个帐户(Adobe New Relic One 和客户管理的 New Relic 帐户)使用相同的登录方法。
我的New Relic One帐户的APM代理已停止。 发生什么情况?
如果在 30 天或更长时间内未检测到任何活动,APM 代理将停止。按照本文档的激活您的New Relic One子帐户部分中的相同步骤重新激活您的New Relic One子帐户。
recommendation-more-help
fbcff2a9-b6fe-4574-b04a-21e75df764ab