[仅限PaaS]{class="badge informative" title="仅适用于云项目(Adobe管理的PaaS基础架构)和内部部署项目上的Adobe Commerce 。"}

New Relic监控

New Relic使用PHP代理连接并监视您的基础结构和Commerce应用程序。 在Cloud环境连接到New Relic后,您可以登录到New Relic帐户以查看代理收集的数据。

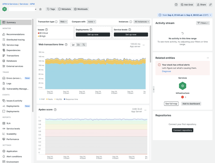
在​ APM和服务 ​页面上,选择​ 摘要 ​以查看有关应用程序的事务性信息。 此视图可帮助您识别潜在故障,并检查应用程序和服务的整体运行状况。

Cloud项目New Relic概述页面

从这个视图中,您可以跟踪遇到缓慢响应或瓶颈、应用程序吞吐量、Web错误等问题的事务。

查看跟踪的数据:

  • 最耗时 — 通过并行跟踪请求来确定耗时。 例如,在产品和类别视图中,您可能使用了最高的交易时间。 如果客户帐户页面突然在时间消耗方面排名靠前,则您的应用程序可能会受到呼叫或查询拖动性能的影响。

  • 最高吞吐量 — 根据传输字节的大小和频率识别点击量最多的页面。

所有收集的数据都详细介绍了传输数据、查询或​ Redis ​数据的操作所花费的时间。 如果查询导致问题,New Relic会提供信息以跟踪和响应这些问题。

TIP
有关使用此数据解决应用程序性能问题的详细信息,请参阅​_New Relic帮助中心_​中的使用Adobe Commerce解决性能问题

使用受管警报监视性能

Adobe为Adobe Commerce 警报策略提供 ​托管警报,以跟踪性能度量。 该策略包括一组警报,当基础架构或应用程序问题影响站点性能时,这些警报会设置阈值并触发警告和严重通知。 该策略会跟踪生产环境中的以下量度:

量度
数据收集
可用性
Apdex分数
APM
Pro和Starter
CPU使用情况
NRI
Pro
磁盘空间
NRI
Pro
错误率
APM
Pro和Starter
内存使用率
NRI
Pro
MariaDB查询加载
NRI
Pro
Redis内存
NRI
Pro

当站点基础设施或应用程序条件触发警报阈值时,New Relic会发送警报通知,以便您能够主动解决问题。 有关警报阈值的详细信息以及解决触发警报的问题的故障排除步骤,请参阅​ Adobe Commerce帮助中心 ​中的Adobe Commerce托管警报

TIP
对于Pro暂存和集成环境以及入门环境,请使用运行状况通知来监视磁盘空间。
PREREQUISITES
  • New Relic凭据 — 用于登录到云项目的New Relic帐户的凭据
  • 活动的New Relic集成 — 验证您的云环境是否已连接到New Relic
  • 工作流通知 — 配置至少一个工作流以接收警报通知

查看Adobe Commerce的托管警报

  1. 登录到您的New Relic帐户

  2. 找到Adobe Commerce ​托管警报:

    • 在Explorer导航菜单中,单击​ Alerts & AI

    • 在​ 检测 ​下,单击​ Alert Conditions & Policies

    • 验证在​ 警报条件和策略 ​视图顶部选择了您的帐户。

    • 在​ 策略 ​列表中,为Adobe Commerce 策略选择 ​托管警报。

      已生成警报策略

      note note
      NOTE
      如果​_Adobe Commerce托管警报_​策略不可用,请参阅​_Adobe Commerce帮助中心_​中的Adobe Commerce托管警报
  3. 单击​ Alert conditions ​选项卡以查看策略中定义的警报条件。

创建警报策略

请勿修改“Adobe Commerce的托管警报”策略中包含的任何警报。 Adobe会随着时间的推移更新和改善此策略中的警报条件,这会覆盖您添加到策略的任何自定义设置。

您可以创建警报策略,而不是修改现有警报。 然后,将警报条件复制到新策略中。

TIP
有关警报、警报策略和工作流的详细信息,请参阅​_New Relic_​文档中的警报简介

设置通知工作流

您现在可以设置​ 工作流(以前称为通知渠道),以根据过滤的数据(如警报策略)接收有关网站性能的通知。 当应用程序或基础架构上的条件触发警报时,有关性能问题的通知将发送到与警报策略关联的所有工作流。 当问题被确认和关闭时,您也会收到通知。

New Relic提供了用于配置不同类型工作流通知(包括电子邮件、Slack、PagerDuty、Webhook等)的模板。

配置工作流

  1. 登录到您的New Relic帐户

  2. 创建工作流。

    • 在Explorer导航菜单中,单击​ Alerts & AI

    • 在左侧导航栏的​ 扩充和通知 ​下,单击​ Workflows

    • 单击右侧的​ Add a workflow

      New Relic添加工作流

    • 在​ 配置工作流 ​页面上,输入工作流的名称。

    • 在​ 筛选数据 ​部分中,从​ Policy ​下拉列表中选择​ Managed Alerts for Adobe Commerce

    • 在​ 通知 ​部分中,选择一个渠道并按照说明操作。

    • 单击​ Test workflow ​验证您的配置。

  3. 单击​ Activate workflow

请参阅有关工作流的New Relic文档。

WARNING
“Adobe Commerce的托管警报”策略中的警报将默认工作流配置为通知在云基础架构客户上支持Adobe Commerce的Adobe团队。 请勿修改这些默认通道的配置,也不要删除分配给它们的警报策略。
recommendation-more-help
7c2b03ac-000c-497d-aba3-2c6dc720a938