1.2.5 Analysera Google Analytics-data med Customer Journey Analytics

Mål

  • Anslut vår BigQuery-datauppsättning till Customer Journey Analytics (CJA)
  • Koppla samman och anslut till Google Analytics med lojalitetsdata.
  • Bekanta dig med CJA UI

1.2.5.1 Skapa en anslutning

Gå till analytics.adobe.com om du vill komma åt Customer Journey Analytics.

demo

Gå till Anslutningar på Customer Journey Analytics hemsida.

Här ser du alla olika anslutningar mellan CJA och Platform. Dessa anslutningar har samma mål som rapporteringsprogram i Adobe Analytics. Insamlingen av data är dock helt annorlunda. Alla data kommer från Adobe Experience Platform datamängder.

Klicka på Skapa ny anslutning.

demo

Därefter visas gränssnittet Skapa anslutning.

demo

Använd följande för namnet: --aepUserLdap-- - GA + Loyalty Data Connection.

Du måste välja rätt sandlåda att använda. Välj din sandlåda på sandlådemenyn, som ska vara --aepSandboxName--. I det här exemplet är sandlådan som ska användas Tech Insiders.

Ange Genomsnittligt antal dagliga händelser till mindre än 1 miljon.

Nu kan du börja lägga till datauppsättningar på datamenyn. Klicka på Lägg till datauppsättningar.

demo

De datauppsättningar som ska läggas till är:

  • Demo System - Profile Dataset for CRM (Global v1.1)
  • Demo System - Event Dataset for BigQuery (Global v1.1)

Sök efter båda datauppsättningarna, markera kryssrutan för dem och klicka sedan på Nästa.

demo

Då ser du det här:

demo

Ändra Person-ID till loyaltyId för datauppsättningen Demo System - Event Dataset for BigQuery (Global v1.1) och ange Datakälltyp till Webbdata. Aktivera båda alternativen för Importera alla nya data och Fyll i alla befintliga data.

demo

Kontrollera att Person-ID är inställt på crmId för datauppsättningen Demo System - Event Dataset for BigQuery (Global v1.1) och ställ in datakälltypenwebbdata. Aktivera båda alternativen för Importera alla nya data och Fyll i alla befintliga data. Klicka på Lägg till datauppsättningar.

demo

Du kommer då att vara här. Klicka på Spara.

demo

När du har skapat din anslutning kan det ta några timmar innan dina data är tillgängliga i CJA.

Sedan visas anslutningen i listan över tillgängliga anslutningar.

demo

1.2.5.2 Skapa en datavy

När anslutningen är klar kan du nu gå vidare och påverka visualiseringen. En skillnad mellan Adobe Analytics och CJA är att CJA behöver en datavy för att rensa och förbereda data före visualisering.

En datavy liknar konceptet med virtuella rapportsviter i Adobe Analytics, där du definierar kontextmedvetna besöksdefinitioner, filtrering och även hur komponenterna anropas.

Du behöver minst en datavy per anslutning. Men för vissa fall är det bra att ha flera datavyer för samma anslutning, med målet att ge olika insikter till olika team.

Om ni vill att ert företag ska bli datadrivet bör ni anpassa hur data ska visas i varje team. Några exempel:

  • UX-värden endast för UX-designteamet
  • Använd samma namn för KPI:er och Metrics för Google Analytics som för Customer Journey Analytics så att digitalanalysteamet bara kan tala ett språk.
  • datavy filtrerad för att exempelvis visa data för 1 marknad, 1 varumärke eller endast för mobila enheter.

På skärmen Anslutningar markerar du kryssrutan framför den anslutning du just skapade. Klicka på Skapa datavy.

demo

Du omdirigeras till arbetsflödet Skapa datavy.

demo

Nu kan du konfigurera de grundläggande definitionerna för datavyn. Exempel på tidszon, tidsgräns för session eller filtrering av datavyn (segmenteringsdelen liknar den för virtuella rapportsviter i Adobe Analytics).

Anslutningen som du skapade i den föregående övningen har redan valts. Anslutningen har namnet --aepUserLdap-- - GA + Loyalty Data Connection.

Ge sedan datavyn ett namn enligt följande namnkonvention: --aepUserLdap-- - GA + Loyalty Data View.

Ange samma värde för beskrivningen: --aepUserLdap-- - GA + Loyalty Data View.

Innan vi gör någon analys eller visualisering måste vi skapa en datavy med alla fält, dimensioner och mått samt deras attribueringsinställningar.

Fält
Namngivningskonvention
Namnanslutning
--aepUserLdap-- - GA + Loyalty Data View
Beskrivning
--aepUserLdap-- - GA + Loyalty Data View
Externt ID
--aepUserLdap--GA

Klicka på Spara och fortsätt.

demo

Klicka på Spara.

demo

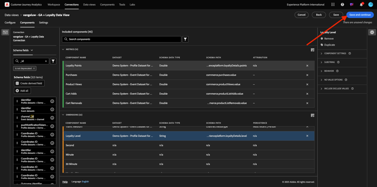
Nu kan du lägga till komponenter i datavyn. Som du ser läggs vissa mått och mått till automatiskt.

demo

Lägg till komponenterna nedan i datavyn. Se även till att uppdatera fältnamnen till egna namn. Det gör du genom att markera måttet eller dimensionen och uppdatera fältet Komponentnamn på den högra menyn.

Komponenttyp
Ursprungligt komponentnamn
Visningsnamn
Komponentsökväg
Mått
commerce.checkouts.value
Utcheckningar
commerce.checkouts.value
Mått
commerce.productListRemovals.value
Cart Removals
commerce.productListRemovals.value
Mått
commerce.productListAdds
Cart Adds
commerce.productListAdds
Mått
commerce.productViews.value
Produktvyer
commerce.productViews.value
Mått
commerce.purchases.value
Inköp
commerce.purchases.value
Mått
web.webPageDetails.pageViews
Sidvyer
web.webPageDetails.pageViews
Mått
punkter
Lojalitetspunkter
_experienceplatform.loyaltyDetails.points
Dimension
nivå
Lojalitetsnivå
_experienceplatform.loyaltyDetails.level
Dimension
channel.mediaType
Traffic Medium
channel.mediaType
Dimension
channel.typeAtSource
Traffic Source
channel.typeAtSource
Dimension
Spårningskod
Marknadsföringskanal
marketing.trackingCode
Dimension
gala
GOOGLE ANALYTICS ID
_experienceplatform.identification.core.gaid
Dimension
web.webPageDetails.name
Sidrubrik
web.webPageDetails.name
Dimension
Leverantör
Webbläsare
environment.browserDetails.vendor
Dimension
Typ
Enhetstyp
device.type
Dimension
loyaltyId
Förmåns-ID
_experienceplatform.identification.core.loyaltyId
Dimension
commerce.order.payments.transactionID
Transaktions-ID
commerce.order.payments.transactionID
Dimension
eventType
Händelsetyp
eventType
Dimension
tidsstämpel
Tidsstämpel
timestamp
Dimension
_id
Identifierare
_id

Då har du något sådant:

demo

Därefter måste du göra några ändringar i person- och sessionskontexten för vissa av de här komponenterna genom att ändra attributs- eller PR-inställningarna.

Ändra attribueringsinställningarna för nedanstående komponenter:

Komponent
Traffic Source
Marknadsföringskanal
Webbläsare
Traffic Medium
Enhetstyp
GOOGLE ANALYTICS ID

Det gör du genom att markera komponenten, klicka på Använd anpassad attribueringsmodell och ställa in modellSenaste och FörfallotidPersonrapporteringsfönster. Upprepa detta för alla ovannämnda komponenter.

demo

När du har gjort ändringarna i attribueringsinställningarna för alla de ovannämnda komponenterna bör du ha den här vyn. Klicka på Spara och fortsätt.

demo

Inga ändringar krävs på skärmen Inställningar. Klicka på Spara och avsluta.

demo

Nu kan du analysera Google Analytics-data i Adobe Analytics Analysis Workspace. Låt oss gå vidare till nästa övning.

1.2.5.3 Skapa ett projekt

Gå till Workspace i Customer Journey Analytics. Klicka på Skapa projekt

demo

Välj Tomt Workspace-projekt och klicka på Skapa.

demo

Du har nu ett tomt projekt:

demo

Spara först projektet och ge det ett namn. Du kan använda följande kommando för att spara:

OS
Kort klipp
Windows
Ctrl+S
Mac
Kommando + S

Du kommer att se den här popup-rutan. Använd den här namnkonventionen:

Namn
Beskrivning
--aepUserLdap-- – GA + Loyalty Workspace
--aepUserLdap-- – GA + Loyalty Workspace

Klicka sedan på Spara.

demo

Se sedan till att du väljer rätt datavy i skärmens övre högra hörn. Det här är datavyn som du skapade i föregående övning, med namnkonventionen --aepUserLdap-- - GA + Loyalty Data View.

demo

1.2.5.3.1 Frihandstabeller

Frihandstabeller fungerar mer eller mindre som pivottabeller i Excel. Välj något från det vänstra fältet och dra och släpp det i Frihand så får du en tabellrapport.

Frihandstabeller är nästan obegränsade. Du kan göra (nästan) vad som helst och det ger mycket värde jämfört med Google Analytics (eftersom det här verktyget har vissa analysbegränsningar). Detta är en av anledningarna till att läsa in Google Analytics-data i ett annat analysverktyg.

Låt oss se två exempel där du behöver använda SQL, BigQuery och lite tid för att besvara enkla frågor som inte går att göra i Google Analytics UI eller Google Data Studio:

  • Hur många kommer till kassan från Safari Browser som delats upp av marknadsföringskanalen? Kontrollera att utcheckningsmåttet filtreras av webbläsaren Safari. Vi har just dragit och släppt variabeln Browser = Safari över utcheckningskolumnen.

  • Som analytiker ser jag att kanalen för social marknadsföring har låga konverteringar. Jag använder Last Touch-attribuering som standard, men tänk om First Touch? När du placerar pekaren över ett mätresultat visas mätinställningarna. Där kan jag välja den attribueringsmodell jag vill ha. Du kan göra Attribution i GA (inte i en datatagbok) som en fristående aktivitet, men du kan inte ha andra mått eller mått som inte är relaterade till attribueringsanalys i samma tabell.

Låt oss svara på dessa frågor och lite mer med Analysis Workspace i CJA.

Välj först rätt datumintervall (Idag) till höger på panelen. CLick Apply.

demo

NOTE
Om du precis skapade dataanslutningen och datavyn kan du behöva vänta några timmar. CJA behöver lite tid för att fylla i historiska data när det finns en stor mängd dataposter.

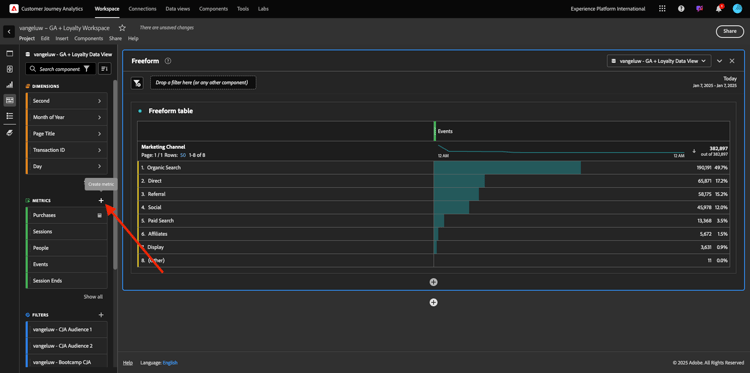
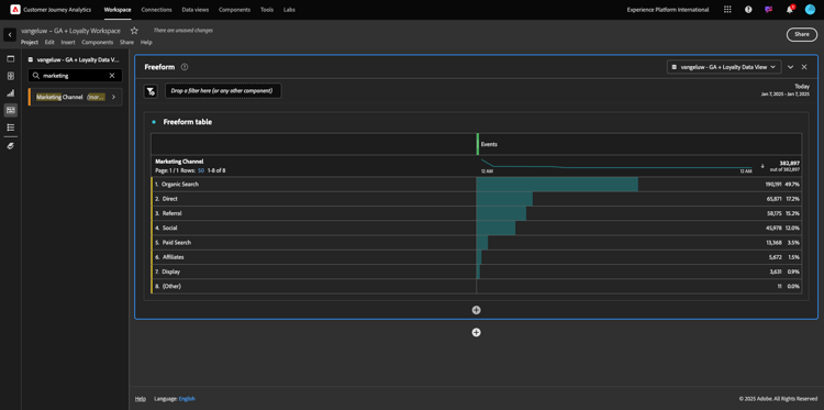
Låt oss dra och släppa några dimensioner och mätvärden för att analysera marknadsföringskanalerna. Använd först dimensionen Marknadskanal och dra och släpp den på arbetsytan i friformstabellen. (Klicka på Visa alla om du inte ser måttet direkt på Metrisk-menyn)

demo

Då ser du det här:

demo

Därefter måste du lägga till måtten i frihandstabellen. Du bör lägga till följande mått: Personer, sessioner, Produktvyer, Utcheckningar, Inköp, Konverteringsgrad (beräknade värden).

Innan du kan göra det måste du skapa det beräknade måttet konverteringsgraden. Det gör du genom att klicka på ikonen + bredvid Metrisk:

demo

Använd Konverteringsgrad som namn för beräknat mått och använd conversionRate för externt ID. Dra sedan måtten purchase och Sessions till arbetsytan. Ange Format till Procent och Decimalplatser till 2. Klicka slutligen på Spara.

demo

Klicka på Spara.

demo

Om du vill använda alla dessa mått i frihandstabellen drar och släpper du dem en i taget på frihandstabellen. Se exemplet nedan.

demo

Du får ett bord som det här:

demo

Som nämnts ovan ger Frihandstabeller dig friheten att utföra djupgående analyser. Du kan t.ex. välja vilken annan Dimension som helst för att dela upp ett specifikt mått i tabellen.

Du kan till exempel gå till dimensioner och söka efter och välja variabeln Webbläsare .

demo

Därefter visas en översikt över tillgängliga värden för denna Dimension.

demo

Välj Dimension Safari och dra och släpp det ovanpå ett mått, till exempel Utcheckningar. Då ser du det här:

demo

Då svarade du just på en potentiell fråga: Hur många personer kommer till kassan via Safari, som delats av Marketing Channel?

Låt oss nu svara på frågan om attribuering.

Hitta måttet Purchase i tabellen.

demo

Hovra över måttet och en inställningsikon visas. Klicka på den.

demo

En snabbmeny visas. Markera kryssrutan för icke-standardattribueringsmodell.

demo

På popup-menyn kan du enkelt ändra attribueringsmodellerna och uppslagsfönstret (som är ganska komplext att uppnå med SQL).

demo

Välj First Touch som din attribueringsmodell.

demo

Välj Person som Lookback-fönster.

demo

Klicka nu på Använd.

demo

Nu ser du att attribueringsmodellen för det aktuella måttet nu är First Touch.

demo

Du kan göra så mycket uppdelning som du vill, utan gränser för typer av variabler, segment, dimensioner eller datumintervall.

Något som är ännu mer speciellt är möjligheten att ansluta till valfri datauppsättning från Adobe Experience Platform för att berika de digitala beteendedata från Google Analytics. Exempel: offline, callcenter, lojalitet eller CRM-data.

För att visa upp den funktionen måste vi konfigurera din första uppdelning som kombinerar offlinedata med onlinedata. Välj dimensionen Lojalitetsnivå och dra och släpp den på valfri marknadsföringskanal, till exempel Organic Search:

demo

Låt oss sedan analysera vilken enhetstyp som används av kunder som kom till webbplatsen med Organic Search med en lojalitetsnivå som är Bronze. Ta Dimension Device Type och dra den till Bronze. Då ser du det här:

demo

Du ser att Lojalitetsnivån används för den första uppdelningen. Den här dimensionen kommer från en annan datauppsättning och ett annat schema än det du använde för BigQuery-kopplingen. Person-ID loyaltyID (Demo System - Event Schema för BigQuery (Global v1.1)) och loyaltyID (Demo System - Profile Schema for Loyalty (Global v1.1)) matchar varandra. Därför kan ni kombinera upplevelsehändelser från Google Analytics med profildata från lojalitetsschemat.

Vi kan fortsätta att dela upp raderna med segment eller specifika datumintervall (kanske för att återspegla vissa TV-kampanjer) för att ställa frågor till Customer Journey Analytics och få svar oavsett var du är.

Att uppnå samma slutresultat med SQL och sedan ett visualiseringsverktyg från tredje part är en stor utmaning. Speciellt när du ställer frågor och försöker få svar direkt. Customer Journey Analytics har inte denna utmaning och gör det möjligt för dataanalytiker att fråga data flexibelt och i realtid.

1.2.5.3.2 Tratt- eller utfallsanalys

Funktioner är ett bra sätt att förstå de viktigaste stegen i en kundresa. De här stegen kan också komma från offlineinteraktioner (till exempel från callcenter) och sedan kan du kombinera dem med digitala kontaktytor i samma tratt.

Med Customer Journey Analytics kan du göra det och mycket mer. Om du kommer ihåg Modul 13 kan vi högerklicka och göra saker som:

  • Analysera vart användarna ska gå efter ett bortfallssteg
  • Skapa ett segment från vilken punkt som helst av tratten
  • Se trenden när som helst i en linjegrafisk visualisering

Låt oss se en annan sak du kan göra: Hur är det med kundresan den här månaden jämfört med föregående månad? Och mobilen jämfört med datorn?

Här nedan skapar du två paneler:

  • Trattanalys (januari)
  • Trattanalys (februari)

Du kommer att se att vi jämför en tratt under olika tidsperioder (januari och februari) uppdelad efter enhetstyp.

Den här typen av analys är inte möjlig i Google Analytics användargränssnitt, eller är mycket begränsad. Så CJA ger ännu ett mervärde åt de data som hämtas av Google Analytics.

För att skapa din första utfallsvisualisering. Stäng den aktuella panelen för att börja från med en ny.

Titta på panelens högra sida och klicka på pilen för att stänga den.

demo

Klicka sedan på + för att skapa en ny panel.

demo

Välj Utfall-visualisering.

demo

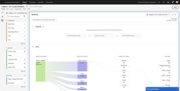
Som analytiker kan du föreställa dig att du vill förstå vad som händer med din huvudsakliga e-handelstratt: Hem > Intern sökning > Produktinformation > Utcheckning > Inköp.

Vi börjar med att lägga till några nya steg i tratten. Öppna dimensionen Sidnamn om du vill göra det.

demo

Då visas alla tillgängliga sidor som har besöktes.

demo

Dra och släpp Hem till det första steget.

demo

Använd Lagra sökresultat som ett andra steg

demo

Nu behöver du lägga till några e-handelsåtgärder. I Dimensions söker du efter Dimension Event Type-dimensionen. Klicka för att öppna dimensionen.

demo

Välj Produkt_Detail_Views och dra och släpp den i nästa steg.

demo

Välj Produkt_Utcheckningar och dra och släpp den i nästa steg.

demo

Ändra storlek på din utfallsvisualisering.

demo

Din utfallsvisualisering är nu klar.

Om du vill börja analysera och dokumentera insikterna är det alltid en bra idé att använda en Text-visualisering. Om du vill lägga till en Text-visualisering klickar du på ikonen Diagram i den vänstra menyn för att visa alla tillgängliga visualiseringar. Dra och släpp sedan textvisualiseringen på arbetsytan. Ändra storlek och flytta den så att den ser ut som bilden nedan.

demo

Och återigen, ändra storlek på den så att den passar kontrollpanelen:

demo

Bortfallsvisualiseringar tillåter även uppdelningar. Använd dimensionen Enhetstyp genom att öppna den och dra och släppa några av värdena på en i visualiseringen:

demo

Resultatet blir en mer avancerad visualisering:

demo

Med Customer Journey Analytics kan du göra det och mycket mer. Genom att högerklicka var som helst i utfallet kan du…

  • Analysera vart användarna ska gå från ett utfallssteg
  • Skapa ett segment från vilken punkt som helst av tratten
  • Träna alla steg i en linjevisualisering
  • Jämför alla trattar med olika tidsperioder på ett visuellt sätt.

Du kan till exempel högerklicka i ett steg i bortfallet för att se några av dessa analysalternativ.

demo

1.2.5.3.3 Flödesanalys och visualisering

Om du vill göra en avancerad flödesanalys med Google Analytics måste du använda SQL för att extrahera data och sedan använda en tredjepartslösning för visualiseringsdelen. Customer Journey Analytics kommer att hjälpa till med det.

I det här steget ska du konfigurera en flödesanalys som besvarar den här frågan: Vilka är de viktigaste bidragande kanalerna före en viss landningssida. Med två dra-och-släpp-funktioner och ett klick som analytiker kan ni upptäcka användarens flöde mot landningssidan med de två sista kontakterna i marknadsföringskanalerna.

Andra frågor som Customer Journey Analytics kan hjälpa dig att svara på:

  • Vilken är den huvudsakliga kombinationen av kanaler före en viss landningssida?
  • Vad gör att en användare avslutar sessionen när han/hon kommer till Product_Checkout? Vad var föregående steg?

Låt oss börja med en tom panel igen för att besvara dessa frågor. Stäng den aktuella panelen och klicka på +.

demo

Välj nu visualiseringen för Flöde.

demo

Nu ska vi konfigurera en kanalflödesanalys för flervägsmarknadsföring. Dra och släpp dimensionen för marknadsföringskanalen till området Postdimensioner.

demo

Nu kan du se de första inmatningssökvägarna:

demo

Klicka på den första banan för att gå ned på den.

demo

Nu kan du se nästa sökväg (marknadsföringskanal).

demo

Låt oss göra en tredje genomgång. Klicka på det första alternativet i den nya sökvägen, Referens.

demo

Nu bör du se visualiseringen så här:

demo

Låt oss komplicera saker och ting. Tänk dig att du vill analysera vad landningssidan var efter två marknadsföringsvägar? Om du vill göra det kan du använda en andra dimension för att ändra den sista banan. Hitta dimensionen Sidnamn och dra och släpp den så här:

demo

Nu ser du det här:

demo

Låt oss göra en annan flödesanalys. Den här gången ska du analysera vad som hände efter en specifik slutpunkt. Andra Analytics-lösningar kräver att du använder SQL/ETL och även här, ett visualiseringsverktyg från tredje part, för att uppnå samma sak.

Placera en ny Flödesvisualisering på panelen.

demo

Då får du den här:

demo

Hitta Dimension Event Type och dra och släpp den till området Exit dimension.

demo

Nu kan du se vilka händelsetyp-sökvägar som ledde kunderna till avfarten.

demo

Låt oss undersöka vad som hände innan utcheckningen är avslutad. Klicka på sökvägen Product_Checkouts:

demo

En ny åtgärdssökväg visas med data som inte är insiktsfulla.

demo

Låt oss analysera mer! Sök på Dimension sidnamn och dra och släpp den till den nya genererade sökvägen.

demo

Du har nu en avancerad flödesanalys klar på några minuter. Du kan klicka på de olika banorna för att se hur de ansluter från avslutningen till föregående steg.

demo

Nu har ni ett kraftfullt verktyg för att analysera trattar och utforska kundbeteendevägar över digitala men även offline-kontaktytor.

Glöm inte att spara ändringarna!

1.2.5.4 Dela projektet

IMPORTANT
Innehållet nedan är avsett som FYI - du behöver INTE dela ditt projekt med någon annan.

Obs! Du kan dela det här projektet med kollegor för att samarbeta eller för att analysera affärsfrågor tillsammans.

demo

demo

Nästa steg

Gå till Sammanfattning och förmåner

Gå tillbaka till Importera och analysera Google Analytics-data i Adobe Experience Platform med BigQuery Source Connector

Gå tillbaka till Alla moduler

recommendation-more-help
4bbf020c-24db-4a43-b239-88fab142f02d