1.3.2 Skapa scheman, datamodell och länkar

Nu kan du konfigurera din federerade databas i Adobe Experience Platform.

Logga in på Adobe Experience Platform via följande URL: https://experience.adobe.com/platform.

När du har loggat in loggar du in på Adobe Experience Platform hemsida.

Datainmatning

Innan du fortsätter måste du välja en sandlåda. Sandlådan som ska markeras har namnet --aepSandboxName--. När du har valt rätt sandlåda ser du skärmändringen och nu befinner du dig i din dedikerade sandlåda.

Datainmatning

1.3.2.1 Konfigurera en Federated databas i AEP

Klicka på Federated databaser på den vänstra menyn. Klicka sedan på Lägg till federerad databas.

FAC

Använd Label som --aepUserLdap-- - CitiSignal Snowflake och välj Snowflake som typ.

Under Mer information måste du fylla i dina inloggningsuppgifter, som ser ut så här:

FAC

Server:

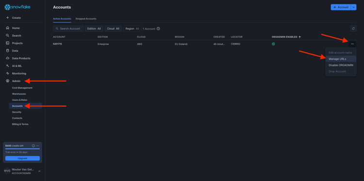
Gå till Admin > Konton i Snowflake. Klicka på den 3 bredvid ditt konto och klicka på Hantera URL:er.

FAC

Då ser du det här. Kopiera den aktuella URL:en och klistra in den i fältet Server i AEP.

FAC

Användare: användarnamnet som du skapade tidigare i övningen 1.3.1.1
Lösenord: det lösenord du skapade tidigare i övning 1.3.1.1
Database: use CITISIGNAL

Till slut borde du ha den här. Klicka på Testa anslutning. Om testet lyckas klickar du på Distribuera funktioner, som skapar funktioner på Snowflake-sidan som är nödvändiga för arbetsflödesmotorn.

När anslutningen har testats och funktioner har distribuerats lagras konfigurationen.

FAC

När du sedan går tillbaka till menyn Federerade databaser visas anslutningen där.

FAC

1.3.2.2 Skapa scheman i AEP

Klicka på Modeller på den vänstra menyn och gå sedan till Scheman. Klicka på Skapa schema.

FAC

Välj din federerade databas och klicka på Nästa.

FAC

Då ser du det här. Markera de fem tabeller du har skapat i Snowflake tidigare:

  • --aepUserLdap--_HOUSEHOLDS
  • --aepUserLdap--_MOBILE_DATA_USAGE
  • --aepUserLdap--_MONTHLY_DATA_USAGE
  • --aepUserLdap--_PERSONS
  • --aepUserLdap--_USERS

Klicka på Nästa.

FAC

AEP läser sedan in informationen för varje tabell och visar den i användargränssnittet.

För varje tabell kan du:

  • ändra schemats etikett
  • lägg till en beskrivning
  • byta namn på alla fält och ange deras synlighet
  • välj primärnyckel för schemat

För denna övning behövs inga ändringar.

Klicka på Klar.

FAC

Då ser du det här. Du kan klicka på ett schema och granska informationen. Klicka till exempel på --aepUserLdap--_PERSONS.

FAC

Du kommer då att se detta med möjlighet att redigera konfigurationen. Klicka på Data om du vill visa ett exempel på data som finns i Snowflake-databasen.

FAC

Sedan visas ett exempel på data. Dessa data läses in direkt från Snowflake och lagras inte i AEP.

FAC

1.3.2.3 Skapa en modell i AEP

Gå till Modeller på den vänstra menyn och gå sedan till Datamodell. Klicka på Skapa datamodell.

FAC

Använd --aepUserLdap-- - CitiSignal Snowflake Data Model för etiketten. Klicka på Skapa.

FAC

Klicka på Lägg till scheman.

FAC

Markera dina scheman och klicka på Lägg till.

FAC

Då ser du det här. Klicka på Spara.

FAC

PERSONER - ANVÄNDARE

Nu kan du börja definiera länkar mellan scheman. Om du vill börja definiera en länk måste du klicka på Skapa länkar.

FAC

Först måste du definiera länken mellan tabellen --aepUserLdap--_USERS och --aepUserLdap--_PERSONS.

Klicka på Lägg till.

FAC

HUSHÅLL - PERSONER

Du kommer då tillbaka hit. Klicka på Skapa länkar om du vill skapa en annan länk.

FAC

Därefter måste du definiera länken mellan tabellen --aepUserLdap--_HOUSEHOLDS och --aepUserLdap--_PERSONS.

Klicka på Lägg till.

FAC

ANVÄNDARE - MONTHLY_DATA_USAGE

Du kommer då tillbaka hit. Klicka på Skapa länkar om du vill skapa en annan länk.

FAC

Därefter måste du definiera länken mellan tabellen --aepUserLdap--_USERS och --aepUserLdap--_MONTHLY_DATA_USAGE.

Klicka på Lägg till.

FAC

ANVÄNDARE - HUSHÅLL

Du kommer då tillbaka hit. Klicka på Skapa länkar om du vill skapa en annan länk.

FAC

Därefter måste du definiera länken mellan tabellen --aepUserLdap--_USERS och --aepUserLdap--_HOUSEHOLDS.

Klicka på Lägg till.

FAC

ANVÄNDARE - MOBILE_DATA_USAGE

Du kommer då tillbaka hit. Klicka på Skapa länkar om du vill skapa en annan länk.

FAC

Därefter måste du definiera länken mellan tabellen --aepUserLdap--_USERS och --aepUserLdap--_MOBILE_DATA_USAGE.

Klicka på Lägg till.

FAC

Du borde se det här då. Klicka på Spara.

FAC

Konfigurationen av din Federated Database i Adobe Experience Platform är nu klar. Nu kan ni börja använda era federerade data i en federerad målgruppskomposition.

Nästa steg

Gå till 1.3.3 Skapa en federerad komposition

Gå tillbaka till Sammansatt målgrupp

Gå tillbaka till Alla moduler

recommendation-more-help
4bbf020c-24db-4a43-b239-88fab142f02d