1.3.2 Criar esquemas, modelo de dados e links

Agora você pode configurar o banco de dados federado no Adobe Experience Platform.

Faça logon no Adobe Experience Platform acessando esta URL: https://experience.adobe.com/platform.

Depois de fazer logon, você chegará à página inicial do Adobe Experience Platform.

Ingestão de dados

Antes de continuar, você precisa selecionar uma sandbox. A sandbox a ser selecionada é chamada --aepSandboxName--. Depois de selecionar a sandbox apropriada, você verá a alteração da tela e agora estará em sua sandbox dedicada.

Ingestão de dados

1.3.2.1 Configurar um banco de dados federado no AEP

Clique em Federated databases no menu esquerdo. Em seguida, clique em Adicionar banco de dados federado.

FAC

Como um Rótulo, use --aepUserLdap-- - CitiSignal Snowflake e, para o tipo, escolha Snowflake.

Em detalhes, você precisa preencher suas credenciais, que serão assim:

FAC

Servidor:

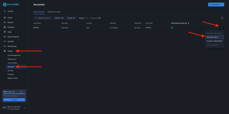
No Snowflake, vá para Admin > Contas. Clique no 3 ao lado da sua conta e clique em Gerenciar URLs.

FAC

Você verá isso. Copie a URL Atual e cole-a no campo Servidor do AEP.

FAC

Usuário: o nome de usuário criado anteriormente, no exercício 1.3.1.1
Senha: a senha criada anteriormente, no exercício 1.3.1.1
Banco de dados: usar CITISIGNAL

Então, finalmente, vocês deveriam ter isto. Clique em Testar Conexão. Se o teste for bem-sucedido, clique em Implantar Funções, o que criará funções no lado do Snowflake que são necessárias para o mecanismo de fluxo de trabalho.

Depois que a conexão for testada com sucesso e as funções forem implantadas, sua configuração será armazenada.

FAC

Volte para o menu Federated databases e você verá sua conexão lá.

FAC

1.3.2.2 Criar esquemas no AEP

No menu esquerdo, clique em Modelos e vá para Esquemas. Clique em Criar esquema.

FAC

Selecione o banco de dados federado e clique em Próximo.

FAC

Você verá isso. Selecione as 5 tabelas criadas no Snowflake antes de:

  • --aepUserLdap--_HOUSEHOLDS
  • --aepUserLdap--_MOBILE_DATA_USAGE
  • --aepUserLdap--_MONTHLY_DATA_USAGE
  • --aepUserLdap--_PERSONS
  • --aepUserLdap--_USERS

Clique em Next.

FAC

O AEP carregará as informações de cada tabela e as mostrará na interface do usuário.

Para cada tabela, é possível:

  • alterar o rótulo do schema
  • adicionar uma descrição
  • renomear todos os campos e definir sua visibilidade
  • selecionar a chave primária para o esquema

Para este exercício, não são necessárias alterações.

Clique em Concluído.

FAC

Você verá isso. Você pode clicar em qualquer schema e revisar as informações. Como exemplo, clique em --aepUserLdap--_PERSONS.

FAC

Você verá isso, com a capacidade de editar a configuração. Clique em Dados para ver uma amostra dos dados que estão no banco de dados do Snowflake.

FAC

Você verá uma amostra dos dados. Esses dados são carregados diretamente do Snowflake e não são mantidos no AEP.

FAC

1.3.2.3 Criar um modelo no AEP

No menu esquerdo, vá para Modelos e, em seguida, vá para Modelo de dados. Clique em Criar modelo de dados.

FAC

Para o rótulo, use --aepUserLdap-- - CitiSignal Snowflake Data Model. Clique em Criar.

FAC

Clique em Adicionar esquemas.

FAC

Selecione seus esquemas e clique em Adicionar.

FAC

Você verá isso. Clique em Salvar.

FAC

PESSOAS - USUÁRIOS

Agora é possível começar a definir links entre esquemas. Para começar a definir um link, você precisa clicar em Criar links.

FAC

Primeiro, você precisa definir o vínculo entre a tabela --aepUserLdap--_USERS e --aepUserLdap--_PERSONS.

Clique em Adicionar.

FAC

FAMÍLIAS - PESSOAS

Você estará de volta aqui. Clique em Criar links para criar outro link.

FAC

Em seguida, você precisa definir o vínculo entre a tabela --aepUserLdap--_HOUSEHOLDS e --aepUserLdap--_PERSONS.

Clique em Adicionar.

FAC

USUÁRIOS - MONTHLY_DATA_USAGE

Você estará de volta aqui. Clique em Criar links para criar outro link.

FAC

Em seguida, você precisa definir o vínculo entre a tabela --aepUserLdap--_USERS e --aepUserLdap--_MONTHLY_DATA_USAGE.

Clique em Adicionar.

FAC

USUÁRIOS - FAMÍLIAS

Você estará de volta aqui. Clique em Criar links para criar outro link.

FAC

Em seguida, você precisa definir o vínculo entre a tabela --aepUserLdap--_USERS e --aepUserLdap--_HOUSEHOLDS.

Clique em Adicionar.

FAC

USUÁRIOS - MOBILE_DATA_USAGE

Você estará de volta aqui. Clique em Criar links para criar outro link.

FAC

Em seguida, você precisa definir o vínculo entre a tabela --aepUserLdap--_USERS e --aepUserLdap--_MOBILE_DATA_USAGE.

Clique em Adicionar.

FAC

Você deverá ver isso. Clique em Salvar.

FAC

A configuração do Federated Database no Adobe Experience Platform está concluída. Agora você pode começar a usar seus dados federados em uma composição de público-alvo federado.

Próximas etapas

Ir para 1.3.3 Criar uma composição federada

Voltar para a Composição de Público-Alvo Federado

Voltar para Todos os módulos

recommendation-more-help
4bbf020c-24db-4a43-b239-88fab142f02d