Ferramentas de análise de log da CDN

Saiba mais sobre a Ferramenta de Análise de Log da CDN do AEM Cloud Service fornecida pela Adobe e como ela ajuda a obter insights sobre o desempenho da CDN e a implementação do AEM.

Visão geral

A Ferramenta de Análise de Log da CDN do AEM as a Cloud Service oferece painéis pré-criados que você pode integrar com o Splunk ou a pilha de ELK para monitoramento e análise em tempo real dos logs de CDN.

Com essa ferramenta, você pode obter monitoramento em tempo real e detecção proativa de problemas. Dessa forma, garantir uma entrega de conteúdo otimizada e medidas de segurança apropriadas contra ataques de DoS (Negação de Serviço) e DDoS (Negação de Serviço Distribuída).

Principais recursos

  • Análise simplificada de registros

  • Monitoramento em tempo real

  • Integração contínua

  • Painéis para

    • Identificar possíveis ameaças à segurança
    • Experiência mais rápida do usuário final

Visão geral do painel

Para iniciar rapidamente a análise de registro, o Adobe fornece painéis pré-criados para pilhas Splunk e ELK.

  • Taxa de ocorrência do cache da CDN: fornece insights sobre a taxa de ocorrências do cache total e a contagem total de solicitações por status HIT, PASS e MISS. Ele também fornece os principais URLs de HIT, PASS e MISS.

    Taxa de acertos do cache do CDN

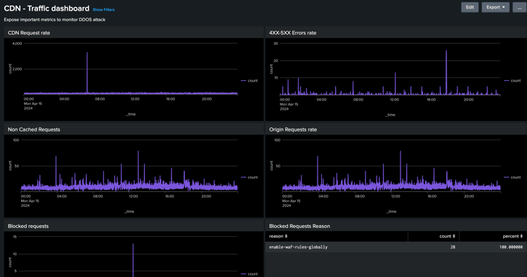
  • Painel de tráfego da CDN: fornece insights sobre o tráfego por meio da taxa de solicitação da CDN e da origem, taxas de erro 4xx e 5xx e solicitações não armazenadas em cache. Ele também fornece o máximo de solicitações CND e Origin por segundo por endereço IP de cliente e mais insights para otimizar as configurações de CDN.

    Painel de Tráfego da CDN

  • Painel do WAF: fornece informações por meio de solicitações analisadas, sinalizadas e bloqueadas. Ele também fornece os principais ataques pela WAF Flag ID, os 100 principais invasores por IP de cliente, país e agente de usuário e mais insights para otimizar as configurações do WAF.

    Painel do WAF

Integração com o Splunk

Para organizações que usam o Splunk e que habilitaram o encaminhamento de logs do AEMCS para suas instâncias do Splunk, é possível importar rapidamente os painéis pré-criados. Essa configuração facilita a análise de registro acelerada, fornecendo insights acionáveis para otimizar as implementações do AEM e mitigar as ameaças à segurança, como ataques de DOS.

Você pode começar a usar os painéis do Splunk para o guia de Análise de Log da CDN do AEMCS.

Integração de ELK

A pilha de ELK, composta por Elasticsearch, Logstash e Kibana, é outra opção poderosa para análise de log. É útil para organizações que não têm acesso a uma configuração do Splunk ou recursos de encaminhamento de logs. A configuração da pilha ELK localmente é simples, a ferramenta fornece o arquivo Docker Compose para começar rapidamente. Em seguida, você pode importar os painéis pré-criados e assimilar os logs de CDN baixados usando o Adobe Cloud Manager.

Você pode começar a usar o guia de Análise de Log do ELK Docker para AEM CS CDN.

recommendation-more-help
4859a77c-7971-4ac9-8f5c-4260823c6f69