1.1.5 Visualisatie met Customer Journey Analytics

Doelstellingen

  • Analysis Workspace-gebruikersinterface begrijpen
  • Leer een functie die Analysis Workspace zo verschillend maakt.
  • Leer hoe u in CJA analyseert met Analysis Workspace

Context

In deze oefeningen zult u Analysis Workspace binnen CJA gebruiken om productmeningen, producttrechters, kurn etc. te analyseren.

Wij zullen enkele vragen behandelen die in Module 7 - de Dienst van de Vraag worden gedaan zodat kunt u zien hoe gemakkelijk is om de zelfde vragen en meer in werking te stellen maar zonder SQL te gebruiken en slechts op de belemmering en dalingsfilosofie van Analysis Workspace te vertrouwen.

Laten wij het project gebruiken u in ​ 1.1.4 Voorbereiding van Gegevens in Analysis Workspace ​ creeerde, zo ga ​ https://analytics.adobe.com ​.

Klik om uw project te openen --aepUserLdap-- - Omnichannel Analysis.

demo

Als uw project is geopend en de gegevensweergave --aepUserLdap-- - Omnichannel Analysis is geselecteerd, kunt u uw eerste visualisaties gaan maken.

demo

Hoeveel productweergaven hebben we dagelijks

Allereerst moet u de juiste datums selecteren om de gegevens te analyseren. Ga naar de kalenderdropdown op de rechterkant van het canvas. Klik erop en selecteer het toepasselijke datumbereik.

demo

In het linkerzijmenu (componentengebied), vind de Berekende Metrische Kijken van het Product. Selecteer het en sleep het en laat vallen het binnen aan het canvas, op het hoogste recht binnen de vrije vormlijst.

demo

Automatisch zal de afmeting Dag worden toegevoegd om uw eerste lijst tot stand te brengen. Nu kunt u zien hoe uw vraag direct wordt beantwoord.

demo

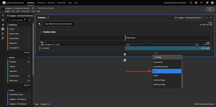
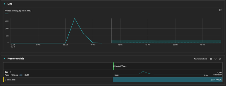
Klik vervolgens met de rechtermuisknop op het metrische overzicht. Klik visualiseren.

demo

Klik Lijn.

demo

Uw producten worden per uur weergegeven.

demo

U kunt het tijdwerkingsgebied in dag veranderen door op Montages binnen visualisatie te klikken.

demo

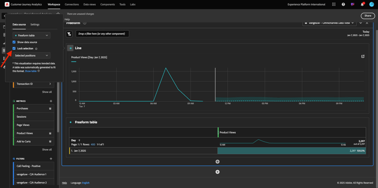
Klik op de punt naast Lijn om de Gegevens Source te beheren.

demo

Daarna, klik de Selectie van het Slot en selecteer Geselecteerde Punten om deze visualisatie te sluiten zodat het altijd een chronologie van de Mening van het Product toont.

demo

Vijf meest bekeken producten

Wat zijn de vijf belangrijkste producten die worden weergegeven?

Vergeet niet om het project nu en dan op te slaan.

OS
Korte snede
Windows
Control + S
Mac
Command + S

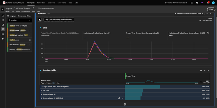
Laten we de beste 5 bekeken producten vinden. In het linkerzijmenu, vind de Naam van het Product - Dimension.

demo

Nu belemmering en laat vallen {de Naam van het 0} Product om de 3} dimensie van de Dag te vervangen:

Dat zal het resultaat zijn. Selecteer de vier productnamen en u zult de vizualization update zien.

demo

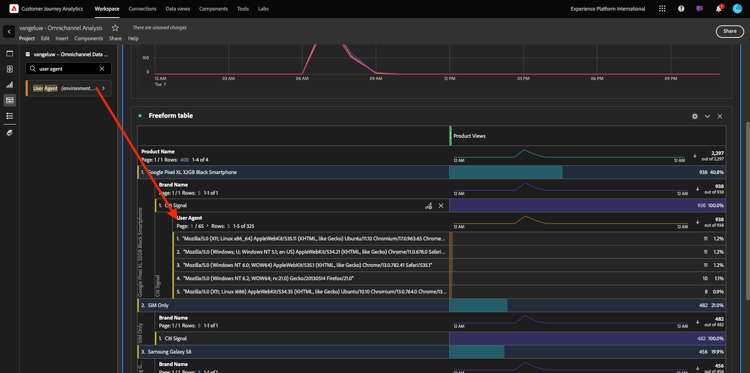
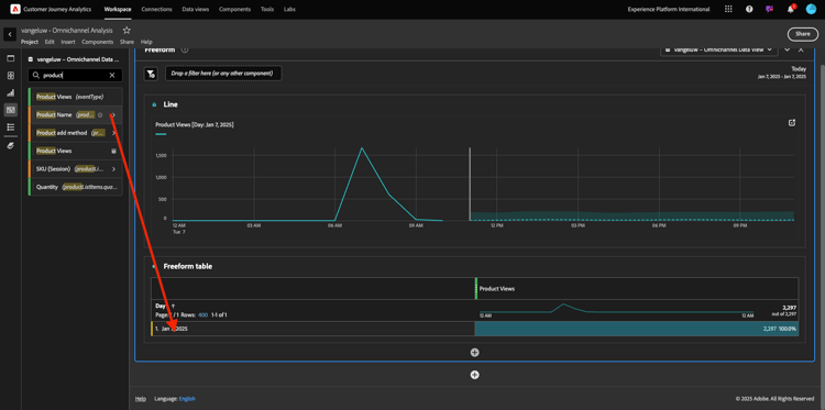
Probeer vervolgens een van de producten te splitsen op merknaam. Onderzoek naar brandName en sleep het onder de eerste productnaam.

demo

Daarna, doe een verdeling gebruikend de Agent van de Gebruiker. Onderzoek naar Agent van de Gebruiker en sleep het onder de merknaam.

demo

U zult dan dit zien:

demo

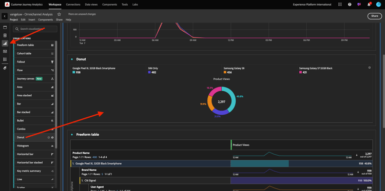
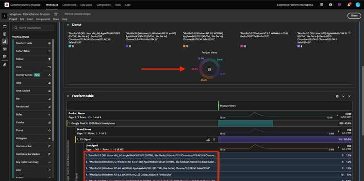
Tot slot kunt u meer visualisaties toevoegen. Zoek links onder visualisatie naar Donut . Neem Donut, belemmering-en-daling het op het canvas onder de visualisatie van de Lijn.

demo

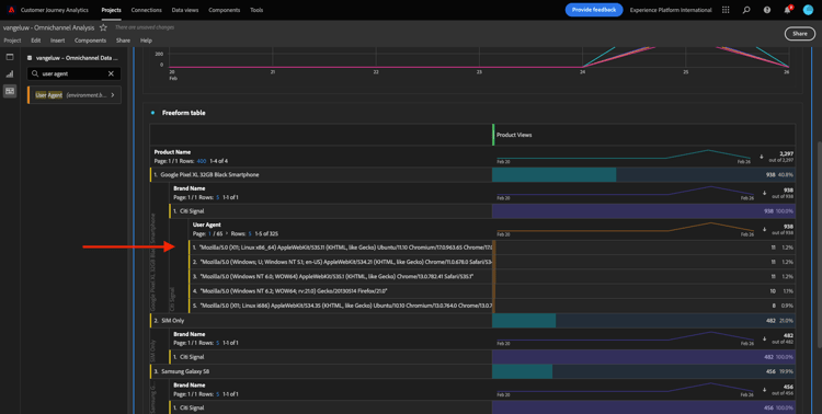
Daarna, in de Lijst, selecteer de eerste 5 rijen van de Agent van de Gebruiker van de onderbreking wij onder het Pixel XL 32GB Zwarte Smartphone van Google > Citi Signaal deden. Terwijl het selecteren van de 3 rijen, houd CTRL knoop (op Vensters) of Bevel knoop (op Mac). U zult de donutgrafiek zien bijwerken.

demo

U kunt zelfs het ontwerp aanpassen om beter leesbaar te zijn, door zowel de grafiek van de Lijn als de grafiek van de Donut kleiner te maken zodat kunnen zij naast elkaar passen:

demo

Klik op de punt naast Donut om de Gegevens Source te beheren.
Daarna, klik de Selectie van het Slot om deze visualisatie te sluiten zodat het altijd een chronologie van de Mening van het Product toont.

demo

Meer informatie over visualisaties met Analysis Workspace vindt u hier:

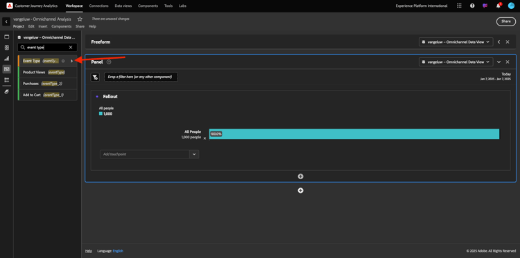
Trechter met productinteracties, van weergave tot aankoop

Er zijn veel manieren om deze kwestie op te lossen. Één van hen moet het Type van Interactie van het Product gebruiken en het op een vrije vormlijst gebruiken. Een andere manier is de Visualisatie van de a Vallout te gebruiken. Laten we de laatste gebruiken die we tegelijkertijd willen visualiseren en analyseren.

Sluit het huidige deelvenster door hier te klikken:

demo

Voeg nu een nieuw leeg paneel toe door op + te klikken voegt Leeg Comité toe.

demo

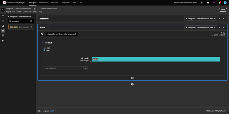
Klik de visualisatie Vallout.

demo

Selecteer hetzelfde datumbereik als in de vorige exercitie.

demo

Dan zie je dit.

demo

Vind het Type van de afmeting Gebeurtenis onder de componenten op de linkerkant. Klik op de pijl om de dimensie te openen.

demo

Alle beschikbare gebeurtenistypen worden weergegeven.

demo

Selecteer het punt commerce.productViews en sleep en laat vallen het op toevoegen Touchpoint gebied binnen de Visualisatie van de Vallout.

demo

Doe het zelfde met commerce.productListAdds en commerce.purchase en laat vallen hen op toevoegen Aanraakpunt gebied binnen de Visualisatie van de Vallout. Uw visualisatie ziet er nu als volgt uit:

demo

Je kunt hier veel doen. Sommige voorbeelden: vergelijk in de loop der tijd elke stap per apparaat of vergelijk elke stap per loyaliteit. Als u echter interessante zaken wilt analyseren, zoals waarom klanten geen artikelen kopen nadat ze een artikel aan hun winkelwagentje hebben toegevoegd, kunnen we het beste hulpmiddel in CJA gebruiken: klik met de rechtermuisknop.

Klik met de rechtermuisknop op het aanraakpunt commerce.productListAdds. Dan klik op val van de Onderbreking op dit aanraakpunt.

demo

Er wordt een nieuwe vrije-vormtabel gemaakt om te analyseren wat de mensen deden als ze niets hadden aangeschaft.

demo

Verander het Type van Gebeurtenis door Naam van de Pagina, in de nieuwe vrije lijst, om te zien welke pagina's zij in plaats van de Pagina van de Bevestiging van de Aankoop gaan.

demo

Wat doen de mensen op de plaats alvorens de Cancel pagina van de Dienst te bereiken?

Nogmaals, er zijn vele manieren om deze analyse uit te voeren. Laten we de flowanalyse gebruiken om het detectieonderdeel te starten.

Sluit het huidige paneel door hier te klikken en dan een nieuw leeg paneel toe te voegen door op + te klikken voegt het Lege Comité toe.

demo

Klik de visualisatie Stroom.

demo

Dan zie je dit. Selecteer hetzelfde datumbereik als in de vorige exercitie. Klik toepassen.

demo

Vind de afmeting Naam van de Pagina onder de componenten op de linkerkant en klik de pijl om de afmeting te openen.

demo

Alle weergegeven pagina's worden gevonden. Vind de paginanaam: annuleert Dienst.
De belemmering en laat vallen annuleert Dienst in de Visualisatie van de Stroom op het middelste gebied. Klik bouwen.

demo

U zult dan dit zien:

demo

Laten wij nu analyseren als de klanten die hebben bezocht annuleer de pagina van de Dienst op de website ook callcenter riepen, en wat het resultaat was.

Onder de afmetingen, ga terug en vind dan het Type van Interactie van de Vraag.
De belemmering en laat vallen Type van Interactie van de Vraag om de eerste interactie op het recht binnen de Visualisatie van de Stroom te vervangen.

demo

U ziet nu het steunkaartje van de klanten die het vraagcentrum na het bezoeken van roepen annuleert de pagina van de Dienst.

demo

Daarna, onder de dimensies, onderzoek naar het Etiketteren van de Vraag. De belemmering en laat vallen het om de eerste interactie op het recht binnen de Visualisatie van de Stroom te vervangen.

demo

U zult dan dit zien:

demo

Zoals u kunt zien, hebben wij een omnichannel analyse in werking gesteld gebruikend de Visualisatie van de Stroom. Daardoor hebben we ontdekt dat sommige klanten die van plan waren hun service te annuleren, een positief gevoel hadden nadat ze het callcenter hadden gebeld. Hebben we misschien hun gedachten veranderd met een promotie?

Hoe presteert de klanten met een Positief contact Callcenter tegen belangrijkste KPIs?

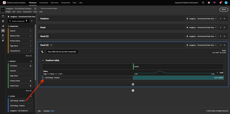
Laten wij eerst de gegevens segmenteren om slechts gebruikers met positieve vraag te krijgen. In CJA, worden de Segmenten genoemd Filters. Ga naar filters binnen het componentengebied (op de linkerkant) en klik +.

demo

Geef binnen de filterconstructor een naam op voor het filter

Naam
Beschrijving
Bellen - Positief
Bellen - Positief

demo

Onder de componenten (binnen de Bouwer van de Filter), vind het Keren van de Vraag en sleep en laat vallen het in de Definitie van de Bouwer van de Filter.

demo

Nu uitgezochte positief als waarde voor de filter.

demo

Verander het werkingsgebied om Persoonlijk niveau te zijn. Klik sparen.

demo

Dan ben je hier weer. Sluit het vorige deelvenster en voeg een nieuw leeg deelvenster toe door op + Lege deelvenster toevoegen te klikken.

demo

Selecteer hetzelfde datumbereik als in de vorige exercitie. Klik toepassen.

demo

Klik Vrije lijst van de Vorm.

demo

Sleep nu het filter dat u zojuist hebt gemaakt.

demo

Tijd voor het toevoegen van cijfers. Begin met Weergaven van het Product. Sleep en zet het neer in de vrije-vormlijst. U kunt ook de metrische Gebeurtenissen schrappen.

demo

Doe het zelfde met Mensen, toevoegen aan Kaart en Aankopen. Je komt dan met zo'n tafel.

demo

Dankzij de eerste stroomanalyse kwam er een nieuwe vraag op. Dus besloten we deze tabel te maken en een aantal KPI's te controleren op een segment om die vraag te beantwoorden. Zoals u kunt zien, is tijd aan inzicht veel sneller dan het gebruiken van SQL of het gebruiken van andere oplossingen van BI.

Customer Journey Analytics- en Analysis Workspace-opbergplaats

Zoals u in dit laboratorium hebt geleerd, hecht Analysis Workspace gegevens van alle kanalen samen om de volledige klantenreis te analyseren. Vergeet ook niet dat u gegevens naar dezelfde werkruimte kunt brengen die niet aan de reis is gekoppeld.
Het kan echt nuttig zijn om losgekoppelde gegevens in uw analyse te brengen om context aan de reis te geven. Voorbeelden zijn onder andere NPS-gegevens, enquêtes, Facebook Ads-gebeurtenissen of offline-interacties (niet geïdentificeerd).

Volgende stappen

Ga naar ​ Samenvatting & voordelen ​

Ga terug naar ​ Customer Journey Analytics ​

Ga terug naar ​ Alle modules ​

recommendation-more-help
4bbf020c-24db-4a43-b239-88fab142f02d