1.3.2 スキーマ、データモデル、リンクの作成

これで、Adobe Experience Platformでフェデレーテッド データベースを設定できます。

URL:https://experience.adobe.com/platform に移動して、Adobe Experience Platformにログインします。

ログインすると、Adobe Experience Platformのホームページが表示されます。

データ取り込み

続行する前に、サンドボックス を選択する必要があります。 選択するサンドボックスの名前は --aepSandboxName-- です。 適切なサンドボックスを選択すると、画面が変更され、専用のサンドボックスが表示されます。

データ取り込み

1.3.2.1 AEPでのフェデレーテッド データベースのセットアップ

左側のメニューで 連合データベース をクリックします。 次に、「連合データベースを追加」をクリックします。

FAC

ラベル として、--aepUserLdap-- - CitiSignal Snowflake を使用し、タイプとして Snowflake を選択します。

詳細で、資格情報を入力する必要があります。この資格情報は次のようになります。

FAC

サーバー:

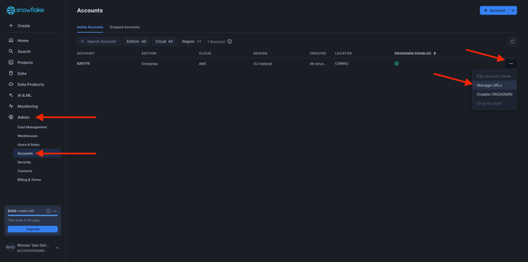
Snowflakeで、管理者/アカウント に移動します。 アカウントの横にある 3 をクリックし、「URL を管理」をクリックします。

FAC

その後、これが表示されます。 現在の URL をコピーし、AEPの サーバー フィールドに貼り付けます。

FAC

ユーザー:演習 1.3.1.1 で前に作成したユーザー名
パスワード:演習 1.3.1.1 で以前に作成したパスワード
データベース: CITISIGNAL を使用します

最後に、これを取得します。 接続をテスト をクリックします。 テストが成功した場合は、「関数をデプロイ」をクリックすると、ワークフローエンジンに必要な関数がSnowflake側に作成されます。

接続が正常にテストされ、機能がデプロイされると、設定が保存されます。

FAC

フェデレーション データベース メニューに戻ると、接続が表示されます。

FAC

AEP1.3.2.2 スキーマを作成するには

左側のメニューで モデル をクリックし、スキーマ に移動します。 スキーマを作成 をクリックします。

FAC

連合データベースを選択して、「次へ」をクリックします。

FAC

その後、これが表示されます。 以前にSnowflakeで作成した 5 つのテーブルを選択します。

  • --aepUserLdap--_HOUSEHOLDS
  • --aepUserLdap--_MOBILE_DATA_USAGE
  • --aepUserLdap--_MONTHLY_DATA_USAGE
  • --aepUserLdap--_PERSONS
  • --aepUserLdap--_USERS

次へ」をクリックします。

FAC

AEPは各テーブルの情報を読み込み、UI に表示します。

テーブルごとに、次の操作を実行できます。

  • スキーマのラベルを変更する
  • 説明を追加する
  • すべてのフィールドの名前を変更し、表示を設定する
  • スキーマのプライマリキーを選択

この演習では、変更は必要ありません。

完了」をクリックします。

FAC

その後、これが表示されます。 任意のスキーマをクリックして、情報を確認できます。 例として、「--aepUserLdap--_PERSONS」をクリックします。

FAC

設定を編集する機能が備わったことがわかります。 データ をクリックして、Snowflake データベースにあるデータのサンプルを表示します。

FAC

データのサンプルが表示されます。 このデータはSnowflakeから直接読み込まれ、AEPには保持されません。

FAC

AEP1.3.2.3 モデルを作成するには

左側のメニューで、モデル に移動し、データモデル に移動します。 データモデルを作成 をクリックします。

FAC

ラベルには、--aepUserLdap-- - CitiSignal Snowflake Data Model を使用します。 「作成」をクリックします。

FAC

スキーマを追加」をクリックします。

FAC

スキーマを選択し、「追加」をクリックします。

FAC

その後、これが表示されます。 「保存」をクリックします。

FAC

ユーザー – ユーザー

これで、スキーマ間のリンクの定義を開始できます。 リンクの定義を開始するには、「リンクを作成」をクリックする必要があります。

FAC

まず、テーブル --aepUserLdap--_USERS--aepUserLdap--_PERSONS の間のリンクを定義する必要があります。

追加」をクリックします。

FAC

世帯 – 人物

その後、ここに戻ります。 リンクを作成 をクリックして、別のリンクを作成します。

FAC

次に、テーブル --aepUserLdap--_HOUSEHOLDS--aepUserLdap--_PERSONS の間のリンクを定義する必要があります。

追加」をクリックします。

FAC

ユーザー – MONTHLY_DATA_USAGE

その後、ここに戻ります。 リンクを作成 をクリックして、別のリンクを作成します。

FAC

次に、テーブル --aepUserLdap--_USERS--aepUserLdap--_MONTHLY_DATA_USAGE の間のリンクを定義する必要があります。

追加」をクリックします。

FAC

ユーザー – 世帯

その後、ここに戻ります。 リンクを作成 をクリックして、別のリンクを作成します。

FAC

次に、テーブル --aepUserLdap--_USERS--aepUserLdap--_HOUSEHOLDS の間のリンクを定義する必要があります。

追加」をクリックします。

FAC

ユーザー – MOBILE_DATA_USAGE

その後、ここに戻ります。 リンクを作成 をクリックして、別のリンクを作成します。

FAC

次に、テーブル --aepUserLdap--_USERS--aepUserLdap--_MOBILE_DATA_USAGE の間のリンクを定義する必要があります。

追加」をクリックします。

FAC

この画像が表示されます。 「保存」をクリックします。

FAC

これで、Adobe Experience Platformでの Federated Database の設定が完了しました。 これで、連合オーディエンス構成で連合データの使用を開始できます。

次の手順

1.3.3 フェデレーション構成の作成 ​ に移動

Federated Audience Composition に戻る

​ すべてのモジュール ​ に戻る

recommendation-more-help
4bbf020c-24db-4a43-b239-88fab142f02d