Adobe Analytics との統合

Adobe Analytics との統合により、LLM Optimizer は組織の Adobe Analytics データと接続され、AI 駆動型の検出が実際の web サイトエンゲージメントやビジネス成果に結びつく仕組みを測定できます。 統合プロセスが完了すると、データは「ビジネスへの影響」タブの​ リファラルトラフィック ​ダッシュボードに表示されます。

LLM Optimizer は、Analytics データと AI 可視性インサイトをリンクさせることで、次を追跡するのに役立ちます。

  • AI が参照したページでのユーザーエンゲージメント。
  • AI 検出ジャーニーに関連したコンバージョンシグナル。
  • GEO 最適化のパフォーマンスへの影響。

この統合により、AI 可視性測定とビジネスパフォーマンス分析の間のギャップが埋められます。 チームは、AI の応答でブランドが表示される場所のみでなく、ユーザーが到着した後に発生する内容も確認できるようになりました。

対象 availability

IMPORTANT
Adobe Analytics との統合は、LLM Optimizer の有料オファーに含まれています。 無料体験版を使用しているお客様は、有料オファーにアップグレードするまで Adobe Analytics に接続できません。

リファラルトラフィックダッシュボードへの Adobe Analytics の接続 connect

接続フローは、リファラルトラフィックダッシュボードから次のように開始されます。

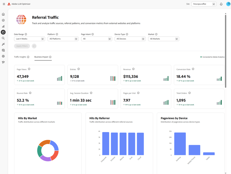
  1. リファラルトラフィックダッシュボードを開きます。 デフォルトのビューは​ トラフィックインサイト ​です。

    リファラルトラフィックダッシュボード、「トラフィックインサイト」タブ

  2. ビジネスへの影響」タブを選択します。 Analytics プロバイダーが接続されていない場合は、ビジネスへの影響を確認に接続​というバナーが Analytics に接続​と共に表示されます。

    Analytics に接続を含む「ビジネスへの影響」タブ

  3. Analytics に接続」を選択します。 これにより、「Analytics」タブの顧客設定ダッシュボードが開きます。

    顧客設定、「Analytics」タブ

  4. 資格情報​で、クライアント ID と​ クライアント秘密鍵 ​を入力し、「検証して続行」を選択します。 次の点に注意してください。

    • 検証して続行​は、両方のフィールドが入力された場合にのみ使用できます。
    • 検証が成功すると、レポートスイートが読み込まれます。
    • 必要なレポートスイートに対するアクセス権を持つテクニカルアカウントの​クライアント ID と​ クライアント秘密鍵 ​を使用します。

    Analytics 資格情報の検証して続行

  5. 設定​の下で、「レポートスイート」を選択します。

    レポートスイートが選択されると、LLM Optimizer はそのスイートで使用可能な「ページ URL ディメンション」オプションを読み込みます。

    レポートスイートが選択され、ディメンションが読み込まれています

  6. ページ URL ディメンション」(スイート固有のディメンションリスト)を選択し、「保存して有効にする」を選択します。

    • レポートスイートが選択され、ディメンションが読み込まれるまで、ページ URL ディメンション​は無効のままです。
    • 保存して有効にする​は、ページ URL ディメンションを選択した後にのみ使用できます。

    「ページ URL ディメンション」と「保存して有効にする」

  7. 保存後、設定には​ 接続済み ​ステータスが表示されます。 リファラルトラフィックダッシュボードに移動​を使用すると、リファラルトラフィックダッシュボードに戻ることができます。 「ビジネスへの影響」タブの​ リファラルトラフィック ​では、ステータスが Adobe Analytics に接続済み​と表示されます。

    設定での「Adobe Analytics に接続済み」と「ビジネスへの影響」

接続後 after-connect

  • LLM Optimizer は、過去 4 週間の完全なカレンダー週​と​ 現在までのカレンダー週 ​をバックフィルします。
  • バックフィル後、データは​ 前日全体 ​のデータを取得して​ 毎日 ​更新されます。
NOTE
バックフィルには数時間かかる場合があります。

仕組み how-it-works

設定

設定時に、LLM Optimizer が Adobe Analytics のデータ取り込みに使用するレポートスイートとページディメンションを定義します。 ページディメンションは、レポートスイートに応じて、標準 variables/page マッピングまたはカスタム eVar のいずれかになります。

LLM トラフィックの特定方法

LLM で発生したトラフィックは、Adobe Analytics のリファラータイプ - 対話型 AI ツールを使用して特定されます。

取り込まれたデータ data-ingested

次のデータは、LLM Optimizer で取り込まれます。

ディメンション

  • リファラードメイン
  • リファラータイプ
  • Country
  • デバイスタイプ
  • 選択されたページディメンション

指標

  • ページビュー
  • 訪問回数
  • 訪問者数
  • エントリ数
  • 終了数
  • バウンス
  • 単一ページ訪問数
  • 滞在時間
  • 買い物かご数
  • 買い物かごへの追加数
  • 買い物かごからの削除数
  • 買い物かご表示数
  • チェックアウト回数
  • 注文件数
  • 売上高
  • 購入点数

LLM Optimizer がこのデータを使用する仕組み

このデータセットは、LLM Optimizer の次のインサイトを強化します。

  • ページレベルの LLM トラフィックパフォーマンス。
  • LLM ソース間のリファラーパフォーマンス。
  • 地域とデバイスレベルのトレンド。
  • ダウンストリームのコマースの成果。

よくある質問 faq

Q:Adobe Analytics との統合は、体験版期間中も使用できますか?

いいえ。 統合は、LLM Optimizer の有料顧客のみが使用できます。

Q:収集または保存されるデータは何ですか?

上記の取り込まれたデータの章を参照してください。 LLM Optimizer は、生のヒットレベルのデータではなく、組織により承認された Adobe Analytics API からの集計済み指標を使用して動作します。

Q:データはどのように取り込まれますか?

組織は、LLM Optimizer が Adobe Analytics API にクエリを実行することを承認します。 LLM ソースに沿ったリファラルトラフィックは、これらの API を通じて消費されます。

Q:データが更新される頻度はどれくらいですか?

データは​ 毎日 ​更新されます(バックフィル完了後の前日まで)。

Q:生のヒットレベルのデータは LLM Optimizer に保存されますか?

いいえ。 トラフィックのパターンやトレンドを把握するには、集計済み​指標のみが使用されます。

Q:完全な URL、クエリ文字列またはページコンテンツは保存されますか?

選択したページディメンションに使用される完全な URL を取り込むことができます。クエリ文字列とページコンテンツは、この統合では取り込まれません。

Q:ユーザーID (ECID、IP アドレス、Cookie ID)は保存されますか?

いいえ。

Q:データが保持される期間はどれくらいですか?

保持ポリシーは進化する場合があることに留意してください。 現在、データは無期限に保存されます。

Q:データは転送中および保存時に暗号化されていますか?

現在、データは保存時ではなく転送中に暗号化されます。 今後のアップデートで変更される場合があります。

Q:履歴データはバックフィルされますか?

はい。 設定が正常に完了すると、過去 4 週間の完全なカレンダー週と現在のカレンダー週がバックフィルされます。 接続後も参照してください。

recommendation-more-help
llm-optimizer-help-main-toc