エンゲージメントの概要ダッシュボード

このダッシュボードは、エンゲージメントの包括的なビューを提供し、スナップショットドーナツグラフや経時的なトレンドを明らかにする折れ線グラフを通じて、アカウントと個々のインタラクションのリアルタイム指標を表示します。 エンゲージメントの取り組みを効果的に監視し、戦略を立てるのに役立ちます。

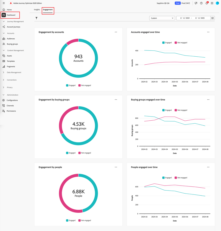
エンゲージメントダッシュボード にアクセスするには、左側のナビゲーションで ダッシュボード 項目を選択します。 次に、ページ上部の「エンゲージメント」タブを選択します。

​ エンゲージメントダッシュボード ​ {width="800" modal="regular"}

アカウント /購入グループ /人物ごとのエンゲージメント

円グラフでは、アカウント、購入グループ、または人物を、エンゲージメントのあるカテゴリとエンゲージメントのないカテゴリに分けます。 中央の図は、各カテゴリ内の合計数を表示し、全体的なエンゲージメントを一目で把握できます。

​ 口座及び人の関与 ​ {width="500"}

アカウント /購入グループ /時間の経過と共に関与する人物

これらの折れ線グラフは、アカウントまたは人物のエンゲージメントレベルの推移を表示します。 タイムスタンプ付きの水平軸の横に「エンゲージ済み」と「未エンゲージ」の明確な線を視覚化することで、トレンドとパターンを正確に示すことができます。 線の上にマウスポインターを置くと、特定の日付の正確な指標が表示されます。

​ 経年変化に応じた取引先企業や取引先企業によるエンゲージメント ​ {width="500"}

データのフィルタリング

表示されるデータは、日付範囲と属性でフィルタリングできます。

日付範囲フィルター

右上の 日付範囲フィルター を使用して、日付範囲に従ってデータをフィルタリングします。

​ 表示されたデータを日付範囲でフィルタリング ​ {width="380"}

カスタム 範囲の場合は、カレンダーツールを使用して開始日と終了日を指定できます。 終了日はデフォルトで現在の日付になります。

​ 表示されたデータを属性でフィルタリング ​ {width="380"}

属性フィルター

左上の フィルター フィルターアイコン )アイコンをクリックし、次の属性のいずれかを使用して表示データをフィルタリングします。

  • ソリューションに対する関心
  • エンゲージメントタイプ
  • 地域
  • 業界
  • 購買グループメンバーの役割

​ 表示されたデータを属性でフィルタリング ​ {width="500"}

データのフィルタリングに使用する各属性の値を選択し、「適用」をクリックします。

データの操作

データを操作するには、各グラフの右上にある メニューを使用します。

​ エンゲージメントダッシュボードデータ – アクションメニュー ​ {width="300"}

ドリルスルー

円グラフの場合は、「ドリルスルー」を選択すると、個々のグループのエンゲージメントデータの詳細な分析が表示されます。

グローバルフィルター(データ範囲と属性)がダッシュボードに適用されます。 左上の フィルター フィルターアイコン )アイコンをクリックし、ドリルスルー表示の ​ 属性フィルターの変更 ​ をクリックします。 右上の日付範囲セレクターを使用して、ドリルスルー表示の ​ 日付範囲を変更 ​ します。

​ ドリルスルーしてグラフデータにアクセス ​ {width="700" modal="regular"}

アカウント別のエンゲージメント
購買グループ別のエンゲージメント
顧客別のエンゲージメント
  • アカウント名

  • ステータス

  • エンゲージしたユーザー(数)

  • エンゲージメントアクティビティ(数)

  • 最終エンゲージメント (日付)

  • 購買グループ

  • アカウント

  • ソリューションに対する関心

  • ステータス

  • エンゲージメントアクティビティ(数)

  • 名前

  • ステータス

  • メール (アドレス)

  • エンゲージメントアクティビティ(数)

  • 最終エンゲージメント (日付)

右上の「」メニューアイコンをクリックし、「さらに表示 を選択して 拡張データとインサイトを表示 ​ を ​ できます。

さらに表示

拡張されたデータとインサイトについては、「さらに表示」を選択します。

​ 口座及び人の関与 ​ {width="700" modal="regular"}

グラフに応じて、次のデータに対する拡張データがあります。

アカウント /購入グループ /人物ごとのエンゲージメント
アカウント /購入グループ /時間の経過と共にエンゲージした人物
  • エンゲージ済み

  • エンゲージされていません

  • 日付

  • アカウント /購入グループ /人物(番号)

  • エンゲージ済み/エンゲージされていない

拡張データをコピーするには、右上の CSV をダウンロード をクリックします。

recommendation-more-help
6ef00091-a233-4243-8773-0da8461f7ef0