1.3.2 Creare schemi, modelli di dati e collegamenti

È ora possibile configurare il database federato in Adobe Experience Platform.

Accedi a Adobe Experience Platform da questo URL: https://experience.adobe.com/platform.

Dopo aver effettuato l’accesso, accedi alla home page di Adobe Experience Platform.

Acquisizione dei dati

Prima di continuare, devi selezionare una sandbox. La sandbox da selezionare è denominata --aepSandboxName--. Dopo aver selezionato la sandbox appropriata, la schermata cambia e ora sei nella sandbox dedicata.

Acquisizione dei dati

1.3.2.1 Configurare un database federato in AEP

Fai clic su Federated databases nel menu a sinistra. Quindi fare clic su Aggiungi database federato.

FAC

Come Etichetta, usa --aepUserLdap-- - CitiSignal Snowflake e per il tipo scegli Snowflake.

Nella sezione dei dettagli, devi compilare le credenziali, che avranno un aspetto simile a questo:

FAC

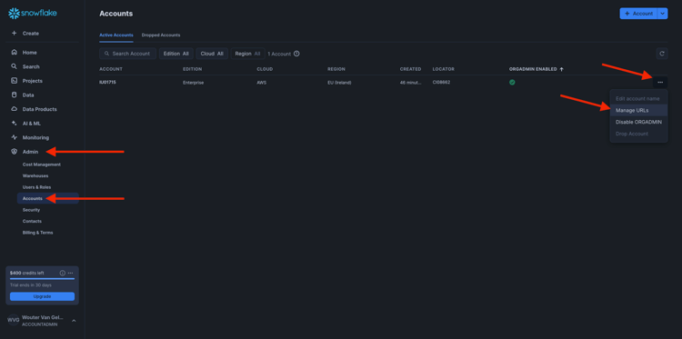
Server:

In Snowflake, vai a Amministratore > Account. Fai clic sul 3 accanto al tuo account e fai clic su Gestisci URL.

FAC

Poi vedrai questo. Copia l'URL corrente e incollalo nel campo Server in AEP.

FAC

Utente: il nome utente creato in precedenza, nell'esercizio 1.3.1.1
Password: la password creata in precedenza, nell'esercizio 1.3.1.1
Database: utilizzare CITISIGNAL

Quindi, alla fine, dovresti avere questo. Fare clic su Verifica connessione. Se il test ha esito positivo, fare clic su Distribuisci funzioni, per creare sul lato Snowflake le funzioni necessarie per il motore del flusso di lavoro.

Una volta verificata la connessione e distribuite le funzioni, la configurazione verrà archiviata.

FAC

Tornando al menu Database federati, la connessione verrà visualizzata.

FAC

1.3.2.2 Creazione di schemi in AEP

Nel menu a sinistra, fai clic su Modelli, quindi vai a Schemi. Fare clic su Crea schema.

FAC

Seleziona il database federato e fai clic su Avanti.

FAC

Poi vedrai questo. Seleziona le 5 tabelle create in Snowflake prima:

  • --aepUserLdap--_HOUSEHOLDS
  • --aepUserLdap--_MOBILE_DATA_USAGE
  • --aepUserLdap--_MONTHLY_DATA_USAGE
  • --aepUserLdap--_PERSONS
  • --aepUserLdap--_USERS

Fai clic su Avanti.

FAC

AEP carica quindi le informazioni di ciascuna tabella e le mostra nell’interfaccia utente.

Per ogni tabella è possibile:

  • modificare l’etichetta dello schema
  • aggiungi una descrizione
  • rinominare tutti i campi e impostarne la visibilità
  • seleziona la chiave primaria per lo schema

Per questo esercizio non sono necessarie modifiche.

Fai clic su Fine.

FAC

Poi vedrai questo. Puoi fare clic su qualsiasi schema e rivedere le informazioni. Ad esempio, fare clic su --aepUserLdap--_PERSONS.

FAC

Vedrai questo, con la possibilità di modificare la configurazione. Fai clic su Dati per visualizzare un esempio dei dati presenti nel database di Snowflake.

FAC

Viene quindi visualizzato un esempio dei dati. Questi dati vengono caricati direttamente da Snowflake e non vengono mantenuti in AEP.

FAC

1.3.2.3 Crea un modello in AEP

Nel menu a sinistra, vai a Modelli e quindi vai a Modello dati. Fare clic su Crea modello dati.

FAC

Per l'etichetta, utilizzare --aepUserLdap-- - CitiSignal Snowflake Data Model. Fai clic su Crea.

FAC

Fare clic su Aggiungi schemi.

FAC

Seleziona gli schemi e fai clic su Aggiungi.

FAC

Poi vedrai questo. Fai clic su Salva.

FAC

PERSONE - UTENTI

Ora puoi iniziare a definire i collegamenti tra schemi. Per iniziare a definire un collegamento, fai clic su Crea collegamenti.

FAC

È innanzitutto necessario definire il collegamento tra la tabella --aepUserLdap--_USERS e --aepUserLdap--_PERSONS.

Fai clic su Aggiungi.

FAC

FAMIGLIE - PERSONE

Allora tornerai qui. Fai clic su Crea collegamenti per creare un altro collegamento.

FAC

Definire quindi il collegamento tra la tabella --aepUserLdap--_HOUSEHOLDS e --aepUserLdap--_PERSONS.

Fai clic su Aggiungi.

FAC

UTENTI - MONTHLY_DATA_USAGE

Allora tornerai qui. Fai clic su Crea collegamenti per creare un altro collegamento.

FAC

Definire quindi il collegamento tra la tabella --aepUserLdap--_USERS e --aepUserLdap--_MONTHLY_DATA_USAGE.

Fai clic su Aggiungi.

FAC

UTENTI - FAMIGLIE

Allora tornerai qui. Fai clic su Crea collegamenti per creare un altro collegamento.

FAC

Definire quindi il collegamento tra la tabella --aepUserLdap--_USERS e --aepUserLdap--_HOUSEHOLDS.

Fai clic su Aggiungi.

FAC

UTENTI - MOBILE_DATA_USAGE

Allora tornerai qui. Fai clic su Crea collegamenti per creare un altro collegamento.

FAC

Definire quindi il collegamento tra la tabella --aepUserLdap--_USERS e --aepUserLdap--_MOBILE_DATA_USAGE.

Fai clic su Aggiungi.

FAC

Dovresti vedere questo. Fai clic su Salva.

FAC

L’impostazione del Federated Database in Adobe Experience Platform è ora completata. Ora puoi iniziare a utilizzare i dati federati in una composizione di pubblico federato.

Passaggi successivi

Vai a 1.3.3 Crea una composizione federata

Torna a Composizione pubblico federato

Torna a Tutti i moduli

recommendation-more-help
4bbf020c-24db-4a43-b239-88fab142f02d