Tableau de bord de présentation de l’engagement

Ce tableau de bord fournit une vue complète de l’engagement et présente des mesures en temps réel des interactions de compte et individuelles par le biais de graphiques en anneau à instantanés et de graphiques en courbes révélateurs de tendances au fil du temps. Cela vous permet de surveiller et de planifier efficacement vos efforts d’engagement.

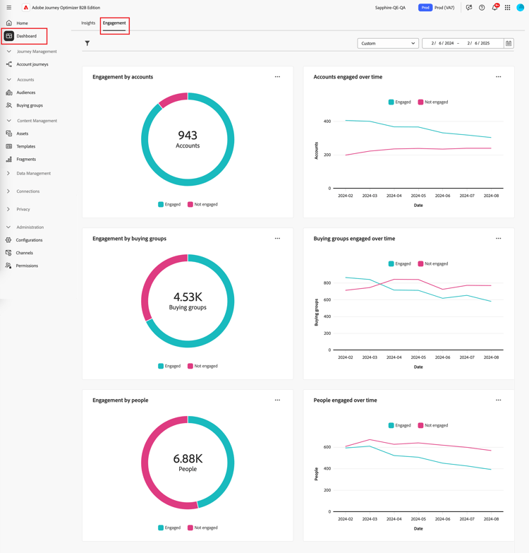
Pour accéder au tableau de bord Engagement, sélectionnez l’élément Tableau de bord dans le volet de navigation de gauche. Sélectionnez ensuite l’onglet Engagement en haut de la page.

Tableau de bord de l’engagement {width="800" modal="regular"}

Engagement par comptes / groupe d'achat / personnes

Les graphiques circulaires divisent les comptes, les groupes d'achat ou les personnes en catégories engagées et non engagées. La figure centrale affiche le nombre total au sein de chaque catégorie, ce qui permet de comprendre en un coup d’œil l’engagement global.

Engagement par comptes et par personnes {width="500"}

Comptes / groupes d'achat / personnes engagées dans le temps

Ces graphiques linéaires affichent les niveaux d’engagement des comptes ou des personnes au fil du temps. Avec des lignes distinctes pour « Engagé » et « Non engagé » visualisées le long d’un axe horizontal horodaté, vous pouvez identifier les tendances et les motifs. Vous pouvez pointer sur une ligne pour afficher des mesures précises pour une date donnée.

Engagement par comptes et par personnes au fil du temps {width="500"}

Filtrer les données

Vous pouvez filtrer les données affichées par période et attributs.

Filtre de période

Utilisez le filtre Période en haut à droite pour filtrer les données en fonction de la période.

Filtrer les données affichées par période {width="380"}

Pour la plage personnalisée, vous pouvez utiliser l’outil Calendrier pour spécifier une date de début et de fin. La date de fin par défaut est le jour en cours.

Filtrer les données affichées par attributs {width="380"}

Filtre d’attribut

Cliquez sur l’icône Filtrer ( Icône Filtrer ) en haut à gauche pour filtrer les données affichées à l’aide de l’un des attributs suivants :

  • Intérêt de la solution
  • Type d’engagement
  • Région
  • Secteur industriel
  • Rôle de personne membre du groupe d’achat

Filtrer les données affichées par attributs {width="500"}

Sélectionnez autant de valeurs pour chaque attribut que vous souhaitez utiliser pour filtrer les données et cliquez sur Appliquer.

Utiliser les données

Pour utiliser les données, utilisez le menu en haut à droite de chaque graphique.

Données du tableau de bord de l’engagement - menu Action {width="300"}

Analyser en amont

Pour un graphique en cercle, choisissez Analyser en amont pour une analyse approfondie des données d’engagement de chaque groupe.

Les filtres globaux (plage de données et attributs) appliqués au tableau de bord sont transférés. Cliquez sur l’icône Filtre ( Icône Filtre ) en haut à gauche pour modifier les filtres d’attribut pour la vue d’exploration amont. Utilisez le sélecteur de période en haut à droite pour modifier la période pour la vue d’exploration amont.

Accéder aux données du graphique en effectuant une exploration en amont {width="700" modal="regular"}

Engagement par comptes
Engagement par groupes d’achat
Engagement par personne
  • Nom du compte

  • Statut

  • Personnes engagées (nombre)

  • Activités d'engagement (nombre)

  • Dernier engagement (date)

  • Groupe d’achat

  • Compte

  • Intérêt de la solution

  • Statut

  • Activités d'engagement (nombre)

  • Nom

  • Statut

  • E-mail (adresse)

  • Activités d'engagement (nombre)

  • Dernier engagement (date)

Vous pouvez cliquer sur l’icône du menu en haut à droite et choisir Afficher plus pour afficher les données et informations étendues.

Afficher plus

Choisissez Afficher plus pour obtenir des données et des informations étendues.

Engagement par comptes et par personnes {width="700" modal="regular"}

En fonction du graphique, il existe des données étendues pour les éléments suivants :

Engagement par comptes / groupes d'achat / personnes
Comptes / groupes d'achat / personnes engagées dans le temps
  • Engagement

  • Non engagé

  • Date

  • Comptes / Groupes d'achat / Personnes (nombre)

  • Engagé/non engagé

Pour copier les données étendues, cliquez sur Télécharger CSV en haut à droite.

recommendation-more-help
6ef00091-a233-4243-8773-0da8461f7ef0