Panel de información general de participación

Este panel proporciona una vista completa de la participación y muestra métricas en tiempo real de interacciones de cuenta e individuales a través de gráficos circulares de instantáneas y gráficos de líneas que revelan tendencias a lo largo del tiempo. Le ayuda a monitorizar y a diseñar estrategias para sus esfuerzos de participación de forma eficaz.

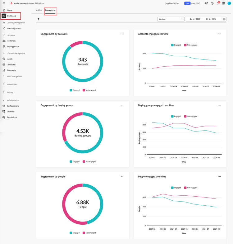
Para acceder al panel de participación, seleccione el elemento panel en el panel de navegación izquierdo. A continuación, seleccione la pestaña Participación en la parte superior de la página.

Panel de participación {width="800" modal="regular"}

Participación por cuentas / grupo de compra / personas

Los gráficos de círculos dividen cuentas, grupos de compra o personas en categorías comprometidas y no comprometidas. La figura central muestra el recuento total dentro de cada categoría, lo que proporciona una comprensión rápida de la participación general.

Participación de cuentas y personas {width="500"}

Cuentas / comprar grupos / personas comprometidas a lo largo del tiempo

Estos gráficos de líneas muestran los niveles de participación de cuentas o personas a lo largo del tiempo. Con líneas distintas para "Participado" y "No implicado", visualizadas junto a un eje horizontal con marca de tiempo, puede localizar tendencias y patrones. Puede situarse sobre una línea para mostrar métricas precisas para cualquier fecha determinada.

Participación por cuentas y por personas a lo largo del tiempo {width="500"}

Filtrado de datos

Puede filtrar los datos mostrados por intervalo de fechas y atributos.

Filtro de intervalo de fechas

Use el filtro de intervalo de fechas en la parte superior derecha para filtrar los datos según el intervalo de fechas.

Filtrar los datos mostrados por intervalo de fechas {width="380"}

Para el rango Custom, puede usar la herramienta de calendario para especificar una fecha de inicio y una de finalización. La fecha de finalización toma como valor predeterminado el día actual.

Filtrar los datos mostrados por atributos {width="380"}

Filtro de atributos

Haga clic en el icono Filtro ( Icono de filtro ) en la parte superior izquierda para filtrar los datos mostrados mediante cualquiera de estos atributos:

  • Interés de la solución
  • Tipo de participación
  • Región
  • Industria
  • Función de abonado del grupo de compras

Filtrar los datos mostrados por atributos {width="500"}

Seleccione tantos valores para cada atributo que desee usar para filtrar los datos y haga clic en Aplicar.

Interactúe con los datos

Para interactuar con los datos, utilice el menú en la parte superior derecha de cada gráfico.

Datos del panel de participación - menú de acción {width="300"}

Explorar en profundidad

Para un gráfico circular, elige Obtener detalles para obtener un análisis detallado de los datos de participación de cada grupo.

Los filtros globales (rango de datos y atributos) aplicados al panel se transfieren. Haga clic en el icono Filtro ( Icono de filtro ) en la parte superior izquierda para cambiar los filtros de atributo para la vista de obtención de detalles. Use el selector de intervalo de fechas en la parte superior derecha para cambiar el intervalo de fechas para la vista de obtención de detalles.

Obtener detalles para acceder a los datos del gráfico {width="700" modal="regular"}

Participación por cuentas
Participación por grupos de compras
Participación por personas
  • Nombre de la cuenta

  • Estado

  • Personas comprometidas (número)

  • Actividades de participación (número)

  • Último compromiso (fecha)

  • Grupo de compra

  • Cuenta

  • Interés de la solución

  • Estado

  • Actividades de participación (número)

  • Nombre

  • Estado

  • Correo electrónico (dirección)

  • Actividades de participación (número)

  • Último compromiso (fecha)

Puede hacer clic en el icono de menú en la parte superior derecha y elegir Ver más para ver datos y perspectivas ampliados.

Ver más

Elija Ver más para obtener datos y perspectivas ampliados.

Participación de cuentas y personas {width="700" modal="regular"}

Según el gráfico, hay datos ampliados para lo siguiente:

Participación por cuentas / comprar grupos / personas
Cuentas/grupos de compra/personas comprometidas a lo largo del tiempo
  • Interacciones

  • Sin participación

  • Fecha

  • Cuentas / Grupos de compra / Personas (número)

  • Comprometido/No comprometido

Para copiar los datos extendidos, haga clic en Descargar CSV en la parte superior derecha.

recommendation-more-help
6ef00091-a233-4243-8773-0da8461f7ef0