Adobe Analytics Integration

The Adobe Analytics integration connects LLM Optimizer with your organization’s Adobe Analytics data so you can measure how AI-driven discovery translates into real website engagement and business outcomes. After the integration process is complete, the data will be available in the Referral Traffic dashboard under the Business Impact tab.

By linking analytics data with AI visibility insights, LLM Optimizer helps you track:

  • User engagement on AI-referred pages.
  • Conversion signals tied to AI discovery journeys.
  • Performance impact of GEO optimizations.

This integration bridges the gap between AI visibility measurement and business performance analytics. Teams can now see not only where the brand appears in AI responses, but what happens after users arrive.

Availability availability

IMPORTANT
The Adobe Analytics integration is included in the paid LLM Optimizer offer. Customers using the free trial will not be able to connect Adobe Analytics until they upgrade to a paid offer.

Connect Adobe Analytics to the Referral Traffic dashboard connect

The connection flow starts from the Referral Traffic dashboard as follows:

  1. Open the Referral Traffic dashboard. The default view is Traffic Insights.

    Referral Traffic dashboard, Traffic Insights tab

  2. Select the Business Impact tab. If no analytics provider is connected, a banner appears: Connect to See Business Impact, with Connect to Analytics.

    Business Impact tab with Connect to Analytics

  3. Select Connect to Analytics. This opens the Customer Configuration dashboard on the Analytics tab.

    Customer Configuration, Analytics tab

  4. Under Credentials, enter the Client ID and Client Secret, then select Verify & Continue. Please note the following:

    • Verify & Continue is available only when both fields are filled.
    • After a successful verification, the report suites are loaded.
    • Use the Client ID and Client Secret of a technical account that has access to the report suite you need.

    Analytics credentials and Verify & Continue

  5. Under Configuration, choose a Report Suite.

    When a report suite is selected, LLM Optimizer loads the Page URL Dimension options available for that suite.

    Report suite selected and dimensions loading

  6. Choose a Page URL Dimension (suite-specific dimension list), then select Save & Enable.

    • Page URL Dimension stays disabled until a report suite is selected and dimensions have loaded.
    • Save & Enable is available only after you select a page URL dimension.

    Page URL dimension and Save & Enable

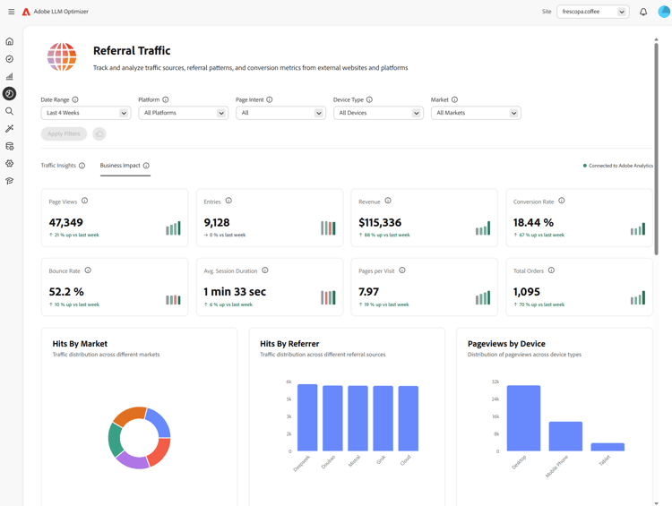
  7. After saving, the configuration should show the Connected status. You can return to the Referral Traffic dashboard with Go to Referral Traffic Dashboard. In Referral Traffic on the Business Impact tab, the status should appear as Connected to Adobe Analytics.

    Connected to Adobe Analytics in configuration and Business Impact

After you connect after-connect

  • LLM Optimizer backfills the last four full calendar weeks and the current calendar week to date.
  • After backfill, data is refreshed daily with a pull of the full prior day.
NOTE
The backfill may take a couple of hours to complete.

How it works how-it-works

Configuration

During setup, you define which report suite and page dimension LLM Optimizer uses for the Adobe Analytics ingestion. The page dimension can be the standard variables/page mapping or a custom eVar, depending on your report suite.

How LLM traffic is identified

LLM-originated traffic is identified by using the Adobe Analytics Referrer type — Conversational AI tools.

Data ingested data-ingested

The following data is ingested by LLM Optimizer:

Dimensions

  • Referrer domain
  • Referrer type
  • Country
  • Device type
  • Selected page dimension

Metrics

  • Page views
  • Visits
  • Visitors
  • Entries
  • Exits
  • Bounces
  • Single-page visits
  • Time spent
  • Carts
  • Cart additions
  • Cart removals
  • Cart views
  • Checkouts
  • Orders
  • Revenue
  • Units

How LLM Optimizer uses this data

This dataset powers LLM Optimizer insights for:

  • Page-level LLM traffic performance.
  • Referrer performance across LLM sources.
  • Regional and device-level trends.
  • Downstream commerce outcomes.

Frequently asked questions faq

Q: Is the Adobe Analytics integration available during the trial?

No. The integration is available only to paid LLM Optimizer customers.

Q: What data is collected or stored?

See the Data ingested chapter above. LLM Optimizer works with aggregated metrics from the Adobe Analytics APIs authorized by your organization not the raw hit-level data.

Q: How is data ingested?

Your organization authorizes LLM Optimizer to query Adobe Analytics APIs. Referral traffic aligned to LLM sources is consumed through those APIs.

Q: How often is data refreshed?

Data is refreshed daily (full prior day after backfill completes).

Q: Is raw hit-level data stored in LLM Optimizer?

No. Only aggregated metrics are used to understand traffic patterns and trends.

Q: Are full URLs, query strings or page content stored?

Full URLs used for the selected page dimension can be ingested; query strings and page content are not ingested for this integration.

Q: Are user identifiers (ECID, IP address, cookie IDs) stored?

No.

Q: How long is data retained?

Keep in mind that retention policies may evolve. Currently, data is stored indefinitely.

Q: Is data encrypted in transit and at rest?

Currently, data is encrypted in transit not at rest. This may change in future updates.

Q: Is historical data backfilled?

Yes. After a successful setup, the last four full calendar weeks and the current calendar week are backfilled. See also After you connect.

recommendation-more-help
e65680c9-2bec-439b-acb0-8209e7c74d0d