Analytics > Admin > Utilisation de l’appel au serveur > Utilisation actuelle
L’ensemble des chiffres affichés relatifs à l’utilisation et à l’engagement regroupent toutes vos sociétés de connexion et vos suites de rapports.
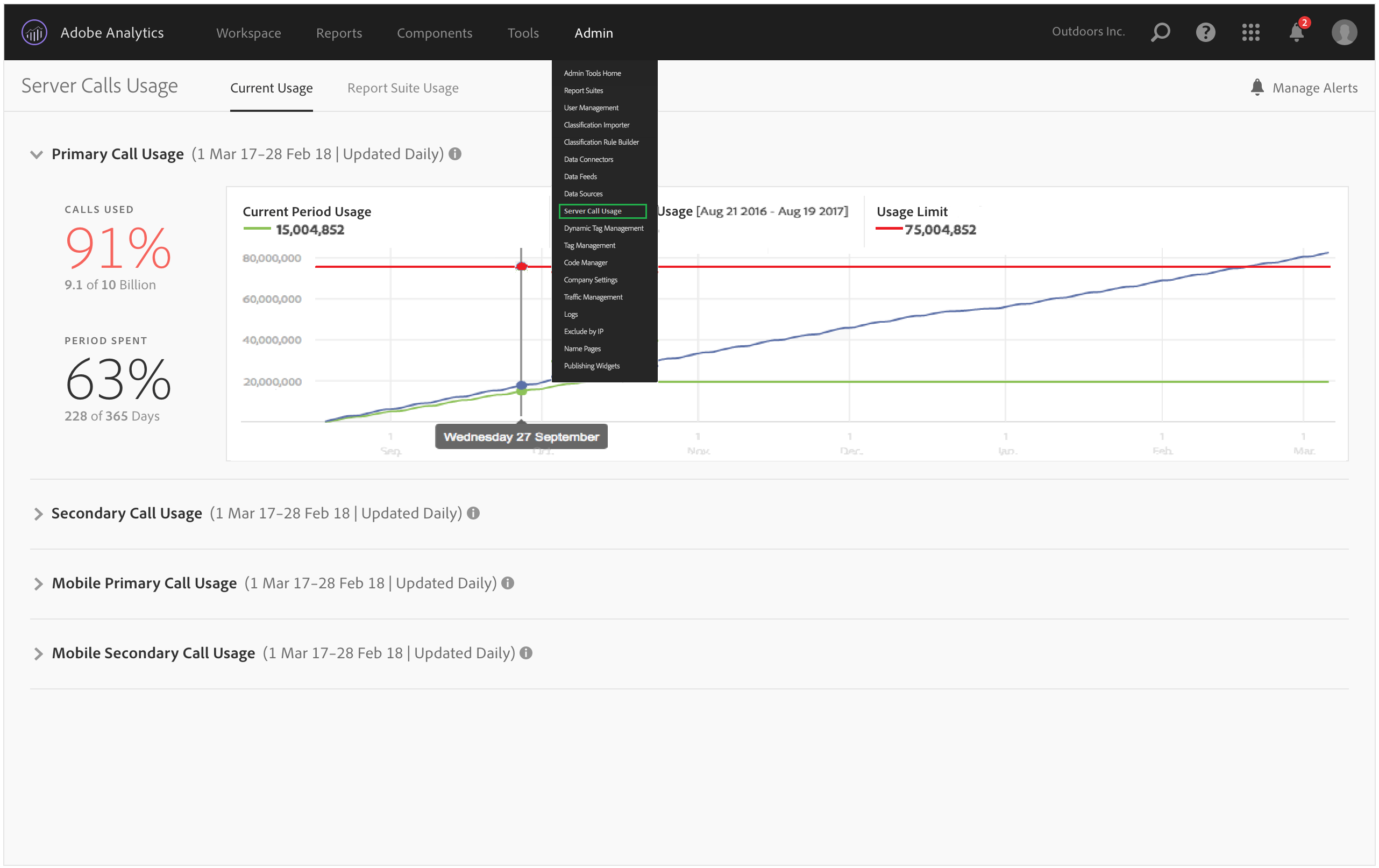
Le tableau de bord de l’utilisation actuelle :
affiche une ventilation de votre consommation d’appels au serveur et de votre engagement pour chaque type d’appels au serveur. Cet affichage peut différer en fonction des clients et correspond aux inclusions de votre contrat. Par exemple, vous avez peut-être sélectionné quatre affichages différents : appel au serveur principal et secondaire web et appels au serveur principal et secondaire mobile. Dans ce cas, cet affichage sera composé de quatre onglets, un pour chaque type. Dans chacun de ces onglets, vous pourrez voir la consommation pour la période d’utilisation actuelle ;
compare l’utilisation actuelle (ligne verte) à votre limite d’utilisation contractuelle (ligne rouge) ;

compare la période d’utilisation actuelle à celle de l’année précédente (ligne bleue) ; Bien entendu, la ligne bleue n’apparaitra que si votre société possède les données d’utilisation de l’appel au serveur de l’année précédente.
Si vous souhaitez afficher l’utilisation d’une période précédente, vous devez accéder à l’onglet Suite de rapports d’utilisation et télécharger les données d’utilisation d’une période précédente.
répertorie le pourcentage d’appels utilisé (en pourcentage et données brutes) et le pourcentage de la période d’utilisation passée (en pourcentage et données brutes) ;
est, par défaut, mis à jour quotidiennement, avec une latence de traitement de 5 jours ;
vous permet de réduire et d’étendre tous les rapports.

| Terme de l’interface utilisateur | Définition |
|---|---|
| Période d’utilisation actuelle (vert) | La période actuelle est basée sur la période d’utilisation. |
| Période d’utilisation précédente (bleu) | La période précédente est définie comme la période d’utilisation actuelle moins un an. |
| Limite d’utilisation (rouge) | Votre limite d’utilisation contractuelle pour la période d’utilisation en question. |