檢視目前伺服器呼叫使用量

「分析 > 管理員 > 伺服器呼叫使用量 > 目前使用量」

IMPORTANT
您看到的所有使用量和承諾使用量,是所有登入公司和報表套裝的累計值。

「目前使用量」控制面板

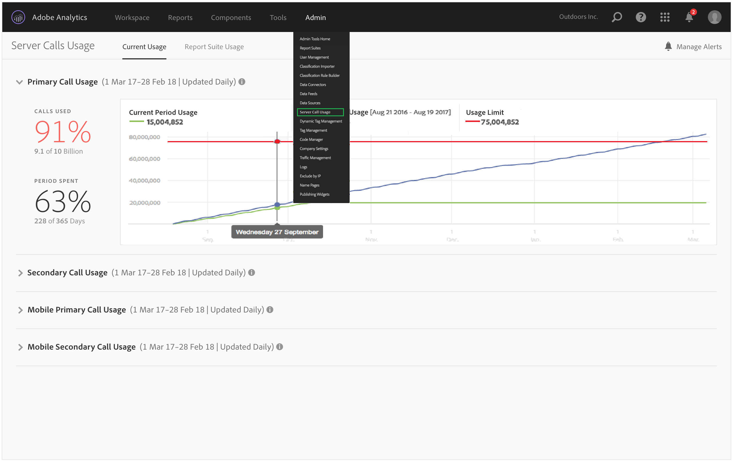
  • 顯示每種伺服器呼叫類型的伺服器呼叫耗用量和承諾使用量的明細。對於不同的客戶,此檢視可能不同,並且與您的合約包含的內容一致。例如,您可能已註冊 4 種不同類型的伺服器呼叫,分別是適用於 Web 的主要和次要伺服器,以及適用於行動的主要和次要伺服器。在這種情況下,此檢視包含 4 個標籤,每種類型一個標籤。在每個標籤中,您可以檢視目前使用期間的耗用量。

  • 將目前使用量 (綠線) 與合約使用限制 (紅線) 進行比較。

  • 將您目前期間的使用量與去年的使用量 (藍線) 進行比較。很顯然地,只有當貴公司擁有去年的伺服器呼叫使用量資料時,才會出現藍線。

    note note
    NOTE
    如果您想要檢視上個時段的使用量,您必須前往「報表套裝使用量」標籤下載上個時段的使用量資料。
  • 列出使用的呼叫百分比 (百分比和原始資料),以及實際使用期間的百分比 (百分比和原始資料)。

  • 預設情況下會每天更新,有 5 天的處理延遲。

  • 可讓您摺疊和展開所有小報告。

使用者介面術語
定義
目前期間使用量 (綠色)
目前期間是以使用期間為基礎。
先前期間使用情形 (藍色)
先前期間定義為目前使用期間減去 1 年。
使用量限制 (紅色)
此使用期間的合約使用量限制。
recommendation-more-help
2969e653-1f9b-4947-8b90-367efb66d529