現在のサーバーコールの使用状況の表示

Analytics管理者サーバーコールの使用状況現在の使用状況

IMPORTANT
表示されるすべての使用数およびコミットメント数は、すべてのログイン会社とレポートスイートにわたって累積したものです。

現在の使用状況ダッシュボードは、以下のように動作します。

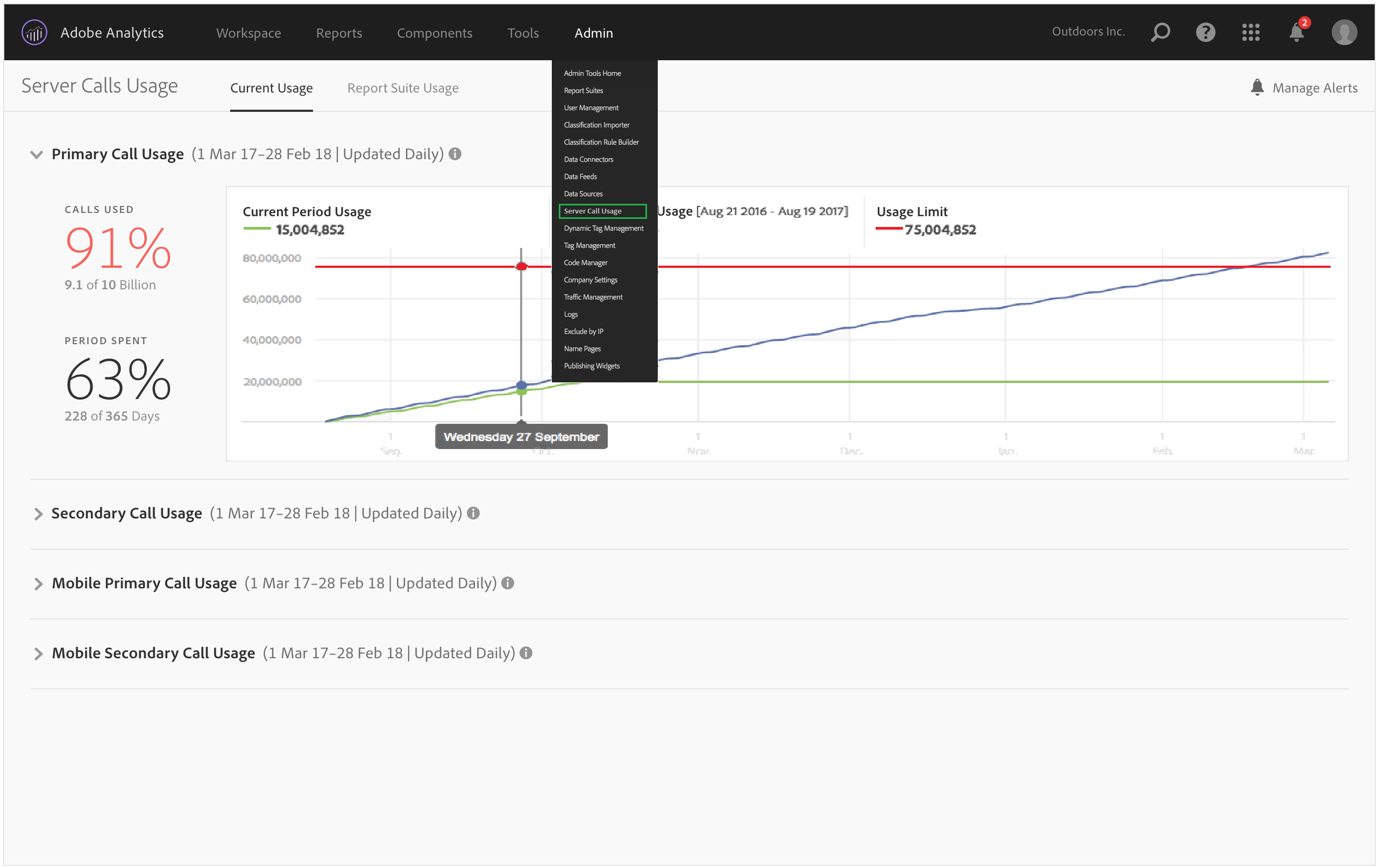
  • サーバーコールタイプごとに、サーバーコールの使用数とコミットメントの分類を表示します。この表示は顧客ごとに異なる可能性があり、契約内容に一致します。例えば、4 つの異なるタイプのサーバーコール(Web の場合のプライマリとセカンダリ、モバイルの場合のプライマリとセカンダリ)を契約したとします。この場合、表示は 4 つのタブ(タイプごとに 1 つずつ)で構成されます。各タブでは、現在の使用期間の使用数を表示できます。

  • 現在の使用状況(緑の線)と契約上の使用限度(赤の線)を比較します。

  • 現在の期間の使用状況と前年の使用状況(青の線)を比較します。言うまでもなく、青の線が表示されるのは、前年のサーバーコール使用状況データが会社にある場合だけです。

    note note
    NOTE
    前の期間の使用状況を表示する場合は、「レポートスイートの使用状況」タブに移動し、前の期間の使用状況データをダウンロードする必要があります。
  • 使用された呼び出しの数(全体に占める割合と生データ)と経過した使用期間(全体に占める割合と生データ)を一覧表示します。

  • デフォルトでは、5 日遅れで毎日更新されます。

  • すべてのレポートレットの折りたたみと展開が可能です。

UI 用語
定義
当期の使用状況(緑)
当期の使用状況は使用期間に基づいています。
前期の使用状況(青)
前期は、現在の使用期間の 1 年前と定義されます。
使用限度(赤)
この使用期間に設定されている契約上の使用限度です。
recommendation-more-help
2969e653-1f9b-4947-8b90-367efb66d529