1.2.5 Analysieren von Google Analytics-Daten mit Customer Journey Analytics

Ziele

  • Verbinden unseres BigQuery-Datensatzes mit Customer Journey Analytics (CJA)
  • Verbinden Sie Google Analytics mit Treuedaten und schließen Sie sich ihnen an.
  • Kennenlernen der CJA-Benutzeroberfläche

1.2.5.1 Verbindung herstellen

Navigieren Sie zu analytics.adobe.com, um auf Customer Journey Analytics zuzugreifen.

demo

Navigieren Sie auf der Customer Journey Analytics-Homepage zu Verbindungen.

Hier können Sie die verschiedenen Verbindungen sehen, die zwischen CJA und Platform hergestellt wurden. Diese Verbindungen verfolgen dasselbe Ziel wie Report Suites in Adobe Analytics. Die Erfassung der Daten ist jedoch völlig anders. Alle Daten stammen aus Adobe Experience Platform-Datensätzen.

Klicken Sie Neue Verbindung erstellen.

demo

Anschließend wird die Benutzeroberfläche Verbindung erstellen angezeigt.

demo

Verwenden Sie für den Namen Folgendes: --aepUserLdap-- - GA + Loyalty Data Connection.

Sie müssen die richtige zu verwendende Sandbox auswählen. Wählen Sie im Menü Sandbox Ihre Sandbox aus, die --aepSandboxName-- werden soll. In diesem Beispiel ist die zu verwendende Sandbox Tech Insiders.

Legen Sie die durchschnittliche Anzahl der täglichen Ereignisse auf weniger als 1 Million fest.

Im Menü Datensatz können Sie jetzt mit dem Hinzufügen von Datensätzen beginnen. Klicken Sie Datensätze hinzufügen.

demo

Die hinzuzufügenden Datensätze sind:

  • Demo System - Profile Dataset for CRM (Global v1.1)
  • Demo System - Event Dataset for BigQuery (Global v1.1)

Suchen Sie nach beiden Datensätzen, aktivieren Sie deren Kontrollkästchen und klicken Sie dann auf Weiter.

demo

Sie sehen dann Folgendes:

demo

Ändern Sie für den Demo System - Event Dataset for BigQuery (Global v1.1) die Personen-ID in loyaltyId und setzen Sie den Datenquellentyp auf Web-Daten. Aktivieren Sie beide Optionen für Alle neuen Daten importieren und Alle vorhandenen Daten aufstocken.

demo

Stellen Sie für die Demo System - Event Dataset for BigQuery (Global v1.1) sicher, dass Personen-ID auf crmId gesetzt ist, und setzen Sie Datenquellentyp auf Web-Daten. Aktivieren Sie beide Optionen für Alle neuen Daten importieren und Alle vorhandenen Daten aufstocken. Klicken Sie Datensätze hinzufügen.

demo

Dann bist du hier. Klicken Sie auf Speichern.

demo

Nachdem Sie Ihre Verbindung erstellt haben, kann es einige Stunden dauern, bis Ihre Daten in CJA verfügbar sind.

Anschließend wird Ihre Verbindung in der Liste der verfügbaren Verbindungen angezeigt.

demo

1.2.5.2 Datenansicht erstellen

Nachdem Sie Ihre Verbindung hergestellt haben, können Sie jetzt mit der Beeinflussung der Visualisierung fortfahren. Ein Unterschied zwischen Adobe Analytics und CJA besteht darin, dass CJA eine Datenansicht benötigt, um die Daten vor der Visualisierung zu bereinigen und vorzubereiten.

Eine Datenansicht ähnelt dem Konzept von Virtual Report Suites in Adobe Analytics, wo Sie kontextabhängige Besuchsdefinitionen, Filter und auch die Aufrufart der Komponenten definieren.

Es wird mindestens eine Datenansicht pro Verbindung benötigt. In einigen Anwendungsfällen ist es jedoch von Vorteil, mehrere Datenansichten für dieselbe Verbindung zu haben, mit dem Ziel, verschiedenen Teams unterschiedliche Einblicke zu gewähren.

Wenn Sie möchten, dass Ihr Unternehmen datengesteuert wird, sollten Sie anpassen, wie Daten in jedem Team angezeigt werden. Einige Beispiele:

  • UX-Metriken nur für das UX-Design-Team
  • Verwenden Sie für KPIs und Metriken für Google Analytics dieselben Namen wie für Customer Journey Analytics, damit das Digital-Analytics-Team nur eine Sprache sprechen kann.
  • Die Datenansicht wurde gefiltert, um beispielsweise Daten nur für einen Markt, eine Marke oder nur für Mobilgeräte anzuzeigen.

Aktivieren auf dem Bildschirm Verbindungen“ das Kontrollkästchen vor der soeben erstellten Verbindung. Klicken Sie Datenansicht erstellen.

demo

Sie werden zum Workflow Datenansicht erstellen“.

demo

Jetzt können Sie die grundlegenden Definitionen für Ihre Datenansicht konfigurieren. Dinge wie Zeitzone, Sitzungs-Timeout oder die Filterung der Datenansicht (der Segmentierungsteil ähnelt Virtual Report Suites in Adobe Analytics).

Die Verbindung die Sie in der vorherigen Übung erstellt haben, ist bereits ausgewählt. Ihre Verbindung heißt --aepUserLdap-- - GA + Loyalty Data Connection.

Geben Sie als Nächstes Ihrer Datenansicht einen Namen, der dieser Namenskonvention folgt: --aepUserLdap-- - GA + Loyalty Data View.

Geben Sie denselben Wert für die Beschreibung ein: --aepUserLdap-- - GA + Loyalty Data View.

Bevor wir eine Analyse oder Visualisierung durchführen können, müssen wir eine Datenansicht mit allen Feldern, Dimensionen und Metriken und ihren Attributionseinstellungen erstellen.

Feld
Namenskonvention
Name der Verbindung
--aepUserLdap-- - GA + Loyalty Data View | Vangeluw - GA- und Treueprogramm-Datenansicht
Beschreibung
--aepUserLdap-- - GA + Loyalty Data View
Externe ID
--aepUserLdap--GA

Klicken Sie Speichern und fortfahren.

demo

Klicken Sie auf Speichern.

demo

Sie können jetzt Komponenten zu Ihrer Datenansicht hinzufügen. Wie Sie sehen können, werden einige Metriken und Dimensionen automatisch hinzugefügt.

demo

Fügen Sie die folgenden Komponenten zur Datenansicht hinzu. Stellen Sie außerdem sicher, dass Sie die Feldnamen in Anzeigenamen ändern. Wählen Sie dazu die Metrik oder Dimension aus und aktualisieren Sie das Feld Komponentenname im rechten Menü.

Komponententyp
Ursprünglicher Komponentenname
Anzeigename
Komponentenpfad
Metrik
commerce.checkouts.value
Checkouts
commerce.checkouts.value
Metrik
commerce.productListRemovals.value
Entnahmen aus Warenkorb
commerce.productListRemovals.value
Metrik
commerce.productListAdds
Hinzufügungen zum Warenkorb
commerce.productListAdds
Metrik
commerce.productViews.value
Produktansichten
commerce.productViews.value
Metrik
commerce.purchases.value
Käufe
commerce.purchases.value
Metrik
web.webPageDetails.pageViews
Seitenansichten
web.webPageDetails.pageViews
Metrik
Punkte
Treuepunkte
_experienceplatform.loyaltyDetails.points
Dimension
Ebene
Treuestufe
_experienceplatform.loyaltyDetails.level
Dimension
channel.mediaType
Traffic Medium
channel.mediaType
Dimension
channel.typeAtSource
Traffic-Quelle
channel.typeAtSource
Dimension
Trackingcode
Marketing-Kanal
marketing.trackingCode
Dimension
GAID
GOOGLE ANALYTICS ID
_experienceplatform.identification.core.gaid
Dimension
web.webPageDetails.name
Seitentitel
web.webPageDetails.name
Dimension
Anbieter
Browser
environment.browserDetails.vendor
Dimension
Typ
Device Type
device.type
Dimension
LoyaltyId
Treue-ID
_experienceplatform.identification.core.loyaltyId
Dimension
commerce.order.payments.transactionID
Transaction ID
commerce.order.payments.transactionID
Dimension
eventType
Ereignistyp
eventType
Dimension
Zeitstempel
Zeitstempel
timestamp
Dimension
_id
ID
_id

Sie erhalten dann etwas wie das Folgende:

demo

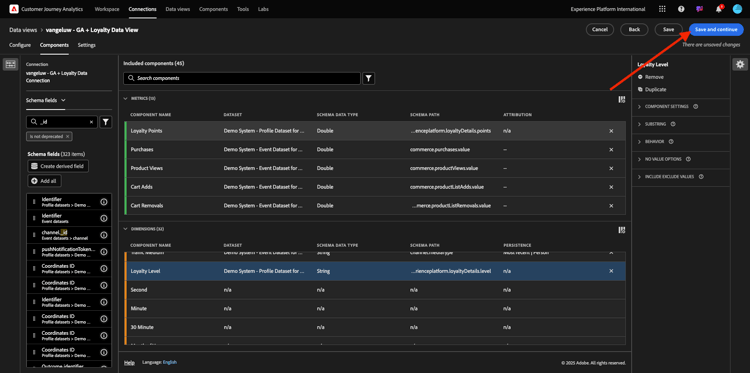
Als Nächstes müssen Sie einige Änderungen am Personen- und Sitzungskontext für einige dieser Komponenten vornehmen, indem Sie die Einstellungen Attribution oder Persistenz ändern.

Ändern Sie die Attributionseinstellungen für die folgenden Komponenten:

Komponente
Traffic-Quelle
Marketing-Kanal
Browser
Traffic Medium
Device Type
GOOGLE ANALYTICS ID

Wählen Sie dazu die Komponente aus, klicken Sie auf Benutzerdefiniertes Attributionsmodell verwenden und legen Sie Modell auf Zuletzt verwendet und Gültigkeit auf Personen-Reporting-Fenster. Wiederholen Sie dies für alle oben genannten Komponenten.

demo

Nachdem Sie die Änderungen an den Attributionseinstellungen für alle oben genannten Komponenten vorgenommen haben, sollten Sie diese Ansicht haben. Klicken Sie Speichern und fortfahren.

demo

Auf dem Einstellungen sind keine Änderungen erforderlich. Klicken Sie auf Speichern und beenden.

demo

Sie können jetzt Google Analytics-Daten in Adobe Analytics Analysis Workspace analysieren. Gehen wir zur nächsten Übung über.

1.2.5.3 Erstellen eines Projekts

Wechseln Sie in Customer Journey Analytics zu Workspace. Klicken Sie Projekt erstellen

demo

Wählen Sie Leeres Workspace-Projekt und klicken Sie auf Erstellen.

demo

Sie haben jetzt ein leeres Projekt:

demo

Speichern Sie zunächst Ihr Projekt und geben Sie ihm einen Namen. Sie können den folgenden Befehl verwenden, um zu speichern:

Betriebssystem
Abkürzung
Windows
Strg+S
Mac
Befehl + S

Es wird ein Popup angezeigt. Bitte diese Namenskonvention verwenden:

Name
Beschreibung
--aepUserLdap-- – GA + Loyalty Workspace
--aepUserLdap-- – GA + Loyalty Workspace

Klicken Sie anschließend auf Speichern.

demo

Wählen Sie anschließend die richtige Datenansicht in der oberen rechten Ecke Ihres Bildschirms aus. Dies ist die Datenansicht, die Sie in der vorherigen Übung erstellt haben, mit der --aepUserLdap-- - GA + Loyalty Data View der Namenskonvention.

demo

1.2.5.3.1 Freiformtabellen

Freiformtabellen funktionieren mehr oder weniger als Pivot-Tabellen in Excel. Sie wählen etwas aus der linken Leiste aus, ziehen es in die Freiform und Sie erhalten einen Tabellenbericht.

Freiformtabellen sind nahezu unbegrenzt. Sie können (fast) alles tun, und dies bringt im Vergleich zu Google Analytics so viel Wert (da dieses Tool einige Analyseeinschränkungen aufweist). Dies ist einer der Gründe, warum Sie Google Analytics-Daten in ein anderes Analyse-Tool laden sollten.

Nachfolgend sehen Sie zwei Beispiele, in denen Sie SQL, BigQuery und einige Zeit benötigen, um einfache Fragen zu beantworten, die in der Google Analytics-Benutzeroberfläche oder in Google Data Studio nicht möglich sind:

  • Wie viele Personen gelangen zur Kasse über den Safari-Browser, aufgeteilt nach Marketing-Kanal? Beachten Sie, dass die Checkout-Metrik vom Safari-Browser gefiltert wird. Wir haben gerade die Variable Browser = Safari auf die Checkout-Spalte gezogen und dort abgelegt.

  • Als Analyst kann ich sehen, dass der Social-Media-Marketing-Kanal niedrige Konversionen hat. Ich verwende die Attribution Letztkontakt als Standard, aber wie sieht es mit Erstkontakt aus? Wenn Sie den Mauszeiger über eine beliebige Metrik bewegen, werden die Metrikeinstellungen angezeigt. Dort kann ich das gewünschte Attributionsmodell auswählen. Sie können die Attribution in GA (nicht in Data Studio) als eigenständige Aktivität durchführen, aber Sie können nicht andere Metriken oder Dimensionen innerhalb derselben Tabelle haben, die nicht mit der Attributionsanalyse verbunden sind.

Lassen Sie uns diese und einige weitere Fragen mit Analysis Workspace in CJA beantworten.

Wählen Sie zunächst den rechten Datumsbereich (Heute) auf der rechten Seite des Bedienfelds aus. Klicken Sie auf Anwenden.

demo

NOTE
Wenn Sie gerade die Datenverbindung und Datenansicht erstellt haben, müssen Sie möglicherweise einige Stunden warten. CJA benötigt etwas Zeit, um historische Daten aufzustocken, wenn eine große Menge an Datensätzen vorhanden ist.

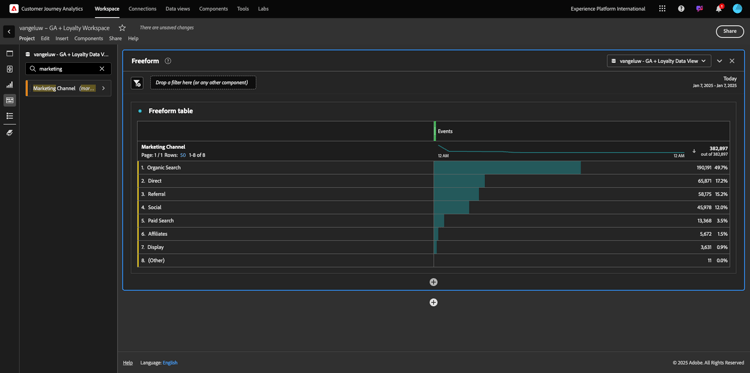
Ziehen wir einige Dimensionen und Metriken per Drag-and-Drop in die Analyse der Marketing-Kanäle. Verwenden Sie zunächst die Dimension Marketing-) und ziehen Sie sie per Drag-and-Drop auf die Arbeitsfläche der Freiformtabelle. (Klicken Sie auf Alle anzeigen falls Sie die Metrik nicht sofort im Menü Metriken sehen)

demo

Sie sehen dann Folgendes:

demo

Als Nächstes müssen Sie die Metriken zur Freiformtabelle hinzufügen. Sie sollten diese Metriken hinzufügen: Personen, Sitzungen, Produktansichten, Checkouts, Käufe, Konversionsrate (berechnete Metrik).

Bevor Sie dies tun können, müssen Sie die berechnete Metrik Konversionsrate). Klicken Sie dazu auf das Symbol + neben Metriken:

demo

Verwenden Sie als Namen für die berechnete Metrik Konversionsrate und verwenden Sie conversionRate für Externe ID. Ziehen Sie dann die Metriken Kauf und Sitzungen auf die Arbeitsfläche. Legen Sie Format auf Prozent und Dezimalstellen auf 2 fest. Klicken Sie abschließend auf Speichern.

demo

Klicken Sie auf Speichern.

demo

Als Nächstes sollten Sie alle diese Metriken in der Freiformtabelle einzeln per Drag-and-Drop auf die Freiformtabelle ziehen. Siehe das Beispiel unten.

demo

Am Ende haben Sie so einen Tisch:

demo

Wie bereits erwähnt bieten Ihnen Freiformtabellen die Freiheit, die Sie für eine umfassende Analyse benötigen. Sie können beispielsweise eine beliebige andere Dimension auswählen, um eine bestimmte Metrik in der Tabelle aufzuschlüsseln.

Gehen Sie beispielsweise zu Dimensionen und suchen Sie die Variable Browser und wählen Sie sie aus.

demo

Anschließend sehen Sie einen Überblick über die verfügbaren Werte für diese Dimension.

demo

Wählen Sie Dimension Safari aus und ziehen Sie es per Drag-and-Drop auf eine Metrik, z. B „Checkouts. Sie sehen dann Folgendes:

demo

Auf diese Weise haben Sie gerade eine potenzielle Frage beantwortet, die Sie hatten: Wie viele Personen gelangen mithilfe von Safari zur Checkout-Seite, aufgeteilt nach Marketing-Kanal?

Beantworten wir nun die Frage der Attribution .

Suchen Sie die Kauf in der Tabelle.

demo

Bewegen Sie den Mauszeiger über die Metrik und ein Symbol Einstellungen“ wird angezeigt. Klicken Sie darauf.

demo

Ein Kontextmenü wird angezeigt. Aktivieren Sie das Kontrollkästchen für nicht standardmäßiges Attributionsmodell.

demo

Im Popup, das angezeigt wird, können Sie die Attributionsmodelle und das Lookback-Fenster (was mit SQL ziemlich komplex zu erreichen ist) einfach ändern.

demo

Wählen Sie Erstkontakt als Attributionsmodell aus.

demo

Wählen Sie Person für das Lookback-Fenster aus.

demo

Klicken Sie jetzt Apply.

demo

Sie können jetzt sehen, dass das Attributionsmodell für diese bestimmte Metrik jetzt Erstkontakt ist.

demo

Sie können beliebig viele Aufschlüsselungen durchführen, ohne die Typen von Variablen, Segmenten, Dimensionen oder Datumsbereichen zu begrenzen.

Noch spezieller ist die Möglichkeit, einen beliebigen Datensatz aus Adobe Experience Platform zu verbinden, um die digitalen Verhaltensdaten aus Google Analytics anzureichern. Beispielsweise offline, Callcenter, Treueprogramm oder CRM-Daten.

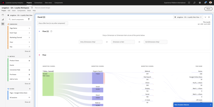
Um diese Funktion zu präsentieren, konfigurieren wir Ihre erste Aufschlüsselung, die Offline-Daten mit Online-Daten kombiniert. Wählen Sie die Dimension Treuestufe und ziehen Sie sie per Drag-and-Drop auf einen Marketing-Kanal, z. B. Organische Suche:

demo

Als Nächstes analysieren wir, welcher Gerätetyp von Kunden verwendet wird, die mit der organischen Suche mit einem Treuestufe, nämlich Bronze, auf die Website gekommen sind. Nehmen Sie den Dimension Gerätetyp und ziehen Sie ihn per Drag-and-Drop auf Bronze. Sie sehen dann Folgendes:

demo

Sie können sehen, dass für Ihre erste Aufschlüsselung die Treuestufe verwendet wird. Diese Dimension stammt aus einem anderen Datensatz und einem anderen Schema als dem, das Sie für den BigQuery-Connector verwendet haben. Die Personen-ID loyaltyID (Demosystem - Ereignisschema für BigQuery (Global v1.1)) und loyaltyID (Demosystem - Profilschema für Treue (Global v1.1)) stimmen überein. Daher können Sie Erlebnisereignisse aus Google Analytics mit Profildaten aus dem Treueschema kombinieren.

Wir können die Zeilen nach Segmenten oder bestimmten Datumsbereichen aufteilen (möglicherweise um bestimmte TV-Kampagnen widerzuspiegeln), um Customer Journey Analytics Fragen zu stellen und die Antworten unterwegs zu erhalten.

Dasselbe Endergebnis mit SQL und einem Visualisierungs-Tool von Drittanbietern zu erreichen, ist eine ziemliche Herausforderung. Besonders, wenn man Fragen stellt und versucht, Antworten im Flug zu bekommen. Customer Journey Analytics stellt diese Herausforderung nicht dar und ermöglicht es Datenanalysten, die Daten flexibel und in Echtzeit abzufragen.

1.2.5.3.2 Funnel- oder Fallout-Analyse

Trichter eignen sich hervorragend, um die wichtigsten Schritte auf einer Kunden-Journey zu verstehen. Diese Schritte können auch aus Offline-Interaktionen stammen (z. B. vom Callcenter) und dann mit digitalen Touchpoints in derselben funnel kombiniert werden.

Customer Journey Analytics ermöglicht Ihnen, das und vieles mehr zu tun. Wenn Sie sich an Modul 13 erinnern, können wir mit der rechten Maustaste klicken und folgende Dinge tun:

  • Analysieren, wo die Benutzer nach einem Fallout-Schritt navigieren
  • Erstellen eines Segments aus einem beliebigen Punkt der funnel
  • Den Trend in einem beliebigen Stadium in einer Liniendiagramm-Visualisierung anzeigen

Sehen wir uns eine andere Sache an, die Sie tun können: Wie ist meine Kundin oder mein Kunde diesen Monat mit dem vorherigen Monat Journey Funnel? Was ist mit Mobile vs. Desktop?

Nachfolgend werden zwei Bedienfelder erstellt:

  • Funnel-Analyse (Januar)
  • Funnel-Analyse (Februar)

Sie werden sehen, dass wir eine funnel über verschiedene Zeiträume (Januar und Februar) vergleichen, aufgeteilt nach Gerätetyp.

Diese Art der Analyse ist in der Benutzeroberfläche von Google Analytics nicht möglich oder sehr eingeschränkt. CJA bietet also wieder einen großen Mehrwert für die von Google Analytics erfassten Daten.

So erstellen Sie Ihre erste Fallout-Visualisierung: Bitte das aktuelle Panel schließen, um mit einem neuen zu beginnen.

Sehen Sie sich die rechte Seite des Bedienfelds an und klicken Sie auf den Pfeil, um es zu schließen.

demo

Klicken Sie anschließend auf +, um ein neues Bedienfeld zu erstellen.

demo

Wählen Sie jetzt die Fallout-Visualisierung aus.

demo

Stellen Sie sich als Analyst vor, Sie möchten verstehen, was mit Ihrer wichtigsten E-Commerce-funnel passiert: Startseite > Interne Suche > Produktdetails > Checkout > Kauf.

Beginnen wir mit dem Hinzufügen einiger neuer Schritte zur funnel. Öffnen Sie dazu die Dimension Seitenname .

demo

Anschließend werden alle verfügbaren Seiten angezeigt, die besucht wurden.

demo

Ziehen Sie Home per Drag-and-Drop in den ersten Schritt.

demo

Verwenden Sie im zweiten Schritt Suchergebnisse speichern

demo

Jetzt müssen Sie einige E-Commerce-Aktionen hinzufügen. Suchen Sie in „Dimensionen“ nach der Dimension Ereignistyp von Dimension. Klicken, um die Dimension zu öffnen.

demo

Wählen Sie product_detail_views aus und ziehen Sie es per Drag-and-Drop in den nächsten Schritt.

demo

Wählen Sie product_checkouts aus und ziehen Sie es per Drag-and-Drop in den nächsten Schritt.

demo

Ändern der Größe der Fallout-Visualisierung.

demo

Ihre Fallout-Visualisierung ist jetzt bereit.

Um mit der Analyse und Dokumentation der Einblicke zu beginnen, ist es immer eine gute Idee, eine Text-Visualisierung zu erstellen. Um eine Text-Visualisierung hinzuzufügen, klicken Sie auf das Diagramm-Symbol im linken Menü, um alle verfügbaren Visualisierungen anzuzeigen. Ziehen Sie dann die Visualisierung Text per Drag-and-Drop auf die Arbeitsfläche. Ändern Sie die Größe und verschieben Sie sie so, dass sie wie die Abbildung unten aussieht.

demo

Ändern Sie die Größe erneut, um sie an das Dashboard anzupassen:

demo

Fallout-Visualisierungen ermöglichen auch Aufschlüsselungen. Verwenden Sie die Dimension Gerätetyp, indem Sie sie öffnen und einige der Werte einzeln auf die Visualisierung ziehen:

demo

Zum Schluss erhalten Sie eine erweiterte Visualisierung:

demo

Customer Journey Analytics ermöglicht Ihnen, das und vieles mehr zu tun. Wenn Sie mit der rechten Maustaste auf eine beliebige Stelle im Fallout klicken, können Sie…

  • Analysieren, wohin die Benutzer von einem Fallout-Schritt gehen
  • Erstellen eines Segments aus einem beliebigen Punkt der funnel
  • Trennen beliebiger Schritte in einer Linienvisualisierung
  • Vergleichen Sie jedes funnel visuell mit verschiedenen Zeiträumen.

Klicken Sie beispielsweise mit der rechten Maustaste auf einen beliebigen Schritt des Fallouts, um einige dieser Analyseoptionen anzuzeigen.

demo

1.2.5.3.3 Flussanalyse und Visualisierung

Wenn Sie eine erweiterte Flussanalyse mit Google Analytics durchführen möchten, müssen Sie SQL verwenden, um die Daten zu extrahieren, und dann eine Drittanbieterlösung für den Visualisierungsteil verwenden. Customer Journey Analytics wird dabei helfen.

In diesem Schritt konfigurieren Sie eine Flussanalyse, um die folgende Frage zu beantworten: Was sind die wichtigsten Kanäle, die vor einer bestimmten Landingpage beitragen? Mit zwei Drag-and-Drop-Aktionen und einem Klick können Sie als Analyst den Fluss der Benutzenden zur Landingpage mit den beiden letzten Berührungen der Marketing-Kanäle erkennen.

Andere Fragen, die Sie mit Customer Journey Analytics beantworten können:

  • Was ist die Hauptkombination von Kanälen vor einer bestimmten Landingpage?
  • Was führt dazu, dass ein Benutzer die Sitzung beendet, wenn er/sie zum Produkt-Checkout gelangt? Wo sind die vorherigen Schritte?

Beginnen wir mit einem leeren Bedienfeld, das diese Fragen beantwortet. Schließen Sie den aktuellen Bereich und klicken Sie auf +.

demo

Wählen Sie jetzt die Visualisierung Fluss aus.

demo

Richten wir jetzt eine kanalübergreifende Marketing-Kanal-Flussanalyse ein. Ziehen Sie die Dimension Marketing-Kanal in den Bereich Einstiegsdimensionen.

demo

Die ersten Einstiegspfade werden nun angezeigt:

demo

Klicken Sie auf den ersten Pfad, um einen Drilldown durchzuführen.

demo

Sie können jetzt den nächsten Pfad (Marketing-Kanal) sehen.

demo

Machen wir noch eine dritte Aufschlüsselung. Klicken Sie auf die erste Option im neuen Pfad Verweis.

demo

Jetzt sollte die Visualisierung wie folgt aussehen:

demo

Lasst uns die Dinge verkomplizieren. Angenommen, Sie möchten analysieren, was die Landingpage nach zwei Marketing-Pfaden war? Dazu können Sie eine sekundäre Dimension verwenden, um den letzten Pfad zu ändern. Suchen Sie die Dimension Seitenname und ziehen Sie sie wie folgt per Drag-and-Drop hinüber:

demo

Sie sehen dies jetzt:

demo

Führen wir eine weitere Flussanalyse durch. Dieses Mal werden Sie analysieren, was nach einem bestimmten Ausgangspunkt passiert ist. Andere Analytics-Lösungen erfordern die Verwendung von SQL/ETL und ein Visualisierungs-Tool von Drittanbietern, um dasselbe zu erreichen.

Bringen Sie eine neue Flussvisualisierung in das Bedienfeld.

demo

Sie erhalten dann Folgendes:

demo

Suchen Sie den Dimension Ereignistyp und ziehen Sie ihn per Drag-and-Drop in den Bereich Dimension.

demo

Jetzt können Sie sehen, welche Ereignistyp-Pfade Kunden zum Ausgang geführt haben.

demo

Lassen Sie uns untersuchen, was vor dem Beenden der Checkout-Aktion passiert ist. Klicken Sie auf den Pfad product_checkouts:

demo

Ein neuer Aktionspfad wird mit Daten angezeigt, die nicht aufschlussreich sind.

demo

Lassen Sie uns das näher analysieren! Suchen Sie die Dimension Seitenname und ziehen Sie sie per Drag-and-Drop in den neu generierten Pfad.

demo

Sie haben jetzt in Minuten eine erweiterte Flussanalyse durchgeführt. Sie können auf die verschiedenen Pfade klicken, um zu sehen, wie sie eine Verbindung vom Ausgang zu den vorherigen Schritten herstellen.

demo

Sie verfügen jetzt über ein leistungsstarkes Kit, um Trichter zu analysieren und Kundenverhaltenspfade über digitale, aber auch Offline-Touchpoints hinweg zu erkunden.

Vergessen Sie nicht, Ihre Änderungen zu speichern!

Projekt freigeben 1.2.5.4

IMPORTANT
Die folgenden Inhalte sind als Informationen zu Informationszwecken gedacht - Sie Ihr Projekt für andere freigeben.

Zu Ihrer Information: Sie können dieses Projekt mit Kollegen teilen, um geschäftliche Fragen gemeinsam zu bearbeiten oder zu analysieren.

demo

demo

Nächste Schritte

Wechseln Sie zu Zusammenfassung und Vorteile

Gehen Sie zurück zu Aufnehmen und Analysieren von Google Analytics-Daten in Adobe Experience Platform mit dem BigQuery Source Connector

Zurück zu Alle Module

recommendation-more-help
4bbf020c-24db-4a43-b239-88fab142f02d