1.1.1 Erste Schritte mit Firefly Services

Firefly Services umfasst Firefly-APIs Lightroom-APIs Photoshop-, InDesign- und Content-Tagging-APIs.

Diese API-Suites kombinieren die Leistungsfähigkeit der Kreativ-Tools von Adobe wie Photoshop und Lightroom mit hochmodernen KI-/ML-Funktionen wie Inhalts-Tagging, generativer Füllung, Text-zu-Bild-Kombination und mehr.

Mit Firefly Services erstellen Sie nicht nur - Sie automatisieren, skalieren Ihre Inhaltserstellung und nutzen die neuesten KI/ML-Technologien, um Ihre Workflows zu beleben.

In dieser Übung erfahren Sie, wie Sie Postman und Adobe I/O verwenden, um mit den verschiedenen Adobe Firefly Services-APIs zu arbeiten.

Diese Übung konzentriert sich speziell auf die Firefly-APIs, z. B.:

  • Firefly-API zum Generieren von Bildern: Diese API wird verwendet, um Bilder mithilfe der Firefly-Modelle zu generieren
  • Firefly-API zum Generieren ähnlicher Bilder: Diese API wird verwendet, um Bilder zu generieren, die einem bereits vorhandenen Bild ähnlich sind
  • Firefly Expand Image API: Diese API wird verwendet, um ein vorhandenes Bild auf ein größeres Seitenverhältnis/eine größere Größe zu erweitern
  • Firefly Fill Image API: Diese API füllt einen Bereich eines vorhandenen Bildes auf der Grundlage von Bildern, die Firefly basierend auf Ihrer Eingabeaufforderung generiert. Dies wird mithilfe einer Maske erreicht, die den zu füllenden Bereich definiert.
  • Firefly Generate Object Composite API: Mit dieser API können Sie selbst ein Eingabebild bereitstellen, das dann Ihr Bild mit von Firefly generierten Bildern kombiniert, um eine Bildkomposition oder Szene zu erstellen.
  • Firefly-API für benutzerdefinierte Modelle: Mit dieser API können Sie mit Ihren eigenen benutzerdefinierten Firefly-Modellen arbeiten, um neue Bilder basierend auf Ihrem benutzerdefinierten Firefly-Modell zu generieren

Voraussetzungen für 1.1.1.1

Bevor Sie mit dieser Übung fortfahren, müssen Sie das Setup von Ihr Adobe I/O-Projekt abgeschlossen haben. Außerdem müssen Sie eine Anwendung für die Interaktion mit APIs konfiguriert haben, z. B. Postman oder PostBuster.

1.1.1.2 API-Grundlagen

Es gibt mehrere Arten von API-Anfragen:

  • GET: Dies wird verwendet, wenn versucht wird, Informationen von einem API-Endpunkt abzurufen, z. B. wenn ein Statusbericht abgerufen wird
  • POST: Dies wird verwendet, wenn etwas Neues getan werden muss, z. B. dass Adobe Firefly Services ein neues Bild generiert
  • PUT: Damit werden vorhandene Daten vollständig aktualisiert
  • PATCH: Damit werden bestehende Daten selektiv aktualisiert
  • DELETE: Dies wird zum Löschen von Daten verwendet

Beim Arbeiten mit APIs werden Sie auch feststellen, dass von den verschiedenen API-Endpunkten Antwort-Codes zurückgegeben werden.

Es gibt 5 verschiedene Kategorien von Antworten, die Sie erwarten können:

  • 1xx Informationsantwort: Die Anfrage wurde empfangen, der Prozess wird fortgesetzt
  • 2xx erfolgreich: Die Anfrage wurde erfolgreich empfangen, verstanden und akzeptiert
  • 3xx-Umleitung: Es müssen weitere Maßnahmen ergriffen werden, um die Anfrage abzuschließen
  • 4xx Client-Fehler: Die Anfrage enthält eine fehlerhafte Syntax oder kann nicht ausgeführt werden
  • 5xx Server-Fehler: Der Server konnte eine scheinbar gültige Anfrage nicht erfüllen

Im Folgenden finden Sie ein Beispiel für häufig verwendete Antwort-Codes:

  • 200 OK: Diese Anfrage wurde erfolgreich abgeschlossen
  • 201 Erstellt: Dies ist gut. Beispielsweise wurde Ihr Bild erstellt
  • 202 Akzeptiert: Dies ist gut, Ihre Anfrage wird akzeptiert und verarbeitet
  • 401 Nicht autorisiert: Dies ist nicht gut, wahrscheinlich ist Ihr Zugriffs-Token ungültig
  • 403 Verboten: Dies ist nicht gut, Ihnen fehlen wahrscheinlich die erforderlichen Berechtigungen für die Aktion, die Sie ausführen möchten
  • 404 Nicht gefunden: Dies ist nicht gut, wahrscheinlich existiert die URL, die Sie erreichen möchten, nicht
  • 429 Zu viele Anfragen: Dies ist nicht gut, Sie haben wahrscheinlich in einem kurzen Zeitraum zu viele Anfragen gesendet. Versuchen Sie es später erneut.

1.1.1.3 Erkunden Sie firefly.adobe.com - Schritt 1

Beginnen wir mit der Erforschung von Adobe Firefly Services. Zur Untersuchung beginnen Sie mit einem Beispiel für die CitiSignal-Bilderzeugung. Das CitiSignal-Designteam möchte eine Neonversion des CitiSignal-Markennamens generieren. Sie würden gerne Adobe Firefly Services nutzen, um das zu tun.

Das erste, was benötigt wird, um dies zu erreichen, ist eine Schwarz-Weiß-Version des CitiSignal Markennamen, etwas, das wie folgt aussieht:

Postman

1.1.1.3.1 Erstellen des Referenzbilds für die Komposition

Sie können dieses Beispielbild verwenden oder Ihren eigenen Text zum Experimentieren erstellen. Gehen Sie in Adobe Illustrator wie folgt vor, um Ihre eigene Bilddatei zu erstellen. Wenn Sie das vordefinierte Bild verwenden möchten, überspringen Sie den folgenden Abschnitt und fahren Sie direkt mit Schritt 1.1.1.3.2 Bild erstellen fort.

Öffnen Sie Adobe Illustrator. Klicken Sie auf Neue Datei.

Postman

Wählen Sie Web-Large 1920 x 1080px. Klicken Sie auf Erstellen.

Postman

Sie sollten dann diese haben. Klicken Sie auf das T-Textsymbol.

Postman

Sie sollten dann diese haben.

Postman

Ändern Sie den Schrifttyp in eine Schriftart Ihrer Wahl. In diesem Fall ist der Schrifttyp Adobe Clean Bold.

Postman

Ändern Sie die Schriftgröße in eine gewünschte Größe, in diesem Fall 250 pt.

Postman

Sie sollten dann diese haben.

Postman

Ändern Sie den Text wie gewünscht, in diesem Fall CitiSignal.

Postman

Zentrieren Sie den Text in der Datei.

Postman

Navigieren Sie zu Datei > Exportieren > Für Web speichern (alt)

Postman

Sie sollten dann diese haben. Klicken Sie auf Speichern.

Postman

Benennen Sie Ihre Datei und speichern Sie sie auf Ihrem Desktop. Klicken Sie auf Speichern.

Postman

1.1.1.3.2 Bild erstellen

Navigieren Sie zu https://firefly.adobe.com. Klicken Sie auf Profil-Symbol und stellen Sie sicher, dass Sie beim rechten Konto angemeldet sind, der --aepImsOrgName-- werden sollte. Klicken Sie bei Bedarf auf Profil wechseln, um zu diesem Konto zu wechseln.

Postman

Geben Sie den neon light lettering on a brick wall of a night club ein. Klicken Sie Generieren.

Postman

Sie sollten dann etwas Ähnliches haben. Diese Bilder sind noch nicht nützlich. Klicken unter Komposition auf „Bild hochladen.

Postman

Wählen Sie das zuvor erstellte Bild aus, in diesem Fall ".jpg. Klicken Sie auf Öffnen und dann auf Generieren.

Postman

Sie sollten dann etwas Ähnliches haben. Die Anwendung der Kompositionsreferenz ist noch nicht großartig. Um dies zu ändern, ändern Sie den Stärke auf den Maximalwert. Klicken Sie erneut auf Generieren“.

Postman

Sie haben jetzt mehrere Bilder, die eine Neonversion des CitiSignal-Markennamen zeigen, die Sie weiter durchlaufen können.

Postman

Sie haben jetzt gelernt, Firefly zu verwenden, um ein Design-Problem in wenigen Minuten zu lösen.

1.1.1.4 Erkunden Sie firefly.adobe.com - Schritt 2

Navigieren Sie zu https://firefly.adobe.com/generate/image. Sie sollten das dann sehen. Klicken Sie auf die Modell Dropdown-Liste. Sie werden feststellen, dass es 3 verfügbare Versionen von Adobe Firefly Services gibt:

  • Firefly Image 3
  • Firefly Image 4
  • Firefly Image 4 Ultra

Postman

NOTE
Firefly Image 3 und Image 4 sind für alle verfügbar, die Adobe Firefly Services verwenden, während Firefly Image 4 Ultra eine Firefly Pro-Lizenz erfordert.

Klicken Sie, um Firefly Image 3 für diese Übung auszuwählen.

Postman

Geben Sie den Horses in a field ein und klicken Sie auf Generieren.

Postman

Sie sollten dann etwas Ähnliches sehen.

Postman

Öffnen Sie als Nächstes die Entwickler-Tools in Ihrem Browser.

Postman

Sie sollten das dann sehen. Wechseln Sie zur Registerkarte Netzwerk. Klicken Sie dann erneut Generieren.

Postman

Geben Sie den Suchbegriff "-async“. Anschließend sollte eine Anfrage mit dem Namen "-async“. Wählen Sie es aus und navigieren Sie Payload, wo Sie die Details der Anfrage sehen.

Postman

Die Anfrage, die Sie hier sehen, ist die Anfrage, die an das Server-seitige Backend von Firefly Services gesendet wird. Es enthält mehrere wichtige Parameter:

  • prompt: Dies ist Ihre Eingabeaufforderung, in der Sie gefragt werden, welche Art von Bild Firefly generieren soll

  • seed: Bei dieser Anfrage wurden die Testadressen nach dem Zufallsprinzip erzeugt. Wenn Firefly ein Bild generiert, beginnt der Prozess standardmäßig mit der Auswahl einer zufälligen Zahl, die als Seed bezeichnet wird. Diese zufällige Zahl trägt dazu bei, was jedes Bild einzigartig macht, was großartig ist, wenn Sie eine Vielzahl von Bildern generieren möchten. Es kann jedoch vorkommen, dass Sie Bilder generieren möchten, die über mehrere Anfragen hinweg einander ähnlich sind. Wenn Firefly beispielsweise ein Bild generiert, das Sie mit den anderen Optionen von Firefly ändern möchten (z. B. Stilvorgaben, Referenzbilder usw.), verwenden Sie den Seed dieses Bildes in zukünftigen HTTP-Anfragen, um die Zufälligkeit zukünftiger Bilder zu begrenzen und das gewünschte Bild zu präzisieren.

Postman

Sehen Sie sich die Benutzeroberfläche noch einmal an. Ändern Sie das Seitenverhältnis in Breitbild (16:9).

Postman

Scrollen Sie nach unten zu Effekte, gehen Sie zu Designs und wählen Sie einen Effekt wie Art Deco aus.

Postman

Stellen Sie sicher dass Entwickler-Tools“ noch in Ihrem Browser geöffnet ist. Klicken Sie dann auf Generieren und überprüfen Sie die gesendete Netzwerkanfrage.

Postman

Wenn Sie sich die Details der Netzwerkanfrage ansehen, sehen Sie Folgendes:

  • prompt hat sich im Vergleich zur vorherigen Anfrage nicht geändert
  • Testadressen haben sich im Vergleich zur vorherigen Anfrage geändert
  • size hat sich geändert, basierend auf der Änderung im Seitenverhältnis.
  • styles wurde hinzugefügt und verweist auf den ausgewählten art_deco-Effekt

Postman

Für die nächste Übung müssen Sie eine der Seed Zahlen verwenden. Notieren Sie sich eine Testnummer Ihrer Wahl.

NOTE
Testadressen sind Zufallszahlen, die beim Klicken auf „Generieren ausgewählt. Wenn Sie ein einheitliches Erscheinungsbild für Ihr generiertes Bild über mehrere Generate-Anfragen hinweg wünschen, ist es wichtig, sich zu erinnern und die Seed-Anzahl in zukünftigen Anfragen anzugeben.

In der nächsten Übung machen Sie ähnliche Dinge mit Firefly Services, aber verwenden Sie dann die API anstelle der Benutzeroberfläche. In diesem Beispiel ist die Seed-Nummer für das erste Bild 142194, das aus zwei Pferden besteht, die sich mit dem Kopf anschauen.

1.1.1.5 Adobe I/O - access_token

Wählen Sie in der Sammlung Adobe IO - OAuth die Anfrage mit dem Namen POST - Zugriffstoken abrufen und klicken Sie auf Senden. Die Antwort sollte ein neues "_token“.

Postman

1.1.1.6 Firefly Services-API, Text 2 Bild, Bild 3

Nachdem Sie nun über ein gültiges und neues Zugriffs-Token verfügen, können Sie Ihre erste Anfrage an Firefly Services-APIs senden.

Die Anfrage, die Sie hier verwenden werden, ist eine asynchrone Anfrage, die Ihnen eine Antwort liefert, die die URL des gesendeten Auftrags enthält. Das bedeutet, dass Sie eine zweite Anfrage verwenden müssen, um den Status des Auftrags zu überprüfen und auf das generierte Bild zuzugreifen.

NOTE
Mit der Veröffentlichung von Firefly Image 4 und Image 4 Ultra werden synchrone Anfragen zugunsten asynchroner Anfragen eingestellt.

Wählen Sie die Anfrage POST - Firefly - T2I V3 async aus der Sammlung FF - Firefly Services Tech Insiders aus. Navigieren Sie zu Kopfzeilen und überprüfen Sie die Schlüssel/Wert-Paarkombinationen.

Schlüssel
Wert
x-api-key
{{API_KEY}}
Authorization
Bearer {{ACCESS_TOKEN}}

Beide Werte in dieser Anfrage beziehen sich auf Umgebungsvariablen, die zuvor definiert wurden. {{API_KEY}} bezieht sich auf das Feld Client-ID Ihres Adobe I/O-Projekts. Im Rahmen des Abschnitts Erste Schritte dieses Tutorials haben Sie dies in Postman konfiguriert.

Der Wert für das Feld Autorisierung ist etwas spezieller: Bearer {{ACCESS_TOKEN}}. Sie enthält einen Verweis auf das Zugriffstoken, das Sie im vorherigen Schritt generiert haben. Wenn Sie Ihr Zugriffs-Token mithilfe der Anfrage POST - Zugriffs-Token abrufen in der Adobe IO - OAuth-Sammlung erhalten haben, wurde in Postman ein Skript ausgeführt, das das Feld Zugriffs-Token als Umgebungsvariable speichert. Auf dieses wird jetzt in der Anfrage POST - Firefly - T2I V3 asynchron. Bitte beachten Sie die spezifische Ergänzung des Wortes Träger und ein Leerzeichen vor dem {{ACCESS_TOKEN}}. Bei dem Wort „Bearer“ wird zwischen Groß- und Kleinschreibung unterschieden und es wird ein Leerzeichen benötigt. Wenn dies nicht korrekt ausgeführt wird, gibt Adobe I/O den Fehler 401 Unauthorized zurück, da es Ihr (Zugriffs Token) kann.

Firefly

Wechseln Sie dann zum Textkörper und überprüfen Sie die Eingabeaufforderung. Klicken Sie auf Senden.

Firefly

Sie erhalten dann eine sofortige Antwort. Diese Antwort enthält nicht die Bild-URLs des generierten Bildes, sondern eine URL des Statusberichts des von Ihnen ausgeführten Auftrags sowie eine weitere URL, mit der Sie den ausgeführten Auftrag abbrechen können.

NOTE
Die von Ihnen verwendete Postman-Sammlung wurde für die Verwendung dynamischer Variablen konfiguriert. Beispielsweise wurde das Feld statusUrl dank der in Postman konfigurierten Scripts in Postman als dynamische Variable gespeichert.

Firefly

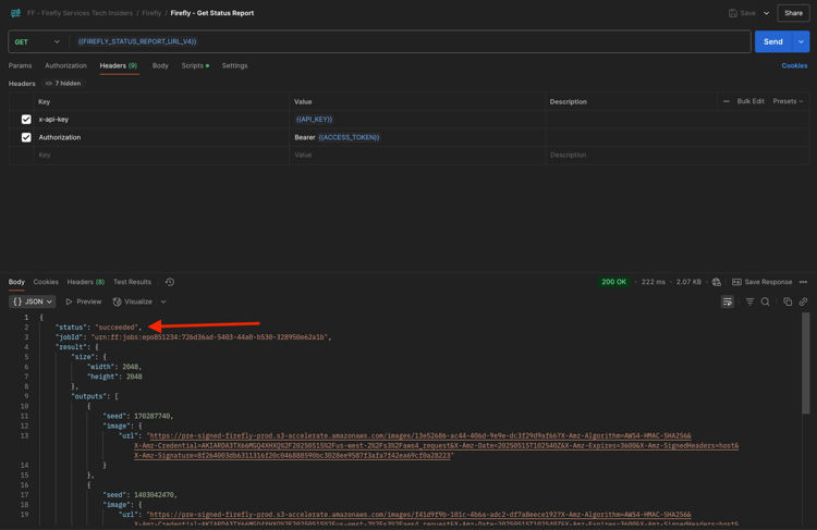
Um den Statusbericht Ihres laufenden Auftrags zu überprüfen, wählen Sie die Anfrage mit dem Namen GET - Firefly - Statusbericht abrufen aus der Sammlung FF - Firefly Services Tech Insiders aus. Klicken Sie auf , um es zu öffnen, und klicken Sie dann auf Senden. Wählen Sie die URL des generierten Bildes aus und öffnen Sie es in Ihrem Browser.

NOTE
Die von Ihnen verwendete Postman-Sammlung wurde für die Verwendung dynamischer Variablen konfiguriert. Beispielsweise wurde das Feld statusUrl der vorherigen Anfrage als dynamische Variable in Postman gespeichert. Es wird jetzt als URL für die Anfrage GET - Firefly - Statusbericht abrufen verwendet.

Firefly

Sie sollten eine ähnliche Antwort erhalten haben. Dies ist die Übersicht über den ausgeführten Auftrag. Sie können das Feld url sehen, das das generierte Bild enthält. Kopieren Sie die Bild-URL aus der Antwort (oder klicken Sie darauf) und öffnen Sie sie in Ihrem Webbrowser, um das Bild anzuzeigen.

Firefly

Sie sollten ein schönes Bild sehen, das horses in a field darstellt.

Firefly

Fügen Sie im Hauptteil Ihrer Anfrage POST - Firefly - T2I V3 async Folgendes unter dem Feld "promptBiasingLocaleCode": "en-US" hinzu und ersetzen Sie die Variable XXX durch eine der Seed-Nummern, die von der Firefly Services-Benutzeroberfläche zufällig verwendet wurden. In diesem Beispiel wird die Seed-Nummer 142194.

,
  "seeds": [
    XXX
  ]

Klicken Sie Senden. Sie erhalten dann erneut eine Antwort mit einem Link zum Statusbericht des gerade gesendeten Auftrags.

Firefly

Um den Statusbericht Ihres laufenden Auftrags zu überprüfen, wählen Sie die Anfrage mit dem Namen GET - Firefly - Statusbericht abrufen aus der Sammlung FF - Firefly Services Tech Insiders aus. Klicken Sie auf , um es zu öffnen, und klicken Sie dann auf Senden. Wählen Sie die URL des generierten Bildes aus und öffnen Sie es in Ihrem Browser.

Firefly

Anschließend sollte ein neues Bild mit leichten Unterschieden angezeigt werden, das auf dem verwendeten Seed basiert. Die 142194 besaßen zwei Pferde, die sich mit dem Kopf anschauten.

Firefly

Fügen Sie als Nächstes im Hauptteil Ihrer Anfrage POST - Firefly - T2I V3 async das folgende styles-Objekt unter das seed-Objekt ein. Dadurch wird der Stil des erzeugten Bildes in "_deco“.

,
  "contentClass": "art",
  "styles": {
    "presets": [
      "art_deco"
    ],
    "strength": 50
  }

Sie sollten dann diese haben. Klicken Sie Senden. Sie erhalten dann erneut eine Antwort mit einem Link zum Statusbericht des gerade gesendeten Auftrags.

Firefly

Um den Statusbericht Ihres laufenden Auftrags zu überprüfen, wählen Sie die Anfrage mit dem Namen GET - Firefly - Statusbericht abrufen aus der Sammlung FF - Firefly Services Tech Insiders aus. Klicken Sie auf , um es zu öffnen, und klicken Sie dann auf Senden. Wählen Sie die URL des generierten Bildes aus und öffnen Sie es in Ihrem Browser.

Firefly

Ihr Bild hat sich jetzt etwas verändert. Beim Anwenden von Stilvorgaben wird das Seed-Bild nicht mehr auf die gleiche Weise wie zuvor angewendet. Insgesamt ist es bei generativer KI sehr schwer zu garantieren, dass dieselbe Kombination von Eingabeparametern dazu führt, dass dasselbe Bild generiert wird.

Firefly

Entfernen Sie den Code für das seed-Objekt aus dem body Ihrer POST - Firefly - T2I V3 async-Anfrage. Klicken Sie Senden und dann auf die Bild-URL, die Sie aus der Antwort erhalten. Sie erhalten dann erneut eine Antwort mit einem Link zum Statusbericht des gerade gesendeten Auftrags.

,
  "seeds": [
    XXX
  ]

Firefly

Um den Statusbericht Ihres laufenden Auftrags zu überprüfen, wählen Sie die Anfrage mit dem Namen GET - Firefly - Statusbericht abrufen aus der Sammlung FF - Firefly Services Tech Insiders aus. Klicken Sie auf , um es zu öffnen, und klicken Sie dann auf Senden. Wählen Sie die URL des generierten Bildes aus und öffnen Sie es in Ihrem Browser.

Firefly

Ihr Bild hat sich jetzt wieder etwas verändert.

Firefly

1.1.1.7 Firefly Services-API, Gen-Erweiterung

Wählen Sie die Anfrage POST - Firefly - Gen Expand async) aus der FF - Firefly Services Tech Insiders-Sammlung aus und navigieren Sie zum Hauptteil der Anfrage.

  • size: Geben Sie die gewünschte Auflösung ein. Der hier eingegebene Wert sollte größer als die Originalgröße des Bildes sein und darf nicht größer als 3999 sein.

  • image.source.url: Dieses Feld erfordert einen Link zu dem Bild, das erweitert werden muss. In diesem Beispiel wird eine Variable verwendet, um auf das in der vorherigen Übung generierte Bild zu verweisen.

  • horizontale Ausrichtung: Akzeptierte Werte sind: "center","left, "right".

  • Vertikale Ausrichtung: Akzeptierte Werte sind: "center","top, "bottom".

Firefly

Sie erhalten dann erneut eine Antwort mit einem Link zum Statusbericht des gerade gesendeten Auftrags.

Firefly

Um den Statusbericht Ihres laufenden Auftrags zu überprüfen, wählen Sie die Anfrage mit dem Namen GET - Firefly - Statusbericht abrufen aus der Sammlung FF - Firefly Services Tech Insiders aus. Klicken Sie auf , um es zu öffnen, und klicken Sie dann auf Senden. Wählen Sie die URL des generierten Bildes aus und öffnen Sie es in Ihrem Browser.

Firefly

Sie sehen nun, dass das in der vorherigen Übung generierte Bild auf die Auflösung von 3999x3999 erweitert wurde.

Firefly

Erstellen Sie ein neues Bild mithilfe der asynchronen Anfrage Firefly - T2I V3.

Firefly

Um den Statusbericht Ihres laufenden Auftrags zu überprüfen, wählen Sie die Anfrage mit dem Namen GET - Firefly - Statusbericht abrufen aus der Sammlung FF - Firefly Services Tech Insiders aus. Klicken Sie auf , um es zu öffnen, und klicken Sie dann auf Senden. Wählen Sie die URL des generierten Bildes aus und öffnen Sie es in Ihrem Browser.

Firefly

Anschließend sollten Sie ein ähnliches Bild sehen.

Firefly

Wählen Sie die Anfrage POST - Firefly - Gen Expand async) aus der FF - Firefly Services Tech Insiders-Sammlung aus und navigieren Sie zum Hauptteil der Anfrage.

Wenn Sie die Ausrichtung der Platzierung ändern, unterscheidet sich die Ausgabe ebenfalls geringfügig. In diesem Beispiel wird die Platzierung in ", unten“. Klicken Sie Senden. Sie erhalten dann erneut eine Antwort mit einem Link zum Statusbericht des gerade gesendeten Auftrags.

Firefly

Um den Statusbericht Ihres laufenden Auftrags zu überprüfen, wählen Sie die Anfrage mit dem Namen GET - Firefly - Statusbericht abrufen aus der Sammlung FF - Firefly Services Tech Insiders aus. Klicken Sie auf , um es zu öffnen, und klicken Sie dann auf Senden. Wählen Sie die URL des generierten Bildes aus und öffnen Sie es in Ihrem Browser.

Firefly

Anschließend sollte man sehen, dass das Originalbild an einer anderen Stelle verwendet wird, was das gesamte Bild beeinflusst.

Firefly

1.1.1.8 Firefly Services-API, Text 2 Bild, Bild 4 und Bild 4 Ultra

Mit der kürzlich veröffentlichten Version von Firefly Image Model 4 wurden mehrere Verbesserungen vorgenommen:

  • Firefly Image Model 4 bietet 2K-Auflösungsausgabe mit verbesserter Auflösung und Detailgenauigkeit.
  • Firefly Image Model 4 bietet signifikante Verbesserungen bei Text-Rendering, Menschen, Tieren und Architektur.
  • Firefly Image Model 4 setzt das Engagement von Adobe für IP-freundliche, kommerziell sichere generative KI fort.

Firefly Image Model 4 liefert außergewöhnliche Bilder von Menschen, Tieren und detaillierten Szenen. Mit Image Model 4 Ultra können Sie Bilder mit hyperrealistischen menschlichen Interaktionen, Architekturelementen und komplexen Landschaften erzeugen​

1.1.1.8.1 image4_standard

Wählen Sie die Anfrage POST - Firefly - T2I V4 aus der FF - Firefly Services Tech Insiders-Sammlung aus und navigieren Sie zu Headers der Anfrage.

Sie werden feststellen, dass sich die URL der Anfrage von der Firefly Services-API, Text 2 Bild, Bild 3-Anfrage unterscheidet, die https://firefly-api.adobe.io/v3/images/generate war. Diese URL verweist auf https://firefly-api.adobe.io/v3/images/generate-async. Das Hinzufügen von -async in der URL bedeutet, dass Sie den asynchronen Endpunkt verwenden.

In Header-Variablen fällt Ihnen eine neue Variable mit dem Namen x-model-version auf. Dies ist eine erforderliche Kopfzeile bei der Interaktion mit Firefly Image 4 und Image 4 Ultra. Um beim Generieren von Bildern Firefly Image 4 oder Image 4 Ultra zu verwenden, sollte der Wert der -Kopfzeile entweder auf image4_standard oder image4_ultra festgelegt werden. In diesem Beispiel verwenden Sie image4_standard.

Wenn Sie die x-model-version nicht auf image4_standard oder image4_ultra setzen, verwendet Firefly Services standardmäßig image3.

Firefly

Navigieren Sie zum Hauptteil der Anfrage. Sie sollten sehen, dass im Hauptteil vier Bildvarianten angefordert werden. Die Eingabeaufforderung ist unverändert und fordert immer noch die Generierung von Pferden auf einem Feld. Klicken Sie auf Senden

Firefly

Sie erhalten dann eine sofortige Antwort. Diese Antwort enthält nicht die Bild-URLs des generierten Bildes, sondern eine URL des Statusberichts des von Ihnen ausgeführten Auftrags sowie eine weitere URL, mit der Sie den ausgeführten Auftrag abbrechen können.

Firefly

Um den Statusbericht Ihres laufenden Auftrags zu überprüfen, wählen Sie die Anfrage mit dem Namen GET - Firefly - Statusbericht abrufen aus der Sammlung FF - Firefly Services Tech Insiders aus. Klicken Sie auf , um es zu öffnen, und klicken Sie dann auf Senden.

Firefly

Anschließend wird der Statusbericht des gerade gestarteten Image-Generierungsvorgangs angezeigt. Überprüfen Sie das Feld Status, da es möglicherweise auf Wird ausgeführt festgelegt ist, was bedeutet, dass der Vorgang noch nicht abgeschlossen ist. In diesem Beispiel ist der Auftragsstatus auf Erfolgreich festgelegt, was bedeutet, dass die von Ihnen angeforderten Bilder generiert wurden.

Firefly

Scrollen Sie in der Antwort etwas nach unten, und Sie sollten dann sehen, dass insgesamt 4 Bildvarianten von Adobe Firefly Services zurückgegeben werden. Klicken (oder kopieren) Sie die URL eines der Bilder und öffnen Sie sie in Ihrem Browser.

Firefly

Dann sollte man ein hyperrealistisches Bild von Pferden auf einem Feld sehen.

Firefly

1.1.1.8.2 image4_ultra

Kehren Sie zur Anfrage mit dem Namen POST - Firefly - T2I V4 aus der FF - Firefly Services Tech Insiders-Sammlung zurück und navigieren Sie zu Headers der Anfrage.

Ändern Sie die Variable x-model-version in image4_ultra. In diesem Beispiel verwenden Sie image4_ultra.

Firefly

Navigieren Sie zum Hauptteil der Anfrage. Ändern Sie im Hauptteil die Anzahl der Bildvarianten in 1. Wie bei Firefly Image 4 Ultra kann nur 1 Bild gleichzeitig generiert werden. Die Eingabeaufforderung ist unverändert und fordert immer noch die Generierung von Pferden auf einem Feld. Klicken Sie auf Senden

Firefly

Die Antwort enthält wiederum eine URL des Statusberichts des von Ihnen ausgeführten Auftrags und eine weitere URL, mit der Sie den ausgeführten Auftrag abbrechen können.

Firefly

Um den Statusbericht Ihres laufenden Auftrags zu überprüfen, wählen Sie die Anfrage mit dem Namen GET - Firefly - Statusbericht abrufen aus der Sammlung FF - Firefly Services Tech Insiders aus. Klicken Sie auf , um es zu öffnen, und klicken Sie dann auf Senden.

Firefly

Anschließend wird der Statusbericht des gerade gestarteten Image-Generierungsvorgangs angezeigt. Überprüfen Sie das Feld Status, da es möglicherweise auf Wird ausgeführt festgelegt ist, was bedeutet, dass der Vorgang noch nicht abgeschlossen ist. In diesem Beispiel ist der Auftragsstatus auf Erfolgreich festgelegt, was bedeutet, dass die von Ihnen angeforderten Bilder generiert wurden.

Firefly

Dann sollte man ein hyperrealistisches Bild von Pferden auf einem Feld sehen.

Firefly

Negative Eingabeaufforderung

Wenn Sie Firefly auffordern möchten, etwas nicht in das zu generierende Bild aufzunehmen, können Sie bei Verwendung der API die negativePrompt einbeziehen (diese Option wird derzeit nicht in der Benutzeroberfläche angezeigt). Wenn Sie beispielsweise möchten, dass bei der Eingabeaufforderung Pferde in einem Feld keine Blumen eingeschlossen werden, können Sie dies im Hauptteil Ihrer API-Anfrage angeben:

"negativePrompt": "no flowers",

Rufen Sie die Anfrage POST - Firefly - T2I V4 aus der FF - Firefly Services Tech Insiders-Sammlung auf und navigieren Sie zum Hauptteil der Anfrage. Fügen Sie den obigen Text in den Textkörper der Anfrage ein. Klicken Sie auf Senden.

Firefly

Sie sollten das dann sehen.

Firefly

Um den Statusbericht Ihres laufenden Auftrags zu überprüfen, wählen Sie die Anfrage mit dem Namen GET - Firefly - Statusbericht abrufen aus der Sammlung FF - Firefly Services Tech Insiders aus. Klicken Sie auf , um es zu öffnen, und klicken Sie dann auf Senden. Wählen Sie die URL des generierten Bildes aus und öffnen Sie es in Ihrem Browser.

Firefly

Daraufhin wird das generierte Bild angezeigt, das keine Blumen enthalten sollte.

Firefly

Nächste Schritte

Navigieren Sie zu Optimieren Ihres Firefly-Prozesses mit Microsoft Azure und vordefinierten URLs

Zurück zu Übersicht über Adobe Firefly Services

Zurück zu Alle Module

recommendation-more-help
4bbf020c-24db-4a43-b239-88fab142f02d