Adobe Analytics-Integration

Die Adobe Analytics-Integration verbindet LLM Optimizer mit den Adobe Analytics-Daten Ihres Unternehmens, damit Sie messen können, wie die KI-gesteuerte Erkennung in echte Website-Interaktion und Geschäftsergebnisse übersetzt wird. Nach Abschluss des Integrationsprozesses sind die Daten im Dashboard Referral Traffic auf der Registerkarte Geschäftsauswirkungen verfügbar.

Durch die Verknüpfung von Analysedaten mit Einblicken in die KI-Sichtbarkeit hilft Ihnen LLM Optimizer beim Nachverfolgen:

  • Benutzerinteraktion auf KI-referenzierten Seiten.
  • Konversionssignale verknüpft mit KI-Discovery-Journey.
  • Auswirkungen von GEO-Optimierungen auf die Leistung.

Diese Integration schließt die Lücke zwischen der Messung der KI-Sichtbarkeit und der Analyse der Geschäftsleistung. Teams können jetzt nicht nur sehen, wo die Marke in KI-Antworten angezeigt wird, sondern auch, was passiert, nachdem Benutzer ankommen.

Verfügbarkeit availability

IMPORTANT
Die Adobe Analytics-Integration ist im kostenpflichtigen LLM Optimizer-Angebot enthalten. Kunden, die die kostenlose Testversion verwenden, können Adobe Analytics erst dann verbinden, wenn sie ein kostenpflichtiges Upgrade erhalten haben.

Adobe Analytics mit dem Referral Traffic-Dashboard verbinden connect

Der Verbindungsfluss beginnt wie folgt vom Referral Traffic-Dashboard:

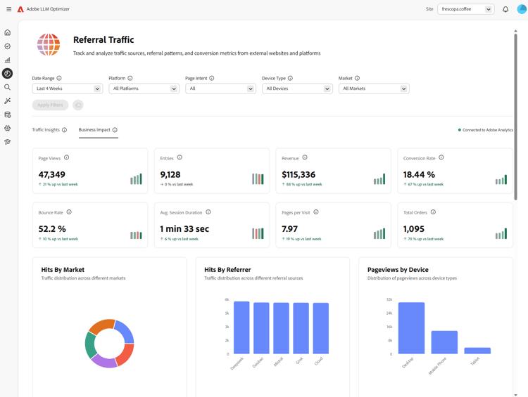
  1. Öffnen Sie das Dashboard Referral Traffic. Die Standardansicht lautet Traffic Insights.

    Referral Traffic-Dashboard, Registerkarte „Traffic-Insights“

  2. Wählen Sie die Registerkarte Geschäftsauswirkungen aus. Wenn kein Analytics-Anbieter verbunden ist, wird ein Banner angezeigt: Verbinden, um geschäftliche Auswirkungen zu sehen, mit Mit Analytics verbinden.

    Registerkarte „Geschäftsauswirkungen“ mit „Mit Analytics verbinden“

  3. Wählen Sie Mit Analytics verbinden aus. Dadurch wird das Dashboard Kundenkonfiguration auf der Registerkarte Analytics geöffnet.

    Kundenkonfiguration, Registerkarte „Analytics“

  4. Geben unter die Werte Client-ID und Client-Geheimnis ein und klicken Sie dann auf Überprüfen und fortfahren. Beachten Sie Folgendes:

    • Überprüfen und fortfahren ist nur verfügbar, wenn beide Felder ausgefüllt sind.
    • Nach erfolgreicher Überprüfung werden die Report Suites geladen.
    • Verwenden Sie Client-ID und Client-Geheimnis eines technischen Kontos, das Zugriff auf die benötigte Report Suite hat.

    Analytics-Anmeldedaten und Überprüfen und Fortfahren

  5. Wählen unter "" eine Report Suite.

    Wenn eine Report Suite ausgewählt wird, lädt LLM Optimizer die für diese Suite verfügbaren Seiten URL-Dimension).

    Report Suite ausgewählt und Dimensionen werden geladen

  6. Wählen Sie eine Seiten-URL Dimension (Suite-spezifische Dimensionsliste) aus und klicken Sie dann auf Speichern und aktivieren.

    • Seiten-URL Dimension bleibt deaktiviert, bis eine Report Suite ausgewählt und Dimensionen geladen wurden.
    • Speichern und aktivieren ist erst verfügbar, nachdem Sie eine Seiten-URL-Dimension ausgewählt haben.

    Dimension Seiten-URL und Speichern und aktivieren

  7. Nach dem Speichern sollte die Konfiguration den Status Verbunden anzeigen. Sie können mit „Zum Referral Traffic-Dashboard wechseln zum Referral Traffic-Dashboard. In Referral Traffic sollte auf der Registerkarte Geschäftsauswirkungen der Status als „Mit Adobe Analytics ".

    Verbindung zu Adobe Analytics in Konfiguration und Geschäftsauswirkungen

Nach dem Verbinden after-connect

  • LLM Optimizer füllt die letzten vier vollen Kalenderwochen und die aktuelle Kalenderwoche bis heute auf.
  • Nach der Aufstockung werden die Daten täglich mit einem Pull des ganzen Vortags aktualisiert.
NOTE
Die Aufstockung kann einige Stunden dauern.

Funktionsweise how-it-works

Konfiguration

Während des Setups definieren Sie, welche Report Suite- und Seitendimension LLM Optimizer für die Adobe Analytics-Aufnahme verwendet. Die Seitendimension kann je nach Report Suite die standardmäßige variables/page oder eine benutzerdefinierte eVar sein.

So wird LLM-Traffic identifiziert

Der von LLM stammende Traffic wird mithilfe von Adobe Analytics Referrer-Typ - Conversational AI-Tools identifiziert.

Aufgenommene Daten data-ingested

Die folgenden Daten werden von LLM Optimizer aufgenommen:

Dimensionen

  • Referrer-Domain
  • Werbetyp
  • Land
  • Gerätetyp
  • Ausgewählte Seitendimension

Metriken

  • Seitenansichten
  • Besuche
  • Besuchende
  • Einträge
  • Ausstiege
  • Absprünge
  • Einzelseitenbesuche
  • Verbrachte Zeit
  • Warenkörbe
  • Hinzufügungen zum Warenkorb
  • Entnahmen aus Warenkorb
  • Warenkorbansichten
  • Checkouts
  • Bestellungen
  • Umsatz
  • Einheiten

Verwendung dieser Daten durch LLM Optimizer

Dieser Datensatz ermöglicht LLM Optimizer Insights für:

  • LLM-Traffic-Leistung auf Seitenebene.
  • Referrer-Leistung über LLM-Quellen hinweg.
  • Trends auf regionaler und Geräteebene.
  • Nachgelagerte Commerce-Ergebnisse.

Häufig gestellte Fragen faq

F.: Ist die Adobe Analytics-Integration während der Testphase verfügbar?

Nein. Die Integration ist nur für Kunden von Paid LLM Optimizer verfügbar.

F: Welche Daten werden erfasst oder gespeichert?

Siehe das obige Aufgenommene Daten. LLM Optimizer arbeitet mit aggregierten Metriken aus den von Ihrem Unternehmen autorisierten Adobe Analytics-APIs und nicht mit den rohen Daten auf Trefferebene.

F: Wie werden Daten aufgenommen?

Ihr Unternehmen autorisiert LLM Optimizer, Adobe Analytics-APIs abzufragen. An LLM-Quellen angepasste Referral Traffic werden über diese APIs genutzt.

F: Wie oft werden die Daten aktualisiert?

Daten werden aktualisiert täglich (voller Vortag nach Abschluss der Aufstockung).

F.: Werden in LLM Optimizer Daten auf Trefferebene gespeichert?

Nein. Nur aggregierte Metriken werden zum Verständnis von Traffic-Mustern und -Trends verwendet.

F.: Werden vollständige URLs, Abfragezeichenfolgen oder Seiteninhalte gespeichert?

Vollständige URLs, die für die ausgewählte Seitendimension verwendet werden, können aufgenommen werden. Abfragezeichenfolgen und Seiteninhalte werden für diese Integration nicht aufgenommen.

F.: Werden Benutzerkennungen (ECID, IP-Adresse, Cookie-IDs) gespeichert?

Nein.

F: Wie lange werden Daten aufbewahrt?

Beachten Sie, dass sich die Aufbewahrungs-Policys ändern können. Derzeit werden Daten unbegrenzt gespeichert.

F.: Werden Daten während der Übertragung und im Ruhezustand verschlüsselt?

Derzeit werden die Daten während der Übertragung nicht im Ruhezustand verschlüsselt. Dies kann sich in zukünftigen Updates ändern.

F.: Werden historische Daten aufgestockt?

Ja. Nach einer erfolgreichen Einrichtung werden die letzten vier vollen Kalenderwochen und die aktuelle Kalenderwoche aufgestockt. Siehe auch Nach dem Verbinden.

recommendation-more-help
c903bfbf-7c2e-4b54-b81e-06c9cb3f7be3