Anzeigen der aktuellen Nutzung der Server-Aufrufe

Analytics > Admin > Nutzung der Server-Aufrufe > Aktuelle Nutzung

IMPORTANT
Sämtliche Nutzungs- und Zusagedaten, die Sie dort sehen, beziehen sich zusammengenommen auf alle Anmeldeunternehmen und Report Suites.

Das Dashboard für aktuelle Nutzung:

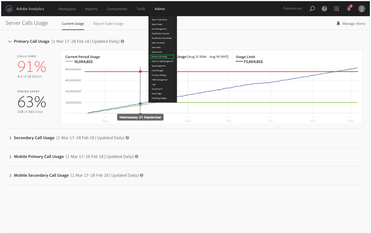
  • Zeigt eine Aufschlüsselung Ihrer Server-Aufruf-Nutzung und -Zusagen, verteilt auf die verschiedenen Arten von Server-Aufrufen. Diese Ansicht kann sich von Kunde zu Kunde unterscheiden und stimmt mit dem überein, was Ihr Vertrag umfasst. Zum Beispiel haben Sie sich für 4 verschiedene Arten von Server-Aufrufen angemeldet: primäre und sekundäre Aufrufe per Web und primäre und sekundäre Aufrufe per Mobilgerät. In diesem Fall sollte diese Ansicht 4 Reiter umfassen – einen für jede Art. Innerhalb jedes Reiters können Sie sich die Nutzung für die aktuelle Nutzungsperiode ansehen.

  • Vergleicht die aktuelle Nutzung (grüne Linie) mit dem Nutzungslimit gemäß Vertrag (rote Linie).

  • Vergleicht Ihre aktuelle Nutzungsperiode mit der Nutzung im letzten Jahr (blaue Linie). Natürlich wird die blaue Linie nur angezeigt, wenn für Ihr Unternehmen Daten zu den Server-Aufrufen im letzten Jahr vorliegen.

    note note
    NOTE
    Wenn Sie die Nutzung für einen früheren Zeitraum anzeigen möchten, gehen Sie zur Registerkarte Nutzung der Report Suite und laden Sie die Gebrauchsdaten für einen früheren Zeitraum herunter.
  • Listet den Anteil an genutzten Aufrufen (in Prozent und in unverarbeiteten Daten) und den Anteil der bereits abgelaufenen Nutzungsperiode (in Prozent und in unverarbeiteten Daten) auf.

  • Wird standardmäßig täglich mit einer Verarbeitungsverzögerung von 5 Tagen aktualisiert.

  • Ermöglicht es Ihnen, alle Reportlets ein- und auszuklappen.

Begriff der Benutzeroberfläche
Definition
Nutzung der aktuellen Nutzungsperiode (grün)
Der aktuelle Zeitraum basiert auf der Nutzungsperiode.
Nutzung der vorherigen Nutzungsperiode (blau)
Der vorherige Zeitraum wird als aktuelle Nutzungsperiode minus 1 Jahr definiert.
Nutzungslimit (rot)
Ihr vertraglich festgelegtes Nutzungslimit für diese Nutzungsperiode.
recommendation-more-help
2969e653-1f9b-4947-8b90-367efb66d529