​##

LLM Optimizer熒幕擷圖

https://cdn.experienceleague.adobe.com/assets/zh-hant/slides/llm-optimizer-overview/0/0b72b0c6b6f4b617dd7534d6d479b4c675405db8f444f315f5b532c8150236e5.mp3

LLM Optimizer

歡迎使用Adobe LLM Optimizer — 您的AI優先解決方案,讓您在ChatGPT、Google AI Overviews、Google AI Mode、Copilot、Gemini和Perplexity等創新型搜尋平台上最大化品牌可見度。

投影片的螢幕擷圖

  • :callout[您的品牌提及]{type="rectangle" x1="35.23" y1="36.62" x2="65.56" y2="52.12"}
  • :callout[您的品牌引文]{type="rectangle" x1="66.46" y1="35.72" x2="95.9" y2="52.12"}

https://cdn.experienceleague.adobe.com/assets/zh-hant/slides/llm-optimizer-overview/1/a4788dbedebff9b6d99c524e2b76c798d776f2c9572f780671922f5784e3e334.mp3

品牌狀態控制面板

讓我們從「品牌存在儀表板」開始。 這是您的命令中心,可讓您瞭解品牌如何顯示在AI產生的回應中。

在這裡,您會看到品牌提及、引文和情緒的量度 — 所有量度均可依時段、類別和平台篩選。 您甚至可以與其他人進行基準比較,瞭解您的可見度如何棧疊。

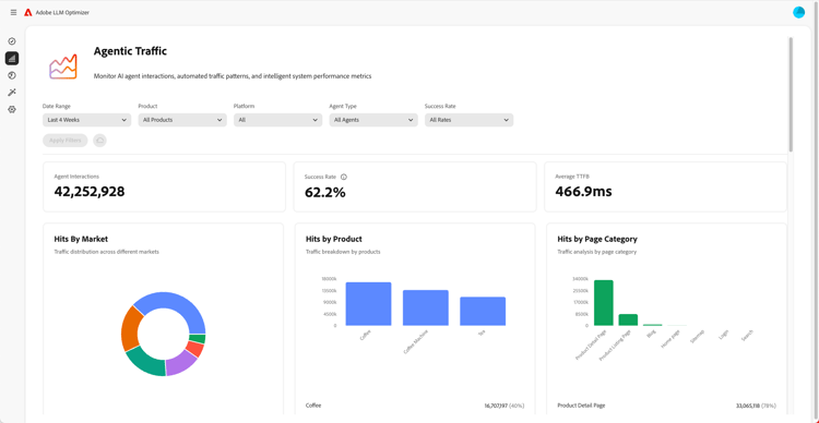
代理流量深入分析熒幕擷圖

  • :callout[下拉式選單中的成功率]{type="circle" x="56.52" y="28.42" r="11.5"}
  • :callout[各種市場、產品或類別的點選]{type="rectangle" x1="4.44" y1="50.93" x2="88.26" y2="62.64"}

https://cdn.experienceleague.adobe.com/assets/zh-hant/slides/llm-optimizer-overview/2/fa40a054be21f78f56d70498e4b19e18de4e0684fb5d3db2ec8813f0dfed735e.mp3

代理流量分析

接下來,我們深入探討Agentic Traffic。

代理流量會追蹤機器人對您網站的造訪,這是LLM可見度的關鍵訊號。

您會找到依市場和頁面型別劃分的點選和成功率的詳細量度。

轉介流量深入分析熒幕擷圖

  • :callout[轉介流量總計]{type="rectangle" x1="4.66" y1="37.13" x2="35.11" y2="50.39"}
  • :callout[退回率]{type="rectangle" x1="66.46" y1="37.34" x2="96.01" y2="50.17"}

https://cdn.experienceleague.adobe.com/assets/zh-hant/slides/llm-optimizer-overview/3/b23e02cadda0ba6d9bbbf0a8be6495b575bea9754d44c537f83f05641aa9a56f.mp3

反向連結流量深入分析

反向連結流量會顯示使用者在AI答案中點按您連結的頻率。 它將可見度與真實參與度連結,可幫助您衡量運作情況。

詳細量度包括跳出率和反向連結來源與區域。

URL檢視窗和趨勢引文的熒幕擷圖

https://cdn.experienceleague.adobe.com/assets/zh-hant/slides/llm-optimizer-overview/4/5cf9ca59ad679233a76c73f52c471c3405deb98ecd7411baf8b22935c8e82105.mp3

URL檢視窗和趨勢引文

想知道哪些頁面表現最佳嗎?

URL檢查器會顯示各個URL在提示和類別中的引用方式。

您也會看到熱門引文,包括其他人的URL和免費媒體,協助您識別有效內容和改善位置。

最佳化機會的熒幕擷圖

  • :callout[不同型別的機會]{type="rectangle" x1="16.57" y1="28.36" x2="59.27" y2="33.58"}

https://cdn.experienceleague.adobe.com/assets/zh-hant/slides/llm-optimizer-overview/5/2a016f899f667a230e3e34684462849264a52940ac2b4f9cf01a673bfa3a7e9d.mp3

最佳化機會

奇蹟發生的地點如下。

LLM Optimizer使用AI代理程式來自動識別可見度差距、自動建議改善,並在特定情況下自動最佳化您的網站體驗。

無論是修正404、增強Wikipedia頁面,還是改善頁面結構,您都能獲得針對品牌量身打造的規範性指南。

LLM Optimizer不僅會顯示資料,還有助於您採取行動。

每個機會都包含預計的流量值,因此您可以優先處理最重要的事項。

自助服務類別和主題入門的熒幕擷圖

https://cdn.experienceleague.adobe.com/assets/zh-hant/slides/llm-optimizer-overview/6/d5fb08dd3a4a400a706aa6595a775fb2325c04d9ff9f3354a41dc27111a449d2.mp3

自助服務類別和主題上線

需要追蹤新主題或地區?

有了自助式類別上線,您可以直接在工具中或透過CSV上傳新增提示和類別。

這可讓您輕鬆擴大涵蓋範圍,而不需要等候產品更新。

從可見性到影響的熒幕擷圖

https://cdn.experienceleague.adobe.com/assets/zh-hant/slides/llm-optimizer-overview/7/d46472eb22ef6d2fab04f94e9bcb108a4cb8e0787628bbe5607d4b5ce2ecc634.mp3

從可見性到影響

LLM Optimizer現在已成為您策略的一部分,也是您競爭優勢的一部分。

您擁有可在創新型網頁上被看到、引用和選擇的工具。

隨著平台的演化和需求的轉變,您的知名度將持續提升。

我們在此透過更新、見解和創新來支援該發展勢頭。

感謝您選擇Adobe。

讓我們一起持續最佳化。