​##

LLM Optimizer屏幕截图

https://cdn.experienceleague.adobe.com/assets/zh-hans/slides/llm-optimizer-overview/0/06597aab6e5185922b68a5f386e46686b5c9cb122d166627d406d6dfe7f9f023.mp3

LLM Optimizer

欢迎使用Adobe LLM Optimizer — 您的AI优先解决方案,用于在ChatGPT、Google AI Overviews、Google AI Mode、Copilot、Gemini和Perplexity等创新型搜索平台上最大程度地提升品牌知名度。

幻灯片屏幕快照

  • :callout[您的品牌提及]{type="rectangle" x1="35.23" y1="36.62" x2="65.56" y2="52.12"}
  • :callout[您的品牌引用]{type="rectangle" x1="66.46" y1="35.72" x2="95.9" y2="52.12"}

https://cdn.experienceleague.adobe.com/assets/zh-hans/slides/llm-optimizer-overview/1/4b0c84a0e28af23752bf48d14ec5e4b4746268aff28c1ed030e3c7f629949b61.mp3

品牌状态功能板

让我们从Brand Presence Dashboard开始。 这是您的指挥中心,用于了解您的品牌如何在AI生成的响应中显示。

在这里,您将看到品牌提及次数、引用次数和情绪的量度 — 所有这些量度都可以按时段、类别和平台过滤。 您甚至还可以与其他人进行比较来了解您的可见度是如何栈叠起来的。

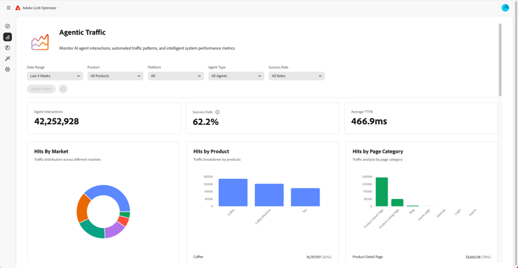
代理流量分析屏幕截图

  • :callout[下拉菜单中的成功率]{type="circle" x="56.52" y="28.42" r="11.5"}
  • :callout[按不同市场、产品或类别显示的点击量]{type="rectangle" x1="4.44" y1="50.93" x2="88.26" y2="62.64"}

https://cdn.experienceleague.adobe.com/assets/zh-hans/slides/llm-optimizer-overview/2/4cc4e8493c87a46cef52f6d43c4fa00a3825b14556e06ab85d8056f8f16c9fc7.mp3

代理流量分析

接下来,我们深入到智能交通领域。

代理流量会跟踪机器人对您网站的访问,这是LLM可见性的关键信号。

您将找到按市场和页面类型划分的点击量和成功率的详细量度。

反向链接流量分析屏幕截图

  • :callout[反向链接流量总计]{type="rectangle" x1="4.66" y1="37.13" x2="35.11" y2="50.39"}
  • :callout[跳出率]{type="rectangle" x1="66.46" y1="37.34" x2="96.01" y2="50.17"}

https://cdn.experienceleague.adobe.com/assets/zh-hans/slides/llm-optimizer-overview/3/f02ddb56c70fa2834303015059f30f3829a39b67720b26144392c147efef56bc.mp3

反向链接流量分析

反向链接流量显示用户在AI答案中单击您链接的频率。 它将可见性与真正的参与度联系起来 — 帮助您衡量正在运行的项目。

详细量度包括跳出率、反向链接来源和区域。

URL检查器和趋势引文的屏幕截图

https://cdn.experienceleague.adobe.com/assets/zh-hans/slides/llm-optimizer-overview/4/ee57d81ea4f5b1be49b7f43eee70484285eeb5b2fabcce30676baed4340c4ad7.mp3

URL检查器和趋势引用

想知道哪些页面的表现最佳吗?

URL检查器显示各个URL在提示和类别中的引用方式。

您还会看到热门引用,包括他人的URL和免费媒体,以帮助您确定在哪些方面有效以及在哪些方面改进。

优化机会的屏幕截图

  • :callout[不同类型的机会]{type="rectangle" x1="16.57" y1="28.36" x2="59.27" y2="33.58"}

https://cdn.experienceleague.adobe.com/assets/zh-hans/slides/llm-optimizer-overview/5/3886013d28ef0eeb4cc2a2d95f5133e31c1f9b146fd7a97fb3019af5ec186d3f.mp3

优化机会

这就是魔法发生的地方。

LLM Optimizer使用AI代理自动识别可见性差距,自动提出改进建议,并在特定情况下自动优化您的网站体验。

无论是修复404、增强维基百科页面,还是改进页面结构,您都将获得针对您的品牌定制的规范性指南。

LLM Optimizer不仅向您显示数据,还能帮助您采取行动。

每个机会都包含一个预计的流量值,因此您可以优先考虑最重要的内容。

自助类别和主题入门屏幕截图

https://cdn.experienceleague.adobe.com/assets/zh-hans/slides/llm-optimizer-overview/6/55c012a381c1de537ed2a46eb9c315559df0ca6b2af24db9b7ac66c6b41a45fa.mp3

自助类别和主题载入

需要跟踪新主题或区域?

通过自助式类别载入,您可以直接在工具中或通过CSV上传添加提示和类别。

这样,无需等待产品更新,即可轻松扩展覆盖范围。

从可见性到影响的屏幕截图

https://cdn.experienceleague.adobe.com/assets/zh-hans/slides/llm-optimizer-overview/7/3eff5876f81deadea608abed07893ec06eb9579de3611f97953898927e19d5f6.mp3

从可见性到影响

LLM Optimizer现在已成为您战略的一部分,也是您的竞争优势。

你可以看到、引用、选择工具,这些工具在创新型网络上。

随着平台的发展和变化,您的知名度将继续提高。

我们在此支持这一势头 — 提供更新、见解和创新。

感谢您选择Adobe。

让我们一起继续优化。