Adobe Analytics 集成

Adobe Analytics 集成可将 LLM Optimizer 与您组织的 Adobe Analytics 数据连接起来,使您能够衡量 AI 驱动的发现如何转化为实际的网站参与度和业务成果。 集成完成后,相关数据将在​ 业务影响 ​选项卡下的​ 引荐流量 ​仪表板中显示。

通过将分析数据与 AI 可见度洞察相结合,LLM Optimizer 可帮助您跟踪:

  • AI 引荐页面上的用户参与度。
  • 与 AI 发现路径相关的转化信号。
  • GEO 优化带来的性能影响。

该集成弥合了 AI 可见度衡量与业务绩效分析之间的差距。 团队不仅可以了解品牌在 AI 响应中的呈现位置,还可以了解用户访问之后的行为。

可用性 availability

IMPORTANT
Adobe Analytics 集成功能包含在付费版 LLM Optimizer 中。 使用免费试用版的客户需升级至付费版本后,方可连接 Adobe Analytics。

将 Adobe Analytics 连接到引荐流量仪表板 connect

连接流程从引荐流量仪表板开始,具体如下:

  1. 打开引荐流量仪表板。 默认视图为​流量洞察

    引荐流量仪表板,“流量洞察”选项卡

  2. 选择​ 业务影响 ​选项卡。 如果尚未连接分析提供商,将显示横幅:连接以查看业务影响,并提供​连接到 Analytics 选项。

    提供连接到 Analytics 的业务影响选项卡

  3. 选择​连接到 Analytics。 系统将在 Analytics 选项卡上打开客户配置仪表板。

    客户配置,Analytics 选项卡

  4. 在​ 凭据 ​下,输入​ 客户端 ID ​和​客户端密钥,然后选择​验证并继续。 请注意以下事项:

    • 仅在两个字段均已填写时,验证并继续​才可用。
    • 验证成功后,将加载报告包。
    • 请使用具有所需报告包访问权限的技术帐户的​客户端 ID 和​客户端密钥

    Analytics 凭据以及验证并继续

  5. 在​ 配置 ​下,选择一个​报告包

    选择报告包后,LLM Optimizer 将加载该报告包可用的​ 页面 URL 维度 ​选项。

    已选择报告包并加载维度

  6. 选择一个​页面 URL 维度(报告包专属维度列表),然后选择​保存并启用

    • 在选择报告包并加载维度之前,页面 URL 维度​将保持禁用状态。
    • 仅在选择页面 URL 维度后,保存并启用​才可用。

    页面 URL 维度与保存并启用

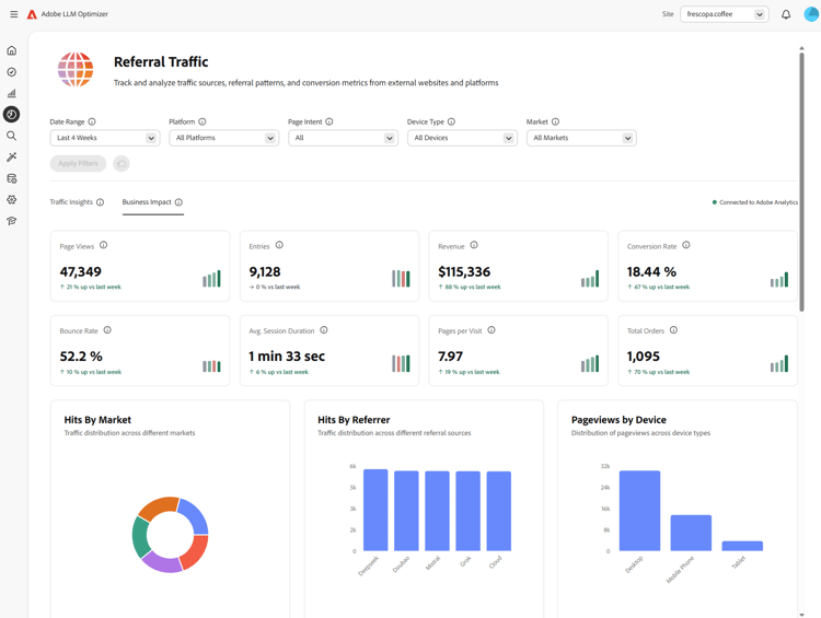
  7. 保存后,配置应显示为​ 已连接 ​状态。 您可以通过​ 前往引荐流量仪表板 ​返回引荐流量仪表板。 在​ 业务影响 ​选项卡上的​ 引荐流量 ​中,状态应显示为​已连接到 Adobe Analytics

    已在配置和业务影响中连接到 Adobe Analytics

连接完成后 after-connect

  • LLM Optimizer 会回填​ 最近四个完整自然周 ​以及​当前自然周截至目前的数据
  • 回填完成后,数据将按​ 每日 ​更新,每次拉取​ 前一整天 ​的数据。
NOTE
回填过程可能需要数小时完成。

工作原理 how-it-works

配置

在设置过程中,您需要指定 LLM Optimizer 用于 Adobe Analytics 数据摄入的报告包和页面维度。 页面维度可以是标准的 variables/page 映射,也可以是自定义 eVar,具体取决于您的报告包。

LLM 流量的识别方式

LLM 来源的流量通过 Adobe Analytics 的引荐类型—对话式 AI 工具进行识别。

摄取的数据 data-ingested

LLM Optimizer 会摄取以下数据:

维度

  • 引荐域
  • 引荐类型
  • 国家/地区
  • 设备类型
  • 所选页面维度

量度

  • 页面浏览量
  • 访问次数
  • 访客
  • 进入次数
  • 退出次数
  • 跳出次数
  • 单页访问次数
  • 停留时间
  • 购物车数
  • 加入购物车次数
  • 移除购物车次数
  • 购物车查看次数
  • 结账次数
  • 订单数
  • 收入
  • 销售数量

LLM Optimizer 如何使用这些数据

该数据集为 LLM Optimizer 提供以下洞察支持:

  • 页面级 LLM 流量表现。
  • 不同 LLM 来源的引荐表现。
  • 区域及设备层级的趋势分析。
  • 后续商业转化结果。

常见问题解答 faq

问:试用期间是否可以使用 Adobe Analytics 集成?

不。 该集成功能仅对付费版 LLM Optimizer 客户开放。

问:会收集或存储哪些数据?

请参阅上文的摄取的数据章节。 LLM Optimizer 使用的是经您组织授权的 Adobe Analytics API 提供的聚合量度,而非原始逐条点击数据。

问:数据是如何摄取的?

您的组织授权 LLM Optimizer 查询 Adobe Analytics API。 与 LLM 来源相关的引荐流量数据通过这些 API 获取。

问:数据多久更新一次?

数据按​ 每日 ​更新(回填完成后,每次更新前一整天的数据)。

问:LLM Optimizer 是否会存储原始逐条点击数据?

不。 仅使用​ 聚合 ​量度来分析流量模式和趋势。

问:是否会存储完整 URL、查询字符串或页面内容?

可摄取所选页面维度对应的完整 URL;但查询字符串和页面内容不会通过此集成摄取。

问:是否会存储用户标识符(ECID、IP 地址、cookie ID)?

不。

问:数据会保留多长时间?

请注意,数据保留策略可能会发生变化。 目前数据将会无限期存储。

问:数据在传输和静态存储过程中是否加密?

目前数据在传输过程中会加密,但在静态存储时不会加密。 该情况可能会在未来更新中发生变化。

问:是否会回填历史数据?

是。 设置完成后,将回填最近四个完整自然周及当前自然周的数据。 另请参阅完成连接后

recommendation-more-help
llm-optimizer-help-main-toc