CDN日志分析工具

了解Adobe提供的​AEM Cloud Service CDN日志分析工具,以及它如何帮助您深入了解您的CDN性能和AEM实施。

概述

AEM as a Cloud Service CDN日志分析工具提供可与SplunkELK栈栈集成的预建仪表板,用于实时监视和分析CDN日志。

通过使用该工具,您可以实现实时监控和主动问题检测。 因此,可以确保优化内容投放以及针对拒绝服务(DoS)和分布式拒绝服务(DDoS)攻击的适当安全措施。

主要功能

  • 简化的日志分析

  • 实时监控

  • 无缝集成

  • 仪表板

    • 确定潜在的安全威胁
    • 更快的最终用户体验

功能板概述

为了快速启动日志分析,Adobe为Splunk和ELK栈栈提供了预建的仪表板。

  • CDN 缓存命中率:提供总缓存命中率以及按 HIT、PASS 和 MISS 状态统计的请求总数洞察。它还提供顶级HIT、PASS和MISS URL。

    CDN缓存命中率

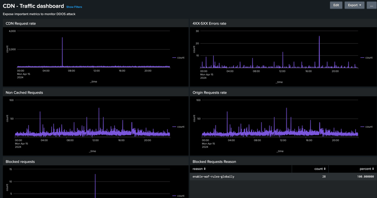
  • CDN 流量仪表板:通过 CDN 和源站请求率、4xx 和 5xx 错误率以及非缓存请求,提供流量洞察。它还为每个客户端IP地址提供每秒最大CND和源请求数,以及优化CDN配置的更多见解。

    CDN流量仪表板

  • WAF功能板:通过已分析、已标记和已阻止的请求提供见解。 它还提供了WAF Flag ID排名最前的攻击、客户端IP、国家/地区和用户代理排名前100的攻击以及优化WAF配置的更多见解。

    WAF信息板

Splunk 集成

对于利用Splunk且已启用AEMCS日志转发到其Splunk实例的组织,可以快速导入预建仪表板。 这种设置有助于加速日志分析,提供可操作的见解以优化AEM实施并减轻DOS攻击等安全威胁。

您可以开始使用适用于AEMCS CDN日志分析的Splunk功能板指南。

ELK集成

包含Elasticsearch、Logstash和Kibana的ELK栈栈是另一个用于日志分析的强大选项。 对于无权访问Splunk设置或日志转发功能的组织,此插件非常有用。 在本地设置ELK栈栈非常简单,工具提供了Docker组合文件以快速入门。 然后,您可以导入预建功能板并摄取使用Adobe Cloud Manager下载的CDN日志。

可开始使用AEMCS CDN日志分析的ELK Docker容器指南。

recommendation-more-help
4859a77c-7971-4ac9-8f5c-4260823c6f69