​##

Skärmbild av LLM Optimizer

https://cdn.experienceleague.adobe.com/assets/sv/slides/llm-optimizer-overview/0/4ef89604bc2f4d4c1e3409455180a438be0d6a3982ab4cd28c36fd707c141376.mp3

LLM Optimizer

Välkommen till Adobe LLM Optimizer - den första AI-lösningen som maximerar synligheten för varumärket över flera generativa sökplattformar som ChatGPT, Google AI Overviews, Google AI Mode, Copilot, Gemini och Perplexity.

Skärmbild av bild

  • :callout[Varumärken]{type="rectangle" x1="35.23" y1="36.62" x2="65.56" y2="52.12"}
  • :callout[Varumärkets citat]{type="rectangle" x1="66.46" y1="35.72" x2="95.9" y2="52.12"}

https://cdn.experienceleague.adobe.com/assets/sv/slides/llm-optimizer-overview/1/99aa3290ea115f914ecd82682aab81ad8c477b5495805dddc825c060768dc0d6.mp3

Kontrollpanel för närvaro av varumärke

Låt oss börja med Instrumentpanelen för varumärkesnärvaro. Detta är kommandocentralen som visar hur ert varumärke visas i AI-genererade svar.

Här visas mätvärden för varumärkesomnämnanden, citat och känslouttryck - som alla kan filtreras efter tidsperiod, kategori och plattform. Du kan till och med jämföra med andra för att se hur synligheten hänger ihop.

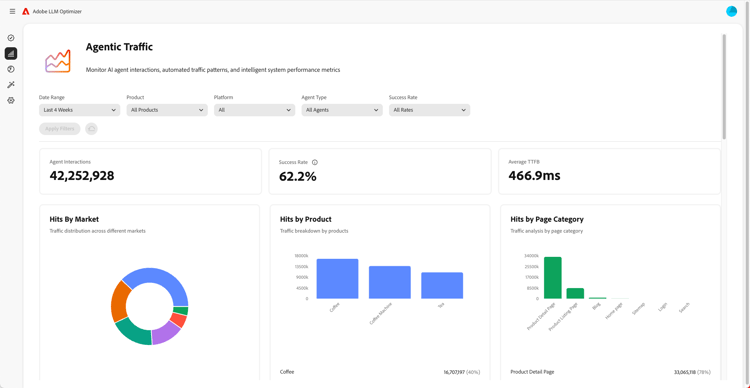
Skärmbild av AGAL Traffic Insights

  • :callout[Antal lyckade i listrutan]{type="circle" x="56.52" y="28.42" r="11.5"}
  • :callout[Träffar per marknad, produkt eller kategori]{type="rectangle" x1="4.44" y1="50.93" x2="88.26" y2="62.64"}

https://cdn.experienceleague.adobe.com/assets/sv/slides/llm-optimizer-overview/2/2673bc63b5b6ebfa36e2e9ccdfa5b9df1654b852e19bf7f5432fb05555b9e0d4.mp3

Insikter om kontorstrafik

Sedan dykar vi upp i AGATIUS Traffic.

Agenttrafiken håller koll på robotbesök på er webbplats - en viktig signal för att få insyn i LLM.

Här finns detaljerade mätvärden för träffar och framgångshastigheter, segmenterade efter marknad och sidtyp.

Skärmbild av hänvisningsinformation ​

  • :callout[Total hänvisningstrafik]{type="rectangle" x1="4.66" y1="37.13" x2="35.11" y2="50.39"}
  • :callout[Studsfrekvens]{type="rectangle" x1="66.46" y1="37.34" x2="96.01" y2="50.17"}

https://cdn.experienceleague.adobe.com/assets/sv/slides/llm-optimizer-overview/3/eb47a8237353da4bf6cf291d77820cf4636d0da44d1d9c522bc4523fdd261ad3.mp3

Referenstrafikinsikter

Hänvisningstrafiken visar hur ofta användarna klickar på länkarna i AI-svaren. Det kopplar synlighet till verkligt engagemang - vilket hjälper er att mäta vad som fungerar.

De detaljerade mätvärdena omfattar avhoppsfrekvens och hänvisningskällor och regioner.

Skärmbild av URL-inspektören och Trending Ccitations

https://cdn.experienceleague.adobe.com/assets/sv/slides/llm-optimizer-overview/4/b639b4a9035c7f0168d897e0a1cbd460e63752a905fbf0bf571b0d48c84d0fe3.mp3

URL-kontrollen och trendcitat

Vill du veta vilka sidor som fungerar bäst?

URL-kontrollen visar hur enskilda URL:er[]{} anges i uppmaningar och kategorier.

Du kommer också att se trendcitat - inklusive andras URL:er[]{} och förtjänade medier - som hjälper dig att identifiera vad som fungerar och var som kan förbättras.

Skärmbild av optimeringsmöjligheter

  • :callout[Olika typer av affärsmöjligheter]{type="rectangle" x1="16.57" y1="28.36" x2="59.27" y2="33.58"}

https://cdn.experienceleague.adobe.com/assets/sv/slides/llm-optimizer-overview/5/82dbf8ee3d6ad74587bb7afd93bc80a06b95f1a169aa6b4ea43c1ca78a38865d.mp3

Optimeringsmöjligheter

Här är magin.

LLM Optimizer använder AI-agenter för att automatiskt identifiera luckor i synligheten, autoföreslå förbättringar och - i vissa fall - automatiskt optimera webbplatsupplevelsen.

Vare sig det handlar om att åtgärda 404-tal, förbättra Wikipedia-sidor eller förbättra sidstrukturen får du hjälp att anpassa efter ert varumärke.

LLM Optimizer visar inte bara era data - det hjälper er att agera.

Varje möjlighet innehåller ett uppskattat trafikvärde, så att ni kan prioritera det som är viktigast.

Skärmbild av självbetjäningskategori och ämnesintroduktion

https://cdn.experienceleague.adobe.com/assets/sv/slides/llm-optimizer-overview/6/a635240f3749b0e9ca0222976d5f225a2c0daaf96a93a25dc4f72dac6ef7547f.mp3

Självbetjänad kategoriindelning och ämnesintroduktion

Vill du spåra nya ämnen eller regioner?

Med självbetjänad kategoriintroduktion kan du lägga till uppmaningar och kategorier direkt i verktyget eller via CSV-överföring.

Det gör det enkelt att utöka täckningen utan att behöva vänta på produktuppdateringar.

Skärmbild från synlighet till effekt

https://cdn.experienceleague.adobe.com/assets/sv/slides/llm-optimizer-overview/7/6a8b2dfca7e37e038bd41c25db8c50026374949b4d1a56dd963e450254dce468.mp3

Från synlighet till påverkan

LLM Optimizer är nu en del av er strategi - och er konkurrensfördel.

Ni har verktygen som ska ses, citeras och väljas på hela den kreativa webben.

I takt med att plattformarna utvecklas och uppmaningarna förändras kommer din synlighet att öka.

Vi är här för att stödja den här drivkraften - med uppdateringar, insikter och innovation.

Tack för att du valde Adobe.

Vi fortsätter optimera tillsammans.