Migrerar du från Google Analytics? Kolla in guiden nedan för att underlätta övergången.
1. Inledning
En av de största utmaningarna när det gäller att gå över till andra verktyg är att lära sig var man hittar motsvarande funktioner och hur man använder dem effektivt. Den här diskussionen är en del av en större guide som hjälper användare att gå över till Adobe Analytics (antingen som nya användare eller från Google Analytics) på ett enklare sätt. En djupgående jämförelse med GA, som troligen är det mest jämförbara verktyget som de flesta användare känner till, finns för att hjälpa användarna att korrelera befintliga kunskaper med de nya verktygen. När det inte finns något alternativ får du hjälp att komma igång och det minskar frustrationen under tiden.
Vi bör göra en snabb jämförelse av terminologin:
Beskrivning
Adobe Analytics
Google Analytics
2. Gränssnitten
När man jämför Adobe Analytics och Google Analytics brukar man få höra att Adobes gränssnitt är överväldigande i början. Det är sant, men det är också en styrka, inte en svaghet. Adobe har ett brett utbud av verktyg och flexibilitet i datavisualiseringen, vilket ger dig större frihet att skapa det du behöver.
Vi börjar med att titta på ”in-site”-rapportering.
2.1 In-site-rapportering
2.1.1. Startskärm
Både Adobe Analytics och Google Analytics kan anpassa den första vyn som en användare ser när hen loggar in.
2.1.1.1. Arbetsyta/anpassad startskärm (Adobe Analytics)
Adobe Analytics förutsätter inte att det finns en färdig rapport som alla användare vill se vid inloggning. Den förvalda startsidan tar användaren till startskärmen i Workspace som visar alla Workspace-rapporter som skapats eller delats med användaren. Dessutom kan användaren ange vilken av dessa rapporter som ska vara startskärm om hen vill.
Mer information om Workspace finns nedan. Se avsnitt 2.1.2.1
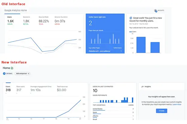
2.1.1.2. Insikter på startskärmen (Google Analytics)
- Startskärmen i Google Analytics har några färdiga visualiseringar. De täcker saker som:
- Användare, sessioner, studsfrekvens och sessionstid de senaste sju dagarna
- Användare efter tid på dygnet de senaste 30 dagarna
- Aktuella användare just nu och de viktigaste aktiva sidorna
- Trafikkanal, källa/medium och hänvisningar de senaste sju dagarna
- Sessioner per land de senaste sju dagarna
- Populäraste sidorna de senaste sju dagarna
- Trenden Aktiva användare de senaste 30 dagarna
- med mera
GA4-användare har fler alternativ som kan anpassas och de kan lägga till egna rapporter på startskärmen.
Det här är antagligen det du saknar mest i Adobe Analytics. Det finns ingen fördefinierad startskärm. Du kan dock enkelt konfigurera en anpassad arbetsyta för att replikera det du behöver i listan ovan och ange det på din startskärm. Det kommer mer om det här ämnet senare (eller se avsnitt 2.1.2.1 Adobe Workspace).
2.1.2 Report Builder för platsrapporter
Förutom de enkla rapporter som analysverktygen ger innehåller varje verktyg också kraftfullare verktyg för att ta fram egna, anpassade rapporter.
2.1.2.1. Adobe Analytics Workspace
Det här är Adobe Analytics kraftcentrum, som sedan det introducerades 2017 har blivit en viktig plats för Analytics-analyser och den främsta anledningen till att rapportavsnittet snart kommer att upphöra.
Med det här verktyget kan du skapa rapporter med nästan total frihet.
Rapporterna kan delas upp i paneler och dessa paneler kan innehålla valfritt antal visualiseringar. Paneler kan ställas in på gemensam information, som datumintervall och vanliga segmentfilter.
Både panelerna och de visualiseringar som finns inuti dem kan storleksändras och dras runt så att objekt visas sida vid sida eller staplas. Om du vill jämföra två olika datauppsättningar sida vid sida kan du skapa paneler som delas i hälften på mitten och visar de två webbplatserna sida vid sida för enkel jämförelse.
Det finns en mängd visualiseringar för användarna:
-
Friformstabeller
-
Kohorttabeller
-
Utfall
-
Flöde
-
Diagram
- Område (staplat och ostaplat)
- Linjediagram
- Spridningsdiagram
- Stapeldiagram (staplade och ostaplade)
- Punkter
- Ringdiagram
- Histogram
- Vågräta staplar (staplade och ostaplade)
-
Kartor
-
Översiktsblock
- Översiktsändring
- Översiktstext
- Text (fritextfält för att ange extra information för sammanhang)
-
Venn
Varje panel och visualisering kan ha ett namn och en beskrivning för att skapa sammanhang om vad informationen visar.
I Adobe tillämpas segment (egentligen datafilter) retroaktivt och de kan tas in i kolumner i friformstabeller för att jämföra data sida vid sida. Om en användare till exempel vill jämföra två olika kategorier för trafik på webbplatsen, kan hen skapa ett segment för kategori A och ett annat segment för kategori B.
Friformstabeller gör att flera kolumner och segmentering kan användas efter behov för att visualisera data som du vill.
Om du inte vill se någon datumuppdelning drar och släpper du bara en annan dimension eller ett annat segment där för att se data på ett annat sätt. Använd till exempel segment för Enhetstyp och lägg sedan till en uppdelning efter operativsystem för användare som har mobiler/surfplattor:
Med Workspace kan kreativiteten flöda eftersom du inte begränsas av standardiserade uppdelningar. Ni kan bygga ut de visualiseringar ni behöver för att fördjupa er i jämförelser som behöver köras.
Ni skapa beräknade mätvärden eller segment på språng som bara finns i en rapport för att förhindra att er segment- och beräkningsdatabas flödar över. På så sätt kan ni skapa fokuserade objekt som behövs för specifika rapporter utan att förvirra andra med saker som inte kan användas i andra sammanhang.
Det här är bara en introduktion till verktyget. Det finns andra omfattande guider som hjälper er att komma igång. När ni har granskat guiderna kan ni göra omfattande rapporter som:
Arbetsytor sparas inte automatiskt, så det är enklare att göra en engångsrapport som inte tar upp utrymme i rapportdatabasen.
En annan kraftfull funktion i arbetsytorna är möjligheten att använda interaktiva modifierare i rapporter i form av listrutor. Listrutorna fungerar inte i exporterade CSV-filer eller PDF-filer av rapporterna. I en aktiv rapport gör de att du kan uppdatera alla visualiseringar i en panel så att samma rapport visas under olika förhållanden. Du kan använda flera listrutor, och förutsatt att alternativen inte utesluter varandra, kan du använda den valda objektstacken för att presentera information på ett snyggt sätt.
2.1.2.2. Google Analytics: Kontrollpaneler, anpassade rapporter och sparade rapporter
Google har ett fåtal verktyg för att skapa rapporter, men de har fortfarande samma utseende och begränsningar som rapportavsnittet.
De som känner till Google Analytics kanske läser det här och säger: ”Vänta lite, är inte Google Data Studio bättre som jämförelse med Adobe Workspace?” Jo, men Data Studio är inte tekniskt sett en del av Analytics-verktyget och det kan hantera anslutningar till olika datakällor. Det här verktyget beskrivs senare i avsnittet ”Utökad rapportåtkomst”, särskilt avsnitt 2.2.3.
Med Googles kontrollpaneler och anpassade rapporter kan du samla flera visualiseringar i en rapport, men till skillnad från Workspace är du fortfarande låst i enkla korrelationer och vilka data som kan placeras i vilka kolumner.
I anpassade rapporter är en av de största utmaningarna att skapa ett filter och det gäller alla rapportflikar. Det finns inget sätt att jämföra två olika filter i samma rapport.
För ytliga jämförelser klarar det av jobbet. De liknar Adobes äldre kontrollpaneler, anpassade rapporter och bokmärken. Grundläggande verktyg som uppfyller era behov och som ingår i rapportsviten.
2.1.3 Rapporter
Både Google och Adobe har navigerbara rapporter med färdiga tabeller och grundläggande tidslinjediagram baserade på en dimension.
2.1.3.1. Adobe Analytics-rapporter
Adobe Analytics har också ett rapportavsnitt, som nu fasas ut till förmån för Analysis Workspace. Slutet av livscykeln för det här gränssnittet har meddelats eftersom Workspace är ett kraftfullare verktyg. De flesta av dessa tabeller kan enkelt byggas och ändras. Adobes avsnitt är mer uppdelade och det kan vara överväldigande:
Eftersom de flesta av ovanstående är tillgängliga via Workspace ger jag en kort översikt över dessa avsnitt och hur de relaterar till Google Analytics och jag fokuserar på de rapporter som fortfarande är relevanta.
Webbplatsstatistik är vad du förväntar dig, det omfattar standardmätvärden (sidvisningar, unika besökare, besök och anpassade händelser som ni har konfigurerat). Det liknar beteenderapporten i GA, men innehåller också en del av vad du kan hitta i Audience (eftersom Adobe inte delar upp mättyperna).
Här finns ”Bot”-rapporter. Trafik från robotar ingår inte i dina standardrapporter, men det finns två rapporter som ger insikt i vad som händer och vilka robotar som kommer till din webbplats. Det är bra när du ställer in anpassade robotregler för att utesluta kända skräppostrobotar som ofta kommer in på webbplatsen. Du kan få insikt i vad robotarna gör utan att dina huvudrapporter översvämmas av trafiken. Bot-rapporter är för närvarande inte tillgängliga via Workspace (men nya rapporteringsfunktioner som kommer snart gör att användare kan hitta informationen där också).
Webbplatsinnehåll är en grupp av Adobe-standarddimensioner: Sidnamn, Webbplatsavsnitt, Hierarkier, Servrar med mera. Alla dessa dimensioner är tillgängliga i Workspace.
Mobil är en grupp av mobilenhetsspecifika data som enheter, enhetstyper med mera. De är tillgängliga i Workspace.
Sökvägar är inte tillgängliga i Workspace. Workspace har ett flödesdiagram där du kan se in- och utflöden för en sida/ett värde. Med sökvägar kan du däremot se de vanligaste sökvägarna som används på webbplatsen. Som standard är Sidor den första sökvägsrapporten som är konfigurerad. Du kan emellertid aktivera den för anpassade egenskaper, t.ex. sidtyp. Du kan titta på sökvägar inom en sidtyp. Det jag personligen gillar med sökvägar är att informationen presenteras på ett enkelt sätt... Flödesdiagrammet på arbetsytan (beroende på hur mycket du försöker titta på) kan bli överväldigande. Jag rekommenderar att ni testar båda ... båda har ett användningsområde och värde beroende på vad ni försöker uppnå. Det bör noteras att alla dimensioner kan användas i flöden, medan sökvägar måste ställas in på en egenskap i Admin-panelen.
Trafikkällor, kampanjer och marknadsföringskanaler liknar alla förvärvsrapporten hos Google. Trafikkällor fokuserar också på aktuella hänvisare, kampanjer fokuserar på kampanjkoder och marknadsföringskanaler fokuserar också på kampanjkoder, men tillämpar extra logik hur informationen ska behandlas som ni ställer in. Adobe ger er större frihet att sätta upp regler. Google gör däremot många saker åt dig och det är en förändring av tänkandet. Som standard är Googles attribuering för kampanjkoder sex månader. Som standard är Adobes attribuering inställd på en vecka. Det kan ändras i administratörsinställningarna, men i Workspace kan du faktiskt använda anpassad attribuering ovanpå alla dimensioner, vilket direkt ger dig mycket större flexibilitet.
Retentionsrapporter för besökare och besökarprofiler liknar målgruppsrapporterna i Google Analytics. Retention fokuserar mer på returfrekvens, medan besökarprofilen fokuserar mer på användarnas geografiska plats och teknik.
Rapporterna om anpassad konvertering och anpassad trafik är båda rapporter med anpassade dimensioner. Konverteringar är eVars. Du kan ange en anpassad utgångstid till värden som träffar, besök, månad och år. Det här värdet är beständigt för en användare under den konfigurerade tidsramen om det inte skrivs över. Trafikvariabler är egenskaper. Du kan också ställa in dessa för sökvägsrapporter eller som listobjekt som delar upp flera värden baserat på en avgränsare som du väljer.
Media är till för saker som videoklipp eller ljudfiler där du har ställt in särskild mediespårning.
Anpassade rapporter är ett avsnitt där en användare kan anpassa kolumner och uppdelningar som har skapats i rapportgränssnittet och spara dem som en anpassad rapport. Men eftersom du kan göra bättre uppdelningar och korrelationer i Workspace bör allt som ska anpassas göras där. Det var en bra lösning innan Workspace fanns.
Avsnittet Bokmärken liknar anpassade rapporter, där ofta använda rapporter kan markeras i rapportgränssnittet så att de blir lättare att hitta.
Kontrollpanelen är en äldre produkt som gjorde att flera små datarapporter kunde kombineras till en enda visualisering. Funktionen i Workspace (avsnitt 2.1.2.1) är dock så mycket enklare att arbeta med att de bara finns som en åtkomstpunkt till äldre rapporter som bör byggas om innan funktionen upphör att gälla.
Med Target kan användare skapa rapporter baserade på ett mål inom en viss tidsram. Teamen övervakar kampanjer för att se om de är på väg att nå sina trafikmål.
Alla rapporter här kan ha flera mätvärdeskolumner och dimensionsuppdelningar. Men enkelheten i visualiseringarna och en del av logiken bakom vilka element som kan korreleras kan ibland vara frustrerande.
2.1.3.2 Rapporter från Google Analytics
Google Analytics delar upp rapporterna i följande avsnitt: realtid, målgrupp, förvärv, beteende och konversationer (i GA3) och i livscykel (med underavsnitten förvärv, engagemang, monetarisering, retention) och användare (med underavsnitten demografi och teknik).
Du kan göra vissa små förändringar i dessa visualiseringar, lägga till en sekundär dimensionsuppdelning, ändra visualiseringen, skapa ett datafilter med mera. Du kan spara dina anpassningar som en sparad rapport.
Det ger snabba och enkla insikter om era data. Du kan dock inte jämföra saker som användare med sidvisningar för en sida i samma tabell och du kan inte lägga till mer än en extra dimension för att se ytterligare data.
De är bra för snabba analysdata, men om du verkligen behöver gräva djupt så har de sina begränsningar.
2.2 Utökad rapportåtkomst
Förutom webbplatsrapportering har de flesta verktyg utökade funktioner som gör att du kan ta analysen utanför verktygen och skapa något mer anpassat.
2.2.1. Adobe Analytics Report Builder (Microsoft® Excel Extension)
Workspace är ett utmärkt verktyg, men ibland behöver du hämta data till ett anpassat kalkylblad, kanske för att sammanfoga flera datakällor. Det är här som Report Builder kommer till sin rätt.
Report Builder är en plugin för Microsoft® Excel som gör att du kan skapa anslutningar till era Adobe Analytics-data och hämta tabelldata som du kan hantera i Excel. För att använda det effektivt kan du hämta data till vissa rådataflikar, sedan använda Excel-cellreferenser för att hämta data från dessa flikar till en enda konsoliderad rapport och skapa diagram och visualiseringar.
2.2.2. Adobe Analytics API-anslutning
Om du vill att Adobe Analytics-data ska kunna samlas in av något annat än Excel och du vill att bearbetade data ska inkludera undantag för robotregler kan du använda Adobes API för att hämta data direkt. Bearbeta sedan data med hjälp av ett skript eller lägg till dem i en databas för användning med ett annat system.
Det bör noteras att API:t fortfarande hämtar korrelationsdata med hjälp av de uppdelningar och segment som anges i pull-begäran.
Adobe Workspace (avsnitt 2.1.2.1) använder API:t för att skapa rapporter och om du aktiverar felsökningsläget i Workspace visas de exakta API-anrop som används. Det är ett snabbt sätt att bygga API-anrop. Genom att använda Workspace för att bygga och validera data som du vill hämta kan du använda dessa API-anrop för att hämta data för egen bearbetning.
2.2.3. Google Analytics Data Studio
Om du har läst så här långt så vet du att jag nämnde Data Studio som en motsvarighet till Adobe Workspace. Med Data Studio kan du hämta Google Analytics-data, men även data från andra källor. Det är bra om du vill konsolidera analysdata med andra insamlade data. I Google Analytics finns dock samma typ av visualiseringsbegränsningar. Det sätt på vilket raderna och kolumnerna formateras är fortfarande begränsat.
Men det är fortfarande ett kraftfullt verktyg och jag vill inte hindra folk från att använda det på något sätt. Jag tycker dock att det stelbenta beteendet är begränsande.
2.2.4. Google-kalkylbladstillägg
För egen del är Googles kalkylbladstillägg det självklara valet när jag behöver hämta data från Google Analytics. Även om jag behöver göra flera anslutningar till mina GA-tabeller kan jag referera till cellerna från rådata och bygga de rapporter jag behöver. Sedan visualiserar jag dem med grafikfunktionerna i Google kalkylblad.
3. Exportera rådata
När ni verkligen behöver rådata kan både Adobe och Google hämta information på det sättet.
3.1. Dataflöde för Adobe
I avsnitt 2.2.2 nämnde jag att Adobe Analytics API hämtade från ”bearbetade data”. Rådataflödet hämtar data som bearbetas av de bearbetningsregler som har ställts in på administratörspanelen, men dessa rådata innehåller alla data som utesluts på andra ställen.
Det innebär att alla era Bot-undantag, interna IP-filtrerade data och andra exkluderade data finns i rådataflödena. Det finns flaggor som identifierar dessa data, så om du bygger en datasjö kan teknikteamet skapa logik för att bearbeta data därefter.
Rådataflödena kan anpassas för att skicka alla datakolumner eller bara specifika kolumner om du behöver ett mer fokuserat flöde.
Flöden kan skickas direkt till FTP, SFTP eller S3.
3.2. Google Big Query
Tyvärr är detta ett Google-verktyg som jag inte har någon erfarenhet av. Teoretiskt sett bör det likna Adobes Data Feed som gör att teknikerna kan få tillgång till rådata på ert Google Analytics-konto.
I stället för att skapa en hel rådatadump, ger det teknikerna åtkomst till data via SQL-frågor för att hämta vissa rådata eller alla rådatakolumner.
4. Slutsats
Precis som alla andra system krävs det övning för att känna sig bekväm med verktyget. Förhoppningsvis hjälper den här guiden dig att komma igång eller ger dig tips om hur du kan använda Adobe Analytics bättre.
Jag vill emellertid betona att jag rekommenderar att ni använder både Adobe Analytics och Google Analytics i er implementeringsstrategi (även om det bara är den kostnadsfria versionen av Google Analytics). Det gör att ni har ett säkerhetskopieringssystem eftersom inget system är ofelbart.
Ni har tillgång till många resurser utöver den här guiden som kan förbättra er strategi:
- Adobe Experience League – innehåller självstudiekurser, videor, dokumentation och communityforum
- Adobes användargrupper – ett nav av communityaktiviteter som hjälper användare att kommunicera och förbättra sina implementeringar.
- YouTube-kanalen för Adobe Analytics-användargrupper – hann du inte till en Adobe Analytics-användargruppsession? Titta på tidigare användargruppsessioner från hela världen och lär dig mer om hur andra använder verktyget.
- Measure Chat Slack-kanalen – Håll kontakt med Adobe Analytics-användare över hela världen och dela med dig av branschinformation, ställ frågor till andra och delta i mätningsfokuserade grupper.