Verktyg för analys av CDN-logg

Lär dig mer om AEM Cloud Service CDN Log Analysis Tooling som Adobe tillhandahåller och hur det hjälper dig att få insikter om både CDN-prestanda och AEM-implementering.

Ökning

AEM as a Cloud Service CDN Log Analysis Tooling erbjuder fördefinierade instrumentpaneler som du kan integrera med Splunk eller ELK-stacken för realtidsövervakning och analys av dina CDN-loggar.

Med den här verktygen kan du få realtidsövervakning och proaktiv problemidentifiering. På så sätt säkerställs optimerad innehållsleverans och korrekta säkerhetsåtgärder mot DoS-attacker (Denial of Service) och DDOS-attacker (Distributed Denial of Service).

Viktiga funktioner

  • Effektiv logganalys

  • Övervakning i realtid

  • Smidig integrering

  • Kontrollpaneler för

    • identifiera potentiella säkerhetshot
    • Snabbare slutanvändarupplevelse

Översikt över instrumentpanelen

För att snabbt komma igång med logganalysen tillhandahåller Adobe fördefinierade kontrollpaneler för både Splunk- och ELK-stacken.

  • Träffgrad för CDN-cache: ger insikter om den totala träffkvoten för cache och det totala antalet begäranden med HIT-, PASS- och MISS-status. Den tillhandahåller även de bästa URL:erna för HIT, PASS och MISS.

    Träffgrad för CDN-cache

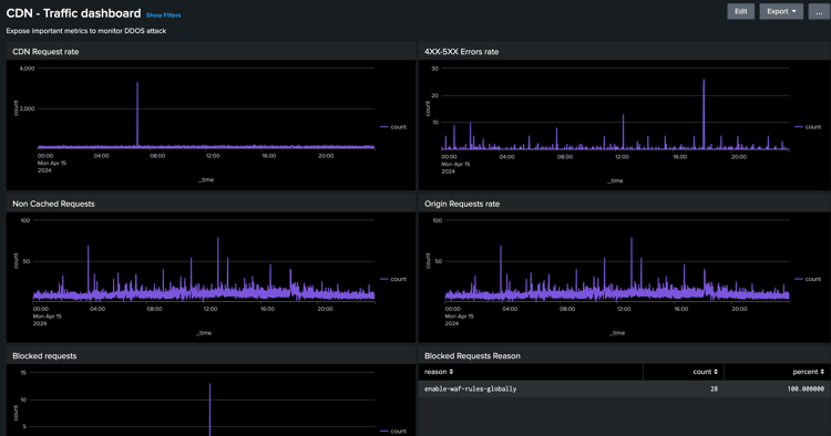
  • CDN Traffic Dashboard: ger insikter om trafiken via CDN och begärandefrekvens för ursprung, felfrekvens på 4xx och 5xx samt icke-cachelagrade begäranden. Det ger även max antal CND- och origin-begäranden per sekund per klient-IP-adress och fler insikter för att optimera CDN-konfigurationerna.

    Kontrollpanel för CDN-trafik

  • WAF Dashboard: Tillhandahåller insikter via begäranden som har analyserats, flaggats och blockerats. Det innehåller även toppattacker från WAF Flag ID, de 100 främsta angriparna per klient-IP, land och användaragent samt fler insikter för att optimera WAF-konfigurationerna.

    WAF Dashboard

Splunk-integrering

För organisationer som utnyttjar Splunk och som har aktiverat AEMCS-loggvidarebefordran till Splunk-instanserna kan du snabbt importera fördefinierade instrumentpaneler. Den här konfigurationen underlättar snabbare logganalys och ger användbara insikter för att optimera AEM-implementeringar och minska säkerhetshot som DOS-attacker.

Du kan komma igång med hjälp av guiden Splunk dashboards för AEMCS CDN Log Analysis.

Integrering med ELK

ELK-stacken, som innehåller Elasticsearch, Logstash och Kibana, är ett annat kraftfullt alternativ för logganalys. Det är användbart för organisationer som inte har tillgång till en Splunk-konfiguration eller funktioner för vidarebefordran av loggar. Det är enkelt att konfigurera ELK-stacken lokalt. Verktyget ger tillgång till Docker Compose-filen så att du snabbt kommer igång. Sedan kan du importera de färdiga kontrollpanelerna och importera CDN-loggarna som hämtas med Adobe Cloud Manager.

Du kan komma igång med hjälp av ELK Docker-behållaren för guiden AEMCS CDN Log Analysis.

recommendation-more-help
4859a77c-7971-4ac9-8f5c-4260823c6f69