Visão geral do LLM Optimizer

Captura de tela do LLM Optimizer

https://cdn.experienceleague.adobe.com/assets/pt-br/slides/llm-optimizer-overview/0/bde62b525fb3c860cf3f7e7e282919225adc15030e0b9fcae83d78dc4ace5a7e.mp3

LLM Optimizer

Bem-vindo ao Adobe LLM Optimizer - sua solução de IA para maximizar a visibilidade da marca em plataformas de pesquisa gerativa como ChatGPT, Visão geral da IA do Google, Modo de IA do Google, Copilot, Gemini e Perplexity.

Captura de tela do slide

  • :callout[Menções da sua marca]{type="rectangle" x1="35.23" y1="36.62" x2="65.56" y2="52.12"}
  • :callout[Citações da sua marca]{type="rectangle" x1="66.46" y1="35.72" x2="95.9" y2="52.12"}

https://cdn.experienceleague.adobe.com/assets/pt-br/slides/llm-optimizer-overview/1/c04dc04486999e3a7b80d658b92ac16b24575cddafec273198371e2f6115156d.mp3

Painel de presença da marca

Vamos começar com o Painel de presença da marca. Este é o seu centro de comando para entender como sua marca está aparecendo nas respostas geradas por IA.

Aqui, você verá métricas para menções à marca, citações e sentimentos, tudo filtrável por período de tempo, categoria e plataforma. Você pode até mesmo fazer o benchmark com outras pessoas para ver como sua visibilidade se compara.

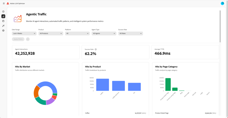
Captura de tela de Insights de Tráfego Agenciais

  • :callout[Taxas de sucesso no menu suspenso]{type="circle" x="56.52" y="28.42" r="11.5"}
  • :callout[Ocorrências por vários mercados, produtos ou categorias]{type="rectangle" x1="4.44" y1="50.93" x2="88.26" y2="62.64"}

https://cdn.experienceleague.adobe.com/assets/pt-br/slides/llm-optimizer-overview/2/5512f1e538593745c24faede3f818c02fac11b66b32f313d40ea92b8291b4a8c.mp3

Insights de Tráfego Agênicos

Em seguida, mergulhamos no Tráfego agente.

O tráfego de agente rastreia visitas de bot ao seu site - um sinal importante para a visibilidade do LLM.

Você encontrará métricas detalhadas sobre hits e taxas de sucesso segmentadas por mercado e tipo de página.

Captura de tela de Insights de Tráfego de Referência

  • :callout[Tráfego de referência total]{type="rectangle" x1="4.66" y1="37.13" x2="35.11" y2="50.39"}
  • :callout[Taxa de rejeição]{type="rectangle" x1="66.46" y1="37.34" x2="96.01" y2="50.17"}

https://cdn.experienceleague.adobe.com/assets/pt-br/slides/llm-optimizer-overview/3/21b235cf40acbd59c311662e8559c37e83e182f4e56e1d60f2772635b36def65.mp3

Insights de tráfego de referência

O tráfego de referência mostra a frequência com que os usuários clicam em seus links nas respostas da IA. Ele conecta visibilidade a envolvimento real - ajudando você a medir o que está funcionando.

As métricas detalhadas incluem taxas de rejeição e fontes e regiões de referência.

Captura de tela do Inspetor de URL e Citações de Tendência

https://cdn.experienceleague.adobe.com/assets/pt-br/slides/llm-optimizer-overview/4/c8e929097615bdcdbd6654f0903a5aff4c57dfdd202ce53dcbe6435f0739176f.mp3

Inspetor de URL e Citações de tendência

Deseja saber quais páginas têm melhor desempenho?

O Inspetor de URL revela como URLs individuais são citados entre prompts e categorias.

Você também verá as citações de tendência, incluindo URLs de outros usuários e mídia obtida, para ajudá-lo a identificar o que está funcionando e onde melhorar.

Captura de tela de oportunidades de otimização

  • :callout[Diferentes tipos de oportunidades]{type="rectangle" x1="16.57" y1="28.36" x2="59.27" y2="33.58"}

https://cdn.experienceleague.adobe.com/assets/pt-br/slides/llm-optimizer-overview/5/b738cadd097b5cc5bdbf7379a7f7069d8d63d74c8694a47793c3630cb829d8f4.mp3

Oportunidades de otimização

Aqui é onde a mágica acontece.

O LLM Optimizer usa agentes de IA para identificar automaticamente lacunas de visibilidade, sugerir melhorias automaticamente e, em casos selecionados, otimizar automaticamente a experiência do site.

Seja consertando o 404s, melhorando as páginas da Wikipédia ou melhorando a estrutura da página, você obterá orientação prescritiva personalizada para sua marca.

O LLM Optimizer não só mostra os dados, como também ajuda você a agir.

Cada oportunidade inclui um valor de tráfego projetado, para que você possa priorizar o que é mais importante.

Captura de tela da categoria de autoatendimento e integração de tópico

https://cdn.experienceleague.adobe.com/assets/pt-br/slides/llm-optimizer-overview/6/ec3f9ba6d66fb4c0902bd3a13af3b81366fa82e3a2cd27de2374e13549b978bf.mp3

Categoria de autoatendimento e integração de tópico

Precisa rastrear novos tópicos ou regiões?

Com a integração de categorias de autoatendimento, você pode adicionar prompts e categorias diretamente na ferramenta ou por meio de upload de CSV.

Isso facilita a expansão da cobertura sem esperar pelas atualizações do produto.

Captura de tela de Da visibilidade ao impacto

https://cdn.experienceleague.adobe.com/assets/pt-br/slides/llm-optimizer-overview/7/63dd3e4fab45432f8c2ecc64066d9a16a55905d65903b07656d91c5ef226095e.mp3

Da visibilidade ao impacto

A LLM Optimizer agora faz parte de sua estratégia e de sua vantagem competitiva.

Você tem as ferramentas que podem ser vistas, citadas e escolhidas através da web gerativa.

À medida que as plataformas evoluem e as solicitações mudam, sua visibilidade continuará crescendo.

Estamos aqui para dar suporte a esse ímpeto - com atualizações, insights e inovação.

Obrigado por escolher o Adobe.

Vamos continuar otimizando, juntos.