New Relic One user-access

Saiba mais sobre o serviço de monitoramento de desempenho de aplicativo (APM) da New Relic One para o AEM as a Cloud Service e como você pode acessá-lo.

Sobre o New Relic One introduction

A Adobe atribui grande importância ao monitoramento, disponibilidade e desempenho do seu aplicativo. O AEM as a Cloud Service inclui acesso ao monitoramento do New Relic One, oferecendo às equipes visibilidade abrangente das métricas de desempenho do sistema e do ambiente como parte da oferta padrão de produtos.

Este artigo descreve como gerenciar o acesso aos recursos de monitoramento de desempenho de aplicativo (APM) do New Relic One em ambientes AEM as a Cloud Service. O gerenciamento eficaz desses recursos suporta o desempenho ideal e maximiza os benefícios do AEM as a Cloud Service.

Quando um novo programa de produção é criado, a subconta do New Relic One associada ao seu programa do AEM as a Cloud Service é criada automaticamente. Esta subconta deve ser ativada para começar a assimilar dados.

Recursos transaction-monitoring

O APM da New Relic One para AEM as a Cloud Service inclui muitos recursos.

  • Acesso direto a uma conta dedicada do New Relic One.

  • Agente APM do New Relic One que mostra chamadas de método exato com números de linha, incluindo dependências externas e bancos de dados.

  • Otimização holística do desempenho ao combinar métricas principais do monitoramento em nível de infraestrutura e do monitoramento de aplicativos (Adobe Experience Manager).

  • Rastreadores de alterações automáticos para execuções de pipeline do Cloud Manager, atualizações do AEM e operações de Restauração de código. Esses rastreadores permitem que as equipes correlacionem implantações com alterações de desempenho de aplicativos diretamente no New Relic One.

Ativar a subconta do New Relic One activate-sub-account

Para um programa recém-criado, uma subconta do New Relic One é criada para você. No entanto, você deve ativá-lo para assimilar dados. Essa ativação não é automática. Siga estas etapas para ativar a subconta.

NOTE
Um usuário com a função Proprietário da empresa deve estar conectado para gerenciar a subconta do New Relic One.

Para ativar sua subconta do New Relic One:

  1. Entre no Cloud Manager em experience.adobe.com.

    1. Na seção Acesso rápido, clique em Experience Manager.
    2. No painel lateral esquerdo, clique em Cloud Manager.
  2. Selecione a organização desejada.

  3. No console Meus Programas, clique em um programa para o qual você deseja gerenciar seus usuários do New Relic One.

  4. No menu do lado esquerdo, em Serviços, clique em Ícone de dados ou em Ambientes.

  5. Na página Ambientes, próximo ao canto superior direito, clique no ícone Mais e em Ativar New Relic.

    Ativar New Relic

  6. Execute um pipeline para o mesmo ambiente para concluir com êxito a ativação da subconta.

Quando a subconta é desativada, não há assimilação de dados.

Gerenciar usuários do New Relic One manage-users

Você pode definir os usuários da sua subconta do New Relic One associada ao seu programa do AEM as a Cloud Service.

NOTE
Um usuário na função de Proprietário da empresa ou Gerente de implantação deve estar conectado para gerenciar usuários do New Relic One.

Para gerenciar usuários do New Relic One:

  1. Entre no Cloud Manager em experience.adobe.com.

    1. Na seção Acesso rápido, clique em Experience Manager.
    2. No painel lateral esquerdo, clique em Cloud Manager.
  2. Selecione a organização desejada.

  3. No console Meus Programas, clique em um programa para o qual você deseja gerenciar seus usuários do New Relic One.

  4. No menu do lado esquerdo, em Serviços, clique em Ícone de dados ou em Ambientes.

  5. Na página Ambientes, próximo ao canto superior direito, clique no ícone Mais e em Gerenciar Usuários.

    Gerenciar usuários do New Relic

  6. Na caixa de diálogo Gerenciar usuários do New Relic, faça o seguinte:

    • Insira o nome e o sobrenome do usuário que deseja adicionar
    • Digite o endereço de email associado
    • Clique no ícone Adicionar Adicionar. Repita essa etapa para cada usuário que deseja adicionar.
    • Clique no ícone Fechar para remover um usuário.

    Adicionar usuários

  7. Clique em Salvar.

Depois que os usuários são definidos, o New Relic envia um email de confirmação para cada um. A partir daí, eles podem concluir o processo de ativação e fazer logon.

NOTE
Se você estiver gerenciando os usuários do New Relic One, também deverá adicionar a si mesmo como usuário. Para ter acesso à New Relic One, não basta ter a função Proprietário da empresa ou Gerente de implantação.

Ativar sua conta de usuário do New Relic One activate-user-account

Depois que uma conta de usuário do New Relic One é criada, conforme descrito em Gerenciar usuários do New Relic One, a New Relic envia a esses usuários um email de confirmação para o endereço fornecido. Para usar essas contas, os usuários devem primeiro ativar suas contas junto à New Relic, redefinindo suas senhas.

Para ativar sua conta de usuário do New Relic One:

  1. Clique no link fornecido por email pelo New Relic.

  2. Na página de entrada do New Relic, clique em Esqueceu sua senha?

    Logon na New Relic

  3. Digite o endereço de email no qual você recebeu o email de confirmação e selecione Enviar meu link de redefinição.

    Inserir endereço de email

  4. O New Relic envia um email contendo um link para confirmar a conta.

Se você não receber um email de confirmação da New Relic, consulte a seção de solução de problemas.

Abrir New Relic One accessing-new-relic

Depois de ativar sua conta do New Relic, você poderá abrir o New Relic One diretamente ou através do Cloud Manager.

Para abrir o New Relic One por meio do Cloud Manager:

  1. Entre no Cloud Manager em experience.adobe.com.

    1. Na seção Acesso rápido, clique em Experience Manager.
    2. No painel lateral esquerdo, clique em Cloud Manager.
  2. Selecione a organização desejada.

  3. No console Meus Programas, clique em um programa para o qual você deseja abrir o New Relic One.

  4. No menu do lado esquerdo, em Serviços, clique em Ícone de dados ou em Ambientes.

  5. Na página Ambientes, próximo ao canto superior direito, clique no ícone Mais e em Abrir o New Relic.

    Abrir New Relic

  6. Na nova guia do navegador que é aberta, faça logon na New Relic One.

Para abrir o New Relic One diretamente:

  1. Vá para a página de logon do New Relic.

  2. Faça logon na New Relic One.

Verificar seu email verify-email

Se for solicitado que você verifique seu email ao fazer logon no New Relic One, significa que seu email está associado a várias contas. Você pode escolher qual conta acessar.

Se você não verificar seu endereço de email, a New Relic tentará fazer seu logon com o registro de usuário criado mais recentemente que esteja associado ao seu endereço de email. Para evitar a verificação do email em cada logon, clique na caixa de seleção Lembrar-se de mim na tela de logon.

Para obter mais ajuda, abra um tíquete de suporte por meio do Portal de suporte do AEM.

Usar o controle de alterações change-tracker

O Cloud Manager envia automaticamente rastreadores de alterações para o New Relic One sempre que execuções de pipeline, atualizações de AEM e Restauração de código compatíveis forem concluídas. Esses rastreadores aparecem como eventos de alteração na visualização Controle de alterações da New Relic, permitindo que sua equipe correlacione implantações com mudanças no desempenho do aplicativo, nas taxas de erro e na taxa de transferência.

Pipelines e fluxos de trabalho compatíveis supported-pipelines

Os seguintes pipelines de Cloud Manager e os dois últimos tipos de fluxo de trabalho geram rastreadores de alteração no New Relic One:

Tipo de pipeline/fluxo de trabalho
Descrição
Pilha completa (implantação de CI_CD)
Execuções de pipeline de pilha completa. O rastreamento inclui o nome do pipeline e a ID de execução.
Configuração da camada da Web
Execuções de pipeline de configuração no nível da Web. O rastreamento inclui o nome do pipeline e a ID de execução.
Front-end
Execuções de pipeline de front-end. O rastreamento inclui o nome do pipeline e a ID de execução.
Configuração
Execuções de pipeline de configuração. O rastreamento inclui o nome do pipeline e a ID de execução.
atualização do AEM
Atualizações de versão do AEM. Por exemplo, da versão {} para a versão {}. Os rastreadores são criados quando o evento de alteração no ambiente é concluído.
Restaurar código
O código restaura operações de um repositório e ramificação específicos.
NOTE
Atualmente, os rastreadores de alterações são permitidos apenas em ambientes do Skyline. Os pipelines que estão fora do escopo, como pipelines de scale-up e service pack, não geram rastreadores.

Exibir rastreadores de alterações no New Relic One view-change-trackers

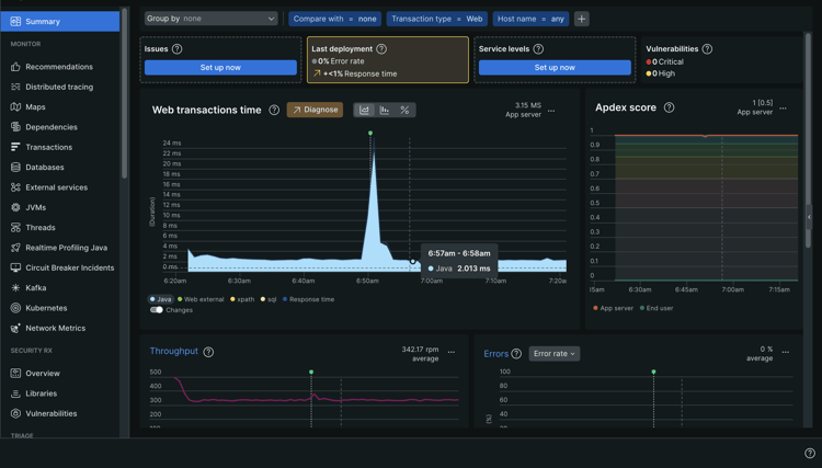
Depois que uma execução de pipeline compatível for concluída, você poderá exibir o rastreador de alterações correspondente no New Relic One.

Para exibir os rastreadores de alterações no New Relic One:

  1. Acesse o New Relic One por meio do Cloud Manager ou diretamente.

  2. Navegue até APM e serviços e selecione o aplicativo para o ambiente relevante.

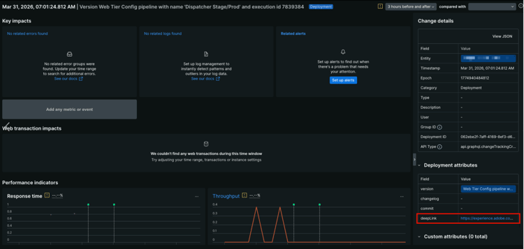
  3. Na página de resumo do aplicativo, procure por indicadores do rastreador de alterações no gráfico. Passe o mouse sobre um rastreador para ver os detalhes da implantação.

    Alterar indicadores do rastreador no gráfico de tempo de transações da Web

  4. Clique em qualquer evento de alteração no gráfico para abrir uma exibição detalhada.

    Painel de atributos de implantação com a URL do deepLink realçada Exibição detalhada de um evento de alteração.

    O painel Detalhes da alteração à direita mostra, entre outras coisas, a Entidade, o Carimbo de Data e Hora, a Época, a Categoria, a ID de Implantação e o tipo de API.

    Para cada rastreador de alterações enviado pelo Cloud Manager para o New Relic One, o painel Atributos de implantação, na parte inferior direita, mostra os seguintes atributos:

    table 0-row-2 1-row-2 2-row-2 3-row-2 4-row-2
    Atributo Descrição
    versão Uma string de descrição que inclui o nome do pipeline e a ID de execução.
    changelog Reservado para uso futuro.
    confirmar Reservado para uso futuro.
    deepLink Clique no URL para vincular novamente à página de execução do pipeline no Cloud Manager.
  5. Para exibir uma lista completa de rastreadores de alterações, na barra lateral esquerda, em Eventos, clique em Controle de alterações.

    A tabela Eventos de alteração mostra cada implantação com seu carimbo de data/hora e descrição da versão.

    Opção de controle de alterações com a tabela Alterar eventos sendo exibida

TIP
Use rastreadores de alterações junto com indicadores de desempenho do New Relic One, como Tempo de resposta e Taxa de transferência. Esses indicadores ajudam a identificar se uma implantação específica apresentou regressões ou melhorias de desempenho. Você pode comparar métricas de antes e depois de uma implantação diretamente na página Detalhes do evento de alteração.

Solução de problemas de acesso de usuários ao New Relic One troubleshooting

Se você foi adicionado como um usuário do New Relic One, conforme descrito em Gerenciar usuários do New Relic One, e não puder localizar o email de confirmação da conta original, poderá executar as seguintes etapas de solução de problemas.

Para solucionar problemas de acesso de usuário ao New Relic One:

  1. Acesse a página de logon do New Relic em login.newrelic.com/login.

  2. Clique em Esqueceu sua senha?.

    Logon na New Relic

  3. Digite o endereço de email usado para criar sua conta e selecione Enviar meu link de redefinição.

    Inserir endereço de email

  4. O New Relic envia um email contendo um link para confirmar a conta.

Se você concluir o processo de inscrição e não conseguir fazer logon em sua conta devido a mensagens de erro relacionadas a email ou senha, registre um tíquete de suporte por meio da Admin Console.

Se você não receber um email do New Relic, faça o seguinte:

Notas de uso usage-notes

  • É possível adicionar no máximo 30 usuários. Se o número máximo de usuários for atingido, remova alguns para poder adicionar novos.
  • Os usuários adicionados ao New Relic são do tipo Básico. Consulte a documentação do New Relic para obter detalhes.
  • O AEM as a Cloud Service somente oferece a solução de APM da New Relic One e não oferece suporte a alertas, registros ou integrações de API.
NOTE
Se nenhuma atividade de logon de usuário for detectada na sua subconta do New Relic One por 30 dias ou mais, o agente APM será interrompido. Os dados não são enviados do AEM Cloud Service para o New Relic. Os dados não serão enviados novamente até que sua subconta seja reativada.
Siga as mesmas etapas na seção Ativar a subconta do New Relic One deste documento para reativar a subconta do New Relic One.

Para obter mais ajuda ou orientação sobre as ofertas da New Relic One para o seu Programa AEM as a Cloud Service, abra um tíquete de suporte no Portal de Suporte da AEM.

Perguntas frequentes faqs

O que o Adobe monitora com o New Relic One?

A Adobe monitora os serviços de autoria, publicação e visualização do AEM as a Cloud Service (quando disponíveis) por meio do plug-in Java da New Relic One. A Adobe habilita a telemetria e o monitoramento personalizados da APM da New Relic One em ambientes de produção e não produção do AEM as a Cloud Service.

Sua conta do New Relic One é anexada a uma conta principal mantida pela Adobe e tem vários aplicativos subordinados a ela; três por ambiente AEM as a Cloud Service.

  • Um aplicativo para o serviço do Autor por ambiente
  • Um aplicativo para o serviço Publish por ambiente (incluindo o Golden Publish)
  • Um aplicativo para o serviço de Visualização por ambiente

Observação:

  • Cada aplicativo usa uma chave de licença.
  • Os ambientes do AEM as a Cloud Service são subordinados a apenas uma conta da New Relic One.
  • As métricas e os eventos completos de monitoramento do New Relic One são retidos por três meses.
O Adobe envia notificações de alerta do New Relic One?
A Adobe fornece acesso ao New Relic One somente para fins de observação e não o usa para alertas de clientes ou alertas operacionais internos. As notificações para qualquer incidente são enviadas usando perfis de notificação de usuário.
Quem pode acessar os dados do New Relic One Cloud Service?
O acesso integral para leitura será concedido para até 30 membros da sua equipe. O acesso de leitura inclui todas as métricas de APM coletadas pelo agente do New Relic One.
Há suporte para a configuração personalizada de SSO?
A configuração personalizada do SSO não é suportada para a conta da New Relic One provisionada pela Adobe.
E se eu já tiver uma assinatura local do New Relic?

A New Relic One é a nova plataforma de observabilidade da New Relic e permite que o suporte da Adobe e suas equipes observem, monitorem e visualizem métricas e eventos, tudo em um só lugar.

A New Relic One fornece aos usuários a capacidade de pesquisar em todas as contas, nas quais têm acesso e visualizam dados de todos os serviços e hosts em uma única visualização.

O suporte da Adobe monitora o AEM as a Cloud Service com o New Relic One e outras ferramentas, enquanto suas equipes ainda podem usar o New Relic para serviços e infraestrutura locais. Eles poderão visualizar os dados de contas da New Relic One gerenciadas pela Adobe e de contas da New Relic gerenciadas pelo cliente.

note note
NOTE
Para visualizar ambos os conjuntos de dados na New Relic One, um usuário precisa ter as permissões certas e usar a mesma metodologia de logon para ambas as contas (contas da New Relic One gerenciadas pela Adobe e contas da New Relic gerenciadas pelo cliente).
O agente APM da minha conta do New Relic One foi interrompido. O que aconteceu?
Os agentes APM serão interrompidos se nenhuma atividade for detectada por 30 dias ou mais. Siga as mesmas etapas na seção Ativar a subconta do New Relic One deste documento para reativar a subconta do New Relic One.
recommendation-more-help
fbcff2a9-b6fe-4574-b04a-21e75df764ab