​##

​ Schermafbeelding van LLM Optimizer ​

https://cdn.experienceleague.adobe.com/assets/nl/slides/llm-optimizer-overview/0/c57f03dd4646c08766597d8c0104c746c19afc0c5c54ddc5499fe4e332de836b.mp3

LLM Optimizer

Welkom bij Adobe LLM Optimizer - uw AI-eerste oplossing voor het maximaliseren van de zichtbaarheid van uw merk op algemene zoekplatforms, zoals ChatGPT, Google AI Overviews, Google AI Mode, Copilot, Gemini en Perplexiteit.

​ Schermafbeelding van dia ​

  • :callout[Je merkaantekeningen]{type="rectangle" x1="35.23" y1="36.62" x2="65.56" y2="52.12"}
  • :callout[citaten van uw merk]{type="rectangle" x1="66.46" y1="35.72" x2="95.9" y2="52.12"}

https://cdn.experienceleague.adobe.com/assets/nl/slides/llm-optimizer-overview/1/73ddacf90b831cdad720e34ba06dba9f24030f7cfb819b60d75c7c1486a8e91a.mp3

Brand Presence Dashboard

Laten we beginnen met het Brand Presence Dashboard. Dit is uw commandocentrum voor inzicht in hoe uw merk wordt weergegeven in door AI gegenereerde reacties.

Hier ziet u meetgegevens voor merkopnamen, citaten en sentimenten, die allemaal kunnen worden gefilterd op tijd, categorie en platform. U kunt zelfs benchmarking uitvoeren tegen anderen om te zien hoe uw zichtbaarheid zich stapelt.

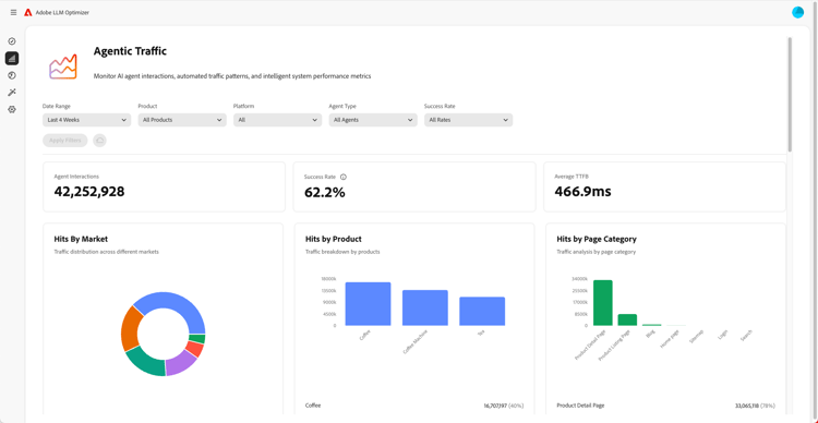
​ Schermafbeelding van de Inzichten van het Verkeer van de Agent ​

  • :callout[Succespercentages in vervolgkeuzemenu]{type="circle" x="56.52" y="28.42" r="11.5"}
  • :callout[Hits per diverse markt, product of categorie]{type="rectangle" x1="4.44" y1="50.93" x2="88.26" y2="62.64"}

https://cdn.experienceleague.adobe.com/assets/nl/slides/llm-optimizer-overview/2/061bbe89f9a057f42f17230eb1c9c2b3bbb66203fe3952f11a8b6c58de38c3dc.mp3

Agentic Traffic Insights

Daarna duiken we in het verkeer van de Agentica.

Agentic Traffic houdt beide bezoeken aan uw site bij - een belangrijk signaal voor de zichtbaarheid van LLM.

U zult gedetailleerde metriek over klappen vinden en succespercentages die door markt en paginatype worden gesegmenteerd.

​ Schermafbeelding van de Inzichten van het Verkeer van de Verwijzing ​

  • :callout[Totaal verwijzingsverkeer]{type="rectangle" x1="4.66" y1="37.13" x2="35.11" y2="50.39"}
  • :callout[Stuitpercentage]{type="rectangle" x1="66.46" y1="37.34" x2="96.01" y2="50.17"}

https://cdn.experienceleague.adobe.com/assets/nl/slides/llm-optimizer-overview/3/92725397ed31468b62fe1f51466d91a992e78b722b5dbb764594449b432cff07.mp3

Referral Traffic Insights

Het verkeer van de verwijzing toont hoe vaak de gebruikers op uw verbindingen in AI antwoorden klikken. Het verbindt de zichtbaarheid met echte betrokkenheid - zodat u kunt meten wat werkt.

De gedetailleerde metriek omvat stuittarieven en verwijzingsbronnen en gebieden.

​ Schermafbeelding van de Inspecteur URL en het Trending Citation ​

https://cdn.experienceleague.adobe.com/assets/nl/slides/llm-optimizer-overview/4/6daefa1765a5f55350c48263ab030e73496ed973c97052bf0117de8465f5f345.mp3

URL-controle en trendinstructies

Wilt u weten welke pagina's het best presteren?

De URL-controle onthult hoe afzonderlijke URL's worden genoemd in verschillende herinneringen en categorieën.

U zult ook trending citations - met inbegrip van andere URLs en verdiende media - zien om u te helpen identificeren wat werkt en waar te verbeteren.

​ Schermafbeelding van de Kansen van de Optimalisering ​

  • :callout[Verschillende soorten mogelijkheden]{type="rectangle" x1="16.57" y1="28.36" x2="59.27" y2="33.58"}

https://cdn.experienceleague.adobe.com/assets/nl/slides/llm-optimizer-overview/5/1a570025428d4df20f66b781b5e2a3322173699832d2e7177ac2d70318c21955.mp3

Optimalisatiemogelijkheden

Hier gebeurt de magie.

LLM Optimizer maakt gebruik van AI-agents om zichtbaarheidsgaten automatisch te identificeren, verbeteringen automatisch voor te stellen en - in bepaalde gevallen - uw site automatisch te optimaliseren.

Of het nu gaat om het repareren van de 404s, het verbeteren van Wikipedia-pagina's of het verbeteren van de paginastructuur, je krijgt receptrichtlijnen die zijn afgestemd op je merk.

LLM Optimizer toont je niet alleen gegevens, maar helpt je ook te handelen.

Elke kans omvat een geprojecteerde verkeerswaarde, zodat kunt u voorrang geven wat het belangrijkst is.

​ Schermafbeelding van Zelf-Serve Categorie en Onderwerp onboarding ​

https://cdn.experienceleague.adobe.com/assets/nl/slides/llm-optimizer-overview/6/42433e7ddd39f8ddf429297827a28ec19689e31d2b5a97e86780926d819dd212.mp3

Zelfstandige categorie en onderwerp aan boord

Wilt u nieuwe onderwerpen of regio's bijhouden?

Met Self-Serve Categorie aan boord, kunt u herinneringen en categorieën direct in het hulpmiddel of via Csv- upload toevoegen.

Zo kunt u de dekking eenvoudig uitbreiden zonder op productupdates te wachten.

​ Schermafbeelding van Zichtbaarheid aan Effect ​

https://cdn.experienceleague.adobe.com/assets/nl/slides/llm-optimizer-overview/7/5fca5bb0887a249511be963939c2e405fc98e55234579be290796b19f87188ff.mp3

Van zichtbaarheid tot impact

LLM Optimizer is nu onderdeel van uw strategie - en uw concurrentievoordeel.

Je hebt de tools die je kunt zien, citeren en kiezen op het generatieve web.

Naarmate platforms evolueren en verschuivingen veroorzaken, neemt de zichtbaarheid toe.

We zijn hier om die impuls te ondersteunen - met updates, inzichten en innovatie.

Bedankt dat je Adobe hebt gekozen.

Laten we samen blijven optimaliseren.