1.1.1 Aan de slag met Firefly Services

Firefly Services omvat Firefly APIs, Lightroom APIs, Photoshop APIs, InDesign APIs, en Inhoud Tags APIs.

Deze API's combineren de kracht van creatieve Adobe-gereedschappen, zoals Photoshop en Lightroom, met geavanceerde AI/ML-functies, zoals Content Tagging, Generative Fill, Text to Image en nog veel meer.

Met Firefly Services creëert u niet alleen maar — u automatiseert, schaalt uw inhoudsproductie en gebruikt de nieuwste AI/ML-technologieën om uw workflows op te vullen.

In deze oefening, zult u leren hoe te om Postman en Adobe I/O te gebruiken om met diverse Adobe Firefly Services APIs te werken.

Deze oefening richt zich specifiek op de Firefly APIs, zoals:

  • Firefly produceert Beelden API: dit API wordt gebruikt aan geproduceerde beelden gebruikend de Modellen van Firefly
  • Firefly produceert Vergelijkbare Beelden API: dit API wordt gebruikt aan geproduceerde beelden die aan een reeds bestaand beeld gelijkaardig zijn
  • Firefly breidt Beeld API uit: dit API wordt gebruikt om een bestaand beeld aan een grotere aspectverhouding/grootte uit te breiden
  • Firefly vult Beeld API: dit API vult een gebied van een bestaand beeld dat op beelden wordt gebaseerd die Firefly op uw herinnering produceert. Dit wordt bereikt met een masker dat het gebied definieert dat moet worden gevuld.
  • Firefly produceert Samengestelde API van Objecten: dit API staat u toe om een inputbeeld te verstrekken zelf, dat dan uw beeld met beelden combineert die door Firefly worden geproduceerd om een beeld samengestelde, of scène tot stand te brengen.
  • Aangepaste Modellen API van Firefly: dit API staat u toe om met uw eigen Modellen van de Douane van Firefly te werken, om nieuwe beelden te produceren die op uw Model van de Douane van Firefly worden gebaseerd

1.1.1.1 Voorwaarden

Alvorens met deze oefening verder te gaan, moet u de opstelling van ​ uw project van Adobe I/O ​ hebben voltooid, en u moet ook een toepassing gevormd hebben om met APIs, zoals ​ Postman ​ of ​ PostBuster ​ in wisselwerking te staan.

1.1.1.2 API-basisbeginselen

Er zijn meerdere typen API-aanvragen:

  • GET: dit wordt gebruikt wanneer het proberen om informatie van een API eindpunt terug te winnen, als het krijgen van een Rapport van de Status
  • POST: dit wordt gebruikt wanneer iets nieuw moet worden gedaan, als het hebben van Adobe Firefly Services een nieuw beeld produceren
  • PUT: dit wordt gebruikt om bestaande gegevens volledig bij te werken
  • PATCH: dit wordt gebruikt om bestaande gegevens selectief bij te werken
  • DELETE: dit wordt gebruikt om gegevens te schrappen

Wanneer u met API's werkt, zult u ook zien dat responscodes worden geretourneerd door de verschillende API-eindpunten.

Er zijn vijf verschillende categorieën reacties die u kunt verwachten:

  • 1xx informatieve reactie: het verzoek werd ontvangen, lopend proces
  • 2xx succesvol: het verzoek werd met succes ontvangen, begrepen en aanvaard
  • 3xx redirection: de verdere actie moet worden genomen om het verzoek te voltooien
  • 4xx cliëntfout: het verzoek bevat slechte syntaxis of kan niet worden vervuld
  • 5xx serverfout: de server slaagde er niet in om een schijnbaar geldig verzoek te vervullen

Hier is een voorbeeld van gemeenschappelijke reactiecodes u kunt verwachten:

  • 200 OK: dit is goed, uw met succes voltooide verzoek
  • 201 creeerde: dit is goed, als voorbeeld, is uw beeld gecreeerd
  • 202 Erkende: dit is goed, wordt uw verzoek goedgekeurd en zal worden verwerkt
  • 401 onbevoegd: dit is niet goed, waarschijnlijk is uw toegangstoken niet geldig
  • 403 Verboden: dit is niet goed, u waarschijnlijk ontbreekt de vereiste toestemmingen voor de actie u probeert uit te voeren
  • 404 niet Gevonden: dit is niet goed, waarschijnlijk URL u probeert te bereiken bestaat niet
  • 429 Te Vele Verzoeken: dit is niet goed, u waarschijnlijk naar vele verzoeken in een korte periode hebt verzonden. Probeer het later opnieuw.

1.1.1.3 Ontdek firefly.adobe.com - fase 1

Laten we Adobe Firefly Services gaan verkennen. Voor verkenning begint u met het genereren van een CitiSignal-afbeelding. Het CitiSignal-ontwerpteam wil graag een neonversie van de merknaam CitiSignal genereren. Ze willen Adobe Firefly Services gebruiken om dat te doen.

Het eerste wat nodig is om dit te bereiken, is een zwarte en witte versie van de merknaam CitiSignal, iets dat er als volgt uitziet:

Postman

{0.1 Maak uw compositieverwijzingsafbeelding1.1.1.3

U kunt ​ dit steekproefbeeld ​ gebruiken of u kunt uw eigen tekst tot stand brengen om te experimenteren. Volg de onderstaande stappen in Adobe Illustrator om uw eigen afbeeldingsbestand te maken. Als u de vooraf gedefinieerde afbeelding wilt gebruiken, slaat u de onderstaande sectie over en gaat u naar stap 1.1.1.3.2. Genereer de afbeelding rechtstreeks.

Open Adobe Illustrator. Klik Nieuw dossier.

Postman

Selecteer Web-Groot 1920 x 1080px. Klik creëren.

Postman

Dan moet je dit hebben. Klik het t tekstpictogram.

Postman

Dan moet je dit hebben.

Postman

Verander het doopvonttype in een doopvonttype van keus, in dit geval is het doopvonttype Vet van Adobe Schone.

Postman

Verander de doopvontgrootte in een grootte van keus, in dit geval 250 pt.

Postman

Dan moet je dit hebben.

Postman

Verander de tekst aangezien u, in dit geval CitiSignal wenst.

Postman

De tekst in het bestand centreren.

Postman

Ga naar Dossier > de Uitvoer > sparen voor Web (Verouderd)

Postman

Dan moet je dit hebben. Klik sparen.

Postman

Geef het bestand een naam en sla het op uw bureaublad op. Klik sparen.

Postman

1.1.1.3.2 Genereer uw afbeelding

Ga naar ​ https://firefly.adobe.com ​. Klik het profiel pictogram en zorg u aan de juiste Rekening het programma wordt geopend, die --aepImsOrgName-- zou moeten zijn. Indien nodig, klik Profiel van de Schakelaar om aan die rekening over te schakelen.

Postman

Voer de vraag neon light lettering on a brick wall of a night club in. Klik produceren.

Postman

Dan zou je iets gelijkaardigs moeten hebben. Deze afbeeldingen zijn nog niet nuttig. Onder Samenstelling, klik uploadt beeld.

Postman

Selecteer het beeld u vroeger, in dit geval CitiSignal.jpg creeerde. Klik Open en klik dan produceren.

Postman

Dan zou je iets gelijkaardigs moeten hebben. De toepassing van de verwijzing van de Samenstelling is nog niet groot. Om dat te veranderen, verander de schuif van de Sterkte in de maximumwaarde. Klik produceren opnieuw.

Postman

U hebt nu verschillende afbeeldingen met een neonversie van de merknaam CitiSignal, die u kunt gebruiken om verder te doorlopen.

Postman

Je hebt nu geleerd om Firefly te gebruiken om een ontwerpprobleem in een paar minuten op te lossen.

1.1.1.4 Ontdek firefly.adobe.com - fase 2

Ga naar ​ https://firefly.adobe.com/generate/image ​. Dan moet je dit zien. Klik de Model dropdown lijst van het Model. Er zijn drie beschikbare versies van Adobe Firefly Services:

  • Firefly Image 3
  • Firefly Image 4
  • Firefly Image 4 Ultra

Postman

NOTE
Firefly Image 3 en Image 4 zijn beschikbaar voor iedereen die Adobe Firefly Services gebruikt, terwijl voor Firefly Image 4 Ultra een Firefly Pro-licentie is vereist.

Klik om Firefly Image 3 voor deze oefening te selecteren.

Postman

Ga de herinnering Horses in a field in en klik produceert.

Postman

Dan zou je iets gelijkaardigs moeten zien.

Postman

Daarna, open omhoog de Hulpmiddelen van de Ontwikkelaar in uw browser.

Postman

Dan moet je dit zien. Ga naar het Netwerk lusje. Dan, klik produceren opnieuw.

Postman

Ga de onderzoekstermijn in produceren-async. U zou dan een verzoek met de naam moeten zien produceren-async. Selecteer het en ga dan naar Payload waar u de details van het verzoek zult zien.

Postman

Het verzoek dat u hier ziet, is het verzoek dat naar de server-kant achtergrond van Firefly Services wordt verzonden. Het bevat verschillende belangrijke parameters:

  • herinnering: Dit is uw herinnering, die om vraagt welk soort beeld Firefly zou moeten produceren

  • zaden: In dit verzoek, werden de zaden geproduceerd op een willekeurige manier. Wanneer Firefly een afbeelding genereert, wordt het proces standaard gestart door een willekeurig getal, een zaadgetal genaamd, te kiezen. Dit willekeurige getal draagt bij aan wat elke afbeelding uniek maakt. Dit is ideaal als u een groot aantal afbeeldingen wilt genereren. Het kan echter voorkomen dat u afbeeldingen wilt genereren die op meerdere aanvragen lijken. Als Firefly bijvoorbeeld een afbeelding genereert die u wilt wijzigen met behulp van andere Firefly-opties (zoals voorinstellingen voor stijlen, referentieafbeeldingen, enz.), kunt u in toekomstige HTTP-aanvragen de onzekerheid van toekomstige afbeeldingen beperken en inbellen op de gewenste afbeelding.

Postman

Bekijk de UI opnieuw. Verander de verhouding van de Verhouding in Breedbeeld (16 :9).

Postman

De rol neer aan Gevolgen, gaat naar Thema's en selecteert een effect zoals Kunstdeco.

Postman

Zorg ervoor Hulpmiddelen van de Ontwikkelaar nog open in uw browser is. Dan, produceert de klik ​en inspecteert het netwerkverzoek dat wordt verzonden.

Postman

Wanneer u de details van het netwerkverzoek inspecteert, zult u nu het volgende zien:

  • herinnering is niet veranderd in vergelijking met het vorige verzoek
  • zaden zijn veranderd in vergelijking met het vorige verzoek
  • grootte is veranderd, gebaseerd op de verandering in verhouding van de Verhouding.
  • stijlen is toegevoegd, en heeft een verwijzing naar het art_deco effect dat u selecteerde

Postman

Voor de volgende oefening, zult u één van de zaad aantallen moeten gebruiken. Schrijf een zaadnummer van keuze.

NOTE
De zaadaantallen zijn willekeurige aantallen die op het tijdstip van het klikken worden gekozen produceren. Als u een verenigbare blik en een gevoel aan uw geproduceerd beeld over veelvoudige zou willen hebben produceren verzoeken, is het belangrijk om het zaadaantal van keus in toekomstige verzoeken te herinneren en te specificeren.

In de volgende oefening, zult u gelijkaardige dingen met Firefly Services doen, maar dan door API in plaats van UI te gebruiken. In dit voorbeeld, is het zaadaantal 142194 voor het eerste beeld, dat 2 paarden heeft die naar elkaar kijken met hun hoofd die elkaar onder ogen zien.

1.1.1.5 Adobe I/O - access_token

In Adobe IO - OAuth inzameling, selecteer het verzoek genoemd POST - krijg het Token van de Toegang en selecteer verzend. De reactie zou een nieuw access_token moeten bevatten.

Postman

1.1.1.6 Firefly Services API, Text 2 Image, Image 3

Nu u een geldig en vers access_token hebt, bent u klaar om uw eerste aanvraag naar Firefly Services API's te verzenden.

Het verzoek u hier zult gebruiken is a asynchroon verzoek, dat u van een reactie voorziet die URL van de baan bevat die is voorgelegd, zo betekent het dat u een tweede verzoek zult moeten gebruiken om de status van de baan te controleren en tot het beeld toegang te hebben dat werd geproduceerd.

NOTE
Met de release van Firefly Image 4 en Image 4 Ultra worden synchrone aanvragen vervangen door asynchrone aanvragen.

Selecteer het verzoek genoemd POST - Firefly - T2I V3 async van FF - Firefly Services de Instanties van de Tech van de Tech { inzameling. Ga naar Kopballen en verifieer de sleutel/waardepaarcombinaties.

Sleutel
Waarde
x-api-key
{{API_KEY}}
Authorization
Bearer {{ACCESS_TOKEN}}

Beide waarden in deze aanvraag hebben betrekking op omgevingsvariabelen die vooraf zijn gedefinieerd. {{API_KEY}} verwijst naar het gebied identiteitskaart van de Cliënt van uw project van Adobe I/O. Als deel van Begonnen sectie dit leerprogramma, vormde u dat in Postman.

De waarde voor het gebied Vergunning is een beetje speciaal: Bearer {{ACCESS_TOKEN}}. Het bevat een verwijzing naar het Token van de Toegang dat u in de vorige stap produceerde. Wanneer u uw Token van de Toegang door het verzoek POST te gebruiken - krijg het Token van de Toegang in Adobe IO - OAuth inzameling, een manuscript liep in Postman dat het gebied access_token als milieuvariabele opsloeg, die nu in het verzoek POST - Firefly - T2I V3 async wordt van verwijzingen voorzien. Gelieve te nota van de specifieke toevoeging van het woord Drager en een ruimte vóór {{ACCESS_TOKEN}}. De woorddrager is hoofdlettergevoelig en de ruimte is vereist. Als dit niet correct wordt gedaan, zal Adobe I/O a 401 onbevoegde fout terugkeren aangezien het niet uw Symbolisch van de Toegang correct zal kunnen verwerken.

Firefly

Daarna, ga naar het Lichaam en verifieer de herinnering. Klik verzenden.

Firefly

Dan krijgt u onmiddellijk antwoord. Deze reactie bevat niet de beeld-URL's van gegenereerde afbeelding, maar een URL van het statusrapport van de taak die u hebt gestart en bevat een andere URL waarmee u de actieve taak kunt annuleren.

NOTE
De verzameling van Postman die u gebruikt, is geconfigureerd voor het gebruik van dynamische variabelen. Als voorbeeld, is het gebied statusUrl opgeslagen als dynamische variabele in Postman dankzij de Manuscripten die in Postman zijn gevormd.

Firefly

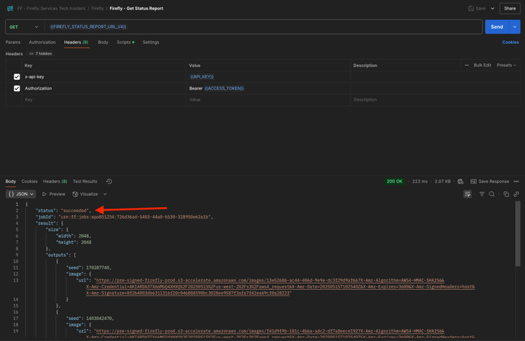
Om het statusrapport van uw lopende baan te controleren, selecteer het verzoek genoemd GET - Firefly - krijg het Rapport van de Status van FF - Firefly Services de Ingeurs van de Tech inzameling. Klik om het te openen, en klik dan verzenden. Selecteer de URL van de gegenereerde afbeelding en open deze in uw browser.

NOTE
De verzameling van Postman die u gebruikt, is geconfigureerd voor het gebruik van dynamische variabelen. Als voorbeeld, werd het gebied statusUrl van het vorige verzoek opgeslagen als dynamische variabele in Postman en het wordt nu gebruikt als URL voor GET - Firefly - krijgt het verzoek van het Rapport van de Status.

Firefly

U zou een gelijkaardige reactie moeten ontvangen hebben. Dit is het overzicht van de taak die is uitgevoerd. U kunt het gebied url zien, dat het geproduceerde beeld bevat. Kopieer (of klik) de afbeeldings-URL uit het antwoord en open deze in uw webbrowser om de afbeelding weer te geven.

Firefly

Er moet een mooie afbeelding worden afgebeeld horses in a field .

Firefly

In het Lichaam van uw verzoek POST - Firefly - T2I V3 async, voeg het volgende onder het gebied "promptBiasingLocaleCode": "en-US" toe en vervang veranderlijk XXX door één van de zaadaantallen die willekeurig door Firefly Services UI werden gebruikt. In dit voorbeeld, is het zaad aantal 142194.

,
  "seeds": [
    XXX
  ]

Klik verzenden. Vervolgens ontvangt u een reactie met een koppeling naar het statusrapport van de taak die u zojuist hebt verzonden.

Firefly

Om het statusrapport van uw lopende baan te controleren, selecteer het verzoek genoemd GET - Firefly - krijg het Rapport van de Status van FF - Firefly Services de Ingeurs van de Tech inzameling. Klik om het te openen, en klik dan verzenden. Selecteer de URL van de gegenereerde afbeelding en open deze in uw browser.

Firefly

U zou dan een nieuw beeld met lichte verschillen moeten zien, die op worden gebaseerd zaad dat werd gebruikt. Het zaad 142194 had twee paarden die naar elkaar keken met hun hoofd naar elkaar gericht.

Firefly

Daarna, in het Lichaam van uw verzoek POST - Firefly - T2I V3 async, kleef het hieronder stijlen voorwerp onder het zaden voorwerp. Dit zal de stijl van het geproduceerde beeld in art_deco veranderen.

,
  "contentClass": "art",
  "styles": {
    "presets": [
      "art_deco"
    ],
    "strength": 50
  }

Dan moet je dit hebben. Klik verzenden. Vervolgens ontvangt u een reactie met een koppeling naar het statusrapport van de taak die u zojuist hebt verzonden.

Firefly

Om het statusrapport van uw lopende baan te controleren, selecteer het verzoek genoemd GET - Firefly - krijg het Rapport van de Status van FF - Firefly Services de Ingeurs van de Tech inzameling. Klik om het te openen, en klik dan verzenden. Selecteer de URL van de gegenereerde afbeelding en open deze in uw browser.

Firefly

Uw afbeelding is nu een beetje gewijzigd. Bij het toepassen van voorinstellingen voor stijlen wordt de zaadafbeelding niet meer op dezelfde manier toegepast als voorheen. Over het algemeen is het met generatieve AI erg moeilijk om te garanderen dat dezelfde combinatie van inpunt-parameters leidt tot hetzelfde beeld dat wordt gegenereerd.

Firefly

Verwijder de code voor het zaad voorwerp uit het Lichaam van uw POST - Firefly - T2I V3 async verzoek. Klik verzenden en klik dan beeld URL die u van de reactie krijgt. Vervolgens ontvangt u een reactie met een koppeling naar het statusrapport van de taak die u zojuist hebt verzonden.

,
  "seeds": [
    XXX
  ]

Firefly

Om het statusrapport van uw lopende baan te controleren, selecteer het verzoek genoemd GET - Firefly - krijg het Rapport van de Status van FF - Firefly Services de Ingeurs van de Tech inzameling. Klik om het te openen, en klik dan verzenden. Selecteer de URL van de gegenereerde afbeelding en open deze in uw browser.

Firefly

Uw afbeelding is nu weer een beetje gewijzigd.

Firefly

1.1.1.7 Firefly Services API, Gen Expand

Selecteer het verzoek genoemd POST - Firefly - Gen breidt async uit van FF - de 3} inzameling van Tech Insiders van Firefly Services {en gaat naar het Lichaam van het verzoek.

  • grootte: Ga de gewenste resolutie in. De hier ingevoerde waarde moet groter zijn dan de oorspronkelijke grootte van de afbeelding en mag niet groter zijn dan 3999.

  • image.source.url: Dit gebied vereist een verbinding aan het beeld dat moet worden uitgebreid. In dit voorbeeld wordt een variabele gebruikt om te verwijzen naar de afbeelding die tijdens de vorige oefening is gegenereerd.

  • horizontale groepering: Geaccepteerde waarden zijn: "center", "left, "right".

  • verticale groepering: Geaccepteerde waarden zijn: "center", "top, "bottom".

Firefly

Vervolgens ontvangt u een reactie met een koppeling naar het statusrapport van de taak die u zojuist hebt verzonden.

Firefly

Om het statusrapport van uw lopende baan te controleren, selecteer het verzoek genoemd GET - Firefly - krijg het Rapport van de Status van FF - Firefly Services de Ingeurs van de Tech inzameling. Klik om het te openen, en klik dan verzenden. Selecteer de URL van de gegenereerde afbeelding en open deze in uw browser.

Firefly

U ziet nu dat de afbeelding die in de vorige oefening is gegenereerd, is uitgebreid naar de resolutie van 3999x3999.

Firefly

Produceer een nieuw beeld gebruikend Firefly - T2I V3 async verzoek.

Firefly

Om het statusrapport van uw lopende baan te controleren, selecteer het verzoek genoemd GET - Firefly - krijg het Rapport van de Status van FF - Firefly Services de Ingeurs van de Tech inzameling. Klik om het te openen, en klik dan verzenden. Selecteer de URL van de gegenereerde afbeelding en open deze in uw browser.

Firefly

Vervolgens ziet u een vergelijkbare afbeelding.

Firefly

Selecteer het verzoek genoemd POST - Firefly - Gen breidt async uit van FF - de 3} inzameling van Tech Insiders van Firefly Services {en gaat naar het Lichaam van het verzoek.

Wanneer u de uitlijning van de plaatsing wijzigt, zal de uitvoer ook iets anders zijn. In dit voorbeeld, wordt de plaatsing veranderd in verlaten, bodem. Klik verzenden. Vervolgens ontvangt u een reactie met een koppeling naar het statusrapport van de taak die u zojuist hebt verzonden.

Firefly

Om het statusrapport van uw lopende baan te controleren, selecteer het verzoek genoemd GET - Firefly - krijg het Rapport van de Status van FF - Firefly Services de Ingeurs van de Tech inzameling. Klik om het te openen, en klik dan verzenden. Selecteer de URL van de gegenereerde afbeelding en open deze in uw browser.

Firefly

Vervolgens ziet u dat de oorspronkelijke afbeelding op een andere plaats wordt gebruikt, wat van invloed is op de hele afbeelding.

Firefly

1.1.1.8 Firefly Services API, Text 2 Image, Image 4 & Image 4 Ultra

Met de recente release van Firefly Image Model 4 zijn verschillende verbeteringen beschikbaar gesteld:

  • Firefly Image Model 4 biedt uitvoer met een resolutie van 2.000 rpm en verbeterde definitie en details.
  • Firefly Image Model 4 biedt aanzienlijke verbeteringen op het gebied van tekstrendering, mensen, dieren en architectuur.
  • Firefly Image Model 4 houdt vast aan de toezegging van Adobe om IP-vriendelijke, commercieel veilige generatieve AI te gebruiken.

Firefly Image Model 4 geeft u uitzonderlijke beelden van mensen, dieren en gedetailleerde scènes en u kunt Afbeeldingsmodel 4 Ultra gebruiken voor het genereren van beelden met hyperrealistische menselijke interacties, architectonische elementen en complexe landschappen. ​

{0.1 image4_standard1.1.1.8

Selecteer het verzoek genoemd POST - Firefly - T2I V4 van FF - de 3} inzameling van de Technische Instanties van Firefly Services {en ga naar de Kopballen van het verzoek.

U zult opmerken dat URL van het verzoek van Firefly Services API, Tekst 2 Beeld, Beeld 3 verzoek verschillend is, dat https://firefly-api.adobe.io/v3/images/generate was. Dit URL richt aan https://firefly-api.adobe.io/v3/images/generate-async. De toevoeging van - async in URL betekent u het asynchrone eindpunt gebruikt.

In de variabelen van de Kopbal, zult u een nieuwe variabele genoemd x-model-versie opmerken. Dit is een vereiste koptekst bij interactie met Firefly Image 4 en Image 4 Ultra. Als u Firefly Image 4 of Image 4 Ultra wilt gebruiken bij het genereren van afbeeldingen, moet de koptekstwaarde worden ingesteld op image4_standard of image4_ultra . In dit voorbeeld gebruikt u image4_standard .

Als u niet x-model-versie aan image4_standard of image4_ultra plaatst, dan zal Firefly Services aan het gebruiken image3 momenteel in gebreke blijven.

Firefly

Ga naar het Lichaam van het verzoek. U moet zien dat in het lichaam vier afbeeldingsvariaties worden aangevraagd. De herinnering is onveranderd van vóór, en vraagt nog om paarden op een gebied worden geproduceerd. Klik verzenden

Firefly

Dan krijgt u onmiddellijk antwoord. Deze reactie bevat niet de beeld-URL's van gegenereerde afbeelding, maar een URL van het statusrapport van de taak die u hebt gestart en bevat een andere URL waarmee u de actieve taak kunt annuleren.

Firefly

Om het statusrapport van uw lopende baan te controleren, selecteer het verzoek genoemd GET - Firefly - krijg het Rapport van de Status van FF - Firefly Services de Ingeurs van de Tech inzameling. Klik om het te openen, en klik dan verzenden.

Firefly

Vervolgens ziet u het statusrapport van de functie voor het genereren van afbeeldingen die u net hebt gestart. Verifieer het gebied status, aangezien het aan lopende kan worden geplaatst, zo betekent het dat de baan nog niet heeft voltooid. In dit voorbeeld, wordt de baanstatus geplaatst aan succesvol, zo betekent het dat de beelden u verzocht zijn geproduceerd.

Firefly

Schuif een beetje omlaag in de reactie. Vervolgens ziet u in totaal 4 afbeeldingsvariaties die door Adobe Firefly Services worden geretourneerd. Klik (of kopieer) URL van één van de beelden en open het in uw browser.

Firefly

U zou dan een hyperrealistisch beeld van paarden op een gebied moeten zien.

Firefly

{0.2 image4_ultra1.1.1.8

Ga terug naar het verzoek genoemd POST - Firefly - T2I V4 van FF - de 3} inzameling van Tech Insiders van Firefly Services {en ga naar de Kopballen van het verzoek.

Verander veranderlijk x-model-versie in image4_ultra. In dit voorbeeld gebruikt u image4_ultra .

Firefly

Ga naar het Lichaam van het verzoek. Wijzig in de hoofdtekst het aantal afbeeldingsvariaties in 1, net als bij Firefly Image 4 Ultra. Er kan slechts 1 afbeelding tegelijk worden gegenereerd. De herinnering is onveranderd van vóór, en vraagt nog om paarden op een gebied worden geproduceerd. Klik verzenden

Firefly

Het antwoord bevat opnieuw een URL van het statusrapport van de taak die u hebt gestart en bevat een andere URL waarmee u de actieve taak kunt annuleren.

Firefly

Om het statusrapport van uw lopende baan te controleren, selecteer het verzoek genoemd GET - Firefly - krijg het Rapport van de Status van FF - Firefly Services de Ingeurs van de Tech inzameling. Klik om het te openen, en klik dan verzenden.

Firefly

Vervolgens ziet u het statusrapport van de functie voor het genereren van afbeeldingen die u net hebt gestart. Verifieer het gebied status, aangezien het aan lopende kan worden geplaatst, zo betekent het dat de baan nog niet heeft voltooid. In dit voorbeeld, wordt de baanstatus geplaatst aan succesvol, zo betekent het dat de beelden u verzocht zijn geproduceerd.

Firefly

U zou dan een hyperrealistisch beeld van paarden op een gebied moeten zien.

Firefly

Negatieve aanwijzingen

Als u Firefly wilt verzoeken om niets op te nemen in de afbeelding die wordt gegenereerd, kunt u het veld negativePrompt opnemen wanneer u de API gebruikt (deze optie is momenteel niet beschikbaar voor de interface). Als voorbeeld, als u geen bloemen wilt inbegrepen zijn wanneer de herinnering paarden op een gebied wordt uitgevoerd, dan kunt u dit in het Lichaam van uw API verzoek specificeren:

"negativePrompt": "no flowers",

Ga naar het verzoek POST - Firefly - T2I V4 van FF - Firefly Services de inzameling van Tech Insiders en ga naar het Lichaam van het verzoek. Plak de bovenstaande tekst in de hoofdtekst van de aanvraag. Klik verzenden.

Firefly

Dan moet je dit zien.

Firefly

Om het statusrapport van uw lopende baan te controleren, selecteer het verzoek genoemd GET - Firefly - krijg het Rapport van de Status van FF - Firefly Services de Ingeurs van de Tech inzameling. Klik om het te openen, en klik dan verzenden. Selecteer de URL van de gegenereerde afbeelding en open deze in uw browser.

Firefly

Dan zie je de gegenereerde afbeelding, die geen bloemen zou moeten bevatten.

Firefly

Volgende stappen

Ga naar ​ optimaliseer uw proces van Firefly gebruikend Microsoft Azure en presigned URLs ​

Ga terug naar ​ Overzicht van Adobe Firefly Services ​

Ga terug naar ​ Alle modules ​

recommendation-more-help
4bbf020c-24db-4a43-b239-88fab142f02d