1.3.2 Schema's, gegevensmodel en koppelingen maken

U kunt nu uw gefedereerde database configureren in Adobe Experience Platform.

Login aan Adobe Experience Platform door naar dit URL te gaan: ​ https://experience.adobe.com/platform ​.

Na het aanmelden landt je op de homepage van Adobe Experience Platform.

Ingestie van Gegevens

Alvorens u verdergaat, moet u a zandbak selecteren. De te selecteren sandbox krijgt de naam --aepSandboxName-- . Na het selecteren van de aangewezen zandbak, zult u de het schermverandering zien en nu bent u in uw specifieke zandbak.

Ingestie van Gegevens

1.3.2.1 Een gefedereerde database instellen in AEP

Klik Verdeelde gegevensbestanden in het linkermenu. Dan, klik voegt gefederaliseerde gegevensbestand toe.

FAC

Als a Etiket, gebruik --aepUserLdap-- - CitiSignal Snowflake en voor het type, kies Snowflake.

Onder details, moet u uw geloofsbrieven invullen, die als dit zullen kijken:

FAC

Server:

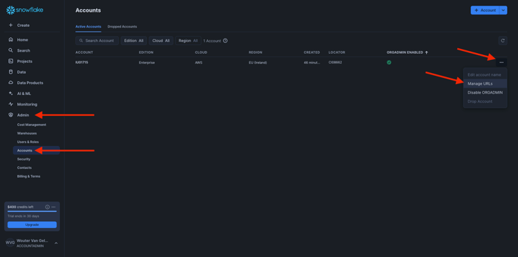
In Snowflake, ga naar Admin > Rekeningen. Klik 3 naast uw rekening en klik leiden URLs.

FAC

Dan zie je dit. Kopieer Huidige URL en kleef het op het gebied van de Server in AEP.

FAC

Gebruiker: De gebruikersnaam u vroeger, in oefening 1.3.1.1 creeerde
Wachtwoord: het wachtwoord u vroeger, in oefening 1.3.1.1 creeerde
Gegevensbestand: gebruik CITISIGNAL

Dus ten slotte, zou je dit moeten hebben. Klik Verbinding van de Test. Als de test succesvol is, stelt de klik Functies op, die tot functies op de kant van Snowflake zullen leiden die noodzakelijk voor de werkschemamotor zijn.

Zodra de verbinding met succes werd getest en de functies worden opgesteld, zal uw configuratie worden opgeslagen.

FAC

Wanneer u dan terug naar het Verbond gegevensbestanden menu gaat, zult u uw verbinding daar zien.

FAC

1.3.2.2 Schema's maken in AEP

In het linkermenu, klik Modellen en ga dan naar Schema's. Klik creeer schema.

FAC

Selecteer uw gefedereerde gegevensbestand en klik daarna.

FAC

Dan zie je dit. Selecteer de vijf tabellen die u eerder in Snowflake hebt gemaakt:

  • --aepUserLdap--_HOUSEHOLDS
  • --aepUserLdap--_MOBILE_DATA_USAGE
  • --aepUserLdap--_MONTHLY_DATA_USAGE
  • --aepUserLdap--_PERSONS
  • --aepUserLdap--_USERS

Klik daarna.

FAC

AEP laadt vervolgens de informatie van elke tabel en toont deze in de gebruikersinterface.

Voor elke tabel kunt u:

  • wijzigt het label van het schema
  • een beschrijving toevoegen
  • naam van alle velden wijzigen en zichtbaarheid instellen
  • Selecteer de primaire sleutel voor het schema

Voor deze oefening zijn geen veranderingen nodig.

Klik Gedaan.

FAC

Dan zie je dit. U kunt op elk schema klikken en de gegevens bekijken. Klik bijvoorbeeld op --aepUserLdap--_PERSONS .

FAC

U zult dan dit zien, met de capaciteit om de configuratie uit te geven. Klik Gegevens om een steekproef van het gegeven te zien dat in het gegevensbestand van Snowflake is.

FAC

U ziet dan een voorbeeld van de gegevens. Deze gegevens worden rechtstreeks vanuit Snowflake geladen en blijven niet in AEP bestaan.

FAC

1.3.2.3 Een model maken in AEP

In het linkermenu, ga naar Modellen en ga dan naar het model van Gegevens. Klik creëren gegevensmodel.

FAC

Gebruik --aepUserLdap-- - CitiSignal Snowflake Data Model voor het label. Klik creëren.

FAC

Klik schema's toevoegen.

FAC

Selecteer uw schema's en klik toevoegen.

FAC

Dan zie je dit. Klik sparen.

FAC

PERSONEN - GEBRUIKERS

U kunt nu koppelingen tussen schema's definiëren. Begin bepalend een verbinding, moet u klikken creeert verbindingen.

FAC

Eerst moet u de koppeling definiëren tussen de tabel --aepUserLdap--_USERS en --aepUserLdap--_PERSONS .

Klik toevoegen.

FAC

HUISHOUDENS - PERSONEN

Dan ben je hier weer. Klik creeer verbindingen om een andere verbinding tot stand te brengen.

FAC

Vervolgens moet u de koppeling definiëren tussen de tabel --aepUserLdap--_HOUSEHOLDS en --aepUserLdap--_PERSONS .

Klik toevoegen.

FAC

GEBRUIKERS - MONTHLY_DATA_USAGE

Dan ben je hier weer. Klik creeer verbindingen om een andere verbinding tot stand te brengen.

FAC

Vervolgens moet u de koppeling definiëren tussen de tabel --aepUserLdap--_USERS en --aepUserLdap--_MONTHLY_DATA_USAGE .

Klik toevoegen.

FAC

GEBRUIKERS - HUISHOUDENS

Dan ben je hier weer. Klik creeer verbindingen om een andere verbinding tot stand te brengen.

FAC

Vervolgens moet u de koppeling definiëren tussen de tabel --aepUserLdap--_USERS en --aepUserLdap--_HOUSEHOLDS .

Klik toevoegen.

FAC

GEBRUIKERS - MOBILE_DATA_USAGE

Dan ben je hier weer. Klik creeer verbindingen om een andere verbinding tot stand te brengen.

FAC

Vervolgens moet u de koppeling definiëren tussen de tabel --aepUserLdap--_USERS en --aepUserLdap--_MOBILE_DATA_USAGE .

Klik toevoegen.

FAC

Dan moet je dit zien. Klik sparen.

FAC

De installatie van uw gefedereerde database in Adobe Experience Platform is nu voltooid. U kunt nu uw gefedereerde gegevens in een gefederaliseerde publiekscompositie gebruiken.

Volgende stappen

Ga naar ​ 1.3.3 creeer een gefederaliseerde samenstelling ​

Ga terug naar ​ Federated de Samenstelling van het Publiek ​

Ga terug naar ​ Alle modules ​

recommendation-more-help
4bbf020c-24db-4a43-b239-88fab142f02d