New Relic One user-access

Meer informatie over de service voor het controleren van de prestaties van New Relic One-toepassingen (APM) voor AEM as a Cloud Service en over hoe u deze service kunt gebruiken.

Informatie over New Relic One introduction

Adobe legt de nadruk op de bewaking, beschikbaarheid en prestaties van uw toepassing. AEM as a Cloud Service biedt toegang tot New Relic One-bewaking, zodat teams als onderdeel van het standaardproduct uitgebreide zichtbaarheid krijgen in de maatstaven voor systeem- en omgevingsprestaties.

In dit artikel wordt beschreven hoe u de toegang tot APM-functies (Application Performance Monitoring) van New Relic One in AEM as a Cloud Service-omgevingen kunt beheren. Een effectief beheer van deze functies ondersteunt optimale prestaties en maximaliseert de voordelen van AEM as a Cloud Service.

Wanneer een nieuw productieprogramma wordt gemaakt, wordt automatisch de New Relic One-subaccount gemaakt die aan uw AEM as a Cloud Service-programma is gekoppeld. ​ Deze sub-account moet ​ worden geactiveerd beginnen het opnemen gegevens.

Functies transaction-monitoring

New Relic One APM voor AEM as a Cloud Service heeft veel functies.

  • Rechtstreekse toegang tot een toegewezen New Relic One-account.

  • New Relic One APM-agent met instrumenten die exacte methodeaanroepen weergeeft met regelnummers, inclusief externe afhankelijkheden en databases.

  • Holistische optimalisatie van prestaties door belangrijke metriek van infrastructuur-vlakke controle en toepassing (Adobe Experience Manager) controle te combineren.

  • De automatische veranderingswachtwoorden voor de pijpleiding van Cloud Manager uitvoeren, upgrades van AEM, en de verrichtingen van het Herstel van de Code. Met deze trackers kunnen teams implementaties rechtstreeks in New Relic One correleren met wijzigingen in de toepassingsprestaties.

Je New Relic One-subaccount activeren activate-sub-account

Voor een nieuw gemaakt programma wordt een New Relic One-subaccount voor u gemaakt. U moet deze echter activeren om gegevens in te voeren. Deze activering is niet automatisch. Voer de volgende stappen uit om uw subaccount te activeren.

NOTE
Een gebruiker in de rol van de BedrijfsEigenaar moet worden het programma geopend om subaccount van New Relic One te beheren.

om uw subaccount van New Relic One te activeren:

  1. Teken in Cloud Manager bij ​ experience.adobe.com ​.

    1. In de Snelle toegang sectie, klik Experience Manager.
    2. In het linkerzijpaneel, klik Cloud Manager.
  2. Selecteer de gewenste organisatie.

  3. Op de Mijn console van Programma’s, klik een programma waarvoor u uw gebruikers van New Relic One wilt beheren.

  4. Van het linkerzijmenu, onder Diensten, klik ​ het pictogram van Gegevens of het pictogram van Milieu's ​ Milieu’s.

  5. Op de pagina van Milieu’s, dichtbij de hoger-juiste hoek, klik ​ Meer pictogram ​ , dan klik activeer New Relic.

    ​ activeer New Relic ​

  6. ​ stel een pijpleiding ​ voor het zelfde milieu in werking aan succesvolle voltooiing om de subrekeningsactivering te voltooien.

Wanneer de subaccount wordt gedeactiveerd, worden geen gegevens ingevoerd.

New Relic One-gebruikers beheren manage-users

U kunt de gebruikers van uw New Relic One-subaccount definiëren die aan uw AEM as a Cloud Service-programma is gekoppeld.

NOTE
Een gebruiker in de BedrijfsEigenaar of rol van de Manager van de Plaatsing moet worden het programma geopend om de gebruikers van New Relic One te beheren.

om de gebruikers van New Relic One te beheren:

  1. Teken in Cloud Manager bij ​ experience.adobe.com ​.

    1. In de Snelle toegang sectie, klik Experience Manager.
    2. In het linkerzijpaneel, klik Cloud Manager.
  2. Selecteer de gewenste organisatie.

  3. Op de Mijn console van Programma’s, klik een programma waarvoor u uw gebruikers van New Relic One wilt beheren.

  4. Van het linkerzijmenu, onder Diensten, klik ​ het pictogram van Gegevens of het pictogram van Milieu's ​ Milieu’s.

  5. Voor de pagina van Milieu’s, dichtbij de hoger-juiste hoek, klik ​ Meer pictogram ​ , dan klik leidt Gebruikers.

    ​ beheer de gebruikers van New Relic ​

  6. In het leiden de gebruikers van New Relic dialoogvakje, doe het volgende:

    • Voer de voor- en achternaam in van de gebruiker die u wilt toevoegen
    • Bijbehorend e-mailadres invoeren
    • Klik ​ toevoegen pictogram ​ ​toevoegen. Herhaal deze stap voor elke gebruiker die u wilt toevoegen.
    • Klik ​ dicht pictogram ​ om een gebruiker te verwijderen.

    ​ voeg gebruikers ​ toe

  7. Klik sparen.

Als de gebruikers zijn gedefinieerd, stuurt New Relic een bevestigingsbericht naar elke gebruiker. Daarna kunnen ze het activeringsproces voltooien en zich aanmelden.

NOTE
Als u de New Relic One-gebruikers beheert, moet u uzelf ook als gebruiker toevoegen. Het zijn van de BedrijfsEigenaar of Manager van de Plaatsing is niet genoeg om toegang tot New Relic One te hebben.

Je New Relic One-gebruikersaccount activeren activate-user-account

Zodra een gebruikersrekening van New Relic One wordt gecreeerd, zoals die in ​ wordt beschreven leidt de Gebruikers van New Relic One ​, New Relic die gebruikers een bevestigingsmail naar het verstrekte adres verzendt. Als gebruikers deze accounts willen gebruiken, moeten ze eerst hun accounts bij New Relic activeren door hun wachtwoorden opnieuw in te stellen.

om uw New Relic One gebruikersrekening te activeren:

  1. Klik op de koppeling in het e-mailbericht van New Relic.

  2. Voor New Relic binnen pagina, klik vergeten uw wachtwoord?

    ​ login van New Relic ​

  3. Ga het e-mailadres in waar u bevestigingse-mail ontving, en selecteer verzend mijn terugstellings verbinding.

    ​ ga e-mailadres ​ in

  4. New Relic stuurt je een e-mail met een koppeling om de account te bevestigen.

Als u geen bevestigingse-mail van New Relic ontvangt, zie de ​ het oplossen van problemensectie ​.

New Relic One openen accessing-new-relic

Zodra u uw rekening van New Relic 🔗 hebt geactiveerd 0}, kunt u New Relic One openen gebruikend Cloud Manager of direct.

om New Relic One te openen gebruikend Cloud Manager:

  1. Teken in Cloud Manager bij ​ experience.adobe.com ​.

    1. In de Snelle toegang sectie, klik Experience Manager.
    2. In het linkerzijpaneel, klik Cloud Manager.
  2. Selecteer de gewenste organisatie.

  3. Op de Mijn console van Programma’s, klik een programma waarvoor u New Relic One wilt openen.

  4. Van het linkerzijmenu, onder Diensten, klik ​ het pictogram van Gegevens of het pictogram van Milieu's ​ Milieu’s.

  5. Voor de pagina van Milieu’s, dichtbij de hoger-juiste hoek, klik ​ Meer pictogram ​ , dan klik Open New Relic.

    ​ Open New Relic ​

  6. Meld u aan bij New Relic One op het nieuwe browsertabblad dat wordt geopend.

om New Relic One direct te openen:

  1. Ga naar ​ login van New Relic pagina ​.

  2. Meld u aan bij New Relic One.

Uw e-mail verifiëren verify-email

Als u wordt gevraagd uw e-mail te verifiëren tijdens het aanmelden bij New Relic One, betekent dit dat uw e-mail is gekoppeld aan meerdere accounts. U kunt kiezen welk account u wilt openen.

Als u uw e-mailadres niet verifieert, probeert New Relic u aan te melden met de meest recente gebruikersrecord die aan uw e-mailadres is gekoppeld. Vermijd het verifiëren van uw e-mail tijdens elke login, klik me checkbox in het login scherm herinneren.

Voor meer hulp, open een steunkaartje gebruikend het ​ Portaal van de Steun van AEM ​.

Wijzigingen bijhouden gebruiken change-tracker

Cloud Manager verzendt automatisch veranderingsvolglers naar New Relic One wanneer de gesteunde pijpleiding, de verbeteringen van AEM, en de Herstel van de Code volledig zijn. Deze sporen verschijnen als veranderingsgebeurtenissen in het Volgen van de Verandering van New Relic mening, latend uw team plaatsingen met verschuivingen in toepassingsprestaties, foutentarieven, en productie correleren.

Ondersteunde pijpleidingen en workflows supported-pipelines

De volgende Cloud Manager-pijpleidingen en de laatste twee workflowtypen genereren veranderingstrackers in New Relic One:

Het type Pijpleiding/Werkstroom
Beschrijving
volledig-stapel (CI_CD opstellen)
Uitvoeringen van pijpleidingen in volledige stapel. Het spoor omvat de pijpleidingsnaam en uitvoeringsidentiteitskaart
Web tier config
Uitvoeringen van de configuratiepijplijn van de Web-rij. Het spoor omvat de pijpleidingsnaam en uitvoeringsidentiteitskaart
front-end
Uitvoering van pijpleidingen aan de voorzijde. Het spoor omvat de pijpleidingsnaam en uitvoeringsidentiteitskaart
Config
Uitvoeringen van configuratiepijplijnen. Het spoor omvat de pijpleidingsnaam en uitvoeringsidentiteitskaart
de update van AEM
AEM-versies upgrades. Bijvoorbeeld van versie tot versie . Trackers worden gemaakt wanneer de omgevingsgebeurtenis is voltooid.
herstel code
De code herstelt verrichtingen van een specifieke bewaarplaats en een tak.
NOTE
De trekkers van de verandering worden momenteel gesteund slechts voor de milieu's van de Veldlijn. Pijpleidingen die buiten het bereik vallen, zoals schaalleidingen en servicepak-pijpleidingen, genereren geen trackers.

Wijzigingen bijhouden weergeven in New Relic One view-change-trackers

Nadat een gesteunde pijpleidingsuitvoering voltooit, kunt u de overeenkomstige veranderingstrekker in New Relic One bekijken.

om veranderingssporen in New Relic One te bekijken:

  1. ​ toegang New Relic One ​ gebruikend Cloud Manager of direct.

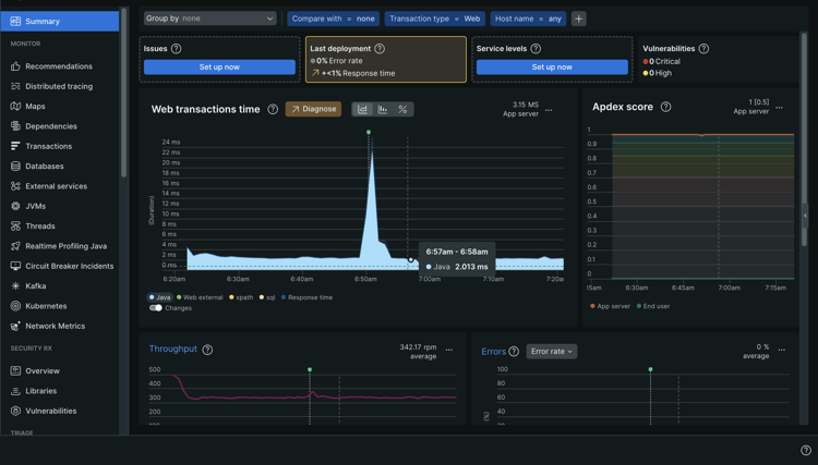
  2. Navigeer aan APM & de Diensten en selecteer de toepassing voor het relevante milieu.

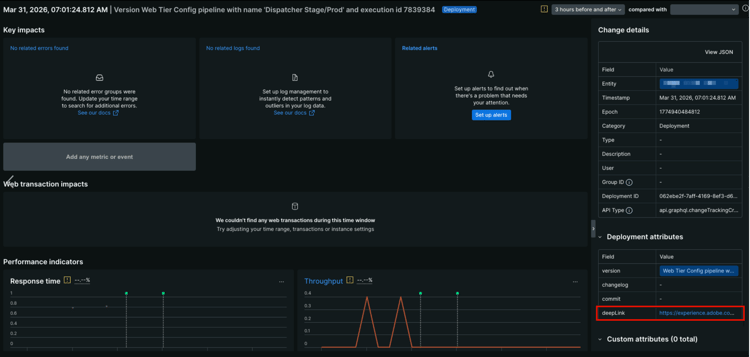
  3. Voor de overzichtspagina van de toepassing, zoek de indicatoren van de veranderingsspoorker op de grafiek. Houd de muisaanwijzer boven een tracker om de implementatiedetails te bekijken.

    ​ de trackerindicatoren van de Verandering op de grafiek van de de transactietijd van het Web ​

  4. Klik op een wijzigingsgebeurtenis in het diagram om een gedetailleerde weergave te openen.

    ​ het kenmerkenpaneel van de Plaatsing met deepLink URL benadrukte ​ Gedetailleerde mening van een veranderingsgebeurtenis.

    Het paneel van de Details van de Verandering op het recht toont, onder andere, de Entiteit, Tijdstempel, Epoch, Categorie, identiteitskaart van de Plaatsing, en het type API.

    Voor elke veranderingstrekker die Cloud Manager naar New Relic One verzendt, toont het attributen van de Plaatsing paneel op het lagere recht de volgende attributen:

    table 0-row-2 1-row-2 2-row-2 3-row-2 4-row-2
    Kenmerk Beschrijving
    versie Een beschrijvende tekenreeks die de naam van de pijpleiding en de uitvoerings-id bevat.
    changelog Gereserveerd voor toekomstig gebruik.
    begaat Gereserveerd voor toekomstig gebruik.
    deepLink Klik URL om terug naar de pagina van de pijpleidingsuitvoering in Cloud Manager te verbinden.
  5. Om een volledige lijst van veranderingssporen, in linkerzijbalk, onder Gebeurtenissen te bekijken, klik het volgen van de Verandering.

    De de gebeurtenissen van de Verandering lijst toont elke plaatsing met zijn timestamp en versiebeschrijving.

    ​ het volgen van de Verandering optie met de gebeurtenissenlijst die van de Verandering ​ toont

TIP
De veranderingsspoorers van het gebruik naast de prestatiesindicatoren van New Relic One, zoals de tijd van de Reactie en Productie. Deze indicatoren helpen u zich identificeren of een bepaalde plaatsing prestatiesachteruitgang of verbeteringen introduceerde. U kunt metriek van vóór en na een plaatsing direct op de de detailpagina van de veranderingsgebeurtenis vergelijken.

Problemen met New Relic One-gebruikerstoegang oplossen troubleshooting

Als u als gebruiker van New Relic One werd toegevoegd, zoals die in ​ wordt beschreven beheer New Relic One Gebruikers ​, en niet van de originele van de rekeningsbevestiging e-mail kan de plaats bepalen, kunt u de volgende het oplossen van problemenstappen doen.

om de gebruikerstoegang van New Relic One problemen op te lossen:

  1. Navigeer naar de aanmeldingspagina van New Relic op login.newrelic.com/login .

  2. Klik op Forgot your password? .

    ​ login van New Relic ​

  3. Ga het e-mailadres in dat werd gebruikt om uw rekening tot stand te brengen, en selecteer verzend mijn terugstellings verbinding.

    ​ ga e-mailadres ​ in

  4. New Relic stuurt je een e-mail met een koppeling om de account te bevestigen.

Als u het aanmeldingsproces voltooit en niet aan uw rekening wegens e-mail of wachtwoordfoutenmeldingen kan aanmelden, registreer een steunkaartje gebruikend ​ Admin Console ​.

Ga als volgt te werk als je geen e-mail van New Relic ontvangt:

Gebruiksnotities usage-notes

  • Er kunnen maximaal 30 gebruikers worden toegevoegd. Als het maximumaantal gebruikers is bereikt, verwijdert u gebruikers om nieuwe gebruikers toe te voegen.
  • De gebruikers die aan New Relic worden toegevoegd zijn van het type Basis. Zie de ​ documentatie van New Relic voor details ​.
  • AEM as a Cloud Service biedt alleen de New Relic One APM-oplossing en biedt geen ondersteuning voor waarschuwingen, logboekregistratie of API-integratie.
NOTE
Als geen gebruikerslogin activiteit in uw sub-rekening van New Relic One 30 dagen of meer wordt ontdekt, wordt de agent APM tegengehouden. Er worden geen gegevens verzonden van AEM Cloud Service naar New Relic. Gegevens wordt niet opnieuw verzonden tot uw sub-account wordt opnieuw geactiveerd.
Volg de zelfde stappen in ​ activeer Uw sub-Rekening van New Relic One ​ sectie van dit document om uw sub-rekening van New Relic One opnieuw te activeren.

Voor meer hulp of extra begeleiding op het dienstenaanbod van New Relic One voor uw Programma van AEM as a Cloud Service, open een steunkaartje gebruikend het ​ Portaal van de Steun van AEM ​.

Veelgestelde vragen faqs

wat controleert Adobe met New Relic One?

Adobe bewaakt de auteur-, publicatie- en voorvertoningsservices van AEM as a Cloud Service (indien beschikbaar) via de New Relic One Java-plug-in. Adobe maakt aangepaste New Relic One APM telemetrie en bewaking mogelijk in niet-productie en productie-AEM as a Cloud Service-omgevingen.

Uw New Relic One-account is gekoppeld aan een primaire Adobe-account en heeft meerdere toepassingen die hierop rapporteren; drie per AEM as a Cloud Service Environment.

  • Eén toepassing voor de service Auteur per omgeving
  • Eén toepassing voor de service Publish per omgeving (inclusief Gulden publicatie)
  • Eén toepassing voor de voorbeeldservice per omgeving

Opmerking:

  • Elke toepassing gebruikt één licentiecode.
  • AEM as a Cloud Service-omgevingen rapporteren slechts aan één New Relic One-account.
  • De volledige meetgegevens en gebeurtenissen voor de bewaking van beide New Relic One worden drie maanden bewaard.
verzendt Adobe waakzame berichten van New Relic One?
Adobe biedt New Relic One alleen toegang voor waarneembare doeleinden en gebruikt deze niet voor klantwaarschuwingen of interne operationele waarschuwingen. De berichten voor om het even welke incidenten worden verzonden gebruikend ​ profielen van het gebruikersbericht ​.
wie tot de gegevens van de de wolkendienst van New Relic One kan toegang hebben?
Volledige leestoegang wordt verleend voor maximaal 30 leden van uw team. Leestoegang omvat alle APM-meetgegevens die door de New Relic One-agent worden verzameld.
wordt de configuratie van douaneSSO gesteund?
Aangepaste SSO-configuratie wordt niet ondersteund voor de New Relic One-account die is ingericht door Adobe.
wat als ik reeds een op-gebouw New Relic abonnement heb?

New Relic One is het nieuwe platform voor waarneming vanuit New Relic en biedt Adobe-ondersteuning en uw teams de mogelijkheid om metingen en gebeurtenissen op één locatie te observeren, te controleren en weer te geven.

New Relic One biedt gebruikers de mogelijkheid om te zoeken in alle accounts waar ze toegang hebben tot de gegevens van alle services en hosts in één weergave en deze zichtbaar te maken.

Adobe-ondersteuning bewaakt AEM as a Cloud Service met New Relic One en andere tools, terwijl uw teams New Relic nog steeds kunnen gebruiken voor services en infrastructuur op locatie. Ze kunnen de gegevens visualiseren van zowel Adobe New Relic One-accounts als door klanten beheerde New Relic-accounts.

note
NOTE
Om beide gegevensreeksen binnen New Relic One te bekijken, moet een gebruiker de juiste toestemmingen hebben en de zelfde login methodologie voor beide rekeningen gebruiken (Adobe New Relic One en de klant-beheerde rekeningen van New Relic).
de agent APM voor mijn rekening van New Relic One wordt tegengehouden. Wat is er gebeurd?
​ de agenten van APM worden tegengehouden ​ als geen activiteit voor 30 dagen of meer wordt ontdekt. Volg de zelfde stappen in ​ activeer Uw sub-Rekening van New Relic One ​ sectie van dit document om uw sub-rekening van New Relic One opnieuw te activeren.
recommendation-more-help
experience-manager-cloud-service-help-main-toc