LLM Optimizer의 스크린샷

https://cdn.experienceleague.adobe.com/assets/ko/slides/llm-optimizer-overview/0/a55617ba9b384bf28e6de6e21a25ee4edd22827195d7d13c29006c9f14359b71.mp3

LLM Optimizer

Adobe LLM Optimizer에 오신 것을 환영합니다. ChatGPT, Google AI 개요, Google AI 모드, Copilot, Gemini 및 Plexity와 같은 생성 검색 플랫폼에서 브랜드 가시성을 극대화하는 AI 우선 솔루션입니다.

슬라이드 스크린샷

  • :callout[내 브랜드에서 언급]{type="rectangle" x1="35.23" y1="36.62" x2="65.56" y2="52.12"}
  • :callout[내 브랜드의 인용]{type="rectangle" x1="66.46" y1="35.72" x2="95.9" y2="52.12"}

https://cdn.experienceleague.adobe.com/assets/ko/slides/llm-optimizer-overview/1/8d71784a7ee3bfd5a5cd2f46eac5e0f804237bb3a99feb89ff77f246516fd360.mp3

브랜드 유무 대시보드

브랜드 유무 대시보드부터 시작하겠습니다. 브랜드가 AI에서 생성한 응답에 어떻게 표시되는지 이해하기 위한 명령 센터입니다.

여기에서 기간, 카테고리 및 플랫폼별로 필터링할 수 있는 브랜드 언급, 인용 및 정서에 대한 지표를 볼 수 있습니다. 다른 사람과 비교하여 가시성이 어떻게 누적되는지 벤치마킹할 수도 있습니다.

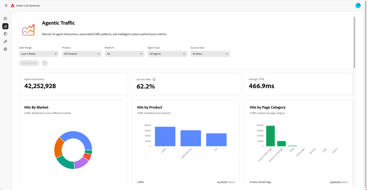
에이전트 트래픽 인사이트의 스크린샷

  • :callout[드롭다운 메뉴의 성공률]{type="circle" x="56.52" y="28.42" r="11.5"}
  • :callout[다양한 시장, 제품 또는 범주별 히트]{type="rectangle" x1="4.44" y1="50.93" x2="88.26" y2="62.64"}

https://cdn.experienceleague.adobe.com/assets/ko/slides/llm-optimizer-overview/2/f9cf1798e24a16883cc414675b5d24a1f64efd05636588c67b9e5f8b86ad3569.mp3

에이전트 트래픽 인사이트

다음으로, 우리는 Agentic Traffic을 살펴봅니다.

에이전트 트래픽은 사이트에 대한 봇 방문을 추적합니다. 이는 LLM 가시성을 위한 주요 신호입니다.

시장 및 페이지 유형별로 세분화된 히트 수 및 성공률에 대한 자세한 지표를 찾을 수 있습니다.

참조 트래픽 인사이트의 스크린샷

  • :callout[총 참조 트래픽]{type="rectangle" x1="4.66" y1="37.13" x2="35.11" y2="50.39"}
  • :callout[바운스 비율]{type="rectangle" x1="66.46" y1="37.34" x2="96.01" y2="50.17"}

https://cdn.experienceleague.adobe.com/assets/ko/slides/llm-optimizer-overview/3/02c440b54b8d0a647132f22f066634f6f1c190f06ac9c0998cbffbfa793e9c4d.mp3

참조 트래픽 인사이트

레퍼러 트래픽은 사용자가 AI 답변에서 링크를 클릭하는 빈도를 보여줍니다. 가시성을 실제 참여에 연결하여 작동 중인 항목을 측정할 수 있도록 합니다.

세부 지표에는 바운스 비율 및 조회 소스 및 지역이 포함됩니다.

URL 검사기 및 트렌드 인용의 스크린샷

https://cdn.experienceleague.adobe.com/assets/ko/slides/llm-optimizer-overview/4/ce895c91b49fa04413410457c8156cc15993318aca6862182fc7d510038ef1f4.mp3

URL 검사기 및 트렌드 인용

성과가 가장 좋은 페이지를 알고 싶으십니까?

URL 검사기는 프롬프트 및 카테고리에 걸쳐 개별 URL이 인용되는 방식을 보여줍니다.

또한 다른 사람의 URL 및 획득 미디어를 비롯한 트렌드 인용구를 확인하여 작동 중인 내용과 개선 위치를 파악할 수 있습니다.

최적화 기회의 스크린샷

  • :callout[다양한 유형의 기회]{type="rectangle" x1="16.57" y1="28.36" x2="59.27" y2="33.58"}

https://cdn.experienceleague.adobe.com/assets/ko/slides/llm-optimizer-overview/5/ae9e49efc8d7c81a35289fa5412a0a0a59e4c325a260899383602eea8a988018.mp3

최적화 기회

여기서 마법이 벌어집니다.

LLM Optimizer은 AI 에이전트를 사용하여 가시성 차이를 자동으로 식별하고, 개선 사항을 자동으로 제안하며, 일부 경우에는 사이트 경험을 자동으로 최적화합니다.

404를 수정하든, 위키백과 페이지를 개선하든, 페이지 구조를 개선하든, 자신의 브랜드에 맞는 처방적 지침을 얻을 수 있습니다.

LLM Optimizer은 데이터만 표시하는 것이 아니라 사용자가 작업을 수행하는 데 도움이 됩니다.

각 영업 기회에는 예상 트래픽 값이 포함되어 있으므로 가장 중요한 것에 우선 순위를 지정할 수 있습니다.

셀프 서비스 범주 및 토픽 온보딩 스크린샷

https://cdn.experienceleague.adobe.com/assets/ko/slides/llm-optimizer-overview/6/8c586ea8d0e38b41646ebf998bbc23ad8e747aefdf3655507f9fc939d2b0ed0b.mp3

셀프서비스 카테고리 및 주제 온보딩

새로운 주제나 지역을 추적해야 합니까?

셀프서비스 카테고리 온보딩을 사용하면 도구에서 직접 또는 CSV 업로드를 통해 프롬프트 및 카테고리를 추가할 수 있습니다.

이렇게 하면 제품 업데이트를 기다리지 않고 보장을 쉽게 확장할 수 있습니다.

가시성에서 영향까지의 스크린샷

https://cdn.experienceleague.adobe.com/assets/ko/slides/llm-optimizer-overview/7/af7150ae17e0fa8502276f01b68e652c09c24cf62acbd4669dcf50d5fee46099.mp3

가시성에서 영향까지

LLM Optimizer은 이제 전략의 일부이며 경쟁 우위입니다.

생성 웹에서 보고 인용하고 선택할 수 있는 도구가 있습니다.

플랫폼이 발전하고 프롬프트가 바뀌면 가시성이 계속 증가합니다.

Dell은 업데이트, 통찰력 및 혁신과 함께 이러한 모멘텀을 지원하기 위해 이 자리에 모였습니다.

Adobe을 선택해 주셔서 감사합니다.

우리 함께 계속 최적화합시다.