​##

LLM Optimizerのスクリーンショット ​

https://cdn.experienceleague.adobe.com/assets/ja/slides/llm-optimizer-overview/0/bad1ae721bbe06e9081a5d0cda25971ef8cf03b1bcaf5f72598d55ef56bdec63.mp3

LLM Optimizer

Adobe LLM Optimizerへようこそ。ChatGPT、Google AI の概要、Google AI モード、コパイロット、Gemini、Perplexity などのジェネレーティブ検索プラットフォーム全体でブランドの認知度を最大限に高めるための AI ファーストのソリューションです。

スライドのスクリーンショット

  • :callout[ブランドからのメンション]{type="rectangle" x1="35.23" y1="36.62" x2="65.56" y2="52.12"}
  • :callout[ブランドの引用]{type="rectangle" x1="66.46" y1="35.72" x2="95.9" y2="52.12"}

https://cdn.experienceleague.adobe.com/assets/ja/slides/llm-optimizer-overview/1/f0bc9a783d59a1effba148ae078d0c791d463f2fdb0e026e7fb2488e9c74b479.mp3

ブランドプレゼンスダッシュボード

まず、ブランドプレゼンスダッシュボードから始めましょう。 これは、AI が生成した応答でブランドがどのように表示されているかを理解するためのコマンドセンターです。

ここには、ブランドのメンション、引用、センチメントの指標が表示されます。すべて、期間、カテゴリ、プラットフォーム別にフィルタリングできます。 他のユーザーに対するベンチマークを実行して、可視性の積み重ねを確認することもできます。

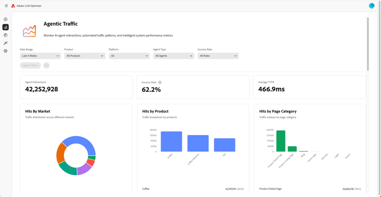
Agentic Traffic Insights のスクリーンショット ​

  • :callout[ドロップダウンメニューの成功率]{type="circle" x="56.52" y="28.42" r="11.5"}
  • :callout[様々なマーケット、製品またはカテゴリ別のヒット]{type="rectangle" x1="4.44" y1="50.93" x2="88.26" y2="62.64"}

https://cdn.experienceleague.adobe.com/assets/ja/slides/llm-optimizer-overview/2/9b41acc5d40678feed74896272a0aaaa66ed8198583e64226845cf763dd90f05.mp3

エージェンティックトラフィックインサイト

次に、アジェンティックトラフィックについて説明します。

エージェンティックトラフィックは、サイトへのボットの訪問を追跡します。これは、LLM の可視性の重要なシグナルです。

ヒット数と成功率に関する詳細な指標を、マーケットおよびページタイプ別にセグメント化できます。

​ リファラルトラフィックインサイトのスクリーンショット ​

  • :callout[リファラルトラフィックの合計]{type="rectangle" x1="4.66" y1="37.13" x2="35.11" y2="50.39"}
  • :callout[バウンス率]{type="rectangle" x1="66.46" y1="37.34" x2="96.01" y2="50.17"}

https://cdn.experienceleague.adobe.com/assets/ja/slides/llm-optimizer-overview/3/1cb3e989d6a708064883b336d88dce24e99d3343cfe4aa36784207ebde8ef066.mp3

リファラルトラフィックインサイト

リファラルトラフィックは、ユーザーが AI の回答でリンクをクリックする頻度を示します。 可視性を実際のエンゲージメントに結び付け、効果を測定するのに役立ちます。

詳細な指標には、バウンス率、リファラルソースと地域が含まれます。

URL インスペクターとトレンド引用のスクリーンショット ​

https://cdn.experienceleague.adobe.com/assets/ja/slides/llm-optimizer-overview/4/e14294a904864914b1dbb3e6ffd0adbc6eca5cdf5cff3767bd8a1ddbcb8f98f5.mp3

URL インスペクターとトレンド引用文献

どのページのパフォーマンスが最も高いかを把握したい場合は、

URL インスペクターを使用すると、プロンプトやカテゴリ間で個々の URL がどのように引用されるかを確認できます。

また、他のユーザーの URL や獲得したメディアなど、トレンドの引用が表示され、何が機能しているか、どこで改善すべきかを特定するのに役立ちます。

​ 最適化機会のスクリーンショット ​

  • :callout[様々なタイプの商談]{type="rectangle" x1="16.57" y1="28.36" x2="59.27" y2="33.58"}

https://cdn.experienceleague.adobe.com/assets/ja/slides/llm-optimizer-overview/5/a022aa2a5ba530b3977ec094b8180576d4b653eac5b32c8c8f67a8c6e0f53892.mp3

最適化の機会

ここで魔法が起こります。

LLM Optimizerは、AI エージェントを使用して、表示のギャップの自動特定、改善点の自動提案、一部のケースではサイトエクスペリエンスの自動最適化を行います。

404 を修正したり、ウィキペディアのページを強化したり、ページ構造を改善したりするなど、ブランドに合わせた規範的なガイダンスが提供されます。

LLM Optimizerは、単にデータを表示するだけでなく、作業に役立ちます。

各オポチュニティには予測されるトラフィック値が含まれるので、最も重要な項目に優先順位を付けることができます。

​ セルフサービスカテゴリとトピックオンボーディングのスクリーンショット ​

https://cdn.experienceleague.adobe.com/assets/ja/slides/llm-optimizer-overview/6/f1978a42bd3308830b445165ed7557113253f57ae72c463ec457e920c6605e40.mp3

セルフサービスカテゴリとトピックのオンボーディング

新しいトピックや地域をトラッキングする必要がありますか?

セルフサービスカテゴリのオンボーディングを使用すると、プロンプトやカテゴリをツールに直接追加したり、CSV アップロードを使用して追加したりできます。

これにより、製品のアップデートを待たずにカバレッジを簡単に拡張できます。

​ 可視性から影響までのスクリーンショット ​

https://cdn.experienceleague.adobe.com/assets/ja/slides/llm-optimizer-overview/7/430f3200f59e27bac476df7b20092e83930e482d29067913c37bbfc98eee04fe.mp3

表示から影響へ

LLM Optimizerは、お客様の戦略の一部であり、競争力の強化にも役立つようになりました。

生成 Web 全体で表示、引用、選択できるツールがあります。

プラットフォームの進化とプロンプトの変化に伴い、ユーザーの可視性は高まり続けます。

その勢いをサポートするために、最新情報、インサイト、イノベーションを提供します。

Adobeをご利用いただきありがとうございます。

最適化を続けましょう。