​##

Schermata di LLM Optimizer

https://cdn.experienceleague.adobe.com/assets/it/slides/llm-optimizer-overview/0/3863a81fb6fed81c2e6182927283e5024d3da44cdf2af4443e0d633d0110ed1f.mp3

LLM Optimizer

Benvenuto in Adobe LLM Optimizer - la tua soluzione AI-first per massimizzare la visibilità del brand su piattaforme di ricerca generative come ChatGPT, Google AI Overviews, Google AI Mode, Copilot, Gemini e Perplexity.

Schermata della diapositiva

  • :callout[Le menzioni del tuo marchio]{type="rectangle" x1="35.23" y1="36.62" x2="65.56" y2="52.12"}
  • :callout[Citazioni del tuo marchio]{type="rectangle" x1="66.46" y1="35.72" x2="95.9" y2="52.12"}

https://cdn.experienceleague.adobe.com/assets/it/slides/llm-optimizer-overview/1/13d8ecf00d662036f8c81f956785bba6d803b35ce92ce29e30be83f997f6dc00.mp3

Dashboard della presenza del brand

Iniziamo con la dashboard della presenza del brand. Questo è il centro di comando per comprendere come il brand viene visualizzato nelle risposte generate dall’intelligenza artificiale.

Qui vedrai le metriche per le menzioni del brand, le citazioni e il sentiment, tutte filtrabili per periodo di tempo, categoria e piattaforma. Puoi anche eseguire il benchmark rispetto agli altri per vedere come si sovrappone la tua visibilità.

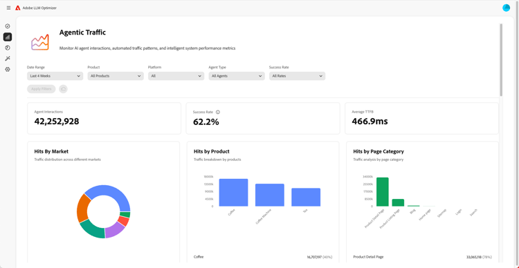
Schermata di Informazioni sul traffico agente

  • :callout[Percentuali di successo nel menu a discesa]{type="circle" x="56.52" y="28.42" r="11.5"}
  • :callout[Hit per vari mercati, prodotti o categorie]{type="rectangle" x1="4.44" y1="50.93" x2="88.26" y2="62.64"}

https://cdn.experienceleague.adobe.com/assets/it/slides/llm-optimizer-overview/2/0a3ea8f8e6908c029d0416d16cbe4893a26c5dc948b74e4eebb21483fd8a341c.mp3

Informazioni sul traffico agente

Poi ci immergiamo nel Traffico Agentato.

Il traffico agente tiene traccia delle visite bot al tuo sito: un segnale chiave per la visibilità LLM.

Troverai metriche dettagliate sugli hit e sui tassi di successo segmentati per mercato e tipo di pagina.

Schermata di Informazioni sul traffico di riferimento

  • :callout[Traffico di riferimento totale]{type="rectangle" x1="4.66" y1="37.13" x2="35.11" y2="50.39"}
  • :callout[Tasso di mancato recapito]{type="rectangle" x1="66.46" y1="37.34" x2="96.01" y2="50.17"}

https://cdn.experienceleague.adobe.com/assets/it/slides/llm-optimizer-overview/3/568dd9eca83f7c064d5e09c2fd1a9640d7b2a29353aef61f86bc732f02ae7431.mp3

Informazioni sul traffico di riferimento

Il traffico di riferimento mostra la frequenza con cui gli utenti fanno clic sui collegamenti nelle risposte AI. Connette la visibilità al coinvolgimento reale, aiutandoti a misurare ciò che funziona.

Le metriche dettagliate includono i tassi di mancato recapito e le origini e le aree di riferimento.

Schermata di URL Inspector e citazioni di tendenza

https://cdn.experienceleague.adobe.com/assets/it/slides/llm-optimizer-overview/4/61e0a17c480f6518d53181248b371a3946e10bc10c7574fec08b2e9e35f2c859.mp3

Ispettore URL e citazioni di tendenza

Vuoi sapere quali pagine hanno prestazioni migliori?

La funzione di ispezione degli URL mostra il modo in cui i singoli URL vengono citati nei vari prompt e categorie.

Vedrai anche le citazioni di tendenza, inclusi gli URL di altri utenti e i contenuti multimediali acquisiti, per aiutarti a identificare cosa funziona e dove migliorare.

Schermata delle opportunità di ottimizzazione

  • :callout[Diversi tipi di opportunità]{type="rectangle" x1="16.57" y1="28.36" x2="59.27" y2="33.58"}

https://cdn.experienceleague.adobe.com/assets/it/slides/llm-optimizer-overview/5/233bc3bf95d14980d0cb4dbe18354920dadf2d85072c37baea7649459065519e.mp3

Opportunità di ottimizzazione

Ecco dove avviene la magia.

LLM Optimizer utilizza gli agenti di intelligenza artificiale per identificare automaticamente i vuoti di visibilità, suggerire automaticamente miglioramenti e, in alcuni casi, ottimizzare automaticamente l’esperienza del sito.

Sia che si tratti di correggere i 404, migliorare le pagine di Wikipedia o migliorare la struttura delle pagine, otterrai indicazioni prescrittive su misura per il tuo marchio.

LLM Optimizer non si limita a mostrare i dati, ma ti aiuta ad agire.

Ogni opportunità include un valore di traffico previsto, in modo da poter assegnare la priorità a ciò che conta di più.

Schermata della categoria self-service e dell'onboarding di argomenti

https://cdn.experienceleague.adobe.com/assets/it/slides/llm-optimizer-overview/6/ccdeb6aeb1752f3909cadf7b70296a9955913f9e523cc4f2f228a03380f6719b.mp3

Onboarding di categorie e argomenti self-service

Vuoi tenere traccia di nuovi argomenti o aree geografiche?

Con l’onboarding delle categorie self-service, puoi aggiungere prompt e categorie direttamente nello strumento o tramite il caricamento CSV.

In questo modo è facile espandere la copertura senza attendere gli aggiornamenti del prodotto.

Schermata Da visibilità a impatto

https://cdn.experienceleague.adobe.com/assets/it/slides/llm-optimizer-overview/7/a17167869a7f737881eaa59e027b4fc3587620bef9e246bfa079265a43516516.mp3

Dalla visibilità all'impatto

LLM Optimizer fa ora parte della tua strategia e del tuo vantaggio competitivo.

Avete gli strumenti per essere visti, citati, e scelti attraverso il web generativo.

Con l’evolversi delle piattaforme e il loro spostamento, la visibilità continuerà a crescere.

Siamo qui per sostenere questo slancio - con aggiornamenti, approfondimenti e innovazione.

Grazie per aver scelto Adobe.

Continuiamo a ottimizzare insieme.