Strumenti di analisi del registro CDN

Scopri gli strumenti di analisi del registro CDN di AEM Cloud Service forniti da Adobe e come consentono di ottenere informazioni sia sulle prestazioni CDN che sull’implementazione di AEM.

Panoramica

Lo strumento di analisi del registro CDN di AEM as a Cloud Service offre dashboard predefiniti che è possibile integrare con Splunk o lo stack ELK per il monitoraggio e l'analisi in tempo reale dei registri CDN.

Utilizzando questo strumento è possibile eseguire il monitoraggio in tempo reale e il rilevamento proattivo dei problemi. In questo modo, è possibile garantire una distribuzione ottimizzata dei contenuti e adeguate misure di sicurezza contro gli attacchi Denial of Service (DoS) e Distributed Denial of Service (DDoS).

Funzioni principali

  • Analisi dei registri semplificata

  • Monitoraggio in tempo reale

  • Integrazione perfetta

  • Dashboard per

    • Identificare potenziali minacce per la sicurezza
    • Esperienza più rapida per l'utente finale

Panoramica del dashboard

Per avviare rapidamente l’analisi del registro, Adobe fornisce dashboard predefiniti sia per lo stack Splunk che per lo stack ELK.

  • Percentuale riscontri cache CDN: fornisce informazioni sulla percentuale di riscontri totali nella cache e sul numero totale di richieste in base allo stato HIT, PASS e MISS. Inoltre, fornisce gli URL principali HIT, PASS e MISS.

    Percentuale riscontri cache CDN

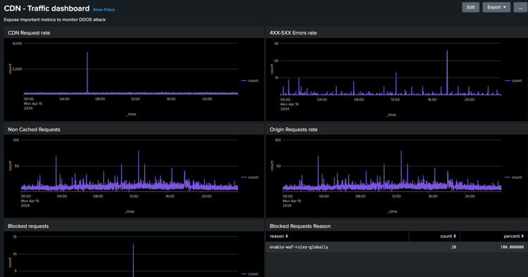
  • Dashboard traffico CDN: fornisce informazioni sul traffico tramite CDN e il tasso di richieste di origine, i tassi di errore 4xx e 5xx e le richieste non memorizzate nella cache. Inoltre, fornisce il massimo di richieste CND e Origin al secondo per indirizzo IP del client e ulteriori informazioni per ottimizzare le configurazioni CDN.

    Dashboard traffico CDN

  • Dashboard di WAF: fornisce informazioni tramite richieste analizzate, contrassegnate e bloccate. Fornisce inoltre i migliori attacchi da parte dell’ID bandiera di WAF, i primi 100 attacchi da parte dell’IP del client, del paese e dell’agente utente e ulteriori informazioni per ottimizzare le configurazioni di WAF.

    Dashboard di WAF

Integrazione Splunk

Per le organizzazioni che sfruttano Splunk e che hanno abilitato l'inoltro dei registri AEMCS alle proprie istanze Splunk, è possibile importare rapidamente dashboard predefiniti. Questa configurazione facilita l’analisi accelerata dei registri, fornendo informazioni fruibili per ottimizzare le implementazioni di AEM e attenuare le minacce alla sicurezza, come gli attacchi DOS.

È possibile iniziare a utilizzare la guida Dashboard Splunk per l'analisi del registro CDN di AEMCS.

Integrazione ELK

Lo stack ELK, che comprende Elasticsearch, Logstash e Kibana, è un'altra potente opzione per l'analisi del registro. È utile per le organizzazioni che non hanno accesso a una configurazione Splunk o alle funzionalità di inoltro del registro. La configurazione locale dello stack ELK è semplice, la strumentazione fornisce il file Docker Compose per iniziare rapidamente. Quindi puoi importare le dashboard predefinite e acquisire i registri CDN scaricati utilizzando Adobe Cloud Manager.

È possibile iniziare a utilizzare il contenitore Docker ELK per la guida Analisi registro CDN di AEMCS.

recommendation-more-help
4859a77c-7971-4ac9-8f5c-4260823c6f69