Screenshot of LLM Optimizer

https://cdn.experienceleague.adobe.com/assets/en/slides/llm-optimizer-overview/0/a702014293c25d4faace0c592bd014868b4e1f47ab93544c6510c5b95aa7e35b.mp3

LLM Optimizer

Welcome to Adobe LLM Optimizer - your AI-first solution for maximizing brand visibility across generative search platforms like ChatGPT, Google AI Overviews, Google AI Mode, Copilot, Gemini, and Perplexity.

Screenshot of slide

  • :callout[Your brand mentions]{type="rectangle" x1="35.23" y1="36.62" x2="65.56" y2="52.12"}
  • :callout[Your brand's citations]{type="rectangle" x1="66.46" y1="35.72" x2="95.9" y2="52.12"}

https://cdn.experienceleague.adobe.com/assets/en/slides/llm-optimizer-overview/1/6b5797f422391a945de7eccae798753a22e4bb49aeb3f7fbb5b01933ef8983ee.mp3

Brand Presence Dashboard

Let's start with the Brand Presence Dashboard. This is your command center for understanding how your brand is showing up in AI-generated responses.

Here, you'll see metrics for brand mentions, citations, and sentiment - all filterable by time period, category, and platform. You can even benchmark against others to see how your visibility stacks up.

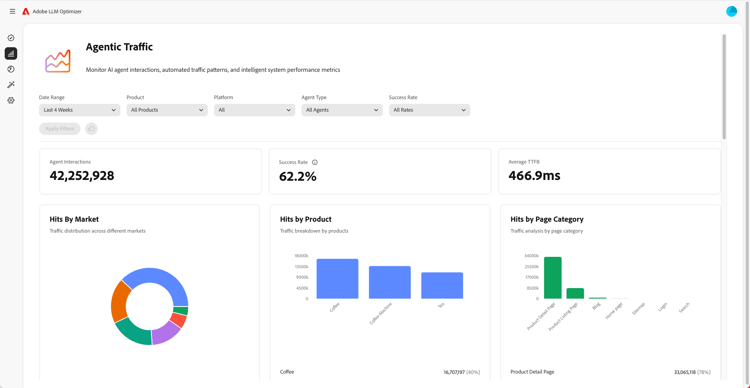
Screenshot of Agentic Traffic Insights

  • :callout[Success rates in drop-down menu]{type="circle" x="56.52" y="28.42" r="11.5"}
  • :callout[Hits by various market, product, or category]{type="rectangle" x1="4.44" y1="50.93" x2="88.26" y2="62.64"}

https://cdn.experienceleague.adobe.com/assets/en/slides/llm-optimizer-overview/2/7ce64554df0b2ab30db1bb9c13e97f93eed2591ef304bb5108e5fe290ff2c2dd.mp3

Agentic Traffic Insights

Next, we dive into Agentic Traffic.

Agentic traffic tracks bot visits to your site - a key signal for LLM visibility.

You'll find detailed metrics on hits and success rates segmented by market and page type.

Screenshot of Referral Traffic Insights

  • :callout[Total referral traffic]{type="rectangle" x1="4.66" y1="37.13" x2="35.11" y2="50.39"}
  • :callout[Bounce rate]{type="rectangle" x1="66.46" y1="37.34" x2="96.01" y2="50.17"}

https://cdn.experienceleague.adobe.com/assets/en/slides/llm-optimizer-overview/3/85f7b53e1d76141ca7c59c069a5e8ee2e43daf17ffeb5eaca3ca331863bc4a64.mp3

Referral Traffic Insights

Referral traffic shows how often users click on your links in AI answers. It connects visibility to real engagement - helping you measure what's working.

The detailed metrics include bounce rates and referral sources and regions.

Screenshot of URL Inspector and Trending Citations

https://cdn.experienceleague.adobe.com/assets/en/slides/llm-optimizer-overview/4/a018c50f22b0fedf735ac95d6b7c4dcbf170016a8868204aa2bb2cd663f08cf2.mp3

Want to know which pages are performing best?

The URL Inspector reveals how individual URLs are cited across prompts and categories.

You'll also see trending citations - including other's URLs and earned media - to help you identify what's working and where to improve.

Screenshot of Optimization Opportunities

  • :callout[Different types of opportunities]{type="rectangle" x1="16.57" y1="28.36" x2="59.27" y2="33.58"}

https://cdn.experienceleague.adobe.com/assets/en/slides/llm-optimizer-overview/5/b830c1e7f50de46f28661c8d857a2b61ce66f5940cee409979a8d158ac3e050b.mp3

Optimization Opportunities

Here's where the magic happens.

LLM Optimizer uses AI agents to auto-identify visibility gaps, auto-suggest improvements, and - in select cases - auto-optimize your site experience.

Whether it's fixing 404s, enhancing Wikipedia pages, or improving page structure, you'll get prescriptive guidance tailored to your brand.

LLM Optimizer doesn't just show you data - it helps you act.

Each opportunity includes a projected traffic value, so you can prioritize what matters most.

Screenshot of Self-Serve Category and Topic Onboarding

https://cdn.experienceleague.adobe.com/assets/en/slides/llm-optimizer-overview/6/4a5f2ddd36b936dfe4786ee9561cc4a3f91121d1e38e0db19c39a63d01a772c5.mp3

Self-Serve Category and Topic Onboarding

Need to track new topics or regions?

With Self-Serve Category Onboarding, you can add prompts and categories directly in the tool or via CSV upload.

This makes it easy to expand coverage without waiting on product updates.

Screenshot of From Visibility to Impact

https://cdn.experienceleague.adobe.com/assets/en/slides/llm-optimizer-overview/7/2b0fda141a55b2b95acd986eda296ea0488070e97c54f8d19df62b9247dd2717.mp3

From Visibility to Impact

LLM Optimizer is now part of your strategy - and your competitive edge.

You've got the tools to be seen, cited, and chosen across the generative web.

As platforms evolve and prompts shift, your visibility will keep growing.

We're here to support that momentum - with updates, insights, and innovation.

Thanks for choosing Adobe.

Let's keep optimizing, together.