Huidig serveroproepgebruik weergeven

Analytics > Admin > Server Call Usage > Current Usage

IMPORTANT
Om het even welk gebruik en verplichtingsaantallen u ziet zijn cumulatief over al uw login bedrijven en rapportsuites.

Het huidige verbruiksdashboard

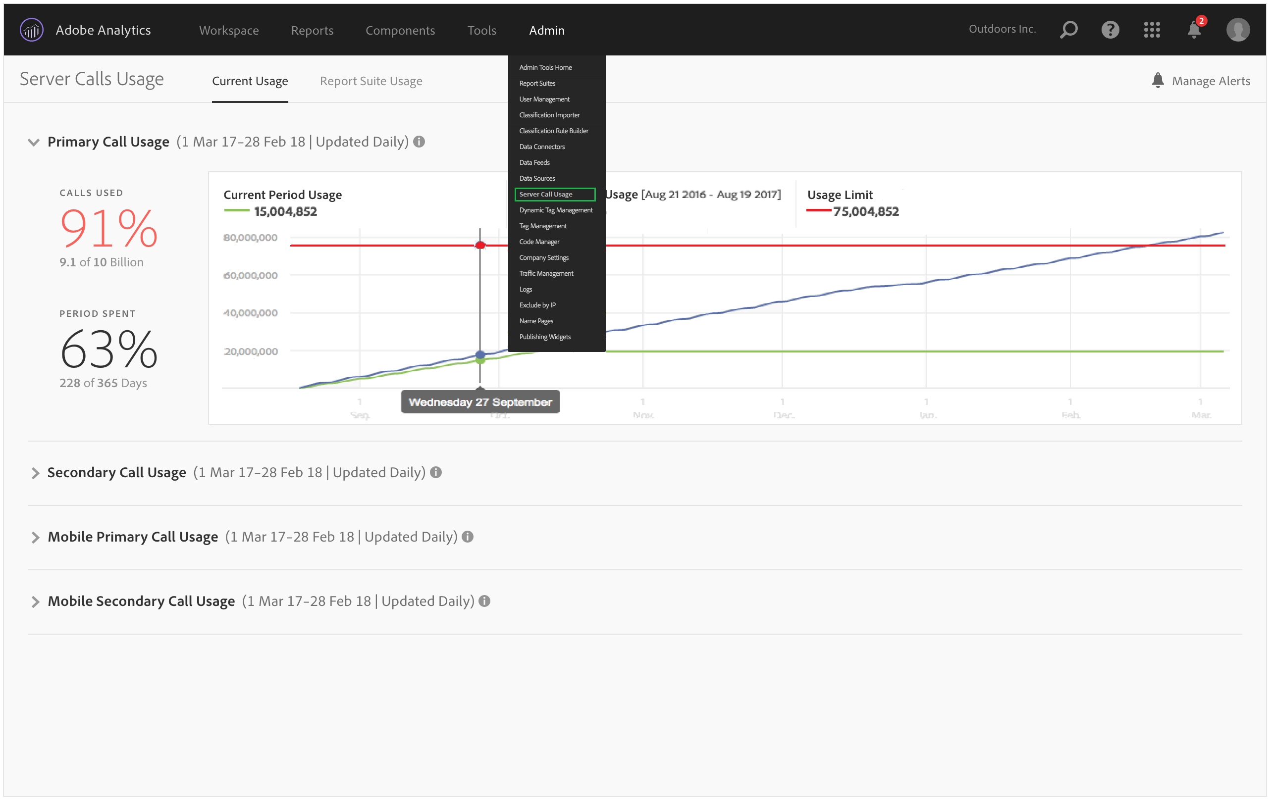
  • Toont een onderbreking van uw verbruik van de servervraag en verplichting over elk van uw server-vraag types. Deze weergave kan verschillen voor verschillende klanten en is consistent met wat uw contract bevat. Bijvoorbeeld, kunt u zich voor 4 afzonderlijke types van servervraag, Primair en Secundair voor Web en Primair en Secundair voor Mobiel hebben aangemeld. In dat geval bestaat dit standpunt uit vier tabbladen, één voor elk type. Binnen elk tabblad kunt u het verbruik voor de huidige gebruiksperiode weergeven.

  • Vergelijkt huidig gebruik (groene lijn) met uw contractuele gebruiksgrens (rode lijn).

  • Vergelijkt het gebruik van uw huidige periode tot het gebruik van vorig jaar (blauwe lijn). Duidelijk, zal de blauwe lijn slechts verschijnen als uw bedrijf de gegevens van het het vraaggebruik van de server van het vorige jaar heeft.

    note note
    NOTE
    Als u gebruik voor een vorige tijdsperiode wilt bekijken, moet u naar het ​ lusje van het Gebruik van de Reeks van het 0} Rapport gaan {en de gebruiksgegevens voor een vorige periode downloaden.
  • Maakt een lijst van het percentage gebruikte vraag (in percentages en ruwe gegevens), en het percentage van de gebruikte gebruiksperiode (in percentages en ruwe gegevens).

  • Standaard wordt deze standaard dagelijks bijgewerkt met een 5-daagse verwerkingslatentie.

  • Hiermee kunt u alle rapporten samenvouwen en uitvouwen.

UI-term
Definitie
Huidig tijdverbruik (groen)
De huidige periode is gebaseerd op de ​ gebruiksperiode ​.
Gebruik vorige periode (blauw)
De voorgaande periode wordt gedefinieerd als de lopende gebruiksperiode minus één jaar.
Gebruikslimiet (rood)
Uw contractuele gebruikslimiet voor deze gebruiksduur.
recommendation-more-help
2969e653-1f9b-4947-8b90-367efb66d529