현재 서버 호출 사용량 보기

Analytics > 관리 > 서버 호출 사용량 > 현재 사용량

IMPORTANT
표시되는 모든 사용량 및 약정 번호는 모든 로그인 회사 및 보고서 세트에 누적됩니다.

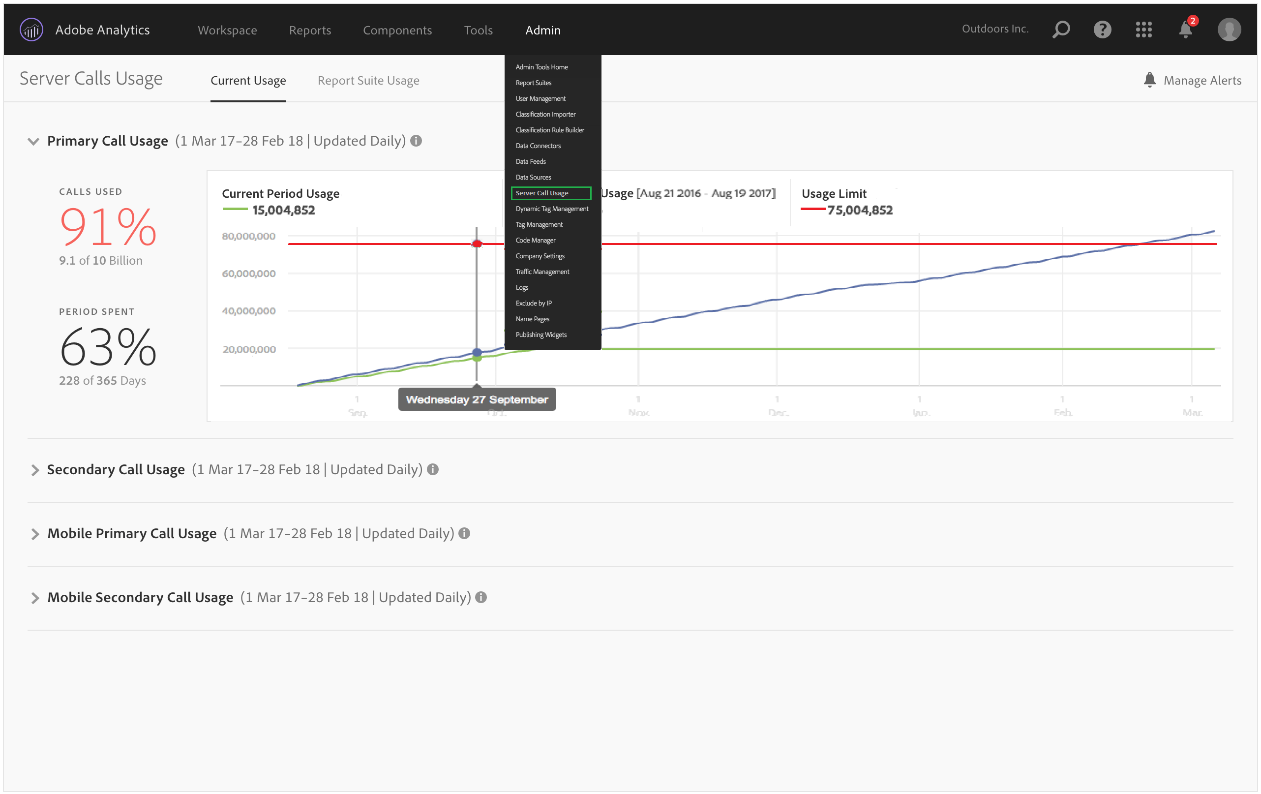
현재 사용량 대시보드

  • 각 서버 호출 유형에 대한 서버 호출 사용량 및 약정 분류를 표시합니다. 이 보기는 고객마다 다를 수 있으며 계약에 포함된 것과 일치합니다. 예를 들어 4개의 별도 서버 호출 유형 (웹 기본 및 보조와 모바일 기본 및 보조)에 등록했을 수 있습니다. 이 경우 이 보기는 4개의 탭 (각 유형에 대해 한 개 탭)으로 구성됩니다. 각 탭에서 현재 사용 기간에 대한 사용량을 볼 수 있습니다.

  • 현재 사용량 (녹색 선)과 계약상 사용량 한도 (빨간색 선)를 비교합니다.

  • 현재 기간의 사용량과 작년의 사용량 (파란색 선)을 비교합니다. 확실히 회사에 이전 연도의 서버 호출 사용량 데이터가 있는 경우에만 파란색 선이 나타납니다.

    note note
    NOTE
    이전 기간에 대한 사용량을 보려면 보고서 세트 사용량 탭으로 이동하여 이전 기간에 대한 사용 데이터를 다운로드해야 합니다.
  • 사용된 호출 수의 백분율 (백분율 및 원시 데이터)과 소비된 사용 기간의 백분율 (백분율 및 원시 데이터)을 나열합니다.

  • 기본적으로 5일 처리 지연으로 매일 업데이트됩니다.

  • 모든 리포트릿을 축소하고 확장할 수 있습니다.

UI 용어
정의
현재 기간 사용량 (녹색)
현재 기간은 사용 기간을 기반으로 합니다.
이전 기간 사용량 (파란색)
이전 기간은 현재 사용 기간에서 1년을 뺀 기간으로 정의됩니다.
사용량 한도 (빨간색)
이 사용 기간에 대한 계약상 사용량 한도입니다.
recommendation-more-help
2969e653-1f9b-4947-8b90-367efb66d529