Visualizzazione dell’utilizzo della chiamata server corrente

Analytics > Admin > Server Call Usage > Current Usage

IMPORTANT
I numeri di utilizzo e di impegno visualizzati sono cumulativi tra tutte le società di accesso e le suite di rapporti.

Dashboard dell’utilizzo corrente

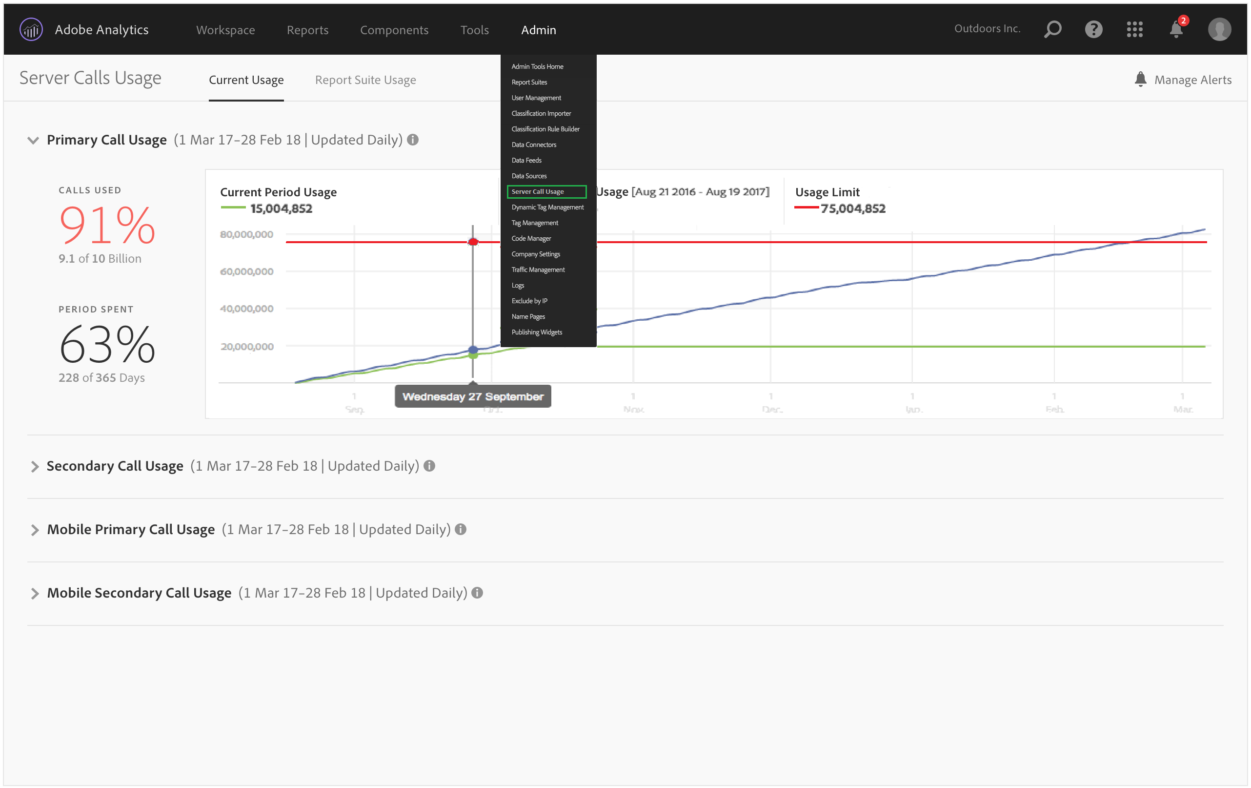
  • Mostra un raggruppamento del consumo e dell’impegno delle chiamate al server in ogni tipo di chiamata al server. Questa visualizzazione potrebbe essere diversa per i diversi clienti ed è coerente con ciò che il contratto include. Ad esempio, potresti aver effettuato la registrazione per 4 diversi tipi di chiamate server, Primaria e Secondaria per Web e Primaria e Secondaria per Mobile. In tal caso, questa visualizzazione sarebbe composta da 4 schede, una per ciascun tipo. All’interno di ogni scheda, potrai visualizzare il consumo per il periodo di utilizzo corrente.

  • Confronta l’utilizzo corrente (linea verde) con il limite di utilizzo contrattuale (linea rossa).

  • Confronta l’utilizzo del periodo corrente con quello dell’anno scorso (linea blu). Ovviamente, la linea blu verrà visualizzata solo se l’azienda dispone di dati di utilizzo delle chiamate al server dell’anno precedente.

    note note
    NOTE
    Se desideri visualizzare l’utilizzo per un periodo di tempo precedente, devi passare a Utilizzo della suite di rapporti e scaricare i dati di utilizzo per un periodo precedente.
  • Elenca la percentuale di chiamate utilizzate (in percentuali e dati non elaborati) e la percentuale del periodo di utilizzo trascorso (in percentuali e dati non elaborati).

  • Per impostazione predefinita, viene aggiornato ogni giorno con una latenza di elaborazione di 5 giorni.

  • Consente di comprimere ed espandere tutti i minirapporti.

Termine interfaccia utente
Definizione
Utilizzo periodo corrente (verde)
Il periodo corrente si basa sul periodo di utilizzo.
Utilizzo periodo precedente (blu)
Il periodo precedente è definito come il periodo di utilizzo corrente meno 1 anno.
Limite utilizzo (rosso)
Limite di utilizzo contrattuale per questo periodo di utilizzo.
recommendation-more-help
2969e653-1f9b-4947-8b90-367efb66d529