​##

Screenshot von LLM Optimizer

https://cdn.experienceleague.adobe.com/assets/de/slides/llm-optimizer-overview/0/3ca4ca11ededd4cd682c0ae8f3ac41263f0097347e14038608bc36d5f4805b3f.mp3

LLM Optimizer

Willkommen bei Adobe LLM Optimizer - Ihre KI-First-Lösung für die Maximierung der Markensichtbarkeit auf generativen Suchplattformen wie ChatGPT, Google AI-Übersichten, Google AI-Modus, Copilot, Gemini und Perplexity.

Screenshot einer Folie

  • :callout[Ihre Marke erwähnt]{type="rectangle" x1="35.23" y1="36.62" x2="65.56" y2="52.12"}
  • :callout[Zitate Ihrer Marke]{type="rectangle" x1="66.46" y1="35.72" x2="95.9" y2="52.12"}

https://cdn.experienceleague.adobe.com/assets/de/slides/llm-optimizer-overview/1/79b722a1fcc4b378b98435e124aaaffe150e0103eec1982b11ea68b11ca26e90.mp3

Dashboard für Markenpräsenz

Beginnen wir mit dem Dashboard „Markenpräsenz“. Dies ist Ihr Befehlszentrum, um zu verstehen, wie Ihre Marke in KI-generierten Antworten angezeigt wird.

Hier sehen Sie Metriken für Erwähnungen, Zitate und Empfindungen von Marken, die alle nach Zeitraum, Kategorie und Plattform gefiltert werden können. Sie können sogar ein Benchmarking gegenüber anderen durchführen, um zu sehen, wie Ihre Sichtbarkeit aussieht.

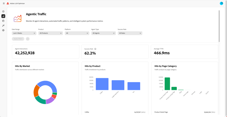
Screenshot von Agent Traffic Insights

  • :callout[Erfolgsraten im Dropdown-Menü]{type="circle" x="56.52" y="28.42" r="11.5"}
  • :callout[Treffer nach Markt, Produkt oder Kategorie]{type="rectangle" x1="4.44" y1="50.93" x2="88.26" y2="62.64"}

https://cdn.experienceleague.adobe.com/assets/de/slides/llm-optimizer-overview/2/e48ab4d6ae84d2f572c0b35bca77ef5a8dcdefdbf41672f30623f6588b7e5ba7.mp3

Agent Traffic Insights

Als Nächstes tauchen wir in den Agentenverkehr ein.

Agent Traffic verfolgt Bot-Besuche auf Ihrer Site - ein wichtiges Signal für die LLM-Sichtbarkeit.

Sie finden detaillierte Metriken zu Treffern und Erfolgsraten, die nach Markt und Seitentyp segmentiert sind.

Screenshot von Referral Traffic Insights

  • :callout[Gesamter Empfehlungsverkehr]{type="rectangle" x1="4.66" y1="37.13" x2="35.11" y2="50.39"}
  • :callout[Bounce-Rate]{type="rectangle" x1="66.46" y1="37.34" x2="96.01" y2="50.17"}

https://cdn.experienceleague.adobe.com/assets/de/slides/llm-optimizer-overview/3/a576914b08284e322ceaf841faf45680158a35503e6d2fbdac3ac66d7c3a78f7.mp3

Traffic-Insights von Empfehlungen

Der Verweis-Traffic zeigt an, wie oft Benutzer in KI-Antworten auf Ihre Links klicken. Es verbindet Sichtbarkeit mit echter Interaktion und hilft dabei, zu messen, was funktioniert.

Zu den detaillierten Metriken gehören Bounce-Raten und Empfehlungsquellen und -regionen.

Screenshot von URL Inspector und Zitate von Trends

https://cdn.experienceleague.adobe.com/assets/de/slides/llm-optimizer-overview/4/e79a2084cfb93ec0c4f33f6e06a687c520fc4e43baf7fe1dbbcf2b1fd033b27d.mp3

Möchten Sie wissen, welche Seiten am besten abschneiden?

Der URL-Inspektor zeigt an, wie einzelne URLs über Eingabeaufforderungen und Kategorien hinweg zitiert werden.

Außerdem werden Sie Trendzitierungen sehen - einschließlich der URLs anderer Benutzer und Earned Media -, um zu ermitteln, was funktioniert und wo Verbesserungen vorgenommen werden müssen.

Screenshot der Optimierungsmöglichkeiten

  • :callout[Verschiedene Arten von Opportunities]{type="rectangle" x1="16.57" y1="28.36" x2="59.27" y2="33.58"}

https://cdn.experienceleague.adobe.com/assets/de/slides/llm-optimizer-overview/5/5337dd45615bcf9fdb7204e0899110d3f933fca427111414bccc9f36897cdf4b.mp3

Optimierungsmöglichkeiten

Hier geschieht die Magie.

LLM Optimizer verwendet KI-Agenten, um Sichtbarkeitslücken automatisch zu identifizieren, Verbesserungen automatisch vorzuschlagen und - in ausgewählten Fällen - das Site-Erlebnis automatisch zu optimieren.

Ob es darum geht, 404s zu reparieren, Wikipedia-Seiten zu verbessern oder die Seitenstruktur zu verbessern, Sie erhalten eine präskriptive Anleitung, die auf Ihre Marke zugeschnitten ist.

LLM Optimizer zeigt Ihnen nicht nur Daten, sondern hilft Ihnen auch beim Handeln.

Jede Opportunity enthält einen prognostizierten Traffic-Wert, sodass Sie priorisieren können, was am wichtigsten ist.

Screenshot von Selbstbedienungs-Onboarding von Kategorien und Themen

https://cdn.experienceleague.adobe.com/assets/de/slides/llm-optimizer-overview/6/5aa3cd24b7bc8bf2df1e967c68300ea9082bdae071389edd4b3b391bdffa7394.mp3

Onboarding von Selbstbedienungskategorien und -themen

Müssen neue Themen oder Regionen verfolgt werden?

Beim Self-Service-Onboarding von Kategorien können Sie Eingabeaufforderungen und Kategorien direkt im Tool oder über den CSV-Upload hinzufügen.

Dies erleichtert die Erweiterung der Abdeckung, ohne auf Produktaktualisierungen warten zu müssen.

Screenshot von Von der Sichtbarkeit zur Wirkung

https://cdn.experienceleague.adobe.com/assets/de/slides/llm-optimizer-overview/7/11221be9bd9dfd37aa52cdd10fb5ebf285296fb10bcb6ceb2cf17ea585b31dcb.mp3

Von der Sichtbarkeit zur Wirkung

LLM Optimizer ist jetzt Teil Ihrer Strategie - und Ihr Wettbewerbsvorteil.

Man hat die Werkzeuge, die man im Internet sehen, zitieren und auswählen kann.

Wenn sich die Plattformen weiterentwickeln und sich die Eingabeaufforderungen ändern, wächst Ihre Sichtbarkeit weiter.

Wir sind hier, um diese Dynamik zu unterstützen - mit Updates, Erkenntnissen und Innovationen.

Danke, dass Sie sich für Adobe entschieden haben.

Lassen Sie uns gemeinsam weiter optimieren.